Freigeben über


Vom Agenten für die Vertriebsqualifizierung bearbeitete Leads überwachen

Als Vorgesetzter oder Administrator können Sie die Leistung des Agent für die Vertriebsqualifizierung und der Leads überwachen, die er verarbeitet, um seine Wirksamkeit zu überprüfen. Der Arbeitsbereich „Vorgesetzte“ enthält ein Dashboard, das Erkenntnisse in die Leistung des Agent bietet, einschließlich des Prozentsatzes der vom Agent verarbeiteten Leads, der Umsatz aus diesen Leads und die Wirksamkeit der Kundenbindung.

Vorgesetzten-Dashboard anzeigen

  1. Wählen Sie in der App Vertriebshub die Option App-Einstellungen aus.

  2. Wählen Sie unter „Allgemeine Einstellungen“ Dynamics 365 KI-Hub aus. Wenn Sie Probleme beim Auffinden oder Zugreifen auf den KI-Hub haben, liegt dies möglicherweise an Berechtigungseinschränkungen. Weitere Informationen in Access Dynamics 365 AI Hub

  3. Wählen Sie auf der KI-Optimierungshubkarte"Einblicke anzeigen" aus.
    Die Seite "Agent Insights" wird mit den verfügbaren Erkenntnissen für die in Ihrer Organisation konfigurierten Agents geöffnet.

  4. Überprüfen Sie das Datum und die Uhrzeit der Letzten Aktualisierung, um sicherzustellen, dass Datum und Uhrzeit aktuell sind. Die Daten werden aktualisiert, wenn Sie das Dashboard öffnen. Bei Bedarf können Sie das Dashboard aktualisieren, indem Sie das Symbol Aktualisieren auswählen.

  5. Wählen Sie den Zeitraum aus, für den Sie die Daten anzeigen möchten, und wählen Sie "Filter anwenden" aus. Standardmäßig werden im Dashboard Daten für die letzten 7 Tage angezeigt.

  6. Um die Liste der vom Agent behandelten Leads anzuzeigen, wählen Sie die Dropdownliste " Leads anzeigen " aus, und wählen Sie dann eine der folgenden Optionen aus:

    Hinweis

    • Wenn die in diesem Abschnitt erwähnten Ansichten nicht angezeigt werden, wenden Sie sich an Ihren Administrator, um Ihrer App agentspezifische Ansichten hinzuzufügen.
    • Obwohl diese Ansichten für Aufsichtspersonen vorgesehen sind, sind sie auch für Verkäufer verfügbar, es sei denn, Ihr Administrator hat die EnableRoleBasedSystemViews Einstellung auf "true" festgelegt. Verkäufer können jedoch nur Leads anzeigen, auf die sie Zugriff haben, basierend auf ihren Sicherheitsrollen und Berechtigungen. Erfahren Sie mehr über das Ändern der Einstellung in den Umgebungsdatenbankeinstellungen.
    • de-DE: Leads, disqualifiziert durch KI-Agent: Öffnet die Ansicht Leads, disqualifiziert durch KI-Agent, in der die Leads aufgelistet werden, die während des ausgewählten Zeitraums vom Agenten disqualifiziert wurden. Öffnen Sie einen Lead, um die Details der Disqualifizierung auf der Lead Insights-Seite anzuzeigen. Wenn Sie der Meinung sind, dass der Lead verfolgt werden sollte, wählen Sie "Neu zuweisen ", um den Lead einem Verkäufer zur Nachverfolgung und Qualifizierung zuzuweisen.

    • Leads, die vom KI-Agent verarbeitet werden: Öffnet die Leads, die von der AI-Agent-Ansicht verarbeitet werden , in der alle Leads aufgelistet sind, die der Agent gerade verarbeitet. Dazu gehören Leads, die recherchiert werden und Leads, mit denen sie beschäftigt sind (nur Forschung und Interaktionsmodus). Im Forschungs- und Interaktionsmodus bleiben Leads möglicherweise länger im Status „In Verarbeitung“, wenn der Agent auf eine Antwort des Lead wartet.

    • Von KI-Agenten übergebene Leads: Öffnet die Ansicht Von KI-Agenten übergebene Leads, in der alle Leads aufgelistet sind, die während des ausgewählten Zeitraums zur Nachverfolgung und Qualifizierung an Verkäufer übergeben wurden. Leads bleiben in dieser Ansicht, auch nachdem sie vom Verkäufer qualifiziert oder disqualifiziert wurden.

  7. Je nach Agentmodus werden möglicherweise verschiedene Metriken und Erkenntnisse im Dashboard angezeigt:

Wenn Ihr Administrator den Agent für die Vertriebsqualifizierung so konfiguriert hat, dass er im reinen Forschungsmodus ausgeführt wird, können Sie die Effektivität des Agents bei der Recherche von Leads anzeigen, Öffentlichkeitsarbeits-E-Mails generieren, Leads disqualifizieren und vielversprechende Leads an Verkäufer übergeben. In diesem Modus sendet der Agent keine Kontakt-E-Mails an Leads oder interagiert nicht mit Leads.

Screenshot des Dashboards „Vorgesetzte“ für den reinen Recherchemodus

  • Wichtigste Metriken: Die folgende Tabelle zeigt die wichtigsten Leistungsmetriken:

    Metric Description Formula
    Gesamtzahl der recherchierten Leads Die Gesamtzahl der vom Agenten recherchierten Leads. Anzahl der Leads, für die die Forschung vom Agenten abgeschlossen wird.
    Leadbearbeitungsrate des KI-Agents Der Prozentsatz der Leads, die der Agent selbst sicher verarbeiten könnte, entweder durch Übergabe vielversprechender Leads zu Verkäufern oder Disqualifizierung aufgrund geringer Anpassung, verglichen mit der Gesamtzahl der vom Agent verarbeiteten Leads. (Leads übergeben an Verkäufer + Leads disqualifiziert aufgrund geringer Anpassung) ÷ Gesamtkontakte, die von Agent × 100 verarbeitet werden
    Leadübergaberate des KI-Agents Der Prozentsatz der Leads, die an die Verkäufer übergeben wurden, verglichen mit der Gesamtzahl der vom Agent verarbeiteten Leads. Leads, die Verkäufern ÷ Total Leads übergeben werden, die von Agent × 100 verarbeitet wurden
    Gesamtanzahl der disqualifizierten Leads Die Gesamtzahl der vom Agent aufgrund schlechter Übereinstimmung disqualifizierten Interessenten. Anzahl der von den Agenten disqualifizierten Leads.
  • Geschäftsmetriken: Zeigt das folgende Diagramm und die folgenden Metriken an:

    • Leadverarbeitungstrichter: Dieses Trichterdiagramm enthält die Anzahl der Leads in jeder Phase des Leadverarbeitungstrichters, einschließlich der Gesamtzahl der dem Agent zugewiesenen Leads, Leads in Bearbeitung, disqualifiziert, fehlgeschlagen und an die Verkäufer übergeben. Zeigen Sie auf das Trichterdiagramm, um den Flow und die Anzahl der Leads in jeder Phase anzuzeigen. Dieses Diagramm enthält die folgenden Kategorien:

      Etappe Description
      Zugewiesene Leads Leads, die dem Agent zur Verarbeitung zugewiesen sind.
      In Bearbeitung Leads, die derzeit für die E-Mail-Generation von Forschung und Öffentlichkeitsarbeit verarbeitet werden.
      Disqualifiziert Leads disqualifiziert durch den Agent aufgrund einer geringen Übereinstimmung. Disqualifizierte Leads, die von einem Vorgesetzten neu zugewiesen werden, sind in der Übergabe an Verkäufer enthalten.
      Fehler Leads, die nicht mit dem Agent in Kontakt treten konnten oder nicht erfolgreich verarbeitet wurden.
      An Verkäufer übergeben Leads, die vom Agent an Verkäufer übergeben werden, einschließlich disqualifizierter Leads, die vom Vorgesetzten neu zugewiesen wurden.
      Verkaufschancen erstellt Leads, die vom Agent übergeben und in Chancen umgewandelt wurden.
  • Leadklassifizierung: Zeigt die Anzahl von Leads an, die vom Agenten in jeder Bewertungskategorie verarbeitet werden, z. B. Hot, Warm und Cold.

  • Top-Konten: Zeigt die Konten mit der höchsten Anzahl von Leads an, die vom Agent während des ausgewählten Zeitraums verarbeitet werden.

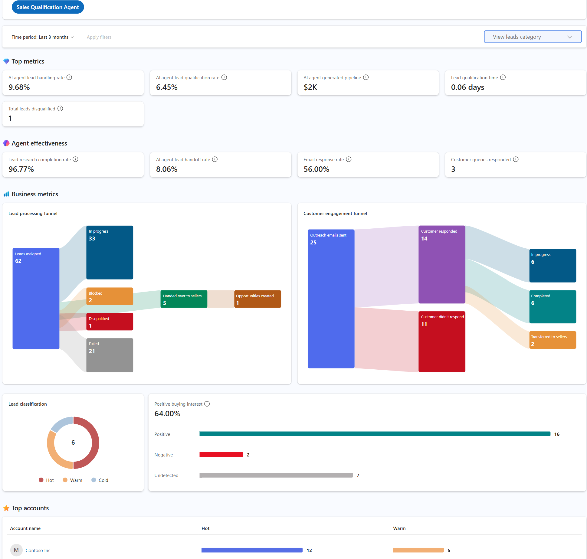
Wenn Ihr Administrator den Agent für die Vertriebsqualifizierung so konfiguriert hat, dass er im Forschungsmodus und im Interaktionsmodus ausgeführt wird, können Sie die Effektivität des Agents bei der Recherche von Leads anzeigen, Öffentlichkeitsarbeits-E-Mails generieren, mit Leads interagieren, Leads disqualifizieren und vielversprechende Leads an Verkäufer übergeben. In diesem Modus sendet der Agent selbstständig Kontakt-E-Mails an Leads und setzt sich basierend auf ihren Antworten mit ihnen ein.

Screenshot des Supervisor-Dashboards für den Interaktionsmodus mit den wichtigsten Metriken und Geschäftsmetriken

  • Wichtigste Metriken: Die folgende Tabelle zeigt die wichtigsten Leistungsmetriken:

    Metric Description Formula
    Leadbearbeitungsrate des KI-Agents Der Prozentsatz der Leads, die der Agent selbst sicher verarbeiten könnte, entweder durch Übergabe vielversprechender Leads zu Verkäufern oder Disqualifizierung aufgrund geringem Interesse, verglichen mit der Gesamtzahl der vom Agent verarbeiteten Leads. (Leads, die mit positiver Absicht + Leads aufgrund von geringem Interesse disqualifiziert wurden) ÷ Gesamtkontakte, die von Agent × 100 verarbeitet wurden
    Leadqualifikationsrate des KI-Agents Der Prozentsatz der Leads, die vom Agent in Kunden umgewandelt wurden, verglichen mit der Gesamtzahl der vom Agent verarbeiteten Leads. Leads, die in Kunden konvertiert wurden, ÷ Gesamt-Leads, die von Agent × 100 verarbeitet wurden
    KI-Agent generierte Pipeline Der Gesamtumsatz aus Chancen aus Leads, die vom Agent übergeben wurden. Summe des geschätzten Umsatzes aus allen Verkaufschancen, die von Leads von Agents übergeben werden
    Leadqualifizierungszeit Die durchschnittliche Zeit für die Recherche, Interaktion und Qualifizierung von Leads durch den Agenten, bevor sie an Verkäufer übergeben werden. Durchschnittliche Zeit von der Lead-Recherche bis zur Übergabe des Leads durch den Agenten
    Gesamtanzahl der disqualifizierten Leads Die Gesamtzahl der Leads, die während des ausgewählten Zeitraums vom Agenten disqualifiziert wurden. Anzahl der Leads, die vom Agent disqualifiziert wurden
  • Agent-Wirksamkeit: Die folgende Tabelle zeigt die Metriken für die Agent-Wirksamkeit:

    Leistungsindikator Description Formula
    Abschlussquote der Lead-Forschung Der Prozentsatz der Leads, für die der Agent die Forschung abgeschlossen hat, verglichen mit der Gesamtzahl der Leads, die dem Agent zugewiesen wurden. Leads mit abgeschlossener Forschung ÷ Total Leads, die Agent × 100 zugewiesen sind
    Leadübergaberate des KI-Agents Der Prozentsatz der Leads, die an die Verkäufer mit positiver Kaufabsicht übergeben wurden, verglichen mit der Gesamtzahl der vom Agent verarbeiteten Leads. Leads übergeben mit positiver Kaufabsicht ÷ Total Leads verarbeitet von Agent × 100
    E-Mail-Antwortrate Der Prozentsatz der Leads, die auf die vom Agenten gesendeten Kontakt-E-Mails geantwortet haben, verglichen mit der Gesamtzahl der vom Agenten gesendeten Kontakt-E-Mails. Leads, die auf Kontakt-E-Mails geantwortet haben, ÷ Gesamtzahl der E-Mails, die von Agent × 100 gesendet wurden
    Beantwortete Kundenanfragen Die Anzahl der Kundenabfragen, auf die der Agent während des ausgewählten Zeitraums geantwortet hat. Anzahl der Kundenabfragen, die vom Agent beantwortet wurden
  • Geschäftsmetriken: Zeigt die folgenden Diagramme und Metriken an:

    • Leadverarbeitungstrichter: Dieses Trichterdiagramm enthält die Anzahl der Leads in jeder Phase des Leadverarbeitungstrichters. In der folgenden Tabelle werden die Kategorien im Trichterdiagramm beschrieben:
    Etappe Description
    Zugewiesene Leads Leads, die dem Agent zur Verarbeitung zugewiesen sind.
    In Bearbeitung Leads, die derzeit für die E-Mail-Generation von Forschung und Öffentlichkeitsarbeit verarbeitet werden.
    Gesperrt Leads, die der Agent aufgrund einer offenen Frage, die der Agent nicht beantworten konnte, nicht autonom verarbeiten konnte. Diese Leads werden dem Verkäufer zugewiesen, der dem Lead gehört.
    Disqualifiziert Leads disqualifiziert durch den Agent aufgrund einer geringen Übereinstimmung. Disqualifizierte Leads, die von einem Vorgesetzten neu zugewiesen werden, sind in der Übergabe an Verkäufer enthalten.
    Fehler Leads, die nicht mit dem Agent in Kontakt treten konnten oder nicht erfolgreich verarbeitet wurden.
    An Verkäufer übergeben Leads, die vom Agent an Verkäufer übergeben werden, einschließlich disqualifizierter Leads, die vom Vorgesetzten neu zugewiesen wurden.
    Verkaufschancen erstellt Leads, die vom Agent übergeben und in Chancen umgewandelt wurden.
    • Kundenbindungstrichter: Dieses Trichterdiagramm enthält die Anzahl der Leads in jeder Phase des Kundenbindungstrichters, einschließlich der Gesamtzahl der gesendeten E-Mails, empfangene Kundenantworten und ausbleibenden Antworten. Die Kundenantworten werden weiter in die folgenden Kategorien unterteilt:
    Etappe Description
    In Bearbeitung Umfasst Leads, mit denen sich der Agent derzeit beschäftigt.
    Autonome Interaktionen Umfasst Leads, mit denen der Agent das Engagement abgeschlossen hat, entweder durch Disqualifizierung oder Übergabe an den Verkäufer mit einer positiven Kaufabsicht.
    Abgeschlossen Umfasst Leads, bei denen die Kundenbindungsinteraktionen abgeschlossen wurden, und der Lead wurde entweder disqualifiziert oder an den Verkäufer übergeben.
    Übertragen an Verkäufer Umfasst Leads, die dem Verkäufer zur Nachverfolgung und Klärung übergeben werden. Diese Zahl enthält keine Leads, die mit positiver Absicht übergeben wurden.
    Aufgrund eines Fehlers unterbrochen Schließt Leads ein, die der Agent aufgrund technischer Probleme oder anderer Gründe nicht an den Verkäufer übergeben konnte. Diese Leads werden dem Verkäufer zugewiesen, der dem Lead gehört.
    • Leadklassifizierung: Zeigt die Anzahl der vom Agenten verarbeiteten Leads in jeder Bewertungskategorie an, z. B. "Heiß", " Warm" und "Kalt". Dazu gehören Leads, die an Verkäufer übergeben wurden, und Leads, die vom Agent disqualifiziert wurden.

    • Positive Kaufabsicht: Der Prozentsatz der Leads, die an die Verkäufer mit positiver Kaufabsicht übergeben wurden, verglichen mit der Gesamtzahl der vom Agent verarbeiteten Leads. Sie können auch die Anzahl der Leads mit positiven, negativen und nicht erkannten Absichten sehen. Diese Metrik wird als Leads berechnet, die mit positiven Kaufzinsen ÷ Von Agent × 100 verarbeiteten Gesamtkontakte übergeben werden.

    • Top-Konten: Zeigt die Konten mit der höchsten Anzahl von Leads an, die vom Agent während des ausgewählten Zeitraums verarbeitet werden.