Unable to see data on cosmos DB's container
Hi everyone,
I have established a connection between IoT Hub, Stream Analytics and Cosmos DB. Means, I have set input and output for stream Analytics as IoT Hub and Cosmos DB respectively. I send data from simulator. That data go into IoT Hub then after Stream Analytics then Cosmos DB.
Data are coming to cosmos DB correctly but when I am fire a query i.e. SELECT * FROM TruckContainer
then data doesn't see on Data Explorer tab. It seems like this.
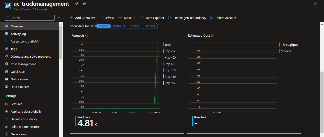
And I have cross checked that data is coming into Cosmos DB or not then I see overview tab's matrix for incoming request then it look like this.
Then I know that data is coming into Cosmos DB.
Then my question is what I am doing wrong so that I can't see data?
