Share via


Chat

Chat with Copilot in Clarity to better understand your project analytics. Using Generative AI, Copilot provides instant, easy-to-understand answers to your dashboard questions.

How to view Chat?

Note

Copilot is only available on sites where the Clarity tracking code is installed. Learn how to install Clarity.

  1. Go to Project -> Dashboard.

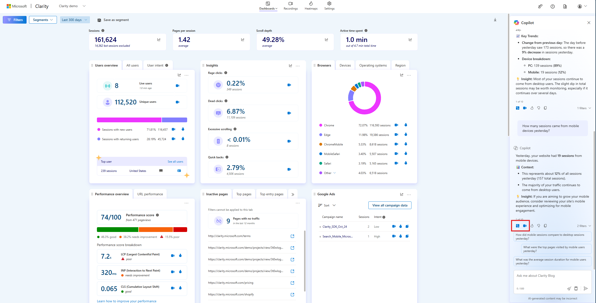
  2. Select the Copilot icon on the top right.

    Select copilot icon in dashboard.

  3. To enter your question, start by selecting the input area to begin typing or select the Prompt Guide icon to browse through sample questions. Select the Send icon to submit your question. Copilot might take a few seconds to generate a response.

    Select input area in copilot.

  4. If your response contains filters, select the Dashboard icon to filter your dashboard or the Recordings icon to navigate to the Recordings tab with the same filters applied. 

    Filter copilot summary to dashboard or recordings

  5. Share your feedback using the thumbs up/down button, or copy the response to Clipboard using the Clipboard button.

    Share feedback or copy copilot summary.

Limitations

Note

Clarity uses Generative AI models to power Copilot features. It is well-known that Generative AI models can sometimes misinterpret or generate incorrect information. Share your feedback using the thumbs up/down button or email us at clarityms@microsoft.com to help us learn and improve.

  • Currently, chatting with Copilot is based solely on your dashboard data. So, it doesn't support sharing links to specific Recordings or Heatmaps nor offering suggestions based on understanding your website design.

  • Sharing and downloading insights aren't supported.

FAQ

For answers to common questions, refer to the FAQ.

Explore more

Visit Clarity