Megosztás a következőn keresztül:


Adatok vizualizációja az Azure Monitorban

Ez a cikk összehasonlítja az Azure Monitorban gyűjtött adatok vizualizációjának különböző lehetőségeit, és ismerteti azokat a forgatókönyveket, amelyekben az egyes eszközök a leginkább hasznosak. Útmutatást nyújt arról is, hogyan választhatja ki az igényeinek megfelelő vizualizációs eszközt.

Azure-munkafüzetek

Az Azure-munkafüzetek rugalmas vászont biztosítanak az adatelemzéshez és a gazdag vizualizációs jelentések létrehozásához. Munkafüzetek használatával az Azure-ból származó adatforrások teljes készletére koppinthat, és egységes interaktív élményekké egyesítheti őket. Különösen hasznosak a teljes körű monitorozási nézetek előkészítéséhez több Azure-erőforrásban. Az elemzések, például a Container Insights és a virtuálisgép-elemzések előre összeállított munkafüzetek használatával mutatják be egy adott szolgáltatás kritikus állapot- és teljesítményadatait. Az Azure Monitor Munkafüzetek lapján munkafüzetgyűjteményt érhet el, egyéni munkafüzeteket hozhat létre, vagy azure GitHub-közösségi sablonokat használhat a különböző felhasználók igényeinek való megfeleléshez.

Diagram, amely képernyőképeket jelenít meg egy munkafüzet három oldaláról, beleértve az oldalnézetek elemzését, a használatot és az oldalon töltött időt.

Az Azure-munkafüzetek ideálisak az Azure által felügyelt hibrid és peremkörnyezetekhez, beleértve az Azure Arctal rendelkező hibrid környezeteket is. Lehetővé teszik egyéni jelentések létrehozását az elemzésekből származó adatok alapján, és integrációt biztosítanak más Azure-funkciókkal műveletekhez és automatizáláshoz.

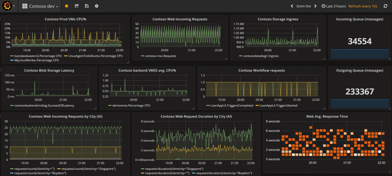
Grafana

A Grafana egy nyílt platform, amely kiválóan működik az operatív irányítópultokon. Lehetővé teszi adat-lekérdezések, lekérdezési eredmények kombinálására és nyílt végű ügyféloldali adatfeldolgozás elvégzésére.

Az Azure és a Grafana használatára két lehetőség van: „Irányítópultok a Grafanával” és „Azure Managed Grafana”.

A Grafana (előzetes verzió) irányítópultok további költségek nélkül elérhetők az Azure Portalon. Ez a beállítás támogatja az Azure Monitort és az Azure Managed Prometheust. Az aktuális felhasználói hitelesítést használja. A Grafana OSS funkciói is elérhetők. Ha csak az Azure által biztosított adatforrásokat használja, ez a legjobb és legegyszerűbb megoldás.

Az irányítópultok és a Grafana munkafolyamatának megismeréséhez tekintse meg az Azure Monitor-irányítópultok használata a Grafanával (előzetes verzió) című témakört.

Ha azonban a következőt szeretné:

  • nyílt forráskódú vagy más külső adatforrások használata
  • használati naplók ellenőrzése
  • privát hálózat használata
  • felügyelt identitáshitelesítési vagy szolgáltatásnév-metódusok használata

Az Azure Managed Grafana a megfelelő választás.

Az egyes lehetőségek áttekintését a Vizualizáció a Grafana használatával című témakörben tekintheti meg.

Az Azure Managed Grafana optimalizálja ezt a felületet olyan natív Azure-adattárakhoz, mint az Azure Monitor és az Azure Data Explorer. Egyszerűen csatlakozhat az előfizetés bármely erőforrásához, és megtekintheti az összes eredményként kapott telemetriát egy ismerős Grafana-irányítópulton. Integrálható az Azure Monitor portálra, és beépített irányítópultokat tartalmaz az Azure-erőforrásokhoz, valamint támogatja az Azure Monitor-metrikák és naplók diagramjainak rögzítését a Grafana-irányítópultokra. Első lépésként tekintse meg a Vizualizáció a Grafana használatával című témakört.

A Grafana beépülő modulokkal és irányítópultsablonokkal rendelkezik az alkalmazásteljesítmény-monitorozási (APM) eszközökhöz, például a Dynatrace-hez, a New Relichez és az AppDynamicshoz. Emellett AWS CloudWatch és GCP BigQuery beépülő modulokkal is rendelkezik a többfelhős monitorozáshoz.

A Grafana minden verziója tartalmazza az Azure Monitor adatforrás beépülő modult az Azure Monitor-metrikák és naplók vizualizációjához. A beépített Grafana Azure-riasztások irányítópultja lehetővé teszi az Azure Monitor, az Azure Datasources és az Azure Monitor által felügyelt Prometheus-riasztások megtekintését és felhasználását.

Képernyőkép a Grafana-vizualizációkról.

A Grafana ideális adatvizualizációkhoz és irányítópultokhoz olyan felhőalapú natív forgatókönyvekben, mint a Kubernetes, valamint a többfelhős, nyílt forráskódú szoftverek és külső integrációk. Együttműködik a nyílt forráskódú és harmadik féltől származó eszközökkel, és lehetővé teszi irányítópultok megosztását az Azure Portalon kívül.

Azure-irányítópultok

Az Azure-irányítópultok akkor hasznosak, ha egyetlen üvegablakot biztosítanak az Azure-infrastruktúra és -szolgáltatások számára. Bár a munkafüzetek gazdagabb funkciókat biztosítanak, az irányítópultok kombinálhatják az Azure Monitor-adatokat más Azure-szolgáltatások adataival. Az alábbi videóból megtudhatja, hogyan hozhat létre irányítópultot:

Power BI

A Power BI üzleti központú irányítópultok és jelentések, valamint a hosszú távú KPI -trendeket elemző jelentések (fő teljesítménymutató) létrehozására használható. A napló lekérdezések eredményeit importálhatja egy Power BI-adatkészletbe, így kihasználhatja az olyan funkciók előnyeit, mint a különböző forrásokból származó adatok kombinálása, valamint a jelentések megosztása a weben és a mobileszközökön.

Képernyőkép, amely egy példa Power BI-jelentést mutat be az informatikai műveletekhez.

Egyéb lehetőségek

Egyes Azure Monitor-partnerek vizualizációs funkciókat biztosítanak. Előfordulhat, hogy egy Azure Monitor-partner beépített vizualizációkat biztosít, hogy időt takarítson meg, bár ezek a megoldások többletköltséggel járhatnak.

Saját egyéni webhelyeket és alkalmazásokat is létrehozhat metrikák és naplóadatok használatával az Azure Monitorban a REST API használatával. A REST API rugalmasságot biztosít a felhasználói felületen, a vizualizációban, az interaktivitásban és a funkciókban.

Következő lépések