Udostępnij za pośrednictwem


Wizualizowanie danych w usłudze Azure Monitor

W tym artykule porównano różne opcje wizualizacji zebranych danych w usłudze Azure Monitor i opis różnych scenariuszy, w których każde narzędzie jest najbardziej przydatne. Zawiera również wskazówki dotyczące wybierania odpowiedniego narzędzia do wizualizacji dla Twoich potrzeb.

Skoroszyty platformy Azure

Skoroszyty platformy Azure udostępniają elastyczną kanwę do analizy danych i tworzenia zaawansowanych raportów wizualnych. Możesz użyć skoroszytów, aby wykorzystać najbardziej kompletny zestaw źródeł danych z całej platformy Azure i połączyć je w ujednolicone interaktywne środowiska. Są one szczególnie przydatne, aby przygotować kompleksowe widoki monitorowania w wielu zasobach platformy Azure. ** Szczegółowe informacje, takie jak informacje o konteneryzacji i maszynach wirtualnych, używają wstępnie zdefiniowanych szablonów do przedstawienia krytycznych informacji o kondycji i wydajności dla określonej usługi. Dostęp do galerii skoroszytów można uzyskać na karcie Skoroszyty w usłudze Azure Monitor, tworzyć skoroszyty niestandardowe lub korzystać z szablonów społeczności usługi Azure GitHub, aby spełnić wymagania różnych użytkowników.

Diagram przedstawiający zrzuty ekranu trzech stron z zeszytu roboczego, w tym analizę widoków stron, użycia i czasu spędzonego na stronie.

Skoroszyty platformy Azure są idealne dla środowisk hybrydowych i brzegowych zarządzanych przez platformę Azure, w tym środowisk hybrydowych z usługą Azure Arc. Umożliwiają one tworzenie niestandardowych raportów na podstawie danych ze szczegółowych informacji i zapewnianie integracji z innymi funkcjami platformy Azure na potrzeby akcji i automatyzacji.

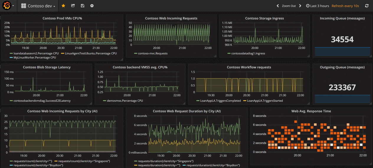
Grafana

Grafana to otwarta platforma, która wyróżnia się w tworzeniu operacyjnych pulpitów nawigacyjnych. Umożliwia ona łączenie zapytań dotyczących danych, wyników zapytań i wykonywanie przetwarzania danych po stronie klienta.

Masz dwie opcje korzystania z Grafana z platformą Azure: Dashboardy z Grafana i Azure Managed Grafana.

Pulpity nawigacyjne z aplikacją Grafana (wersja zapoznawcza) są dostępne w witrynie Azure Portal bez dodatkowych kosztów. Ta opcja obsługuje usługi Azure Monitor i Azure Managed Prometheus. Używa on bieżącego uwierzytelniania użytkownika. Dostępne są funkcje systemu Grafana OSS. Jeśli używasz tylko źródeł danych udostępnianych przez platformę Azure, jest to najlepsza i najłatwiejsza opcja.

Aby zrozumieć przepływ pracy dla dashboardów w Grafanie, zobacz Używanie dashboardów usługi Azure Monitor z Grafaną (wersja zapoznawcza).

Jeśli jednak chcesz:

  • używanie typu open source lub innych zewnętrznych źródeł danych
  • inspekcja dzienników użycia
  • korzystanie z sieci prywatnej
  • Użyj metod uwierzytelniania tożsamości zarządzanej lub głównych usługi.

Usługa Azure Managed Grafana jest właściwym wyborem.

Aby zapoznać się z omówieniem każdego wyboru, zobacz Wizualizacja za pomocą narzędzia Grafana.

Usługa Azure Managed Grafana optymalizuje to środowisko dla natywnych dla platformy Azure magazynów danych, takich jak Azure Monitor i Azure Data Explorer. Możesz łatwo nawiązać połączenie z dowolnym zasobem w ramach subskrypcji i wyświetlić wszystkie wynikowe dane telemetryczne na znanym pulpicie nawigacyjnym narzędzia Grafana. Integruje się z portalem Azure Monitor i zawiera wbudowane pulpity nawigacyjne dla zasobów platformy Azure, a także obsługuje przypinanie wykresów z danych metryk i dzienników Azure Monitor do pulpitów nawigacyjnych Grafana. Zobacz Wizualizowanie za pomocą Grafany, aby rozpocząć pracę.

Grafana ma wtyczki i szablony pulpitów nawigacyjnych dla narzędzi monitorowania wydajności aplikacji (APM), takich jak Dynatrace, New Relic i AppDynamics. Ma również wtyczki AWS CloudWatch i GCP BigQuery do monitorowania w wielu chmurach.

Wszystkie wersje narzędzia Grafana obejmują wtyczkę źródła danych Azure Monitor , która pozwala zwizualizować metryki i dzienniki usługi Azure Monitor. Wbudowany pulpit nawigacyjny alertów platformy Azure Grafana umożliwia wyświetlanie i używanie alertów usługi Azure Monitor dla usługi Azure Monitor, źródeł danych platformy Azure i usługi zarządzanej Azure Monitor dla rozwiązania Prometheus.

Zrzut ekranu przedstawiający wizualizacje narzędzia Grafana.

Narzędzie Grafana doskonale nadaje się do wizualizacji danych i pulpitów nawigacyjnych w scenariuszach chmurowo-natywnych, takich jak Kubernetes, a także w środowiskach wielochmurowych, oprogramowaniu typu open source i integracjach z narzędziami firm trzecich. Zapewnia współdziałanie z narzędziami typu open source i narzędzi innych firm oraz umożliwia udostępnianie pulpitów nawigacyjnych poza witryną Azure Portal.

Pulpity nawigacyjne platformy Azure

Pulpity nawigacyjne platformy Azure są przydatne w dostarczaniu jednego okienka szkła dla infrastruktury i usług platformy Azure. Chociaż skoroszyt zapewnia bogatsze funkcje, pulpit nawigacyjny może łączyć dane usługi Azure Monitor z danymi z innych usług platformy Azure. Dowiedz się, jak utworzyć pulpit nawigacyjny na podstawie następującego wideo:

Power BI

Usługa Power BI jest przydatna do tworzenia pulpitów nawigacyjnych i raportów biznesowych wraz z raportami, które analizują długoterminowe trendy wskaźników KPI (kluczowych wskaźników wydajności). Wyniki zapytania dziennika można zaimportować do zestawu danych usługi Power BI, co umożliwia korzystanie z funkcji, takich jak łączenie danych z różnych źródeł i udostępnianie raportów na urządzeniach internetowych i przenośnych.

Zrzut ekranu przedstawiający przykładowy raport usługi Power BI dla operacji IT.

Inne opcje

Niektórzy partnerzy usługi Azure Monitor udostępniają funkcje wizualizacji. Partner usługi Azure Monitor może zapewnić gotowe do użycia wizualizacje, aby zaoszczędzić czas, chociaż te rozwiązania mogą mieć dodatkowy koszt.

Możesz również tworzyć własne niestandardowe witryny internetowe i aplikacje przy użyciu danych metryk i dzienników w usłudze Azure Monitor przy użyciu interfejsu API REST. Interfejs API REST zapewnia elastyczność interfejsu użytkownika, wizualizacji, interakcyjności i funkcji.

Dalsze kroki