Analisar o desempenho do agente
Depois que um agente for implantado e os clientes estiverem interagindo com ele, as estatísticas relacionadas ao agente ficarão disponíveis. Você pode acessar essas informações por meio da guia Análise no painel de navegação lateral. Nessa guia, você encontra os indicadores chave de desempenho (KPIs) que mostram o volume de sessões que o seu agente processou, a eficácia com que o agente conseguiu engajar os usuários e resolver problemas, as taxas de escalonamento para agentes humanos e as taxas de abandono durante as conversas. Você também encontrada informações sobre a satisfação do cliente no nível do KPI e na guia Satisfação do Cliente.
Também é possível exibir o histórico e as transcrições detalhadas das sessões selecionando Sessões na guia Análise. Na página Sessões, você pode baixar um arquivo com a transcrição completa da sessão, o que pode ser útil para ajustar o desempenho do agente e alterar o conteúdo dos tópicos para melhorar a eficiência do agente.
Analisar o desempenho e o uso do agente
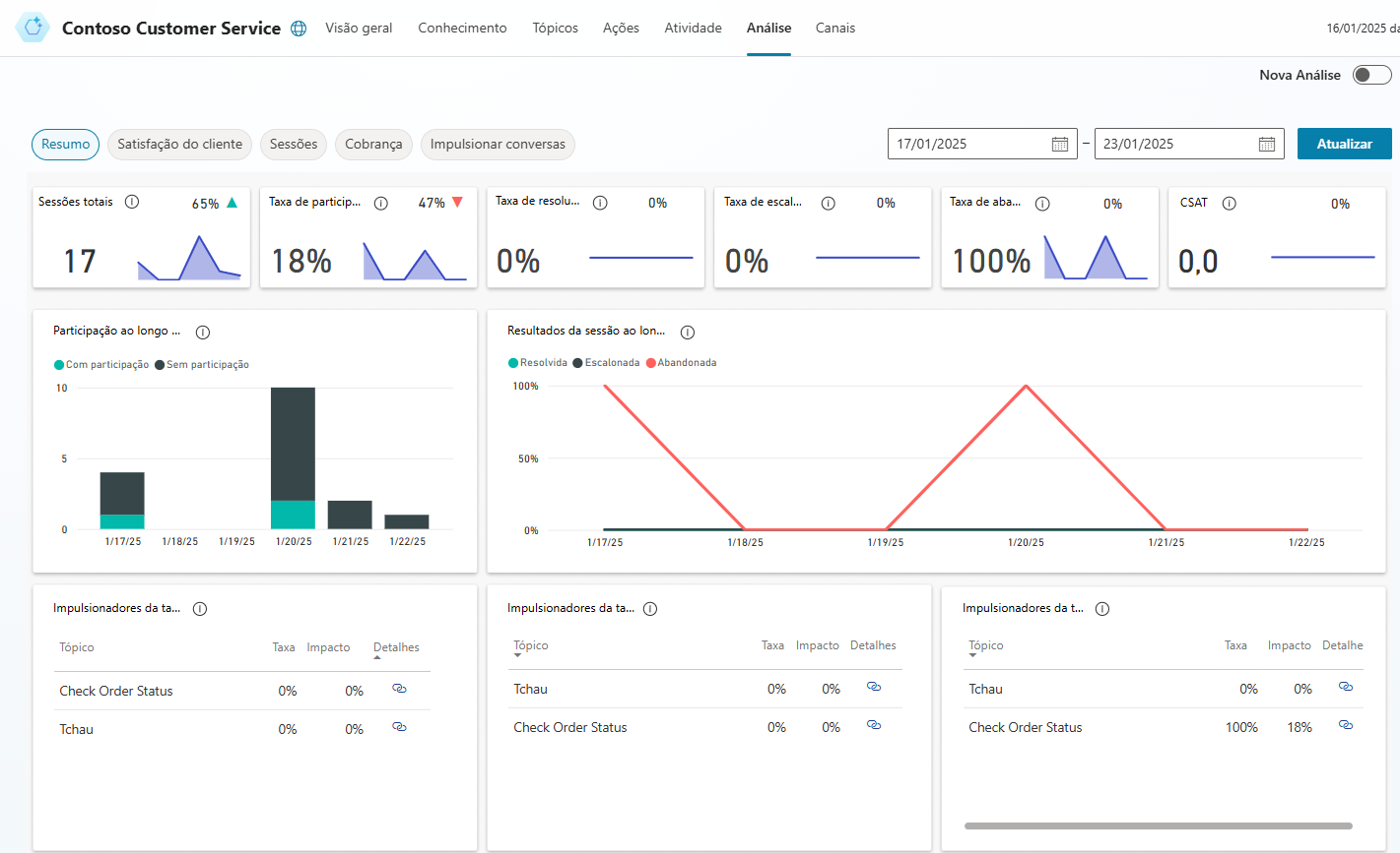
A página Resumo oferece uma ampla visão geral sobre o desempenho do agente. Ela usa tecnologia de IA para mostrar os tópicos que têm o maior impacto nas taxas de escalonamento, abandono e resolução. Para obter mais informações, consulte a tabela em Gráficos de resumo.
A página Resumo inclui vários gráficos com exibições gráficas dos KPIs do agente:
Gráficos de resumo: resumem os KPIs para um período especificado e o percentual de alteração durante o período.
Gráfico Engajamento ao longo do tempo: exibição gráfica do número de sessões engajadas e não engajadas ao longo do tempo.
Gráfico Resultados da sessão ao longo do tempo: exibição gráfica das taxas diárias de resolução, escalonamento e abandono durante o período especificado.
Gráfico Impulsionadores de taxa de resolução: exibe os tópicos na ordem do respectivo impacto sobre a taxa de resolução durante o período especificado.
Gráfico Impulsionadores de taxa de escalonamento: exibe os tópicos na ordem do respectivo impacto sobre a taxa de escalonamento durante o período especificado.
Gráfico Impulsionadores de taxa de abandono: exibe os tópicos na ordem do respectivo impacto sobre a taxa de abandono durante o período especificado.
Para obter mais informações, consulte Analisar o desempenho e o uso do agente.
Os gráficos Impulsionadores de taxa de participação, Impulsionadores de taxa de abandono e Impulsionadores de taxa de resolução usam o reconhecimento de linguagem natural para agrupar questões como tópicos. Eles mostram os tópicos que têm o maior impacto sobre o desempenho do agente.
Analisar a satisfação do cliente para agentes do Microsoft Copilot Studio
A página Satisfação do Cliente fornece uma visão detalhada dos dados da pesquisa de satisfação do cliente (CSAT), incluindo a pontuação média do CSAT ao longo do tempo e os tópicos que têm o maior impacto na pontuação do CSAT. A página Satisfação do Cliente inclui vários gráficos com exibições gráficas dos indicadores de satisfação do cliente do agente:
Gráfico Impulsionadores da satisfação do cliente: usa IA para agrupar casos de suporte relacionados como tópicos e exibe esses tópicos na ordem do impacto sobre a satisfação do cliente durante o período especificado.
Gráfico Pontuações ao longo do tempo: fornece uma exibição gráfica da pontuação média do CSAT durante o período especificado.
Pontuação média do CSAT: fornece uma exibição gráfica da média das pontuações do CSAT para sessões nas quais os clientes respondem a uma solicitação de final de sessão para participar da pesquisa.
Taxa de resposta da pesquisa CSAT: mostra o número de pesquisas CSAT que foram apresentadas e a porcentagem de pesquisas que foram concluídas.
Para obter mais informações, consulte Analisar a satisfação do cliente.
Analisar o uso do tópico no Microsoft Copilot Studio
A página de detalhes do tópico fornece uma visão do desempenho de tópicos individuais e como eles podem ser aprimorados. Para exibir a página de detalhes do tópico, selecione o link Detalhe em um dos seguintes gráficos nas páginas Resumo e Satisfação do Cliente:
Página Resumo
Página Satisfação do Cliente
Também é possível exibir a página de detalhes do tópico abrindo um tópico individual na página Tópicos e selecionando Análise na parte superior da página.
A página de detalhes do tópico inclui vários gráficos com exibições gráficas dos KPIs de um tópico:
Gráficos de resumo do tópico: resumem os indicadores de desempenho do tópico para o período especificado e o percentual de alteração durante o período.
Gráficos de resumo de impacto: resumem o impacto do tópico sobre os KPIs para o período especificado.
Gráfico Volume por Dia do tópico: fornece uma exibição gráfica do número de sessões para o tópico durante o período especificado.
Para obter mais informações, consulte Analisar o uso de tópicos.
Analisar informações da sessão no Microsoft Copilot Studio
Ter acesso às informações de sessão relacionadas ao agente pode ajudar a identificar possíveis alterações que precisem ser feitas. Por padrão, você pode baixar até sete dias de sessões de transcrição de conversas de agente nos últimos 30 dias diretamente do portal do Microsoft Copilot Studio.
As transcrições de sessões estão disponíveis na guia Análise > Sessões. Na guia Sessões, é possível ver todas as diferentes sessões que foram executadas para o agente. Uma sessão representa uma conversa que alguém teve com o agente. Se o agente tiver um grande número de sessões, elas serão divididas em várias linhas para facilitar o gerenciamento. Cada linha conterá 2.500 sessões. Você pode selecionar cada linha para baixar as transcrições de sessões relativas ao período especificado.
O arquivo baixado contém as seguintes informações:
SessionID: um identificador exclusivo para cada sessão.
StartDateTime: hora em que a sessão foi iniciada. As entradas são classificadas por esta coluna em ordem decrescente.
InitialUserMessage: primeira mensagem inserida pelo usuário.
TopicName: nome do último tópico criado que foi disparado nessa sessão.
ChatTranscript: transcrição da sessão no seguinte formato:
Estrutura O usuário diz:" "; "O agente diz:" ";
As rodadas de conversa são separadas por ponto e vírgula
O agente diz não inclui as opções apresentadas ao usuário
SessionOutcome: resultado da sessão (Resolvido, Escalonado, Abandonado, Sem interação).
TopicId: um identificador exclusivo do último tópico criado que foi disparado nessa sessão.
Para obter mais informações, consulte Analisar informações da sessão.

