Aracılığıyla paylaş

GPU tam kapasite kullanılmıyor

Kaan Hüzmeli 20 Saygınlık puanı
2025-09-23T08:27:01.0333333+00:00

Merhaba Acer Aspire AL15-71P modelli bir laptop aldım ancak microsoft storedan bir oyun indireceğim zaman video belleği işaretinin yanında x işareti var bu bilgisayrda video belleği sizce yok mu? ikinci sorum ise ayarlardan grafik kartı belleğine ayrılan alana baktığımda 128 mb yazıyor fakat görev yöneticisinden bakınca durum biraz değişiyor attığım ek fotoğraflara bakabiliEkran görüntüsü 2025-09-23 111441

Ekran görüntüsü 2025-09-23 111414

Ekran görüntüsü 2025-09-23 111626

rsiniz.

Topluluk Merkezi | Soru-Cevap sitesini tartışma | Soru-Cevap'ı kullanmaya başlama
0 yorum Açıklama yok
{count} oy

1 yanıt

Sıralama ölçütü: En yararlı
  1. Serhat E 1,251 Saygınlık puanı Gönüllü Moderatör
    2025-10-23T08:18:57.1833333+00:00

    Merhaba Kaan,

    X işareti genel anlamda senkronizasyon ile alakalıdır. Yani; oturum açılmış hesabınız önceden farklı bir bilgisayarda oturum açmış ve bahsettiğiniz uygulamayı temin etmiştir. Store güncel bilgisayarda farklı dosyalara sahip olduğu için, hafızasındaki eksikliği fark ederek size bilgi veriyordur. Güncel değil bilgisi veriyor kısaca, tahmin ettiğim ve anladığım kadarıyla.

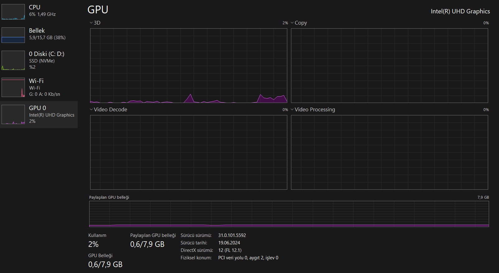
    Bu arada diğer açıdan bilgisayarında ekran kartın var. Ekran kartın tümleşik paylaşımlı modellerden biri. Bu gündelik ofis kullanımı olarak tabir edilen versiyondur. Harici bir ekran kartı oyun veya iş için tavsiye edilir fakat olası olarak bu modele ekran kartı takamıyorsundur. Harici ekran kartlı şekilde alman gerekirdi bilgisayarını. Ve son olarak genelde ekran kartı takılabilen modeller genelde iş istasyonları olur.

    Kendi görüntümü paylaşıyorum, hem tümleşik hem de harici bir ekran kartının nasıl görüneceğini az çok görerek anlayabilmen için.


Yanıtınız

Yanıtlar, soru sahibi tarafından ‘Kabul Edildi’ ve moderatörler tarafından ‘Önerildi’ olarak işaretlenebilir, bu da kullanıcıların yanıtın yazarın sorununu çözdüğünü bilmelerine yardımcı olur.