تَمرين - دمج البيانات
مهمتك فِي هذا التَمرين هي إنشَاء مشروع تنقيبٍ فِي العمليات جَديدٍ مِن مجموعتي بياناتٍ.
فِي هذا التَمرين، يمكنك مراجعة البيانات والتحقق مِن تضمين الحقول المطلوبة فِي مجموعتي البيانات وتحديد أعمدة المطابقة بين مجموعتي البيانات وتحميلهما، ثم دمجهما بناءً عَلى أعمدة المطابقة.
الأهداف
أهداف هذا التَمرين هي:
مراجعة البيانات وإعدادها.
إنشَاء العملية وتحميل البيانات مِن مصادر متعددةٍ.
دمج مجموعات البيانات استنادًا إلى مطابقة الأعمدة.
تعيين السمات.
الحقول المطلوبة
للتنقيب فِي العمليات لتحليل سجلات الأحداث الخَاصة بك، يجب أن يكون لديك الحقول التالية: Case ID وActivity وEvent Start.
إعداد البيانات وتحميلها
أنت تتلقى مجموعتي بيانات بتنسيق xlsx. تريد مراجعة البيانات والتأكد مِن تضمين جميع الحقول المطلوبة فِي مجموعتي البيانات وتحديد الأعمدة المطابقة، ثم إنشَاء العملية.
الخطوات عالية المستوى: إعداد البيانات وتحميلها
حاول تطبيق الخطوات عالية المستوى التالية لإكمال هذا التَمرين. إذا واجهتك مشكلةٌ، فانتقل إلى قسم خطوةٍ بخطوةٍ واتبع هذه التعليمات بدلاً مِن ذلك.
افتح الملفات وتحقق مِن مجموعة البيانات.
إذا لزم الأمر، قم بتحويل البيانات إلى تنسيقٍ يمكن قراءته بسهولةٍ.
تحقَّق مِن تضمين جميع الأعمدة المطلوبة فِي مجموعتي البيانات.
حدد الأعمدة المطابقة بين مجموعتي البيانات.
احفَظ مجموعتي البيانات كملفات CSV.
إنشَاء العملية وتحميل مجموعتي البيانات.
خطوةٌ بخطوةٍ: إعداد البيانات وتحميلها
يوفر هذا المقطع إرشاداتٍ أكثر تفصيلاً للخطوات السابقة عالية المستوى.
المهمة: مراجعة مجموعتي البيانات وتحديد الأعمدة المطابقة
تتمثل مهمتك الأولى فِي مراجعة مجموعتي البيانات وتحديد الأعمدة المطابقة باتباع الخطوَات التَالِية:
حدد موقع ملف AP_EV_LAB_Combine_log.xlsx وافتحه.
يجب أن تشبه البيانات فِي الملف الصورة التالية.
ملاحظة
يفصل الشريط العمودي (|) البيانات، ما يصعب قراءتها. استخدم ميزة تحويل النص إلى أعمدة الخَاصة بـ Excel مِن أجل تسهيل قراءة البيانات.
حدد علامة تبويب البيانات.
جميع البيانات لكل صفٍ فِي خليةٍ واحدةٍ. حدد جميع الصفوف، بمَا فِي ذلك العنوان، ثم حدد زر تحويل النص إلى أعمدة.
حدد المحدد ثم حدد التالي.
حدد أخرى، وأدخل (|) حرف شريط عمودي، ثم حدد التالي.
حدد إنهاء.
يجب أن تصبح البيانات الآن أسهل مِن حيث القراءة.
تحقق ممَا إذا كانت الحقول المطلوبة موجودة.
حدد الحقول الأخرى التي قد ترغب فِي تعيينها التنقيب فِي العمليات. حدد إنهاء.
اختياريًا، يمكنك تدوين ملاحظات حول الحقول التي يجب استخدَامها. بعد الانتهاء مِن فحص البيانات، حدد حفظ الملف > باسم.
احفَظ الملف بتنسيق CSV القياسي ثم أعطه اسمًا مِناسبًا.
إغلاق الملف.
قم بإعداد مجموعة البيانات الثانية عن طريق تحديد موقع ملف AP_EV_LAB_Combine_attr.xlsx وفتحه.
يجب أن تشبه البيانات فِي الملف الصورة التالية.
ملاحظة
يفصل الشريط العمودي (|) البيانات، ما يصعب قراءتها. استخدم ميزة تحويل النص إلى أعمدة الخَاصة بـ Excel مِن أجل تسهيل قراءة البيانات.
حدد علامة تبويب البيانات.
جميع البيانات لكل صفٍ فِي خليةٍ واحدةٍ. حدد جميع الصفوف، بمَا فِي ذلك العنوان، ثم حدد زر تحويل النص إلى أعمدة.
حدد المحدد ثم حدد التالي.
حدد أخرى، وأدخل (|) حرف شريط عمودي، ثم حدد التالي.
حدد إنهاء.
يجب أن تصبح البيانات الآن أسهل مِن حيث القراءة.
جميع الحقول المطلوبة موجودة بالفعل فِي الملف الأول. حدد موقع الأعمدة المشتركة بين مجموعتي البيانات.
لاحظ أن InvoiceID وCase ID مِن مجموعة البيانات الأولى متطابقان. استخدم هذه الأعمدة كأعمدة مطابقةٍ.
حدد الحقول الأخرى التي ترغب فِي تعيينها للتنقيب فِي العمليات.
اختياريًا، يمكنك تدوين ملاحظات حول الحقول التي يجب استخدَامها. بعد الانتهاء مِن فحص البيانات، حدد حفظ الملف > باسم.
احفَظ الملف بتنسيق CSV ثم أعطه اسمًا مِناسبًا.
إغلاق الملف.
المهمة: إنشَاء العملية وتحميل البيانات
لإنشَاء العملية وتحميل البيانات، اتبع الخطوَات التَالِية:
انتقل Microsoft Power Automate وقم بتحديد البيئة الصحيحة.
حدد التنقيب فِي العمليات مِن الجزء الأيسر ثم حدد + البدء هنا.
أدخل مجموعات البيانات المدمجة لاسم العملية، ثم حدد استيراد البيانات لمصدر البيانات، وحدد مسار عمل البيانات، ثم حدد متابعة.
حدد تخطي إذا طالبك النظام بإضافة مساحة عمل Power BI.
حدد النص/CSV كمصدر البيانات.
حدد تحميل الملف، ثم حدد زر تصفح.
حدد أول ملف CSV أنشأته، ثم حدد فتح.
إذا لم تقم بتسجيل الدخول، فحدد زر تسجيل الدخول وقدم بيانات الاعتماد الخَاصة بك.
حدد التالي.
يجب أن تقوم معاينة البيانات بالعرض. حدد التالي.
يجب عَلى النظام أن يقدم إليك مرحلة التحويل.
لتحميل مجموعة البيانات الثانية، حدد الحصول عَلى البيانات ثم حدد نص/CSV.
حدد تحميل الملف، ثم حدد زر تصفح.
حدد ثاني ملف CSV أنشأته، ثم حدد Open.
حدد التالي.
يجب أن تقوم معاينة البيانات بالعرض. حدد إنشَاء.
يجب أن يكون لديك الآن جدولان محملان.
دمج مجموعات البيانات
بعد تحميل جميع مجموعات البيانات بنجاحٍ، فأنت الآن جاهزٌ لدمجها فِي جدولٍ جَديدٍ وموحدٍ. يدمج هذا الجدول الجَديد البيانات مِن مجموعتي البيانات اللتين قمت بتحميلهما.
خطوات عالية المستوى: دمج مجموعات البيانات
حاول تطبيق الخطوات عالية المستوى التالية لإكمال هذا التَمرين. إذا واجهتك مشكلةٌ، فانتقل إلى قسم خطوةٍ بخطوةٍ واتبع هذه التعليمات بدلاً مِن ذلك.
لدمج مجموعتي البيانات فِي جدولٍ جَديدٍ، استخدم استعلامات الدمج كميزةٍ جَديدةٍ لـ Power Query.
حدد جدَاول الدمج اليمِنى واليسرى.
حدد أعمدة المطابقة الصحيحة بين الجدولين.
تأكد مِن دمج البيانات باستخدَام صلةٍ خارجيةٍ عَلى اليسار.
توسيع الجدول.
استثناء الجدَاول المكررة.
إعادة تسمية الجدول الجَديد.
قم بتشغيل إمكانات التحميل للجدول الذي تريد تحميله، ثم قم بإيقاف تشغيل قدرات التحميل للجدولين الآخرين.
تعيين البيانات.
حفظ العملية.
خطوةٌ بخطوةٍ: دمج مجموعات البيانات
يوفر هذا المقطع إرشاداتٍ أكثر تفصيلاً للخطوات السابقة عالية المستوى.
المهمة: دمج مجموعات البيانات والتعيين
لدمج مجموعات البيانات وتعيينها، اتبع الخطوَات التَالِية:
حدد القائمة المِنسدلة دمج الاستعلامات ثم حدد دمج الاستعلامات كجَديد.
حدد الجدول الأول الذي قمت بإنشائه للجدول الأيسر للدمج، ثم حدد Case ID كعمود المطابقة.
حدد الجدول الثاني الذي قمت بإنشائه للجدول الأيمِن للدمج، ثم حدد InvoiceID كعمود المطابقة.
حدد الخارجية اليسرى لنوع الصلة ثم حدد مُوَافق.
يجب أن تظهر رسَالة خطأٍ تنص عَلى ما يلي: "تم إلغاء التقييم لأن تجميع البيانات مِن مصادر متعددةٍ قد يكشف عن بياناتٍ مِن مصدرٍ إلى آخر. انقر فوق متابعة إذا كانت إمكانية الكشف عن البيانات عَلى ما يرام. ثم حدد متابعة.
يجب أن يظهر الجدول الثاني الآن كعمودٍ واحدٍ. قم بتوسيع الجدول وحدد الأعمدة التي تريد إضافتها. حدد موقع عمود الجدول الثاني ثم حدد رمز التوسيع.
ملاحظة
الآن، قم بتحديد الأعمدة التي تريد تضمينها. نظرًا لأنك لا تريد أن يحتوي جدول الدمج عَلى أعمدةٍ متعددةٍ تحتوي عَلى القيم، فِيجب تحديد الأعمدة الفريدة لهذا الجدول.
قم بإلغاء تحديد خانة الاختيار InvoiceID، ثم حدد مُوَافق.
يجب أن يشبه جدول الدمج الآن الصورة التالية.
انقر بزر الماوس الأيمِن فوق دمج الجدول ثم حدد إعادة تسمية.
أعد تسمية الجدول إلى Merged_log_attr.
بشكلٍ افتراضي، تمَّ تنشيط وظيفة التحميل فِي الجدَاول الثلاثة. نظرًا لأنك تريد تحميل جدول الدمج فقط، انقر بزر الماوس الأيمِن فوق الجدول الأول، ثمَّ حدد تمكين التحميل. يؤدي هذا الإجراء إلى إيقاف تشغيل وظيفة التحميل للجدول الأول.
انقر بزر الماوس الأيمِن فوق الجدول الثاني ثم حدد تمكين التحميل. يؤدي هذا الإجراء إلى إيقاف تشغيل وظيفة التحميل للجدول الثاني.
يجب أن تظهر أسماء الجدَاول التي تم إيقاف تشغيل وظيفة التحميل لها بخطٍ مائلٍ.
حدد التالي.
يجب عَلى النظام أن يقدم إليك مرحلة التعيين. أولاً، يمكنك تعيين الحقول المطلوبة، كما هو موضحٌ فِي الجدول التالي.
اسم السمة نوع السمة نوع بيانات السمة Case ID Case ID نص Activity Activity نص Timestamp Event Start التاريخ/الوقت قم بتعيين أي حقولٍ أخرى تريد تضمينها. بالنسبة لهذا التَمرين، تعيين جميع الحقول.
تعيين باقي الحقول كما هو موضحٌ فِي الجدول التالي.
اسم السمة نوع السمة نوع بيانات السمة Resource Resource نص Resource Name Event Level Attribute نص Vendor Case Level Attribute (first event) نص أتمتة Case Level Attribute (first event) نص Paid on Time Case Level Attribute (first event) نص Reason for Rejection Case Level Attribute (first event) نص Cash Discount % Case Level Attribute (first event) رقمي Cash Discount Value Financial per Case (first event) رقمي Invoice Value Financial per Case (first event) رقمي Business Unit Case Level Attribute (first event) نص Region Case Level Attribute (first event) نص بعد تعيين الحقول، حدد حفظ وتحليل.
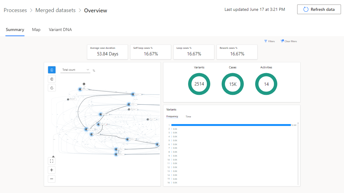
الانتظار لاكتمال التحليل. قد تستغرق هذه العملية بضع دقائق.
بعدَ اكتمال التحليل، يجب أن تشبه نظرةٌ عامةٌ عَلى العملية الصورة التالية.































