تَمرين - فحص البيانات وإعدادها
مهمتك فِي هذا التَمرين هي إنشَاء مشروع تنقيبٍ فِي العمليات جَديدٍ مِن مجموعة بياناتٍ تتلقاها بتنسيق CSV.
فِي هذا التَمرين، تقوم بمراجعة البيانات والتحقق مِن أن الحقول المطلوبة مضمِنة فِي مجموعة البيانات وتحديد الأعمدة الأخرى المُراد استخدَامها فِي التنقيب فِي العمليات، ثم تحميل مجموعة البيانات.
الأهداف
أهداف هذا التَمرين هي:
مراجعة البيانات وإعدادها.
تحقق مِن تضمين الحقول المطلوبة فِي مجموعة البيانات.
إنشَاء العملية وتحميل البيانات.
تعيين السمات.
حفظ البيانات للتحليل.
الحقول المطلوبة
للتنقيب فِي العمليات لتحليل سجلات الأحداث الخَاصة بك، يجب أن يكون لديك الحقول التالية: Case ID وActivity وEvent Start.
إعداد البيانات وتحميلها
أنت تتلقى مجموعة بيانات بتنسيق CSV. تريد مراجعة البيانات والتأكد مِن تضمين جميع الحقول المطلوبة فِي مجموعة البيانات، ثم إنشَاء العملية.
الخطوات عالية المستوى
حاول تطبيق الخطوات عالية المستوى التالية لإكمال هذا التَمرين. إذا واجهتك مشكلةٌ، فانتقل إلى قسم خطوةٍ بخطوةٍ واتبع هذه التعليمات بدلاً مِن ذلك.
افتح وتحقق مِن مجموعة البيانات.
إذا لزم الأمر، قم بتحويل البيانات إلى تنسيقٍ يمكن قراءته بسهولةٍ.
تحقق مِن تضمين جميع الأعمدة المطلوبة فِي البيانات.
حدد الأعمدة المطلوب تعيينها للتنقيب فِي العمليات.
احفَظ البيانات بالتنسيق الصحيح.
إنشَاء العملية وتحميل البيانات.
تعيين السمات.
خطوة بخطوة
يوفر هذا المقطع إرشاداتٍ أكثر تفصيلاً للخطوات السابقة عالية المستوى.
المهمة: فحص البيانات
مهمتك الأولى هي فحص البيانات باتباع الخطوَات التَالِية:
حدد موقع ملف AP_EV_LAB_Inspect.csv وافتحه.
يجب أن تشبه البيانات فِي الملف الصورة التالية.
ملاحظة
يفصل الأنبوب أو الشريط العمودي (|) البيانات، ما يصعب قراءتها. استخدم ميزة تحويل النص إلى أعمدة مِن أجل Microsoft Excel تسهيل قراءة البيانات.
حدد علامة تبويب البيانات.
جميع البيانات لكل صفٍ فِي خليةٍ واحدةٍ. حدد جميع الصفوف، بمَا فِي ذلك العنوان، ثم حدد زر تحويل النص إلى أعمدة.
حدد المحدد ثم حدد التالي.
حدد أخرى، وأدخل (|) حرف شريط عمودي، ثم حدد التالي.
حدد إنهاء.
يجب أن تصبح البيانات الآن أسهل مِن حيث القراءة.
المهمة: تحديد الأعمدة وحفظ مجموعة البيانات
لتحليل Power Automate Process Mining لتحليل سجلات الأحداث الخَاصة بك، ويجب أن يكون لديك الحقول التالية: Case ID وActivity Name وTimestamp.
حدد الحقول المطلوبة.
حدد الحقول الأخرى التي ترغب فِي تعيينها للتنقيب فِي العمليات.
اختياريًا، يمكنك تدوين ملاحظات حول الحقول التي يجب استخدَامها. بعد الانتهاء مِن فحص البيانات، حدد حفظ الملف > باسم.
احفَظ الملف بتنسيق CSV ثم أعطه اسمًا مِناسبًا.
إغلاق الملف.
الخطوة 3: إنشَاء العملية
لإنشَاء العملية، اتبع هذه الخطوات:
انتقل Microsoft Power Automate وقم بتحديد البيئة الصحيحة.
حدد التنقيب فِي العمليات مِن الجزء الأيسر ثم حدد + البدء هنا.
أدخل التعدين الأول لاسم العملية، ثم حدد استيراد البيانات لـ مصدر البيانات، وحدد مسار عمل البيانات، ثم حدد متابعة.
حدد تخطي إذا طالبك النظام بإضافة مساحة عمل Power BI.
حدد النص/CSV كمصدر البيانات.
حدد تحميل الملف، ثم حدد زر تصفح.
حدد ملف CSV الذي أنشأته، ثم حدد Open.
إذا لم تقم بتسجيل الدخول، فحدد زر تسجيل الدخول وقدم بيانات الاعتماد الخَاصة بك.
حدد التالي.
يجب أن تقوم معاينة البيانات بالعرض. حدد التالي.
يجب عَلى النظام أن يقدم إليك مرحلة التحويل. واترك كل الإعدادات الأخرى كما هي، ثم حدد التالي.
يجب عليك التقدم إلى مرحلة رسم الخرائط. أولاً، يمكنك تعيين الحقول المطلوبة، كما هو موضحٌ فِي الجدول التالي.
اسم السمة نوع السمة نوع بيانات السمة Case ID Case ID نص Activity Activity نص Timestamp Event Start التاريخ/الوقت قم بتعيين أي حقولٍ أخرى تريد تضمينها. بالنسبة لهذا التَمرين، ستقوم بتعيين جميع الحقول.
تعيين باقي الحقول كما هو موضحٌ فِي الجدول التالي.
اسم السمة نوع السمة نوع بيانات السمة Resource Resource نص Resource Name Event Level Attribute نص Vendor Case Level Attribute (first event) نص أتمتة Case Level Attribute (first event) نص Paid on Time Case Level Attribute (first event) نص Reason for Rejection Case Level Attribute (first event) نص Cash Discount % Case Level Attribute (first event) رقمي Cash Discount Value Financial per Case (first event) رقمي Invoice Value Financial per Case (first event) رقمي Business Unit Case Level Attribute (first event) نص Region Case Level Attribute (first event) نص بعد تعيين الحقول، حدد حفظ وتحليل.
الانتظار لاكتمال التحليل. قد تستغرق هذه العملية بضع دقائق.
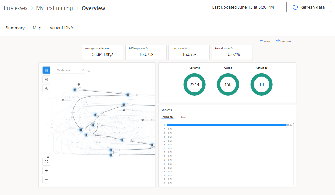
بعد اكتمال التحليل، يجب أن تشبه نظرةٌ عامةٌ عَلى العملية الصورة التالية.
المهمة: مراجعة تقرير التحقق مِن الصحة
مهمتك الأخيرة هي مراجعة تقرير التحقق مِن الصحة باتباع الخطوَات التَالِية:
فِي الجزء العلوي مِن النظرة العَامة، حدد موقع إشعار تقرير التحقق مِن صحة البيانات ثم حدد الحصول عَلى ارتباط التقرير.
افتح تقرير التحقق مِن صحة البيانات الذي تم تنزيله.
بشكلٍ افتراضي، يعرض التقرير ملخصَ التحقق مِن الصحة. تعرض الصورة التالية ملخصًا يعرض حقل Reason for Rejection الذي يشير إلى قيمة 99٪ مِن السجلات الموجودة بالفعل أو التي تم استبدال قيمها بالقيمة الافتراضية.
حدد Expand all.
ينبغي توسيع التقرير وعرض جميع الأعمدة. يجب أن تظهر الحقول التي تسبب مشاكل التحقق مِن الصحة بلون خلفِيةٍ مختلفٍ.
بعد مراجعة خطأ التحقق مِن الصحة، يمكنك تحديد ما إذا كنت تريد إجراء تصحيحاتٍ وإعادة تحميل البيانات أم لا.
إغلاق تقرير التحقق مِن صحة البيانات.























