‏‫‏‫‏‫‏‫‏‫‏‫‏‫‏‫مقدمة

مكتمل

في بيئة الأعمَال سريعَة الخطى اليوم، لا يعد فهم عمليَاتك التنظيمية وتحسينهَا أمرًا مفيدًا، بل إنه ضروري. هُنا يأتِي دَورُ التَنقِيب فِي العَمَليَّات. فهو يجمعُ بَين تَحلِيل البيَانات واكتِشَاف العَمَليَات لمُسَاعدتِك عَلى الوُصُول إلى التميز التَشغِيلي.

تخيَّل أنَّك قَادر عَلى استِكشَاف مهَام سَير العَمل فِي عَملِك وتحدِيد أوجُه القُصُور والكَشف عَن مَجَالات التَحسِين. هَذا بالضَبط مَا يقومُ التَنقِيب فِي العَمَليَات بتَمكِينه. من خِلال تَحلِيل البيَانات التي تنشئُهَا أنظِمتُك بالفِعل، يسَاعدُ التَنقِيب فِي العَمَليَات عَلى تَحدِيد الأزمَات والانحرَافَات والفُرص لتَحسِين عمليَاتك. تسَاعدُك هَذه الرُؤى عَلى اتخَاذ خُطواتٍ هَادفةٍ نَحو تَحسِين مُؤشِّرَات الأدَاء الأسَاسيَّة (KPIs).

كيف يعمل Process Mining

يستَخرِج التنقيبُ فِي العَمَليَات البَيَانات من سِجلات الأحدَاث دَاخِل أنظمتِك لرسمِ خَريطةٍ مرئيةٍ لدورَاتِ عَملِك الفعلية. يتيحُ لك ذلك مَعرفة مَا يحدثُ بالفِعل فِي عَمليَاتك - وليس فَقط كيفَ تمَّ تصميمُهَا لتَعمَل.

من خِلال تَحلِيل هَذه البيَاناتِ، يمنحُك التَنقيبُ فِي العَمَليَات صورةً واضحةً عَن كيفيَّة تَدفُّق العَمل عَبر مُؤسَّستك. تسَاعدك على:

  • تحسين الكفاءة التشغيلية الشَاملة.
    قُم بتَحدِيد حَالات التبَاطُؤ أو الخُطوات المُتكرِّرة التي تقللُ الإنتَاجيَّة.

  • تعزيز تجربة العميل
    تخلَّص من نقَاطِ الاحتِكَاك فِي سَير العَمل الخَاص بكَ لخِدمَة العُملاء بشكلٍ أفضَل.

  • تحسين استخدَام الموارد
    ابحَث عَن فُرصٍ لأتمتةِ المهَام وتَخصِيص المواردِ بشَكلٍ أكثَر فَعَاليةً.

  • ضمَان التوافق
    تحقق من الانحِرَافَات عَن اللوائح أو المعَايير الدَاخلية وعَالجهَا.

  • تَحسِين أدَاءِ سِلسِلة التَورِيد
    مُسَاعَدة مُدِيري الأمُور اللوجِستية والمُستَودعَات عَلى فهمِ تَدفُّق المَواد بشَكلٍ أفضَل.

أمثلة من العَالم الحقيقي

  • التَموِيل: مُرَاقَبة الامتِثَال للتَغيِيرَات التَنظِيميَّة وتَقلِيل المَخَاطِر.
  • التَصنِيع: تَحدِيد التَأخِيرَات أو التَعطُّل فِي الإنتَاج.
  • خِدمَة العُملاء: تَوحِيد سَير العَمَل لتَقلِيل إعَادَة العَمَل والتَرَاكُم.

يسَاعِدُ التَنقِيب فِي العَمَليَات الشَركَات عَلى مُواجهة التَحديَات الحَرجَة وتَحسِين العَمَليَات اليَوميَّة والحِفَاظ عَلى قُدرتِهَا التَنافسيَّة.

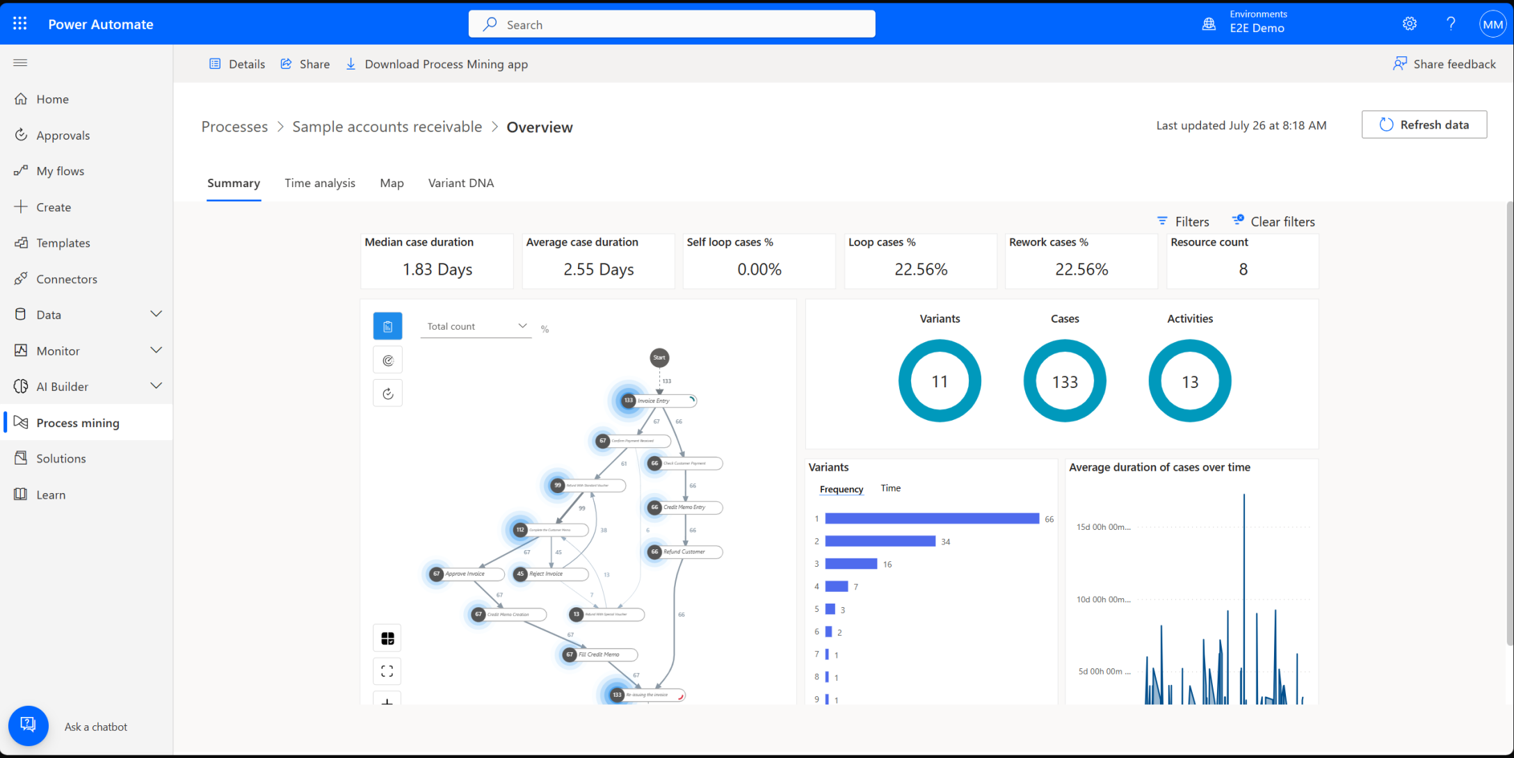
Process Mining فِي Power Automate

يتضمن Microsoft Power Automate مِيزَات التَنقِيب فِي العَمَليَات والتَنقِيب فِي المَهَام القويَة لمُسَاعدتِك عَلى فَهمِ وتَحسِين دورَات عَملِك.

  • التَنقِيب فِي العَمَليَات مِثَالي لتَحلِيل مهَام سَير العَمل عَلى مُستوى المُؤسَّسة باستِخدَام سِجلات الأحدَاث.
  • التَنقِيب فِي المهَام هو الأفضَل لمُرَاقبَة كَيفيَّة إكمَال المُستَخدِمين للمهَام عَلى أجهزةِ سَطح المَكتب الخَاصة بِهم، باستِخدَام بيَاناتٍ مِثل النقَرَات وضَغطَات المَفَاتيح.

توفِّر هَذه الأدوات معًا رؤيةً كَاملةً لطريقةِ عَمل عملِك - من الإجرَاءَات الفَرديَّة إلى العَمَليَّات عَلى مُستَوى المُؤسَّسة. تركز هَذه الوحدة النمطية عَلى التنقيب فِي العمليَات.

يسهل Power Automate القيَام بـ:

  • جَمعُ بيَانَات العَمَليَّة وتَمثِيلهَا
  • إنشَاء خَرَائط عَمليةٍ مُفصَّلةٍ
  • تَحلِيل مهَام سَير العَمل
  • البحث عن فرص الأتمتة

يمكنُك أيضًا التَعمُّق أكثَر باستِخدَام مِيزَاتٍ مثل تَحلِيل السَبب الجَذري (RCA) للكَشفِ عَن الأنمَاط والاتصَالات المَخفيَّة دَاخل سَير العَمل الخَاص بك.

مَا الخطوة التَالِية

في بقيةِ هَذه الوحدَةِ النَمطيةِ، ستتعلمُ المفَاهِيم الأسَاسيَّة التَنقِيب فِي العَمَليَّات وكيفيَّة تَطبِيق هَذه الأفكَار باستِخدَام Power Automate.