Freigeben über


Eingabeaufforderung in Microsoft Security Copilot

Sobald Sie alle in Security Copilot eingerichtet haben, können Sie mit der Verwendung von Eingabeaufforderungen beginnen. Prompts sind die wichtigsten Eingaben, die Security Copilot zum Generieren von Antworten benötigen, die Ihnen bei Ihren sicherheitsbezogenen Aufgaben helfen können. Promptbooks sind eine Reihe von Eingabeaufforderungen, die zusammengestellt wurden, um bestimmte sicherheitsbezogene Aufgaben auszuführen.

Um das Konzept der Eingabeaufforderung in Security Copilot einzuführen, stehen sofort eine Reihe von Eingabeaufforderungen und Promptbooks auf dem Startbildschirm zur Verfügung.

Verwenden der Bibliothek für Eingabeaufforderungen und Promptbooks

Die Bibliothek für Eingabeaufforderungen und Promptbooks in Security Copilot hilft Ihnen, die Leistungsfähigkeit der Plattform schnell auf eine Weise zu nutzen, die Ihrer Rolle entspricht. Dieser Satz von Eingabeaufforderungen und Promptbooks soll Sie durch Die Features und Funktionen führen, die für Ihre Arbeit am relevantesten sind.

Die kuratierten Eingabeaufforderungen und Eingabeaufforderungsbücher bieten einfachen Zugriff auf rollenbasierte Beispiele, die Sie schnell zur Eingabeaufforderung bringen und Ihnen helfen, Ihre Arbeit zu optimieren und Ihre Produktivität zu steigern.

Screenshot der Aufforderungen zum Ausprobieren in Security Copilot.

Anwenden von Filtern

Sie können Filter anwenden, um Eingabeaufforderungen oder Promptbooks zu finden, die für Sie am relevantesten sind. Schränken Sie die Suchergebnisse ein, indem Sie mehrere Filter anwenden, um Ihre Rolle oder Ihr Szenario besser zu unterstützen.

Passen Sie Ihre Suche an, indem Sie Filter basierend auf Folgenden auswählen:

  • Rollen : Beispiele: CISO, SOC-Analyst, Threat Intel Analyst und IT-Administrator.
  • Plug-Ins: Beispiele: Microsoft Defender XDR, Microsoft Threat Intelligence und Natürliche Sprache in KQL für die erweiterte Suche.

Sie können auch die Suchfunktion verwenden, um Eingabeaufforderungen oder Promptbooks nach Titeln nachzuschlagen.

Verwenden der Eingabeaufforderungsbibliothek

Führen Sie die folgenden Schritte aus, um die vorgefertigten Eingabeaufforderungen zu verwenden:

  1. Wählen Sie Prompts aus, und wenden Sie andere anwendbare Filter an.

  2. Verwenden Sie die Suchfunktion, um den Titel einer Eingabeaufforderung zu suchen, oder wählen Sie eine Eingabeaufforderung aus der Bibliothek aus.

  3. Wenn für die Eingabeaufforderung Eine Eingabe erforderlich ist (z. B. ein App-Name oder eine Incident-ID), geben Sie sie in das Eingabefeld ein.

  4. Wählen Sie Sendendie Schaltfläche Senden aus, oder drücken Sie die EINGABETASTE.

Verwenden der Promptbooks-Bibliothek

Es gibt zwei Möglichkeiten, auf die Promptbooks-Bibliothek zuzugreifen:

  • Über den Startbildschirm
  • Über das menü Security Copilot

Zugreifen auf Promptbooks über den Startbildschirm

Es stehen ihnen mehrere Funktionen zur Verfügung, wenn Sie über den Startbildschirm auf Promptbooks zugreifen.

Screenshot der Promptbookoptionen.

Sie können eine der folgenden Aktionen auswählen:

  • Filtern Sie im Abschnitt Prompts nachPromptbooks.
  • Verwenden Sie das Promptbook, indem Sie Erste Schritte auswählen.
  • Auswählen... , um die Details des Promptbooks anzuzeigen.
  • Wählen Sie Duplizieren aus, um eine Kopie des Promptbooks zu erstellen.
  • Wählen Sie Freigeben aus, um den Link in das Promptbook zu kopieren.

Zugreifen auf Promptbooks über das Menü

Sowohl vordefinierte als auch vom Benutzer erstellte Promptbooks in Ihren organization in Promptbooks angezeigt. Zeigen Sie die Promptbooks an, indem Sie zum Menü Security Copilot wechseln und Promptbooks auswählen. Eine Liste der verfügbaren vordefinierten Promptbooks, die in Security Copilot verfügbar sind, finden Sie unter Testen von Promptbooks.

Screenshot der Bibliothek im Menü.

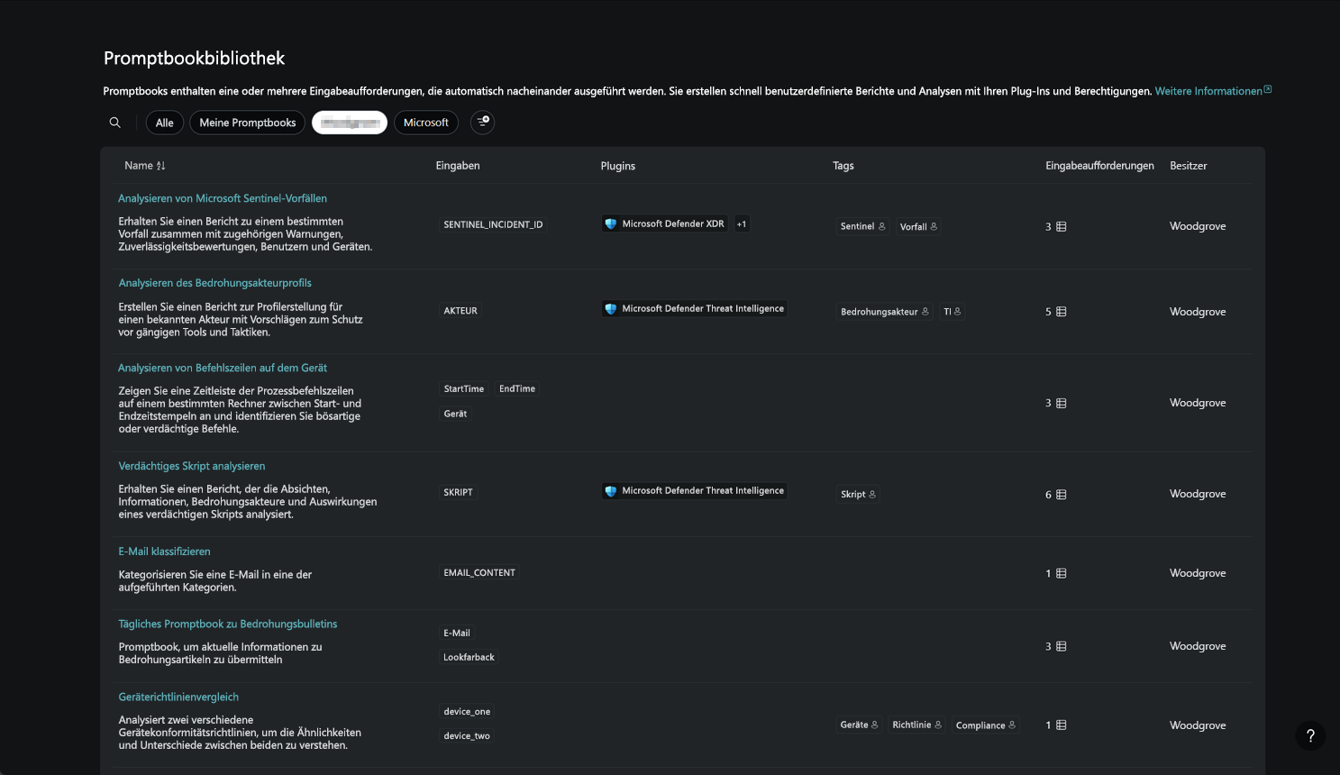
In der Promptbookbibliothek werden alle verfügbaren Promptbooks angezeigt. Die Promptbooks werden nach Name, Besitzer, Beschreibung, Anzahl der Eingabeaufforderungen, erforderlichen Plug-Ins und Sichtbarkeit aufgelistet.

Screenshot der Bibliothek.

Wählen Sie das Lupensymbol in der Eingabeaufforderungsbibliothek im oberen linken Bereich der Seite aus. Geben Sie die ersten Buchstaben ihres Promptbooktitels ein, und warten Sie, bis die Ergebnisse geladen werden.

Sie können auch Filter für die Suche verwenden.

Auswählen einzelner Eingabeaufforderungen und Promptbooks

Wählen Sie auf der Copilot-Startseite das Eingabeaufforderungssymbol Screenshot des Sparkle-Symbols aus. in der Eingabeaufforderungsleiste.

Screenshot der Eingabeaufforderungsleiste

Sie können eine Liste der Promptbooks und Eingabeaufforderungen anzeigen, mit denen Sie beginnen können. Promptbooks sind eine Sammlung von einer oder mehreren Eingabeaufforderungen, die zusammengestellt wurden, um bestimmte sicherheitsbezogene Aufgaben auszuführen. Er führt die Reihe von Eingabeaufforderungen nacheinander aus, wobei eine Eingabeaufforderung auf der vorhergehenden aufbaut.

Weitere Informationen zu den verschiedenen Security Copilot Promptbooks finden Sie unter Verwenden von Promptbooks.

Modellauswahl

Security Copilot unterstützt mehrere KI-Modelle, und jedes Modell kann Anforderungen mit unterschiedlichen Raten nutzen.

So zeigen Sie Ihr aktuelles Modell an oder ändern es:

  • Wählen Sie auf der Eingabeaufforderungsleiste die Schaltfläche Standard aus.
  • Verwenden Sie die Dropdownliste der Modellauswahl, um ein Modell auszuwählen.

Screenshot der Eingabeaufforderungsleiste mit der Modellauswahl

Erstellen Sie Ihre eigenen Eingabeaufforderungen

Mithilfe der gleichen Eingabeaufforderungsleiste wie in der vorherigen Eingabeaufforderungsmethode können Sie Anforderungen direkt in Ihren eigenen Worten eingeben, damit Security Copilot antworten können.

  1. Geben Sie in der Eingabeaufforderungsleiste Ihre Frage für Security Copilot ein.

  2. Wählen Sie Sendendie Schaltfläche Senden aus, oder drücken Sie die EINGABETASTE.

  3. Warten Sie, bis Security Copilot eine Antwort generiert.

    Während die Antwort erstellt wird und abhängig von Ihren Prozessprotokolleinstellungen zeigt Security Copilot die einzelnen Schritte an, die im Prozessprotokoll ausgeführt werden, um die Antwort zu bilden. Das Prozessprotokoll bietet Ihnen Einblick in die schrittweisen Aktionen, die verwendeten Informationsquellen und die Zeit, die zum Erstellen der Antwort benötigt wird.

    Während der Antwortgenerierung können Sie Ihre Eingabeaufforderung jederzeit abbrechen, bearbeiten oder löschen.

  4. Lesen Sie die Antwort nach Security Copilot. Überprüfen Sie, ob die Antworten korrekt sind und Ihren Anforderungen entsprechen.

Wenn Sie weitere Fragen zu Security Copilot haben, können Sie die Sitzung mit weiteren Eingabeaufforderungen fortsetzen, um iterative Antworten zu erhalten. Wenn Sie mit der Antwort nicht zufrieden sind, können Sie versuchen, die Frage auf eine andere Weise zu stellen, indem Sie weitere Details oder Beispiele für ihre Erwartungen angeben oder das bevorzugte Antwortformat angeben. Um einige Ideen und bewährte Methoden dazu zu erhalten, was eine effektive Eingabeaufforderung macht, lesen Sie Elemente einer effektiven Eingabeaufforderung.

Sehen Sie sich das folgende Video an, um mehr über die Eingabeaufforderung zu erfahren:

Bereitstellen von Feedback

Unabhängig davon, ob Sie Promptbooks oder Ihre eigene Eingabeaufforderung verwenden, kann Die Bereitstellung von Feedback zu Ihrer Zufriedenheit mit der generierten Antwort Microsoft dabei helfen, Security Copilot zu verbessern. Die Feedbackschaltflächen finden Sie unten in der Antwort.

Screenshot der Optionen für Feedback zur Eingabeaufforderung.

Denken Sie daran, dass Security Copilot nicht immer alles richtig macht und KI-generierte Inhalte Ungenauigkeiten enthalten können.

  • Wenn Sie mit der Antwort zufrieden sind, wählen Sie Richtig aussehen aus, und geben Sie dann einige Details dazu an, was Security Copilot richtig war.

  • Wenn Sie mit der Antwort nicht zufrieden sind, wählen Sie Verbesserung erforderlich aus, und geben Sie einige Details dazu an, was Security Copilot nicht richtig gemacht hat.

  • Wenn Security Copilot aus irgendeinem Grund eine besorgniserregende, unerwartete Antwort erhalten, können Sie Unangemessen auswählen und weitere Details angeben.

Siehe auch