Übung – Daten überprüfen und vorbereiten
Ihre Aufgabe für diese Übung besteht darin, aus zwei Datasets ein neues Prozess-Mining-Projekt zu erstellen, das Sie im CSV-Format erhalten.
In dieser Übung überprüfen Sie die Daten, stellen sicher, dass die erforderlichen Felder im Dataset enthalten sind, ermitteln Sie, welche anderen Spalten beim Prozess-Mining verwendet werden sollen, und laden dann das Dataset.
Ziele
Ihre Lernziele für diese Übung sind:
Daten überprüfen und vorbereiten
Überprüfen Sie, ob alle erforderlichen Felder im Dataset enthalten sind.
Erstellen Sie den Prozess, und laden Sie die Daten.
Attribute zuordnen
Speichern Sie die Daten für die Analyse.
Erforderliche Felder
Damit Prozess-Mining Ihre Ereignisprotokolle analysieren kann, benötigen Sie die folgenden Felder: Case ID, Activity und Event Start.
Daten vorbereiten und laden
Sie erhalten einen DataSet im CSV-Format. Sie möchten die Daten überprüfen, sicherstellen, dass alle erforderlichen Felder im Dataset enthalten sind, und dann den Prozess erstellen.
Wesentliche Schritte
Versuchen Sie, die folgenden wesentlichen Schritte auszuführen, um diese Übung abzuschließen. Wenn Sie nicht weiterkommen, gehen Sie zum Abschnitt mit der schrittweisen Anleitung, und folgen Sie stattdessen diesen Anweisungen.
Öffnen und überprüfen Sie das DataSet.
Konvertieren Sie die Daten bei Bedarf in ein leicht lesbares Format.
Überprüfen Sie, ob alle erforderlichen Spalten in den Daten enthalten sind.
Identifizieren Sie die Spalten, die für das Prozess-Mining zugeordnet werden sollen.
Speichern Sie die Daten im richtigen Format.
Erstellen Sie den Prozess, und laden Sie die Daten.
Attribute zuordnen
Schritt für Schritt
Dieser Abschnitt enthält ausführlichere Anleitungen zu den vorhergehenden wesentlichen Schritten.
Aufgabe: Daten überprüfen
Ihre erste Aufgabe besteht darin, die Daten anhand der folgenden Schritte zu überprüfen:
Suchen und öffnen Sie die Datei „AP_EV_LAB_Inspect.csv“.
Die Daten in der Datei sollten dem nächsten Bild ähneln.
Hinweis
Ein senkrechter Strich (|) trennt die Daten, was das Lesen erschwert. Verwenden Sie die Funktion Text in Spalten von Microsoft Excel, um das Lesen der Daten zu erleichtern.
Wählen Sie die Registerkarte Daten aus.
Alle Daten für jede Zeile befinden sich in einer Zelle. Wählen Sie alle Zeilen, einschließlich der Kopfzeile, und dann die Schaltfläche Text in Spalten aus.
Wählen Sie Getrennt und dann Weiter aus.
Wählen Sie Andere aus, geben Sie ein vertikales Strichzeichen (|) ein, und wählen Sie dann Weiter aus.
Wählen Sie Fertig stellen aus.
Die Daten sollten nun leichter zu lesen sein.
Aufgabe: Spalten identifizieren und Dataset speichern
Damit Power Automate Process Mining Ihre Ereignisprotokolle analysieren kann, benötigen Sie die folgenden Felder: Case ID, Activity Name und Timestamp.
Identifizieren Sie die erforderlichen Felder.
Identifizieren Sie andere Felder, die Sie für das Prozess-Mining zuordnen möchten.
Sie können sich Notizen zu den Feldern machen, die Sie verwenden möchten. Wählen Sie Datei > Speichern unter aus, nachdem Sie die Daten überprüft haben.
Speichern Sie die Datei als CSV, und geben Sie ihr anschließend einen aussagekräftigen Namen.
Schließen Sie die Datei.
Aufgabe 3: Prozess erstellen
Führen Sie folgende Schritte aus, um den Prozess zu erstellen:
Navigieren Sie zu Microsoft Power Automate, und wählen Sie die richtige Umgebung aus.
Wählen Sie im linken Bereich Prozess-Mining und dann + Hier beginnen aus.
Geben Sie Mein erstes Mining als Prozessname ein, wählen Sie Daten importieren als Datenquelle, wählen Sie Datenfluss und dann Weiter aus.
Wählen Sie Überspringen aus, wenn das System Sie auffordert, einen Power BI-Arbeitsbereich hinzuzufügen.
Wählen Sie Text/CSV als Datenquelle aus.
Wählen Sie Datei hochladen und dann die Schaltfläche Durchsuchen aus.
Wählen Sie die von Ihnen erstellte CSV-Datei und dann Öffnen aus.
Wenn Sie nicht angemeldet sind, wählen Sie die Schaltfläche Anmelden aus, und geben Sie Ihre Anmeldeinformationen ein.
Wählen Sie Weiter aus.
Es sollte nun eine Vorschau der Daten angezeigt werden. Wählen Sie Weiter aus.
Das System sollte Sie zur Transformationsphase weiterleiten. Behalten Sie alle anderen Einstellungen bei, und wählen Sie dann Weiter aus.
Sie sollten zur Zuordnungsphase weitergeleitet werden. Zunächst ordnen Sie die erforderlichen Felder zu, wie in der folgenden Tabelle gezeigt.
Attributname Attributtyp Attributdatentyp Case ID Case ID Text Activity Activity Text Timestamp Event Start Datum/Uhrzeit Ordnen Sie alle anderen Felder zu, die Sie einbeziehen möchten. Ordnen Sie für diese Übung alle Felder zu.
Ordnen Sie die restlichen Felder zu, wie in der folgenden Tabelle gezeigt.
Attributname Attributtyp Attributdatentyp Resource Resource Text Resource Name Event Level Attribute Text Vendor Case Level Attribute (first event) Text Automation Case Level Attribute (first event) Text Paid on Time Case Level Attribute (first event) Text Reason for Rejection Case Level Attribute (first event) Text Cash Discount % Case Level Attribute (first event) Numerisch Cash Discount Value Financial per Case (first event) Numerisch Invoice Value Financial per Case (first event) Numerisch Business Unit Case Level Attribute (first event) Text Region Case Level Attribute (first event) Text Wählen Sie Speichern und analysieren aus, nachdem Sie die Felder zugeordnet haben.
Warten, bis Analyse abgeschlossen ist. Dieser Prozess kann einige Minuten dauern.
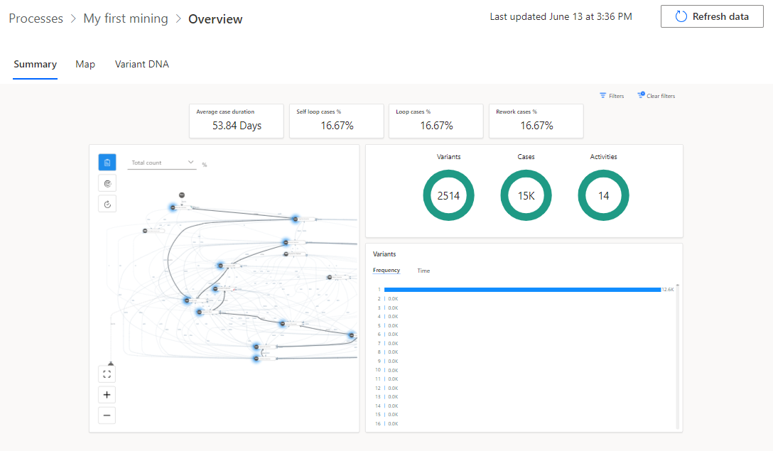
Nach Abschluss der Analyse sollte die Prozessübersicht der folgenden Abbildung ähneln.
Aufgabe: Validierungsbericht überprüfen
Ihre letzte Aufgabe besteht darin, den Validierungsbericht anhand der folgenden Schritte zu überprüfen:
Suchen Sie im oberen Teil Ihrer Übersicht nach der Benachrichtigung zum Datenvalidierungsbericht, und wählen Sie dann Datenvalidierungsbericht abrufen aus.
Öffnen Sie den heruntergeladenen Datenvalidierungsbericht.
Der Bericht zeigt standardmäßig eine Validierungszusammenfassung an. Das folgende Bild zeigt eine Zusammenfassung, die das Feld Reason for Rejection anzeigt, wobei 99 % der Datensätze bereits Werte enthalten oder durch Standardwerte ersetzt wurden.
Wählen Sie Alle erweitern aus.
Der Bericht sollte erweitert werden und alle Spalten anzeigen. Die Felder, die die Validierungsprobleme verursachen, sollten mit einer anderen Hintergrundfarbe angezeigt werden.
Nachdem Sie den Validierungsfehler überprüft haben, können Sie entscheiden, ob Sie Korrekturen vornehmen und die Daten neu laden möchten.
Schließen Sie den Datenvalidierungsbericht.























