Den Prozess-Mining-Bericht in Power Automate analysieren

Abgeschlossen

In dieser Lerneinheit konzentrieren wir uns auf die verschiedenen Arten von Berichten, die Power Automate für Prozess-Mining bereitstellt, und darauf, wie man sie effektiv analysiert. Diese Berichte sind entscheidend, um Ihre Geschäftsprozesse im Detail zu verstehen und Bereiche für Verbesserungen und Automatisierung zu identifizieren. Obwohl sie nicht benötigt werden, handelt es sich um die gleichen Berichte, die verfügbar sind, wenn Sie die vorherige Übung zum Erstellen eines Prozess-Mining-Berichts in Power Automate abschließen. Öffnen Sie Ihren Bericht, und folgen Sie den Anweisungen.

Registerkarte „Zusammenfassung“

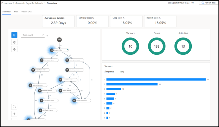
Der folgende Screenshot zeigt die Art der Daten, die Sie auf der Registerkarte Zusammenfassung prüfen können, z. B. KPIs und Visualisierungen.

Leistungskennzahlen

Oben auf der Registerkarte Zusammenfassung werden die wichtigsten Leistungsindikatoren (KPIs) des Prozesses angezeigt.

  • Durchschnittliche Falldauer – Zeigt die durchschnittliche Falldauer in Tagen an. Ausreißer in den Daten können Auswirkungen auf diesen KPI haben.

  • Fälle mit Selbstschleife % – Prozentsatz der Fälle, bei denen sich eine Aktivität wiederholt.

  • Selbstschleife % – Prozentsatz der Fälle, die sich Aktivität wiederholende Aktivitäten haben, die keine Selbstschleifen sind.

  • Überarbeitungsfälle % – Prozentsatz der Anfragen, die entweder eine Selbstschleife oder eine Schleife enthalten.

Die zwei zusätzlichen KPIs werden angezeigt, wenn Sie die Premiumlizenz besitzen:

  • Mittlere Falldauer – Mittlerer Wert in einer sortierten Liste von Falldauern. Im Vergleich zur Kennzahl „Durchschnittliche Falldauer“ haben Extremwerte oder Ausreißer in den Daten einen kleineren Einfluss auf diese Kennzahl.

  • Ressourcenanzahl – Anzahl der Ressourcen im Prozess. Eine Ressource kann jede Entität sein, die eine Aktivität ausführt, beispielsweise Mitarbeiter, Maschinen oder Geräte.

Visualisierungen

Der Visualisierungsbereich des Berichts bietet weitere Informationen. Im oberen Bereich werden Ringdiagramme von Varianten, Fällen und Aktivitäten angezeigt.

  • Varianten – Ein Pfad ist eine eindeutige Abfolge von Schritten eines Prozesses von Anfang bis Ende. Im vorangegangenen Bild wird gezeigt, dass sich im Prozess zehn Pfade befinden. Das bedeutet, dass zehn Variationen (oder Varianten) zur Verfügung stehen, um den Prozess von Anfang bis Ende abzuschließen. Ein Pfad kann von einem anderen um einen Schritt oder um mehrere Schritte abweichen.

  • Fälle – Ein Fall ist eine einzelne Instanz eines Prozesses, der von Anfang bis Ende abgeschlossen ist. Er stellt eine Gruppierung von Aktivitäten oder Ereignissen dar, die innerhalb dieses einen Prozesses stattfinden. Wenn zum Beispiel ein Mitarbeiter in Ihrer Organisation einen Prozess mit fünf Schritten abschließt, wird dies als ein Fall betrachtet. Wenn ein anderer Mitarbeiter den gleichen Prozess in vier Schritten abschließt, wird dies ebenfalls als anderer Fall betrachtet. Das Ringdiagramm Fälle im vorhergehenden Prozessbericht gibt insgesamt 133 Fälle an, sodass der Prozess 133 Mal abgeschlossen wurde.

  • Aktivitäten – Eine Aktivität stellt ein bestimmtes Ereignis oder eine bestimmte Aufgabe dar, die innerhalb eines Prozesses stattfindet, z. B. Rechnungserfassung oder Rückerstattung an Debitor. Das vorhergehende Bild zeigt, dass Ihr Prozess 13 verschiedene Aktivitäten identifiziert hat. Jede Aktivität leistet einen Beitrag zum Gesamtabschluss eines Falls oder einer Instanz des Prozesses. Das Verständnis der Häufigkeit und Dauer jeder Aktivität kann wertvolle Erkenntnisse für die Prozessverbesserung bereitstellen.

Im unteren Bereich wird ein horizontales Balkendiagramm für die Anzahl der Varianten angezeigt, in dem zu sehen ist, wie oft jeder eindeutige Pfad in Ihrem Prozess befolgt wurde. Wenn Pfad 1 zum Beispiel 68 Mal befolgt wird, sind 68 verschiedene Prozessabschlüsse der Schrittfolge in Pfad 1 gefolgt. Wie in der folgenden Abbildung gezeigt, entsprechen die zehn Balken im Diagramm den zehn Pfaden im Ringdiagramm Varianten. Sie können auch die durchschnittliche Dauer für jeden Pfad anzeigen, indem Sie zur Kategorie Zeit (unten rechts) wechseln.

Wenn Sie über eine Premium-Lizenz verfügen, kann im gleichen Bereich auch das Diagramm Durchschnittliche Falldauer beim Zeitverlauf angezeigt werden. Dieses Diagramm zeigt, wie sich die durchschnittliche Dauer des Prozesses im Laufe der Zeit ändert. Wie im folgenden Bild angezeigt wird, dauerte der Vorgang zwischen Mitte und Ende Juli länger.

Registerkarte „Zuordnung“

Auf der Registerkarte Zuordnung können Sie mit der Prozesszuordnung den Flow des Prozesses von einer Aktivität zur nächsten visualisieren. Anhand einer grafischen Darstellung der Durchführung Ihrer Geschäftsprozesse erhalten Sie Einblicke in eventuelle Verbesserungsmöglichkeiten.

Wählen Sie auf der Berichtsseite die Registerkarte Zuordnung aus, um eine größere Ansicht der Prozesszuordnung zu öffnen. Sie können die Karte verschieben und mit der Bildlaufleiste auf der Prozesskarte hinein‑ und herauszoomen (alternativ können Sie auch die Schaltflächen + und ‑ in der linken unteren Ecke der Karte nutzen). Mit der Schaltfläche, die die Ecken eines Quadrats darstellt, können Sie die Ansicht neu zentrieren.

Die folgende Liste beschreibt verschiedene Teile der Prozesszuordnung, die Zahlen entsprechen dem nächsten Screenshot:

  1. Knoten – Stellt eine einzelne Aktivität im Prozess dar.

  2. Zahl am Knoten – Stellt dar, wie viele Fälle diese Aktivität aufweisen. Im folgenden Beispiel hatten 68 Fälle die Aktivität Debitorenzahlung überprüfen.

  3. Ausgerichtete Pfeillinien – Diese Linien verbinden die Knoten und stellen den Flow von einer Aktivität zur nächsten dar. Die Zahlen auf den Pfeilen geben die Zahl der Fälle an, die von einer Aktivität zur anderen auf der Route verschoben wurden. Wenn zum Beispiel der Pfeil von Gutschrifteintrag zu Rückerstattung an Debitor die Nummer 68 hat, haben alle 68 Fälle mit der Aktivität Gutschrifteintrag als nächsten Schritt auch die Aktivität Rückerstattung an Debitor.

  4. Halos – Diese Elemente umgeben die Zahlen an jedem Knoten und stellen die relative Anzahl der Fälle dar, die die Aktivität an diesem Knoten zeigen. Die Größe des Rings gibt die Zahl der Fälle an. Je größer die Zahl der Fälle, desto breiter der Ring. Wenn eine Aktivität zum Beispiel 113 Fälle von 133 Fällen aufweist (etwa 85 %), ist der Ring größer als bei einer Aktivität, die nur in 12 Fällen vorhanden ist (etwa 9 %), die kleinere Wellen aufweisen.

Im nächsten Abschnitt wird die Zeitleistungs-Prozesszuordnung erkundet. Wählen Sie auf der Seite, auf der Sie sich gerade befinden, die Schaltfläche Leistung und dann im Dropdownmenü Durchschnittliche Dauer aus.

Dies ein guter Zeitpunkt, um Ihr Wissen zu testen, da Sie die vorherigen Beschreibungen bereits durchgegangen sind. Wechseln Sie zum folgenden Screenshot, und versuchen Sie, die Attribute der Zeitleistungsprozesskarte zu beschreiben, bevor Sie die folgenden Beschreibungen durchgehen.

Dies beschreibt verschiedene Teile der Zeitleistung-Prozesszuordnung, wobei jede Nummer entspricht nächsten Screenshot entspricht:

  1. Knoten – Ein Knoten stellt eine einzelne Aktivität im Prozess dar.

  2. Zahl an jedem Knoten – Stellt die durchschnittliche Dauer für diese bestimmte Aktivität dar. Im folgenden Beispiel ist die Zahl am Knoten vonDebitorenzahlung überprüfen 2,75. Das bedeutet, dass es durchschnittlich 2,75 Stunden dauert, um diese Aktivität abzuschließen.

  3. Ausgerichtete Pfeillinien – Diese Linien und die Zahlen auf diesen stellen den Flow von einer Aktivität zur nächsten dar. Im folgenden Beispiel dauert es nach dem Schritt Gutschrifteintrag durchschnittlich 9,21 Stunden bis der Schritt Rückerstattung an Debitor gestartet wird.

  4. Rote Ringe – Diese Elemente umgeben die Zahlen an jedem Knoten und stellen die relative Durchschnittsdauer einer Aktivität dar. Je länger die durchschnittliche Dauer einer Aktivität im Vergleich zur Dauer anderer Aktivitäten ist, desto breiter ist der Ring, was Aktivitäten hervorhebt, die die meiste Zeit in Anspruch nehmen.

Registerkarte Variante (DNS)

Mit dem Diagramm Varianten-DNS können Sie verschiedene End-to-End-Pfade Ihres Prozesses vergleichen und genau erkennen, an welchen Stellen sich die Pfade unterscheiden. Die Pfade unterscheiden sich zum Beispiel in Variante 2 und Variante 3 bei Schritt 5. Die Legende auf der Seite des Diagramms zeigt, dass Variante 2 die Aktivität Rechnung genehmigen als fünfte Aktivität anzeigt, während Variante 3 die Aktivität Rechnung ablehnen als fünfte Aktivität aufweist.

Varianten-DNS kann dabei helfen, Pfade in Ihrem Prozess zu identifizieren, die vom idealen oder gewünschten Pfad für Ihr Unternehmen abweichen. Wenn zum Beispiel Variante 1 den idealen Pfad für Ihren Prozess darstellt, folgen nur 51,13 Prozent der Fälle diesem Pfad. Dieses Ergebnis zeigt, dass fast die Hälfte Ihrer Fälle vom gewünschten Pfad abweicht, was darauf hinweisen kann, dass Probleme oder Engpässe aufgetreten sind, die Sie angehen müssen, um Ihre Prozesseffizienz zu verbessern.

In dieser Lerneinheit haben Sie gelernt, in verschiedenen Prozess-Mining-Berichten, die von Power Automate erstellt wurden, zu navigieren und diese zu analysieren. Diese Fähigkeiten sind entscheidend, um Ineffizienzen zu erkennen, die Einhaltung von Vorschriften sicherzustellen und letztendlich Ihren Weg zur Hyperautomatisierung und Prozessexzellenz anzuleiten.