Note
Access to this page requires authorization. You can try signing in or changing directories.
Access to this page requires authorization. You can try changing directories.
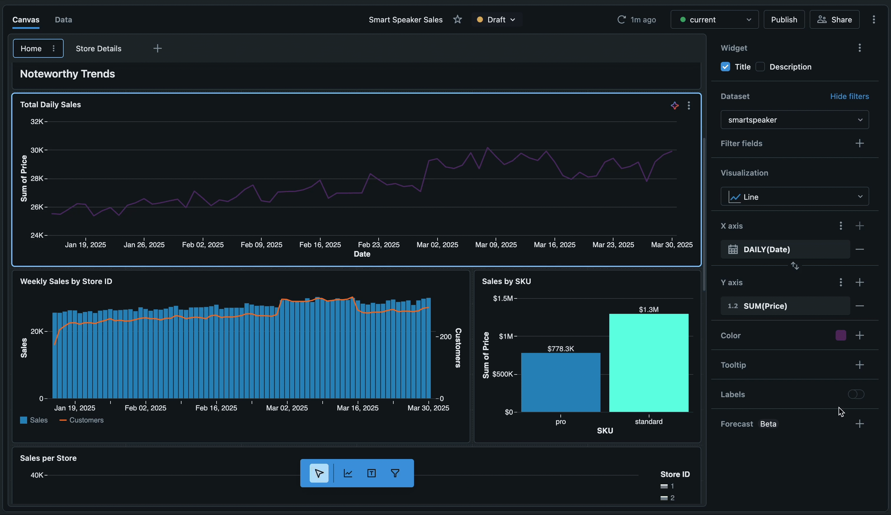
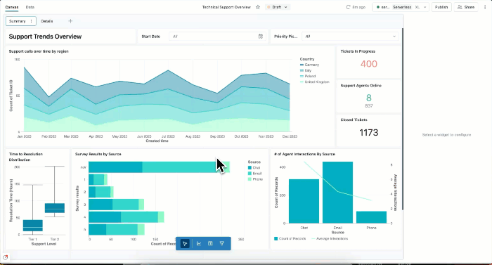
You can use dashboards to build data visualizations and share reports with your team. AI/BI dashboards feature AI-assisted authoring, an enhanced visualization library, and a streamlined configuration experience so that you can quickly transform data into sharable insights. When published, your dashboards can be shared with anyone registered to your Azure Databricks account, even if they don't have access to the workspace.
Author dashboards
| Feature | Description |
|---|---|
| Author dashboards | Learn how to create, view, organize, and delete dashboards. Collaborate on drafts and use keyboard shortcuts for efficient editing. |
| Datasets | Define datasets from tables, views, or custom queries to power your dashboard visualizations. |
| Visualizations | Create charts and visualizations using AI-assisted authoring or manual configuration. Explore visualization types and formatting options. |
| Filters | Apply global, page-level, and widget-level filters to focus on specific data. Use cross-filtering and drill-through for interactive exploration. |
| Custom calculations | Create calculated fields and level-of-detail expressions to analyze your data without modifying the dataset. |
| Dashboard settings | Customize your dashboard's theme, colors, fonts, and locale settings. |
Share and collaborate
| Feature | Description |
|---|---|
| Publish and share dashboards | Publish dashboards with shared or individual data permissions. Share at workspace and account levels. |
| Schedule and subscribe | Set up automated refresh schedules and email or Slack subscriptions for published dashboards. |
| Embed dashboards | Embed published dashboards in external websites and applications using iframes. |
| Genie Spaces | Enable natural language data exploration by publishing Genie Spaces with your dashboards. |
Automate and integrate
| Feature | Description |
|---|---|
| Import and export | Transfer dashboards across workspaces by exporting and importing dashboard files. Edit dashboard files directly for advanced customization. |
| Source control | Use Git integration to version control your dashboards and collaborate with teams. |
| Declarative Automation Bundles | Manage dashboards programmatically using Declarative Automation Bundles for infrastructure-as-code workflows. |
| REST APIs | Automate dashboard creation, management, and sharing using Azure Databricks REST APIs. |
| Lakeflow Jobs | Schedule dashboard updates using Lakeflow Jobs for automated workflow orchestration. |
Monitor usage
| Feature | Description |
|---|---|
| Monitor usage | Track dashboard creation, views, and interactions using audit logs and system tables. |
Next steps
- Get started with tutorials: Follow step-by-step guides to create your first dashboard, use AI-assisted visualizations, and learn advanced techniques. See Dashboard tutorials.
- Explore example dashboards: Clone and customize pre-built dashboards to jump-start your analytics. See Create a dashboard.
- Optimize performance: Learn about caching strategies and optimization techniques for large datasets. See Dataset optimization and caching.
- Review limits: Review numerical limits for dashboards, including page limits and other quotas. See Dashboard limits and Resource limits.
- Connect to your data: Understand how to define datasets and connect to tables, views, and custom queries. See Create and manage dashboard datasets.