Validación de la resistencia de MongoDB durante una actualización del grupo de nodos de Azure Kubernetes Service (AKS)

Con el mismo clúster de MongoDB en Azure Kubernetes Service (AKS) que implementó en el artículo anterior con Locust en ejecución, puede validar la resistencia del clúster de MongoDB durante una actualización del grupo de nodos de AKS.

Actualización del clúster de AKS

En este escenario, actualizará el clúster de AKS a una versión más reciente. La actualización del clúster hace que no esté disponible durante un breve período de tiempo.

  1. Obtenga la versión actual del clúster de AKS mediante el comando az aks show.

    az aks show --resource-group $MY_RESOURCE_GROUP_NAME --name $MY_CLUSTER_NAME --query kubernetesVersion
    

    Ejemplo de resultado:

    "1.30"
    
  2. Compruebe las versiones disponibles para el clúster de AKS mediante el comando az aks get-upgrades y decida a qué versión desea actualizar.

    az aks get-upgrades --resource-group $MY_RESOURCE_GROUP_NAME --name $MY_CLUSTER_NAME --output table
    

    Salida de ejemplo:

    Name     ResourceGroup                     MasterVersion    Upgrades
    -------  --------------------------------  ---------------  --------------
    default  myResourceGroup-rg-australiaeast  1.30.6           1.31.1, 1.31.2
    
  3. Enumere los grupos de nodos del clúster de AKS mediante el comando az aks nodepool list.

    az aks nodepool list --resource-group $MY_RESOURCE_GROUP_NAME --cluster-name $MY_CLUSTER_NAME --output table
    

    Ejemplo de salida:

    Name        OsType    KubernetesVersion    VmSize           Count    MaxPods    ProvisioningState    Mode
    ----------  --------  -------------------  ---------------  -------  ---------  -------------------  ------
    systempool  Linux     1.30                 Standard_DS4_v2  1        30         Succeeded            System
    mongodbpool Linux     1.30                 Standard_DS4_v2  3        30         Succeeded            User
    
  4. Una vez que decida la versión de Kubernetes de destino, primero debe actualizar el plano de control de AKS mediante el comando az aks upgrade. En este ejemplo, se actualiza a la versión 1.31.1 de Kubernetes.

    az aks upgrade --resource-group $MY_RESOURCE_GROUP_NAME --name $MY_CLUSTER_NAME --kubernetes-version 1.31.1 --control-plane-only --yes
    

    Recorte de pantalla de una página web que muestra el panel de prueba de Locust al actualizar el plano de control.

  5. Actualice el grupo de nodos de mongodbpool a la versión más reciente mediante el comando az aks nodepool upgrade. Asegúrese de que Locust del artículo anterior sigue ejecutándose para que pueda validar la resistencia del clúster de MongoDB durante la actualización del grupo de nodos de AKS.

    az aks nodepool upgrade --resource-group $MY_RESOURCE_GROUP_NAME --cluster-name $MY_CLUSTER_NAME --name mongodbpool --kubernetes-version 1.31.1 --yes
    

    Este comando tarda algún tiempo en completarse. Durante este tiempo, los nodos del clúster de AKS no están disponibles a medida que se actualizan a la versión más reciente. Sin embargo, el clúster de MongoDB sigue atendiendo las solicitudes sin ninguna interrupción.

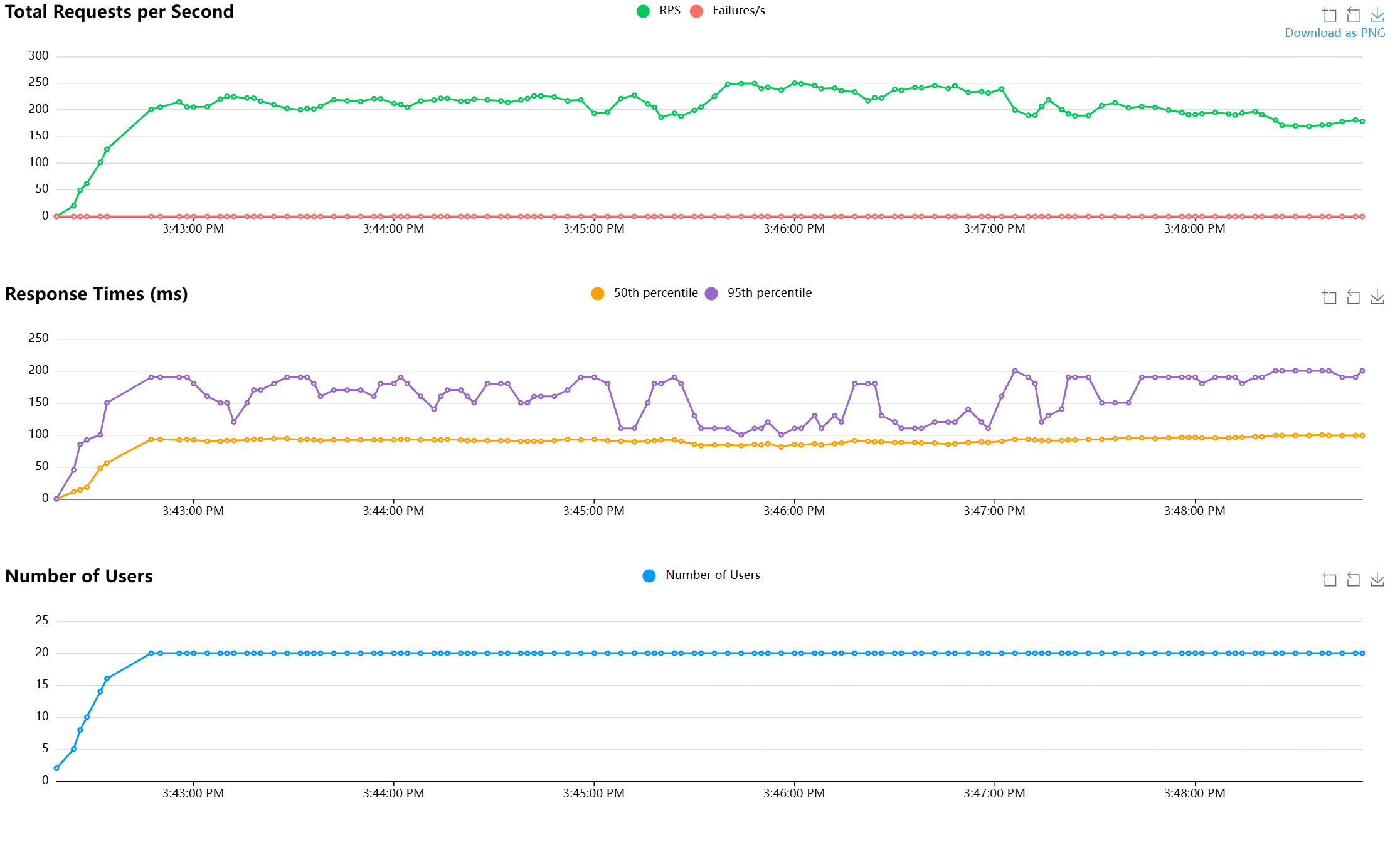
  6. Compruebe que el clúster de MongoDB sigue atendiendo solicitudes comprobando el panel de Locust y el panel de Mongo Express.

    Recorte de pantalla de una página web que muestra el panel de prueba de Locust cuando se actualiza el clúster.

  7. Una vez completada la actualización, puede comprobar la versión de Kubernetes del grupo de nodos de mongodbpool mediante el comando az aks nodepool list.

    az aks nodepool list --resource-group $MY_RESOURCE_GROUP_NAME --cluster-name $MY_CLUSTER_NAME --output table
    

    Ejemplo de resultado:

    Name        OsType    KubernetesVersion    VmSize           Count    MaxPods    ProvisioningState    Mode
    ----------  --------  -------------------  ---------------  -------  ---------  -------------------  ------
    systempool  Linux     1.30                 Standard_DS4_v2  1        30         Succeeded            System
    mongodbpool Linux     1.31.1               Standard_DS4_v2  3        30         Succeeded            User
    

Paso siguiente