Introducción

Completado

Este módulo presenta las capacidades mejoradas de la combinación de Microsoft Power BI y Microsoft Power Automate Process Mining. Abarca los aspectos básicos sobre cómo incorporar los datos de minería de procesos a Power BI para generar informes flexibles y dinámicos. Power Automate Process Mining le ofrece un método avanzado para descubrir las complejidades de sus procesos de negocio, y le ayuda a identificar cuellos de botella y a descubrir oportunidades para mejorar. El análisis y la visualización en Power BI es el contexto ideal para transformar los datos en información procesable.

Motivos para utilizar Power BI con Power Automate Process Mining

Power Automate Process Mining incluye un informe de Power BI integrado con un mapa de proceso detallado, KPI prediseñados, filtros y visualizaciones para ayudarlo a comprender su proceso. Sin embargo, este informe no se puede personalizar ni ampliar, y solo incluye datos ingeridos a través de Power Automate Process Mining.

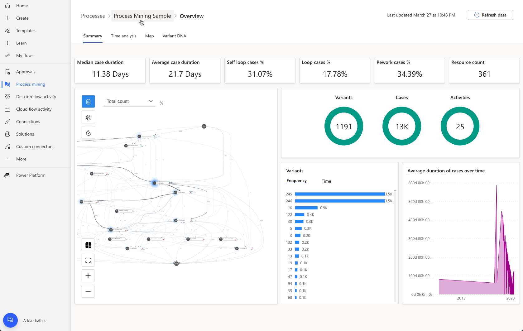
Al conectarse a su propio espacio de trabajo prémium de Power BI, puede usar una mayor capacidad para analizar procesos con muchos más datos. Además, puede personalizar el aspecto y el comportamiento, incluir más orígenes de datos, ampliar el modelo de datos y crear otros informes. La siguiente imagen muestra un ejemplo de informe personalizado que se ha diseñado para proporcionar detalles sobre un proceso de aprobación de liquidación específico.

La siguiente imagen es otro ejemplo: un informe de cumplimiento. Revise ambos informes. Como puede ver, presentan los datos del análisis de minería de procesos de un modo distinto al empleado en la minería de procesos, a fin de que los usuarios empresariales típicos puedan entenderlos sin necesidad de ser expertos.

Personalizar los informes de minería de procesos es un método muy potente para analizar con mayor detalle los datos creados por la minería de procesos y para proporcionar información de negocio valiosa para la organización.

Cómo usar Power BI con Power Automate Process Mining

Estos son algunos de los pasos generales necesarios para usar Power BI a fin de ampliar las funciones de generación de informes de minería de procesos en Power Automate:

  1. Configure un espacio de trabajo de Power BI con capacidad Premium.

  2. Conecte su proceso al espacio de trabajo y cargue su análisis de procesos en Power BI.

  3. Personalice el modelo de datos y los informes en el espacio de trabajo de Power BI.

Para obtener instrucciones detalladas sobre cómo configurar el espacio de trabajo de Power BI y el análisis del proceso de carga en Power BI, vaya a Personalizar un informe con su propio espacio de trabajo de Power BI: Power Automate | Microsoft Learn.