Ejercicio: Inspeccionar y preparar datos
Su tarea para este ejercicio es crear un nuevo proyecto de minería de procesos a partir de un conjunto de datos que recibe en formato CSV.
En este ejercicio, revisará los datos, comprobará que los campos obligatorios estén incluidos en el conjunto de datos, identificará qué otras columnas usar en su minería de procesos y, a continuación, cargará el conjunto de datos.
Objetivos
Sus objetivos para este ejercicio son los siguientes:
Revisar y preparar datos.
Comprobar que los campos obligatorios estén incluidos en el conjunto de datos.
Crear el proceso y cargar los datos.
Asignar atributos.
Guardar datos para su análisis.
Campos obligatorios
Para que la minería de procesos analice sus registros de eventos, debe tener los siguientes campos: Case ID, Activity y Event Start.
Preparar y cargar datos
Recibe un conjunto de datos en formato CSV. Desea revisar los datos, asegurarse de que todos los campos obligatorios estén incluidos en el conjunto de datos y, a continuación, crear el proceso.
Pasos generales
Intente llevar a cabo los siguientes pasos generales para completar este ejercicio. Si se queda atascado, vaya a la sección paso a paso y siga esas instrucciones en su lugar.
Abra el conjunto de datos y compruébelo.
Si es necesario, convierta los datos a un formato que sea fácilmente legible.
Comprobar que todas las columnas obligatorias están incluidas en los datos.
Identificar las columnas que se asignarán para la minería de procesos.
Guardar los datos en el formato correcto.
Crear el proceso y cargar los datos.
Asignar atributos.
Paso a paso
Esta sección proporciona una orientación más detallada para los pasos generales anteriores.
Tarea: Inspeccionar los datos
La primera tarea consiste en inspeccionar los datos; para ello, siga estos pasos:
Encuentre y abra el archivo AP_EV_LAB_Inspect.csv.
Los datos del archivo deberían parecerse a la siguiente imagen.
Nota
Una barra vertical (|) separa los datos, lo que dificulta su lectura. Utilice la característica Texto a columnas de Microsoft Excel para que los datos resulten más fáciles de leer.
Seleccione la pestaña Datos.
Todos los datos de cada fila se encuentran en una celda. Seleccione todas las filas, incluido el encabezado, y luego seleccione el botón Texto a columnas.
Seleccione Delimitado y, a continuación, Siguiente.
Seleccione Otro, escriba un carácter de barra vertical (|) y luego seleccione Siguiente.
Seleccione Finalizar.
Los datos ahora deberían ser más sencillos de leer.
Tarea: Identificar columnas y guardar el conjunto de datos
Para que Process Mining de Power Automate analice sus registros de eventos, debe tener los siguientes campos: Case ID, Activity Name y Timestamp.
Identifique los campos obligatorios.
Identifique otros campos que quiera asignar para minería de procesos.
También puede tomar notas sobre qué campos utilizar. Después de terminar de inspeccionar los datos, seleccione Archivo > Guardar como.
Guarde el archivo como CSV y luego asígnele un nombre adecuado.
Cierre el archivo.
Tarea 3: Crear el proceso
Para crear el proceso, siga estos pasos:
Vaya a Microsoft Power Automate y seleccione el entorno correcto.
Seleccione Minería de procesos en el panel izquierdo y, a continuación + Empezar aquí.
Escriba Mi primera minería para el Nombre de proceso, y seleccione Importar datos para el Origen de datos y, a continuación, Flujo de datos y Continuar.
Seleccione Omitir si el sistema le solicita que agregue el espacio de trabajo de Power BI.
Seleccione Texto o CSV como origen de datos.
Seleccione Cargar archivo y, a continuación, el botón Examinar.
Seleccione el archivo CSV que ha creado y Abrir.
Si no ha iniciado sesión, seleccione el botón Iniciar sesión y proporcione sus credenciales.
Seleccione Siguiente.
Debería aparecer una vista previa de los datos. Seleccione Siguiente.
El sistema debería llevarlo a la fase Transformar. Deje todas los demás ajustes como predeterminados y luego seleccione Siguiente.
Debería avanzar a la fase de asignación. Primero, asigne los campos obligatorios, como se muestra en la siguiente tabla.
Nombre de atributo Tipo de atributo Tipo de datos del atributo Case ID Case ID Texto Activity Activity Texto Timestamp Event Start Fecha y hora Asigne cualquier otro campo que desee incluir. Para este ejercicio, asignará todos los campos.
Asigne el resto de los campos como se muestra en la siguiente tabla.
Nombre de atributo Tipo de atributo Tipo de datos del atributo Resource Resource Text Resource Name Event Level Attribute Text Vendor Case Level Attribute (first event) Text Automation Case Level Attribute (first event) Text Paid on Time Case Level Attribute (first event) Text Reason for Rejection Case Level Attribute (first event) Text Cash Discount % Case Level Attribute (first event) Numérico Cash Discount Value Financial per Case (first event) Numérico Invoice Value Financial per Case (first event) Numérico Business Unit Case Level Attribute (first event) Texto Region Case Level Attribute (first event) Texto Después de asignar los campos, seleccione Guardar y analizar.
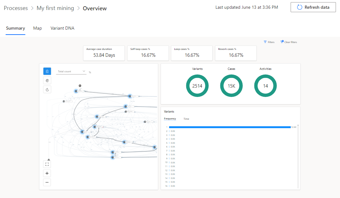
Espere a que finalice el análisis. Este proceso podría tardar unos minutos.
Una vez finalizado el análisis, la información general del proceso debería parecerse a la siguiente imagen.
Tarea: Revisar el informe de validación
La última tarea es revisar el informe de validación siguiendo estos pasos:
En la parte superior de la información general, busque la notificación del informe de validación de datos y luego seleccione Obtener informe de validación de datos.
Abra el informe de validación de datos descargado.
De manera predeterminada, el informe muestra un resumen de validación. En la siguiente imagen se muestra un resumen que muestra el campo Reason for Rejection en el que se indica un valor del 99 % de los registros ya contenidos o que tenían valores reemplazados por el valor predeterminado.
Seleccione Expandir todo.
El informe debería expandirse y mostrar todas las columnas. Los campos que ocasionan los problemas de validación deben mostrarse con un color de fondo diferente.
Después de revisar el error de validaciones, podrá decidir si realizar correcciones y volver a carga los datos o no.
Cierre el informe de validación de datos.























