Utilisation de l’évaluation : guide complet de l’évaluation des applications avec la modernisation de GitHub Copilot pour Java

Ce guide complet couvre les fonctionnalités d’évaluation avancées de la modernisation de GitHub Copilot pour vous aider à optimiser la valeur de votre processus d’évaluation de la modernisation des applications.

L’évaluation des applications est une première étape essentielle de votre parcours de modernisation. Cet article décrit le flux de travail d’évaluation complet pour vous aider à travailler efficacement avec les rapports d’évaluation, à configurer des évaluations pour différents scénarios et à gérer les données d’évaluation tout au long de votre processus de modernisation.

Les fonctionnalités clés sont les suivantes :

  • Plusieurs rapports par exécution : chaque exécution d’évaluation génère un rapport indépendant. Vous pouvez accéder aux rapports précédents à partir de la liste des rapports, afin de suivre l’historique des évaluations et de comparer les résultats au fil du temps.
  • Deux entrées d’évaluation à des fins différentes : la modernisation de GitHub Copilot offre deux façons de démarrer une évaluation :
    • Évaluation recommandée : démarrez rapidement une évaluation en sélectionnant parmi les domaines recommandés sans configuration manuelle.
    • Évaluation personnalisée : configurez des propriétés d’évaluation spécifiques pour adapter l’analyse à vos besoins exacts.

L’évaluation recommandée offre un moyen simplifié de démarrer une évaluation sans configuration manuelle. Cette approche est idéale lorsque vous souhaitez évaluer rapidement la préparation de votre application pour les scénarios de migration courants.

Pour exécuter une évaluation recommandée, procédez comme suit :

  1. Sélectionnez Démarrer l’évaluation ou ouvrir le tableau de bord Évaluation dans la section DÉMARRAGE RAPIDE du volet de modernisation de GitHub Copilot.
  2. Sélectionnez Évaluation recommandée.
  3. Sélectionnez les domaines que vous souhaitez évaluer dans la liste des options recommandées. Chaque domaine représente un scénario de migration courant avec des paramètres préconfigurés.
  4. Sélectionnez OK pour démarrer l’évaluation.

Capture d’écran de Visual Studio Code montrant l’interface d’évaluation recommandée de modernisation GitHub Copilot avec les options de sélection de domaine.

Une fois l’évaluation terminée, le processus génère un nouveau rapport et l’ajoute à la liste des rapports. Vous pouvez afficher le rapport en le sélectionnant dans la liste.

Évaluation personnalisée

L’évaluation personnalisée vous permet d’adapter l’analyse d’évaluation à vos besoins de migration spécifiques. Utilisez cette approche lorsque vous avez besoin d’un contrôle précis sur la configuration de l’évaluation.

Pour configurer et exécuter une évaluation personnalisée, procédez comme suit :

  1. Sélectionnez Démarrer l’évaluation ou ouvrir le tableau de bord Évaluation dans la section DÉMARRAGE RAPIDE du volet de modernisation de GitHub Copilot.
  2. Sélectionnez Évaluation personnalisée.
  3. Configurez les propriétés d’évaluation comme décrit dans la section suivante.
  4. Sélectionnez Exécuter pour démarrer l’évaluation.

Capture d’écran de Visual Studio Code montrant le volet Évaluation de la modernisation de GitHub Copilot avec le bouton Évaluation personnalisée mis en surbrillance.

Capture d’écran de Visual Studio Code montrant le volet Évaluation de modernisation de GitHub Copilot avec les propriétés Custom Assessment.

Propriétés de configuration

Le formulaire de configuration d’évaluation personnalisée se compose de paramètres généraux et de paramètres spécifiques au domaine. Le formulaire affiche les paramètres spécifiques au domaine en fonction des domaines d’évaluation que vous sélectionnez.

Général : Domaines d’évaluation

Sélectionnez un ou plusieurs domaines à inclure dans l’évaluation. Le temps d’évaluation dépend de la sélection du domaine et de la taille de l’application.

Domain Descriptif
Mise à niveau Java Identifiez les piles d’applications obsolètes et obtenez des recommandations de mise à niveau.
Préparation du cloud Évaluez la préparation de votre application pour Azure, avec des conseils de migration actionnables.
Sécurité Analysez votre code pour détecter les problèmes de sécurité à l’aide des instructions ISO 5055, avec des correctifs recommandés.

Général : Couverture de l’analyse

Sélectionnez ce que l’évaluation doit analyser.

Valeur Descriptif
Problème uniquement Analysez le code source pour détecter les problèmes.
Problèmes & Technologies Analysez le code source pour détecter les problèmes et identifier les technologies utilisées.
Problèmes, technologies et dépendances Analysez le code source pour détecter les problèmes, identifier les technologies utilisées et mapper les dépendances.

Mise à niveau Java : Runtime cible

Le formulaire affiche ce paramètre lorsque vous sélectionnez le domaine de mise à niveau Java . Sélectionnez un JDK cible pour analyser les dépendances et la pile d’applications obsolète.

Valeur Descriptif
OpenJDK 21 Meilleures pratiques pour la migration vers OpenJDK 21. (Conseillé)
OpenJDK 17 Bonnes pratiques pour la migration vers OpenJDK 17.
OpenJDK 11 Bonnes pratiques pour la migration vers OpenJDK 11.

Préparation du cloud : Services de calcul cibles

Le formulaire affiche ce paramètre lorsque vous sélectionnez le domaine Cloud Readiness . Sélectionnez les services de calcul Azure cibles pour migrer votre application. Choisissez plusieurs cibles si vous n’avez pas choisi celle à utiliser. Vous pouvez ensuite comparer les cibles sur le rapport d’évaluation.

Valeur Descriptif
Azure App Service Meilleures pratiques de déploiement d’une application sur Azure App Service.
Azure Kubernetes Service (AKS) Meilleures pratiques de déploiement d’une application sur Azure Kubernetes Service.
Azure Container Apps (ACA) Meilleures pratiques de déploiement d’une application sur Azure Container Apps.

Préparation du cloud : système d’exploitation cible

Le formulaire affiche ce paramètre lorsque vous sélectionnez le domaine Cloud Readiness . Sélectionnez les systèmes d’exploitation cibles sur utilisant les applications.

Valeur Descriptif
Linux Bonnes pratiques pour la migration d’applications vers la plateforme Linux.
Windows Bonnes pratiques pour la migration d’applications vers la plateforme Windows.

Préparation du cloud : conteneurisation

Le formulaire affiche ce paramètre lorsque vous sélectionnez le domaine Cloud Readiness . Permet d’analyser les problèmes qui doivent être résolus pour conteneuriser votre application.

Valeur Descriptif
Activer la conteneurisation Meilleures pratiques pour la conteneurisation d’applications.

Examples

Les exemples suivants décrivent certains scénarios de configuration courants :

  • Exemple 1 : Vous souhaitez migrer vos applications vers AKS en tant que conteneurs Linux et comprendre les problèmes à résoudre. Utilisez la configuration suivante :

    • Domaines d’évaluation : Sélectionner la préparation du cloud
    • Couverture de l’analyse : sélectionner le problème uniquement
    • Services de calcul cibles : Sélectionner Azure Kubernetes Service (AKS)
    • Système d’exploitation cible : sélectionner Linux
    • Conteneurisation : sélectionner Activer la conteneurisation
  • Exemple 2 : Vous souhaitez migrer vos applications vers App Service Linux et comprendre quels problèmes doivent être résolus. Utilisez la configuration suivante :

    • Domaines d’évaluation : Sélectionner la préparation du cloud
    • Couverture de l’analyse : sélectionner le problème uniquement
    • Services de calcul cibles : Sélectionner Azure App Service
    • Système d’exploitation cible : sélectionner Linux
  • Exemple 3 : Vous souhaitez moderniser vos applications avec JDK 21 et comprendre les problèmes à résoudre. Utilisez la configuration suivante :

    • Domaines d’évaluation : Sélectionner la mise à niveau Java
    • Couverture de l’analyse : sélectionner le problème uniquement
    • Runtime cible : sélectionner OpenJDK 21

Une fois l’outil terminé l’évaluation, il génère un nouveau rapport et l’ajoute à la liste des rapports. Le tableau de bord interactif s’ouvre automatiquement, fournissant des résultats d’analyse complets. Après avoir configuré plusieurs cibles de service Azure, vous pouvez facilement basculer entre eux pour comparer les approches de migration et afficher des recommandations spécifiques au service.

Capture d’écran de Visual Studio Code montrant le tableau de bord d’évaluation de la modernisation de GitHub Copilot avec les options de sélection cible du service Azure.

Interpréter le rapport d’évaluation

Le rapport d’évaluation fournit des résultats d’analyse complets pour vous aider à comprendre la préparation de votre application pour la migration et la modernisation d’Azure. Cette section vous guide tout au long de la structure de rapport et vous aide à interpréter les résultats afin de prendre des décisions de migration éclairées.

Vue d’ensemble de la structure de rapport

Le rapport d’évaluation se compose de plusieurs sections clés :

  • Informations sur l’application : informations de base sur votre application, notamment la version Java, les frameworks, les outils de génération et la structure de projet.
  • Résumé du problème : vue d’ensemble des problèmes de migration classés par domaine avec des pourcentages de criticité.
  • Analyse détaillée : Le rapport détaillé est organisé en quatre sous-sections suivantes.
    • Problèmes : fournit un résumé concis de tous les problèmes qui nécessitent une attention particulière.
    • Dépendances : affiche toutes les dépendances empaquetées Java trouvées dans l’application.
    • Technologies : affiche toutes les bibliothèques incorporées regroupées par fonctionnalité, ce qui vous permet d’afficher rapidement les technologies utilisées dans l’application.
    • Insights : affiche les détails et les informations des fichiers pour vous aider à comprendre les technologies détectées.

Capture d’écran de Visual Studio Code montrant le tableau de bord du rapport d’évaluation de la modernisation de GitHub Copilot.

Problèmes

Accédez à cette partie en sélectionnant l’onglet Problèmes . Cet onglet fournit une liste de problèmes classés pour différents aspects de Cloud Readiness, de mise à niveau java et de sécurité que vous devez résoudre pour migrer correctement l’application vers Azure. Les tableaux suivants décrivent les valeurs Domaine et Critique :

Domain Descriptif
Mise à niveau Java Identifiez les piles d’applications obsolètes et obtenez des recommandations de mise à niveau.
Préparation du cloud Évaluez la préparation de votre application pour Azure, avec des conseils de migration actionnables.
Sécurité Analysez votre code pour détecter les problèmes de sécurité à l’aide des instructions ISO 5055, avec des correctifs recommandés.
Criticité Descriptif
Obligatoire Problèmes que vous devez résoudre pour la migration vers Azure.
Potentiel Problèmes susceptibles d’avoir un impact sur la migration et d’avoir besoin d’un examen.
Optionnel Problèmes à faible impact. Les corriger est recommandé mais facultatif.

Capture d’écran de Visual Studio Code montrant la liste des problèmes de rapport d’évaluation de modernisation de GitHub Copilot.

Pour plus d’informations, développez chaque problème signalé en sélectionnant le titre. Le rapport fournit les informations suivantes :

  • Liste des fichiers où les incidents se sont produits, ainsi que le nombre de lignes de code affectées. Si le fichier est un fichier source Java, la sélection du numéro de ligne de fichier vous dirige vers le rapport source correspondant.
  • Description détaillée du problème. Cette description décrit le problème, fournit toutes les solutions connues et fait référence à la documentation de prise en charge concernant le problème ou la résolution.

Capture d’écran de Visual Studio Code montrant les détails du rapport d’évaluation de la modernisation de GitHub Copilot.

Dépendances

Accédez à cette partie en sélectionnant l’onglet Dépendances . Cet onglet affiche toutes les dépendances empaquetées Java trouvées dans l’application.

Capture d’écran de Visual Studio Code montrant la liste des dépendances du rapport d’évaluation de la modernisation de GitHub Copilot.

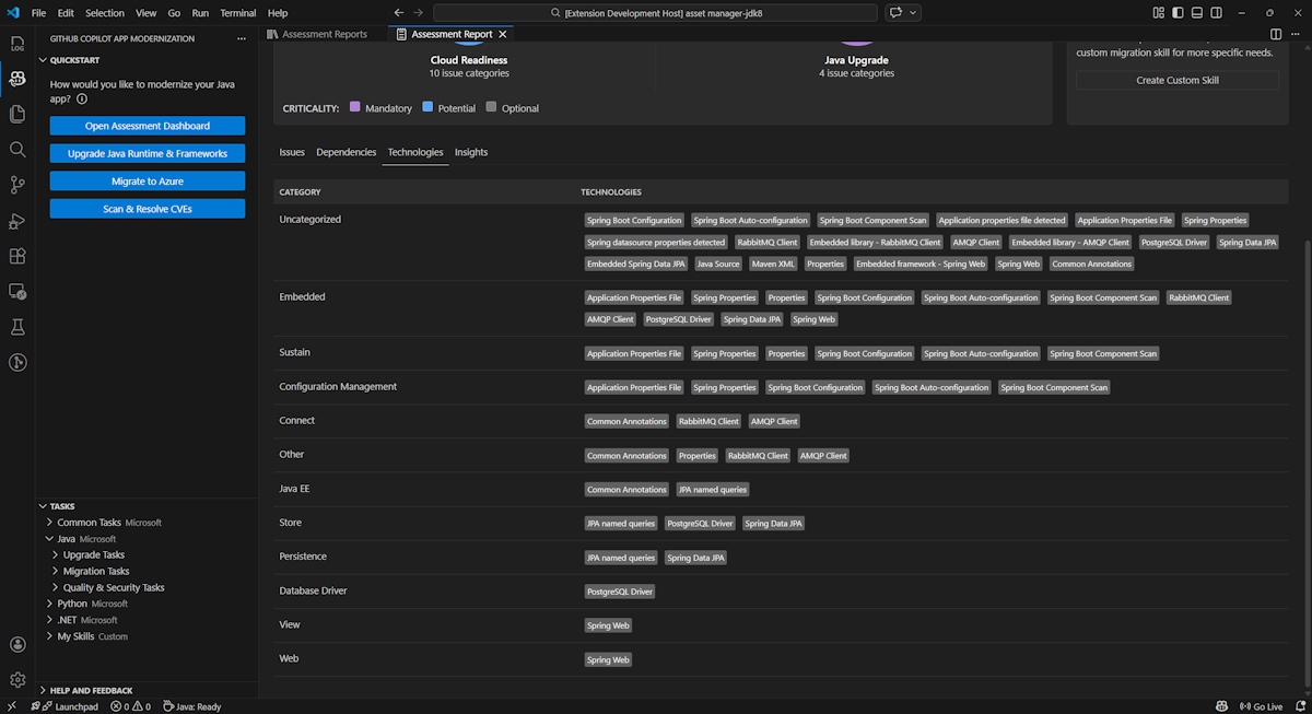
Technologies

Accédez à cette partie en sélectionnant l’onglet Technologies . Cet onglet répertorie les occurrences des technologies, regroupées par fonction, dans l’application analysée. Ce rapport fournit une vue d’ensemble des technologies trouvées dans l’application et est conçu pour vous aider à comprendre rapidement l’objectif de chaque application.

Capture d’écran de Visual Studio Code montrant la liste des technologies de rapport d’évaluation de la modernisation de GitHub Copilot.

Insights

Accédez à cette partie en sélectionnant l’onglet Insights . Il affiche les détails et les informations du fichier pour vous aider à comprendre les technologies détectées.

Capture d’écran de Visual Studio Code montrant la liste des insights sur l’évaluation de la modernisation de GitHub Copilot.

Utiliser des rapports d’évaluation

La gestion efficace des rapports permet la collaboration, gère l’historique des évaluations et s’intègre aux flux de travail existants. Chaque exécution d’évaluation génère un rapport indépendant dans la liste des rapports, et vous pouvez importer, exporter ou supprimer des rapports individuels en fonction des besoins.

Rapport d’évaluation d’importation

Outre l’exécution de l’évaluation directement dans la modernisation de GitHub Copilot, vous pouvez également importer des rapports d’évaluation. Les rapports peuvent provenir des résultats de l’interface CLI AppCAT , par report.jsonexemple, d’un rapport exporté de modernisation GitHub Copilot ou d’un fichier de contexte d’application de Dr. Migrate.

Pour importer un rapport d’évaluation dans la modernisation de GitHub Copilot, sélectionnez Importer dans la page rapports d’évaluation, ou appuyez sur Ctrl+Maj+P , puis recherchez le rapport d’évaluation d’importation.

Capture d’écran de Visual Studio Code montrant l’interface d’importation du rapport d’évaluation de modernisation GitHub Copilot.

Exporter le rapport d’évaluation

Dans le tableau de bord d’évaluation, vous pouvez afficher les problèmes détectés par l’évaluation et choisir la solution de migration pour déterminer la décision. Vous pouvez exporter le rapport et le partager avec d’autres personnes. Si vous exportez le rapport, d’autres personnes n’ont pas besoin d’exécuter l’évaluation par eux-mêmes et peuvent importer le rapport et afficher directement la décision d’évaluation et de migration.

Pour exporter un rapport d’évaluation à partir de la modernisation de GitHub Copilot, sélectionnez le bouton ... (plus d’actions) dans le rapport cible dans la liste de rapports, puis sélectionnez Exporter.

Capture d’écran de Visual Studio Code montrant les options et l’interface d’exportation du rapport d’évaluation de modernisation GitHub Copilot.

Supprimer le rapport d’évaluation

Si vous n’avez plus besoin d’un rapport, vous pouvez le supprimer de la liste des rapports.

Pour supprimer un rapport d’évaluation, sélectionnez le bouton ... (plus d’actions) dans le rapport cible dans la liste des rapports, puis sélectionnez Supprimer.

Capture d’écran de Visual Studio Code montrant la modernisation de GitHub Copilot supprimer un rapport d’évaluation.

Configurer avant l’exécution de l’évaluation

Avant d’exécuter l’évaluation, configurez-la en sélectionnant Configurer l’évaluation dans le volet Évaluation de la modernisation de GitHub Copilot.

Capture d’écran montrant le volet Évaluation de la modernisation de GitHub Copilot avec le bouton Configurer l’évaluation mis en surbrillance.

Propriétés de configuration

Actuellement, vous pouvez configurer les propriétés et targetcapabilityos les modepropriétés de l’évaluation.

Par défaut, l’évaluation s’exécute avec Azure Kubernetes Service (AKS), Azure App Service et Azure Container Apps (ACA) comme cibles de service.

  • target: le service de calcul Azure sur lequel exécuter les applications. Choisissez plusieurs cibles si vous n’avez pas choisi celle à utiliser. Vous pouvez ensuite comparer les cibles sur le rapport d’évaluation.

    Valeur Descriptif
    azure-aks Meilleures pratiques de déploiement d’une application sur Azure Kubernetes Service.
    azure-appservice Meilleures pratiques de déploiement d’une application sur Azure App Service.
    azure-container-apps Meilleures pratiques de déploiement d’une application sur Azure Container Apps.
  • capability: technologie cible pour moderniser les applications vers.

    Valeur Descriptif
    containerization Meilleures pratiques pour la conteneurisation d’applications.
    openjdk11 Bonnes pratiques pour la migration vers OpenJDK 11.
    openjdk17 Bonnes pratiques pour la migration vers OpenJDK 17.
    openjdk21 Meilleures pratiques pour la migration vers OpenJDK 21.
  • os: le système d’exploitation cible sur lequel exécuter les applications.

    Valeur Descriptif
    linux Bonnes pratiques pour la migration d’applications vers la plateforme Linux.
    windows Bonnes pratiques pour la migration d’applications vers la plateforme Windows.
  • mode: mode d’analyse.

    Valeur Descriptif
    issue-only Analysez le code source pour détecter uniquement les problèmes.
    source-only Analysez le code source pour détecter les problèmes et les technologies utilisées.
    full Analysez le code source pour détecter les problèmes et les technologies utilisées et répertorier les dépendances.

Examples

Les exemples suivants décrivent certaines configurations :

  • Exemple 1 : Vous souhaitez migrer vos applications vers AKS en tant que conteneurs Linux et comprendre les problèmes à résoudre. Utilisez la configuration suivante :

    appcat:
    - target:
        - azure-aks
      os:
        - linux
      mode: issue-only
    
  • Exemple 2 : Vous souhaitez migrer vos applications vers App Service Linux et comprendre quels problèmes doivent être résolus. Utilisez la configuration suivante :

    appcat:
    - target:
        - azure-appservice
      os:
        - linux
      mode: issue-only
    
  • Exemple 3 : Vous souhaitez moderniser vos applications en JDK21 et comprendre les problèmes à résoudre. Utilisez la configuration suivante :

    appcat:
    - capability:
        - openjdk21
      mode: issue-only
    

Une fois l’outil exécuté une évaluation, il ouvre automatiquement le tableau de bord interactif, qui fournit des résultats d’analyse complets.

Interpréter le rapport d’évaluation

Le rapport d’évaluation fournit des résultats d’analyse complets pour vous aider à comprendre la préparation de votre application pour la migration et la modernisation d’Azure. Cette section vous guide tout au long de la structure de rapport et vous aide à interpréter les résultats pour prendre des décisions de migration éclairées.

Vue d’ensemble de la structure de rapport

Le rapport d’évaluation se compose de plusieurs sections clés :

  • Informations sur l’application : informations de base sur votre application, notamment la version Java, les frameworks, les outils de génération, la structure de projet et le service Azure cible.
  • Résumé du problème : vue d’ensemble des problèmes de migration classés par domaine avec des pourcentages de criticité.
  • Analyse détaillée : Le rapport détaillé est organisé en quatre sous-sections suivantes.
    • Problèmes : fournit un résumé concis de tous les problèmes qui nécessitent une attention particulière.
    • Dépendances : affiche toutes les dépendances empaquetées Java trouvées dans l’application.
    • Technologies : affiche toutes les bibliothèques incorporées regroupées par fonctionnalité, ce qui vous permet d’afficher rapidement les technologies utilisées dans l’application.
    • Insights : affiche les détails et les informations des fichiers pour vous aider à comprendre les technologies détectées.

Capture d’écran montrant le tableau de bord du rapport d’évaluation de modernisation de GitHub Copilot.

Problèmes

Accédez à cette partie en sélectionnant l’onglet Problèmes . Cet onglet fournit une liste de problèmes classés pour différents aspects de la préparation du cloud et de la mise à niveau Java que vous devez résoudre pour migrer correctement l’application vers Azure. Les tableaux suivants décrivent les valeurs Domaine et Critique :

Domain Descriptif
Préparation du cloud Évalue les dépendances d’application pour suggérer des services Azure et garantir la préparation native du cloud.
Mise à niveau Java Identifie les problèmes JDK et d’infrastructure pour la mise à niveau de version.
Criticité Descriptif
Obligatoire Problèmes que vous devez résoudre pour la migration vers Azure.
Potentiel Problèmes susceptibles d’avoir un impact sur la migration et d’avoir besoin d’un examen.
Optionnel Problèmes à faible impact. Les corriger est recommandé mais facultatif.

Capture d’écran montrant la liste des problèmes de rapport d’évaluation de modernisation de GitHub Copilot.

Pour plus d’informations, développez chaque problème signalé en sélectionnant le titre. Le rapport fournit les informations suivantes :

  • Liste des fichiers où les incidents se sont produits, ainsi que le nombre de lignes de code affectées. Si le fichier est un fichier source Java, la sélection du numéro de ligne de fichier vous dirige vers le rapport source correspondant.
  • Description détaillée du problème. Cette description décrit le problème, fournit toutes les solutions connues et fait référence à la documentation de prise en charge concernant le problème ou la résolution.

Capture d’écran montrant les détails du rapport d’évaluation de modernisation GitHub Copilot.

Dépendances

Accédez à cette partie en sélectionnant l’onglet Dépendances . Cet onglet affiche toutes les dépendances empaquetées Java trouvées dans l’application.

Capture d’écran montrant la liste des dépendances du rapport d’évaluation de modernisation GitHub Copilot.

Technologies

Accédez à cette partie en sélectionnant l’onglet Technologies . Cet onglet répertorie les occurrences des technologies, regroupées par fonction, dans l’application analysée. Ce rapport fournit une vue d’ensemble des technologies trouvées dans l’application et est conçu pour vous aider à comprendre rapidement l’objectif de chaque application.

Capture d’écran montrant la liste des technologies de rapport de modernisation gitHub Copilot.

Insights

Accédez à cette partie en sélectionnant l’onglet Insights . Affiche les détails et les informations du fichier pour vous aider à comprendre les technologies détectées.

Capture d’écran montrant la liste des insights sur l’évaluation de la modernisation de GitHub Copilot.

Supprimer le rapport d’évaluation

Si vous ne souhaitez plus que le rapport, vous pouvez le supprimer.

Pour supprimer un rapport d’évaluation, cliquez avec le bouton droit sur Rapport d’évaluation , puis sélectionnez Supprimer.

Capture d’écran montrant la modernisation de GitHub Copilot supprimer un rapport d’évaluation.

Étape suivante

Démarrage rapide : créer et appliquer vos propres compétences