Infrastructure de test en mode silencieux

L’objectif de ce document est de fournir aux équipes techniques qui gèrent les plateformes de diffusion web d’entreprise des instructions sur la façon d’utiliser l’outil microsoft eCDN Silent Testing pour auditer leurs réseaux d’entreprise en préparation des événements réels.

L’infrastructure microsoft eCDN Silent Testing permet d’exécuter facilement des simulations sur plusieurs appareils afin d’émuler et d’examiner le comportement d’un réseau donné sous la charge d’un événement vidéo.

Un test silencieux est une session vidéo réelle qui s’exécute en arrière-plan (désactivé) sur un appareil de l’utilisateur final. L’utilisateur peut continuer à travailler sur son ordinateur sans savoir que le test est en cours d’exécution, bien qu’un ralentissement de la connectivité réseau en fonction de la bande passante de la vidéo puisse se produire.

Remarque

Le contenu des événements simulés du test silencieux est hébergé sur le domaine Microsoft eCDN. Par conséquent, le test silencieux ne doit pas être utilisé comme un test holistique pour les mairies ou tout autre produit d’événement en direct.

L’infrastructure comprend trois composants principaux :

  • Appareils de l’exécuteur
  • Tableau de bord de gestion
  • Analyse

Ces composants sont expliqués un par un dans les sections suivantes.

Appareils d’exécuteur

Chaque appareil qui se connecte à l’infrastructure est considéré comme un « exécuteur ». Chaque exécuteur simule une visionneuse unique et communique avec le back-end de Microsoft eCDN pour obtenir des instructions sur le test à exécuter. La plupart du temps, aucun test n’est en cours d’exécution, auquel cas l’exécuteur attend inactif jusqu’au démarrage d’un test. Au lieu de déployer une application d’agent désignée sur chaque ordinateur pour agir en tant qu’exécuteur, Microsoft eCDN tire parti des logiciels existants couramment installés sur les ordinateurs des utilisateurs finaux pour lancer des exécuteurs en arrière-plan.

Étant donné que l’exécuteur est essentiellement une page web, elle peut être ouverte dans n’importe quel navigateur ou environnement de type navigateur. Il existe deux façons d’instancier un exécuteur.

Importante

Microsoft Edge ou Google Chrome doit être installé sur l’ordinateur de l’utilisateur final. En outre, l’appareil doit être allumé et connecté à Internet pour participer à des tests en mode silencieux.

Exécuteur direct

L’ouverture manuelle de la page d’exécuteur avec l’URL suivante, en prenant soin de remplacer l’espace réservé TENANT_ID_HERE par l’ID de votre locataire dans un navigateur, est considérée comme un « exécuteur direct ».

https://st-sdk.ecdn.teams.microsoft.com/?customerId=TENANT_ID_HERE&adapterId=Direct

Attention

Alors qu’un exécuteur silencieux est instancené avec les arguments nécessaires pour exposer l’adresse IP de l’ordinateur au service Microsoft eCDN, un exécuteur direct utilise les paramètres globaux de l’ordinateur. Par conséquent, si vous n’avez pas encore désactivé l’obfuscation ip mDNS, il est peu probable que l’exécuteur direct soit appairé.

Exécuteur silencieux

Nous fournissons des scripts PowerShell & Bash qui lancent un navigateur Chromium en arrière-plan avec la page d’exécuteur, qui est considérée comme un « exécuteur silencieux ». Le script peut ensuite être exécuté sur un groupe d’utilisateurs pour les connecter au framework.

Pour plus d’informations, consultez Annexe B : Intégration des exécuteurs à l’aide d’un navigateur sans tête

Tableau de bord de gestion

Le tableau de bord de gestion permet de planifier, de modifier et d’annuler les tests, et affiche également le nombre d’exécuteurs connectés. La fenêtre principale répertorie les tests en attente, les tests en cours et les tests passés déjà terminés. Les tests terminés sont affichés pendant 24 heures et sont ensuite masqués de la liste.

Image de l’interface utilisateur du tableau de bord de gestion des tests silencieux.

Analyse

Lorsqu’un test est planifié, il est défini sur le mode « en attente ». Une fois l’heure de début atteinte, le test est activé et tous les exécuteurs en ligne reçoivent un signal d’activation. La page cible est ensuite lancée par chaque exécuteur, et la vidéo (désactivée) commence à être lue dans la fenêtre masquée. Microsoft eCDN SDK collecte les métriques réseau et UX qui sont présentées dans différents graphiques et graphiques disponibles dans le tableau de bord Analytics. Les analyses sont signalées pendant l’exécution du test afin que les administrateurs puissent case activée le status avant même la fin du test.

Accès simultané

Exemple de graphique intitulé Visionneuses uniques. Graphique au fil du temps affichant deux séries, le peering activé et le peering désactivé respectivement en bleu et gris.

Le graphique d’accès concurrentiel indique le nombre d’utilisateurs actifs au fil du temps. Pour être considéré comme actif, un utilisateur doit lire la vidéo.

Vitesse HTTP + P2P

Exemple de graphique intitulé Débit réseau. Graphique à barres dans le temps affichant trois séries, données HTTP consommées, données P2P consommées et pourcentage de ratio P2P en bleu foncé, orange et vert pointillés respectivement.

Le graphique du débit réseau montre une répartition de la consommation réseau en HTTP et P2P.

Représenté sous la forme Description Axis
Barres bleu foncé Bande passante HTTP left
Barres orange Bande passante P2P left
Ligne verte pointillée Ratio de P2P par rapport au total sous forme de pourcentage Droite

Par exemple, un ratio P2P de 90 % signifie que seulement 10 % du trafic a été téléchargé via HTTP et le reste a été appairé entre les utilisateurs.

Si P2P est inférieur aux attentes, cela signifie que l’accès concurrentiel de l’utilisateur n’était pas suffisamment élevé, ou que le réseau nécessite davantage d’optimisation. Pour la résolution des problèmes, consultez la documentation Résolution des problèmes d’efficacité de peering faible .

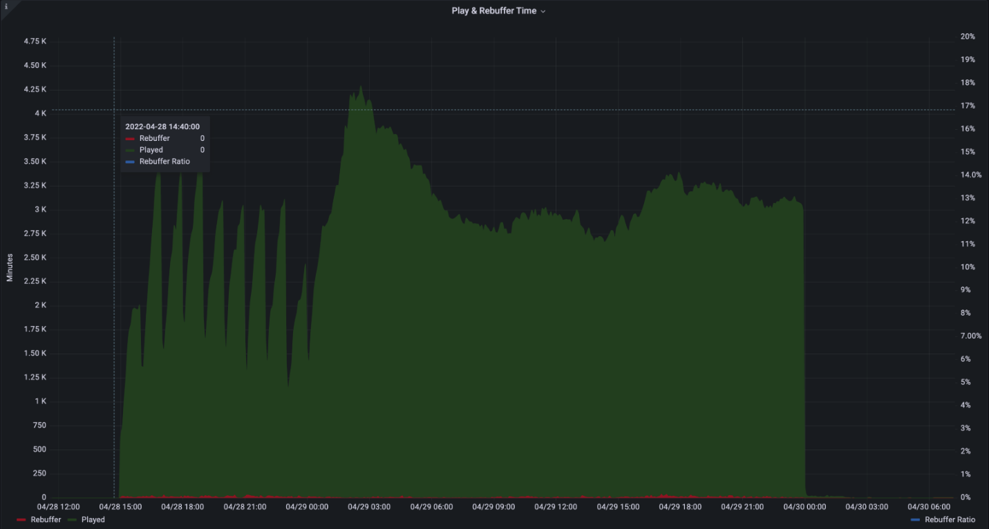
Expérience utilisateur

Exemple de graphique intitulé Temps de lecture et de débogage. Graphique au fil du temps affichant trois séries, Joué, Rebuffer et Ratio de rebuffer en vert foncé, rouge et bleu pointillés respectivement.

Le graphique de l’expérience utilisateur montre le temps de lecture combiné et le temps passé à reboguer (vidéo figée).

Représenté sous la forme Description Axis
Barres vertes Agréger le temps passé à jouer en minutes left
Barres rouges Temps combiné passé à reboguer en minutes left
Ligne en pointillés bleus Ratio de reboffering sur le temps total sous forme de pourcentage Droite

Par exemple, un taux de rebuffering de 2 % signifie que la vidéo était lue correctement pendant 98 % du temps, alors que pendant 2 % du temps, la vidéo était bloquée.

Le rebuffering doit idéalement être inférieur à 1 %. Des nombres élevés ou des pics de reboguement peuvent indiquer une congestion du réseau, une surcharge de serveur ou un contenu mal configuré.

Configuration requise pour le réseau

L’infrastructure de test silencieux utilise les domaines et ports suivants :

Nom d'hôte Ports Protocole Description
*.ecdn.teams.microsoft.com 443 HTTPS Ressources de la page & de l’exécuteur
*.ecdn.teams.microsoft.com 443 WSS Connexion WebSocket au back-end de Microsoft eCDN
*.ecdn.teams.cloud.microsoft 443 HTTPS / WSS Domaine unifié à venir. Consultez les descriptions des deux ci-dessus. 
indifférent Ports élevés 10 000 + SCTP Cela est requis par les connexions d’homologues WebRTC. Peut être limité au réseau lan uniquement. 

Importante

Nous avons commencé la migration des domaines de teams.microsoft.com à conformément à teams.cloud.microsoft l’initiative Domaines unifiés . Nous exhortons les clients à ajouter le ou les nouveaux domaines à leurs filtres et stratégies de trafic réseau (pare-feu, proxy, stratégies, VPN) dès que possible, et à conserver les domaines hérités jusqu’à ce qu’il en soit autrement indiqué.

Sécurité

L’infrastructure de test silencieux fonctionne en affectant des tests aux exécuteurs. Bien que l’exécuteur soit une page statique qui se connecte au back-end de Microsoft eCDN, un test exécuté est dynamique et peut exécuter n’importe quelle page cible. Pour cette raison, les exécuteurs s’exécutent à l’intérieur d’une page web qui est en bac à sable par le navigateur et qui s’appuie sur des mécanismes de sécurité intégrés aux navigateurs modernes. Quelle que soit l’intégration (à l’exception des intégrations personnalisées), la page cible est toujours exécutée dans un contexte sûr propre à l’aide d’un iframe.

Les autorisations réseau sont également limitées par le navigateur et limitées aux API web courantes, notamment HTTP, WebSocket, WebRTC, etc.

En attendant que les tests soient exécutés, les exécuteurs maintiennent une connexion WebSocket persistante via une connexion TLS sécurisée (WSS).

Annexe

Annexe A : Comment planifier un test en mode silencieux

  1. Accédez à votre tableau de bord De tests silencieux

  2. Sélectionnez le symbole +

    Interface utilisateur du testeur en mode silencieux

  3. Renseignez les champs obligatoires

    Image de l’interface utilisateur des options de test silencieux.

    • Nom : nom arbitraire de votre choix.

    • Heure & Date : heure spécifique à laquelle le test commence.

    • Durée : durée du test. Nous recommandons au moins 20 minutes pour permettre une simulation appropriée.

    • URL cible : URL disponible publiquement de la page d’événement qui lit la vidéo pendant l’événement simulé. Vous pouvez utiliser notre page intégrée ou créer la vôtre.

      • Stream intégré : Microsoft eCDN inclut une page intégrée déjà intégrée avec un flux en direct qui inclut plusieurs rendus et protocoles de diffusion en continu personnalisables.

      • Stream personnalisée : vous souhaiterez peut-être fournir uniquement votre propre flux en direct et utiliser la page intégrée automatique de Microsoft eCDN. Le flux doit être disponible publiquement et inclure des en-têtes CORS afin que les exécuteurs puissent le charger. Le flux est lu automatiquement au début du test.

      • Page personnalisée : page personnalisée de votre choix. La page doit inclure un lecteur et un flux en direct et être intégrée à Microsoft eCDN. Le lecteur DOIT commencer à lire la vidéo automatiquement, car pendant le test, il n’y a aucune interaction de l’utilisateur. Certains navigateurs limitent la possibilité de lire automatiquement la vidéo. Pour cette raison, il est recommandé de désactiver le son, ce qui facilite la limitation. Les pages intégrées sont désactivées par défaut.

    • Filtres d’appareils : limitez un test à un groupe spécifique d’appareils. Dans certains cas, vous pouvez exécuter un test sur un sous-ensemble des appareils connectés. Par exemple, pour exécuter un test uniquement sur des bureaux situés aux États-Unis ou uniquement sur des appareils d’exécuteur direct.

      • Filtre pays : inclut uniquement les appareils de certains pays/régions (GeoIP).

      • Filtre d’intégration : inclut uniquement les appareils connectés via une certaine intégration.

      • Filtre d’ID d’appareil : exécutez un test uniquement sur des ID d’appareil spécifiques. Ce filtre est principalement utilisé à des fins de débogage local.

  4. Sélectionnez Planifier et le test est créé.

  5. Lorsque l’heure de début du test en mode silencieux est atteinte, le test est exécuté sur les appareils connectés attribués.

Annexe B : Intégration des exécuteurs à l’aide d’un navigateur sans tête

Microsoft eCDN fournit un script d’exécuteur de testeur sans assistance d’installation.

Ce script lance un navigateur chromium (Microsoft Edge ou Google Chrome) en arrière-plan sur une page spécifique pendant une durée spécifiée, puis ferme le processus de navigateur en arrière-plan.

En outre, Microsoft eCDN fournit un script d’appel pour exécuter le script d’exécuteur du testeur silencieux sur les ordinateurs distants répertoriés dans Active Directory.

Remarque

Le redémarrage d’une machine ne restaure pas automatiquement l’exécuteur et le navigateur doit être redémarré à l’aide du script.

Instructions pour l’environnement Windows

  1. Téléchargez le script PowerShellsilent-tester-runner-windows.ps1.

  2. Modifiez les éléments suivants dans le script :

    • $TenantID - Remplacez par TENANT_ID votre ID de locataire Microsoft.

    • $TestID - Remplacez par TEST_ID une chaîne d’ID unique. Cette chaîne est utilisée dans la création de fichiers journaux, ce qui permet aux administrateurs de tests silencieux d’identifier de manière unique les résultats des tests.

    Importante

    Chaque test doit avoir un $TestID unique. Si le script détecte qu’il s’était déjà exécuté avec la même $TestID que la instance actuelle, il se ferme sans instancier l’exécuteur silencieux.

    • (Facultatif) $scenarioDuration : définissez la durée de fonctionnement du navigateur sur la valeur souhaitée en secondes. Vous pouvez exécuter des tests en mode silencieux sur les machines cibles pendant cette durée. Comme le navigateur est inactif, il n’y a aucun problème à augmenter cette valeur à plusieurs jours pour permettre une plus grande flexibilité dans l’exécution des tests. Ce processus ne survit pas à un redémarrage du système. La valeur par défaut est 86 400 secondes (24 heures).

    • (Facultatif) $customChromePath : si Microsoft Edge ou Google Chrome n’est pas installé dans le chemin par défaut (C:\Program Files ou C:\Program Files (x86)), définissez cette variable sur le chemin d’accès de l’exécutable de votre navigateur. par exemple: C:\Custom Path\Edge\msedge.exe

  3. Exécutez le script sur les machines cibles à l’aide de la méthode de votre choix, comme l’une des options suivantes.

    • Utilisation d’un objet de stratégie de groupe

    • Utilisation de SCCM

    • Ou manuellement à partir d’un contrôleur de domaine. Pour plus de commodité, nous vous proposons un exemple de script d’appel.

      1. Téléchargez remote-invocation.ps1 : un script PowerShell qui exécute le script d’exécuteur sur tous les ordinateurs dans Active Directory.

      2. (facultatif) Modifiez le script pour limiter l’étendue de votre requête Active Directory à un groupe limité d’ordinateurs en fonction de vos besoins. Consultez la documentation de l’applet Get-ADComputer de commande pour le filtrage avancé.

      Remarque

      Assurez-vous que le script d’exécuteur se trouve dans le même répertoire que celui à partir duquel vous exécutez le script d’appel.

    Attention

    Pour obtenir de meilleurs résultats, exécutez le script d’exécuteur sous un contexte utilisateur. L’exécution du script d’exécuteur sous le compte SYSTEM est déconseillée.

  4. Accédez au tableau de bord des tests silencieux et assurez-vous que les machines cibles s’affichent désormais en tant qu’exécuteurs en ligne.

    Exemple d’image affichant quatre exécuteurs en ligne.

Instructions d’exécution pour l’environnement Mac

  1. Téléchargez silent-tester-runner-mac.sh un script Bash qui lance Google Chrome en arrière-plan pendant 24 heures.

  2. Modifier silent-tester-runner-mac.sh :

    1. ecdnCustomerId : remplacez par CUSTOMER_ID votre ID de locataire Microsoft.

    2. (Facultatif) scenarioDuration : définissez la durée de fonctionnement du navigateur sur la valeur souhaitée en secondes. Vous pouvez exécuter des tests en mode silencieux sur les machines cibles pendant cette durée. Comme le navigateur est inactif, il n’y a aucun problème à augmenter cette valeur à plusieurs jours pour permettre une plus grande flexibilité dans l’exécution des tests. La valeur par défaut est 86 400 secondes (24 heures).

  3. Selon l’outil utilisé pour gérer les appareils sur le site, Jamf Pro, par exemple, il existe différentes façons d’exécuter le script sur différentes machines.