Tutorial: Uso de paneles de ejemplo

En este tutorial se muestra cómo importar y usar paneles de ejemplo desde la galería de ejemplos. Estos paneles muestran algunas de las visualizaciones enriquecidas que puede usar para obtener información de los datos. No es necesario realizar ninguna configuración. Estos paneles usan datos que ya están disponibles en el área de trabajo y dependen de un recurso de proceso (denominado almacenamiento de SQL) ya configurado. No es necesario ser administrador para empezar.

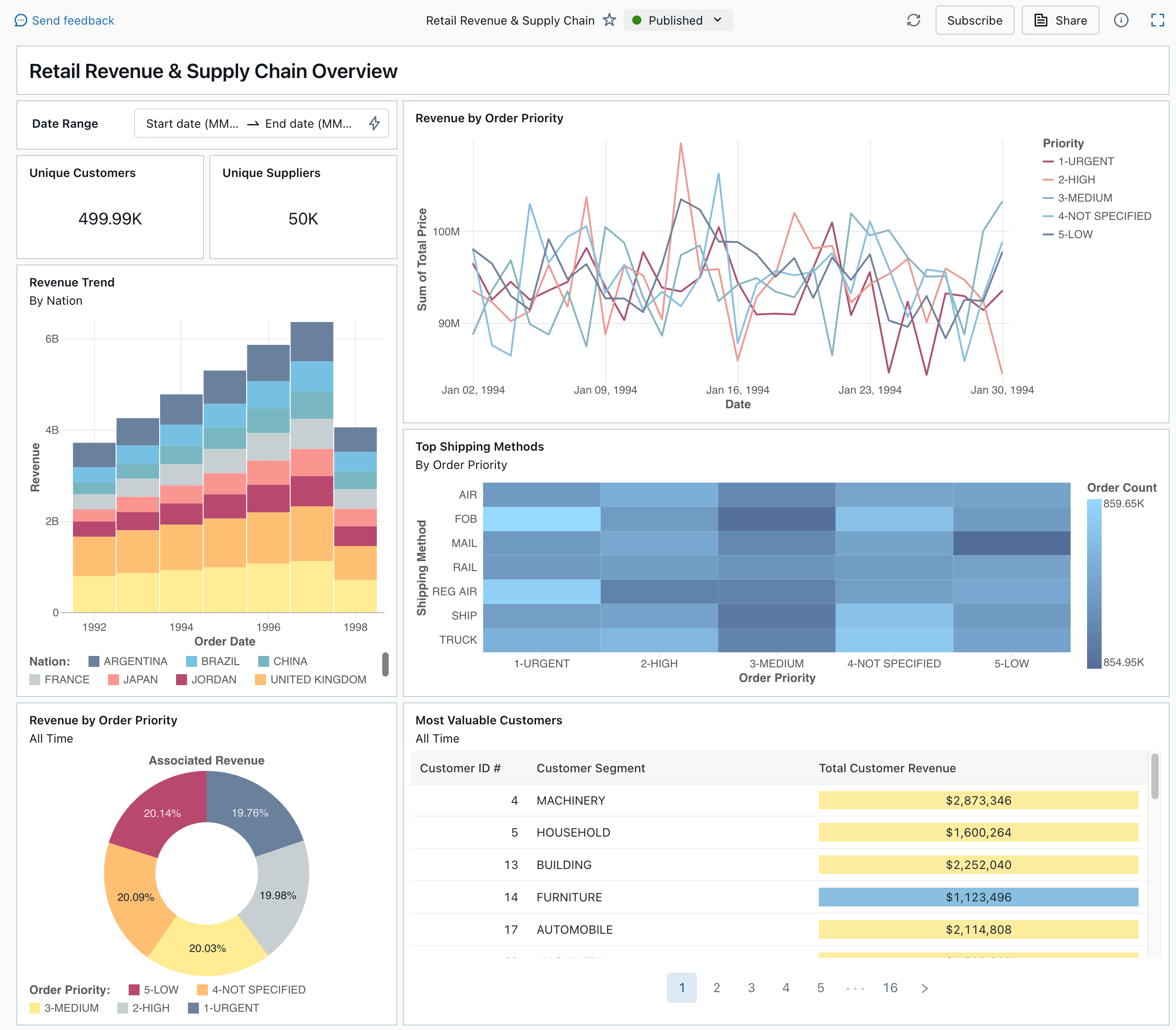
Un tablero de control publicado de la galería de ejemplos

Consulte Paneles para obtener información sobre todos los tipos de visualización y características disponibles para los paneles.

Importar un cuadro de mandos

  1. En la barra lateral, haga clic en Icono de PanelesPaneles

    Si tu área de trabajo tiene paneles guardados, estos aparecen enumerados.

  2. Haga clic en Ver galería de ejemplos.

  3. En el icono de Retail Revenue & Supply Chain, haga clic en Importar. El panel se importa en su área de trabajo, y usted es el propietario.

Aparece el panel de borrador importado y se actualizan sus visualizaciones.

Borrador del cuadro de mando de ingresos minoristas y cadena de suministro

Puede importar un panel de ejemplo varias veces, y varios usuarios pueden importarlo cada uno. También puede importar el panel NYC Taxi Trip Analysis (Análisis de recorridos de taxi de Nueva York).

Explora la consulta de una visualización

  1. Cada visualización de un panel es el resultado de una consulta. Puede acceder a todas las consultas de la pestaña Datos en el panel borrador. Haga clic en Datos en la esquina superior izquierda de la pantalla. A continuación, haga clic en el conjunto de datos que desea ver para ver la consulta asociada.

Pestaña de datos del panel de control con consultas

El editor de SQL incluye la consulta y los resultados, que se muestran en una tabla debajo de la consulta.

Los paneles de ejemplo utilizan datos en el catálogo de samples, separados de los datos de su área de trabajo. El catálogo de samples está disponible para cada área de trabajo, pero es de solo lectura.

  1. Haga clic en la pestaña Lienzo para volver al lienzo que muestra los widgets de visualización del panel.

Interacción con una visualización

  1. Pase el cursor sobre la visualización de Ingresos según prioridad de pedido.
  2. Haga clic en cada Prioridad de la leyenda para centrarse en ese grupo de datos y ocultar las otras líneas.
  3. Haga clic con el botón derecho en la visualización para ver su menú contextual. Puede eliminar o clonar una visualización. También puede descargar el conjunto de datos asociado como un archivo CSV, TSV o Excel. Haga clic en Ir a Ingresos por prioridad de pedido para ver la consulta asociada.

Ingresos por prioridad de orden, visualización y menú contextual

La consulta se abre en la pestaña Datos del panel.

Publicar el panel

  • Haga clic en Publicar en la parte superior de la página. Aparece un cuadro de diálogo Publicar.
  • Haga clic en Publicar en el cuadro de diálogo para crear una versión que se pueda compartir y no editable del panel. Este panel se publica con las credenciales incrustadas por defecto. Esto significa que otros usuarios usan sus credenciales para acceder a los datos y la computación para generar visualizaciones en el panel. Ver Publicar un cuadro de mando.
  • Use el conmutador en la parte superior de la página para ver el panel publicado.

Menú desplegable en el que se muestran las versiones de borrador y de panel publicadas disponibles.

Uso compartido del panel

Para compartir un tablero de control con colegas en tu área de trabajo:

  1. Haga clic en Share (Compartir) en la parte superior de la página.

  2. Seleccione un usuario o grupo en el área de trabajo.

    Para compartir el panel con todos los usuarios del área de trabajo, seleccione Todos los usuarios del área de trabajo. A continuación, haga clic en Agregar.

  3. Seleccione el permiso que desea conceder.

    Compartir permisos del panel

Para compartir un panel con usuarios de cuenta:

  1. En Configuración para compartir en la parte inferior del cuadro de diálogo para compartir, haga clic en Cualquier persona en mi cuenta puede ver.

    Esto significa que cualquier persona registrada en su cuenta de Azure Databricks puede usar un vínculo para acceder al panel. Si ha incrustado sus credenciales, los usuarios de nivel de cuenta no necesitan acceso al área de trabajo para ver el panel.

  2. Cierre el formulario .

Programación de actualizaciones automáticas del panel

Puede programar el panel para que se actualice automáticamente a intervalos.

  1. En la parte superior de la página, haga clic en Schedule (Programar).

  2. Haga clic en Agregar programación.

  3. Seleccione un intervalo, por ejemplo Cada 1 hora a los 5 minutos de la hora. El almacén de SQL que seleccionó para ejecutar las consultas se usa para ejecutar las consultas del panel y generar visualizaciones cuando se actualiza el panel.

    Los usuarios administradores del área de trabajo pueden crear, configurar y eliminar almacenes de SQL.

  4. Haga clic en Crear.

    El cuadro de diálogo muestra todas las programaciones asociadas al panel.

  5. Opcionalmente, haga clic en Suscribirse para agregarse como suscriptor y recibir un correo electrónico con una instantánea en PDF del panel después de que se complete una ejecución programada.

    Puede usar el icono del menú kebab. para editar la programación y agregar más suscriptores. Consulte Administrar actualizaciones y suscripciones programadas del panel.

  6. Para eliminar una programación existente para un panel:

    1. Haga clic en Suscribir.
    2. Haga clic en el icono de menú kebab que está a la derecha.
    3. Haga clic en Eliminar.