Condividi tramite


Esercitazione: Creare un dashboard delle metriche Java con Grafana gestita di Azure

Questa esercitazione descrive come configurare un dashboard delle metriche usando Grafana gestita di Azure per monitorare le applicazioni Java in esecuzione in App Azure Container.

Grafana è uno strumento diffuso per la visualizzazione e il monitoraggio centralizzato delle metriche nel settore dell'osservabilità. Grafana gestita di Azure è un servizio di Azure completamente gestito che consente di distribuire e gestire i dashboard di Grafana con l'integrazione di Azure senza problemi. È possibile usare Grafana gestita di Azure per visualizzare le metriche Java esposte dalle app di Azure Container o integrare le metriche Java nei dashboard di Grafana esistenti.

In questa esercitazione:

  • Creare un'istanza di Grafana con gestione Azure.
  • Creare un dashboard delle metriche Java in Grafana.
  • Visualizzare le metriche Java per app azure container con Grafana.

Prerequisiti

Configurare l'ambiente

Seguire questa procedura per definire le variabili di ambiente e assicurarsi che l'estensione Grafana gestita di Azure sia aggiornata.

  1. Creare variabili per supportare la configurazione di Grafana.

    export LOCATION=eastus
    export SUBSCRIPTION_ID={subscription-id}
    export RESOURCE_GROUP=grafana-resource-group
    export GRAFANA_INSTANCE_NAME=grafana-name
    
    Variabile Descrizione
    LOCATION Località dell'area di Azure in cui si crea l'istanza di Grafana gestita di Azure.
    SUBSCRIPTION_ID ID sottoscrizione usato per creare le app azure container e l'istanza di Grafana gestita di Azure.
    RESOURCE_GROUP Nome del gruppo di risorse di Azure per l'istanza di Grafana gestita di Azure.
    GRAFANA_INSTANCE_NAME Nome dell'istanza di Grafana gestita di Azure.
  2. Accedere ad Azure con l'interfaccia della riga di comando di Azure.

    az login
    
  3. Creare un gruppo di risorse.

    az group create --name $RESOURCE_GROUP --location $LOCATION
    
  4. Usare il comando seguente per assicurarsi di avere la versione più recente delle estensioni dell'interfaccia della riga di comando di Azure per Grafana gestita di Azure.

    az extension add --name amg --upgrade
    

Configurare un'istanza di Grafana gestita di Azure

Creare prima di tutto un'istanza di Grafana gestita di Azure e concedere le assegnazioni di ruolo necessarie.

  1. Creare un'istanza di Grafana con gestione Azure.

    az grafana create \
        --name $GRAFANA_INSTANCE_NAME \
        --resource-group $RESOURCE_GROUP \
        --location $LOCATION
    
  2. Concedere al ruolo "Lettore di monitoraggio" dell'istanza gestita di Grafana di Azure di leggere le metriche da Monitoraggio di Azure. Altre informazioni sull'autenticazione e le autorizzazioni per Grafanagestita di Azure.

    GRAFA_IDDENTITY=$(az grafana show --name $GRAFANA_INSTANCE_NAME --resource-group $RESOURCE_GROUP --query "identity.principalId" --output tsv)
    
    az role assignment create --assignee $GRAFA_IDDENTITY --role "Monitoring Reader" --scope /subscriptions/$SUBSCRIPTION_ID
    

Creare un dashboard delle metriche Java

Importante

Per aggiungere un nuovo dashboard in Grafana, è necessario avere Grafana Admin o Grafana Editorruolo, vedere i ruoli di Grafana gestito di Azure.

  1. Assegnare il Grafana Admin ruolo all'account nella risorsa Grafana gestita di Azure.

    Ottenere l'ID risorsa per l'istanza di Grafana gestita di Azure.

    GRAFANA_RESOURCE_ID=$(az grafana show --resource-group $RESOURCE_GROUP --name $GRAFANA_INSTANCE_NAME --query id --output tsv)
    

    Prima di eseguire questo comando, sostituire il segnaposto <USER_OR_SERVICE_PRINCIPAL_ID> con l'ID utente o l'entità servizio.

    az role assignment create \
        --assignee <USER_OR_SERVICE_PRINCIPAL_ID> \
        --role "Grafana Admin" \
        --scope $GRAFANA_RESOURCE_ID
    
  2. Scaricare il dashboard delle metriche Java di esempio per il file JSON di App Azure Container.

  3. Ottenere l'endpoint della risorsa Grafana gestita di Azure.

    az grafana show --resource-group $RESOURCE_GROUP \
       --name $GRAFANA_INSTANCE_NAME \
       --query "properties.endpoint" \
       --output tsv
    

    Questo comando restituisce l'URL che è possibile usare per accedere al dashboard di Grafana gestito di Azure. Aprire il browser con URL e accesso.

  4. Passare a Dashboard>New ->Import. Caricare il file JSON del dashboard di esempio precedente e scegliere l'origine dati predefinita Azure Monitor, quindi fare clic sul pulsante Import.

    Screenshot dell'importazione del dashboard delle metriche Java per App Azure Container.

Visualizzare le metriche Java per app azure container con Grafana

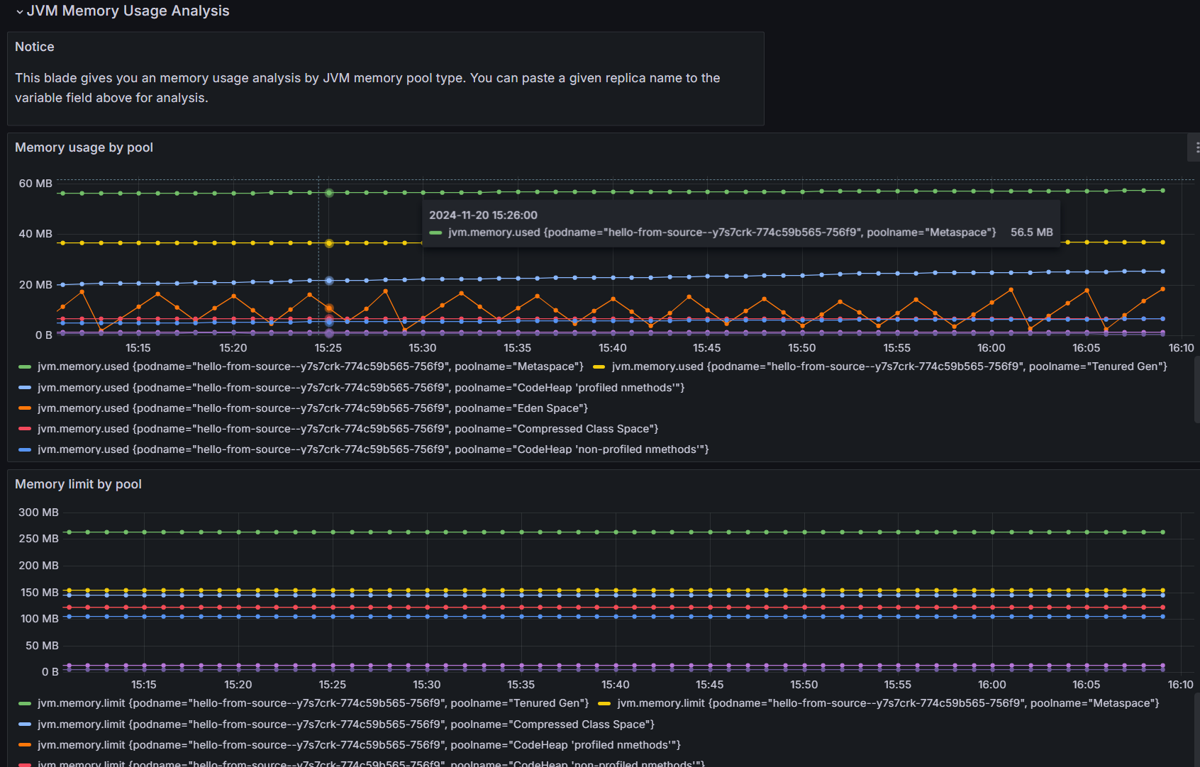
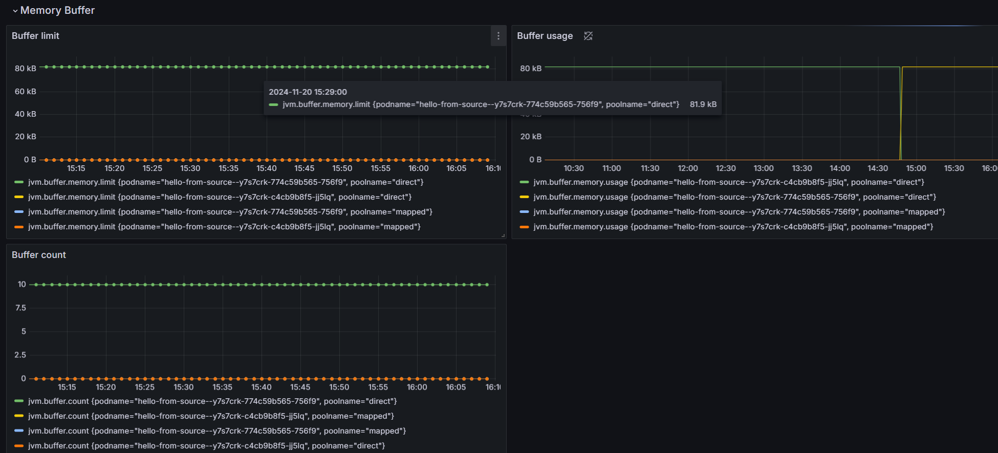
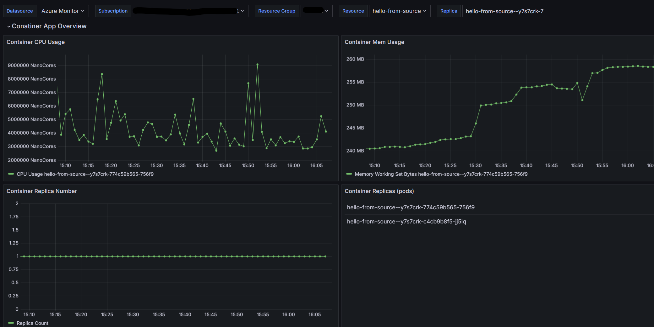
  1. Immettere le informazioni sulle risorse nei filtri per le app di Azure Container. È ora possibile visualizzare tutte le metriche Java supportate nelle app di Azure Container all'interno del dashboard. Il dashboard di esempio fornisce dati sulle metriche in tempo reale, tra cui

    • Panoramica dell'app contenitore
    • Utilizzo memoria JVM
    • Buffer di memoria JVM
    • JVM GC JVM GC
    • Analisi dettagliata dell'utilizzo della memoria JVM

    Screenshot della scheda Panoramica in Grafana.

    Screenshot della scheda memoria JVM in Grafana.

    Screenshot della scheda memoria buffer JVM in Grafana.

    Screenshot della scheda JVM GC in Grafana.

    Screenshot della scheda Analisi memoria JVM in Grafana.

È possibile usare questo dashboard come punto di partenza per creare visualizzazioni delle metriche personalizzate e una soluzione di monitoraggio personalizzata.

Pulire le risorse

Le risorse create in questa esercitazione hanno effetto sulla fattura di Azure. Se non si intende usare questi servizi a lungo termine, eseguire il comando seguente per rimuovere tutti gli elementi creati in questa esercitazione.

az group delete --resource-group $RESOURCE_GROUP