Nota
L'accesso a questa pagina richiede l'autorizzazione. Puoi provare ad accedere o a cambiare directory.
L'accesso a questa pagina richiede l'autorizzazione. Puoi provare a cambiare directory.
[Questo articolo fa parte della documentazione non definitiva, pertanto è soggetto a modifiche.]
Copilot nell'analisi dei processi di Process Mining fornisce informazioni dettagliate sui processi attraverso un'espressione del linguaggio naturale rapida e semplice. Copilot può fornire informazioni dettagliate sul tuo processo e consigliare soluzioni in Power Automate Process Mining.
Copilot può effettuare le seguenti azioni:
- Fare emergere le informazioni più importanti nel tuo processo.
- Offrire raccomandazioni sull'automazione
- Rispondere alle tue domande sui dati di processo.
- Rispondere alle tue domande generali sul Process Mining.
Importante
- Questa è una funzionalità di anteprima.
- Le funzionalità di anteprima non sono destinate ad essere utilizzate per la produzione e sono soggette a restrizioni. Queste funzionalità sono disponibili prima di una versione ufficiale di modo che i clienti possano ottenere un accesso prioritario e fornire dei commenti.
- Per altre informazioni, vai ai termini e le condizioni dell'anteprima.
- Questa funzionalità è alimentata dal Servizio OpenAI di Azure.
- Ulteriori informazioni: Domande frequenti sulla sicurezza dei dati di Copilot e sulla privacy in Power Platform
Prerequisito
Avete bisogno di un ambiente Power Platform per Copilot nel Process Mining.
Nota
- Se ancora non vedi l'esperienza Copilot, contatta il tuo amministratore. Un amministratore può attivare o disattivare la funzionalità Copilot nell'interfaccia di amministrazione di Power Platform.
- In alcune aree geografiche al di fuori di Stati Uniti, Australia e Regno Unito, un amministratore deve attivare le chiamate incrociate per abilitare Copilot. Altre informazioni: Disponibilità regionale dei flussi cloud Power Automate con Copilot.
Copilot nell'analisi di Process Mining
Copilot nell'analisi dei processi di Process Mining ti aiuta a creare informazioni dettagliate sul processo attraverso un'espressione del linguaggio naturale. Copilot può facilmente riassumere i risultati dei tuoi dati in modo quantitativo e qualitativo. I prompt ti aiutano a avviare rapidamente il tuo percorso di mining dei processi.
Verifica di avere eseguito le seguenti operazioni:
Completare l'importazione del processo e visualizzare il processo importato nella pagina Web Process Mining.
Se prevedi di utilizzare Copilot sull'applicazione desktop Process Mining, scarica e installa l'applicazione desktop Process Mining sul tuo computer locale.
Per istruzioni, vai a Scaricare l'app desktop Power Automate Process Mining.
Analisi del processo
Segui questi passaggi per analizzare il processo con Copilot. Puoi analizzare il tuo processo nella pagina Web Process Mining di Power Automate o nell'app desktop Process Mining.
Analizza il tuo processo nella pagina Web Process Mining di Power Automate
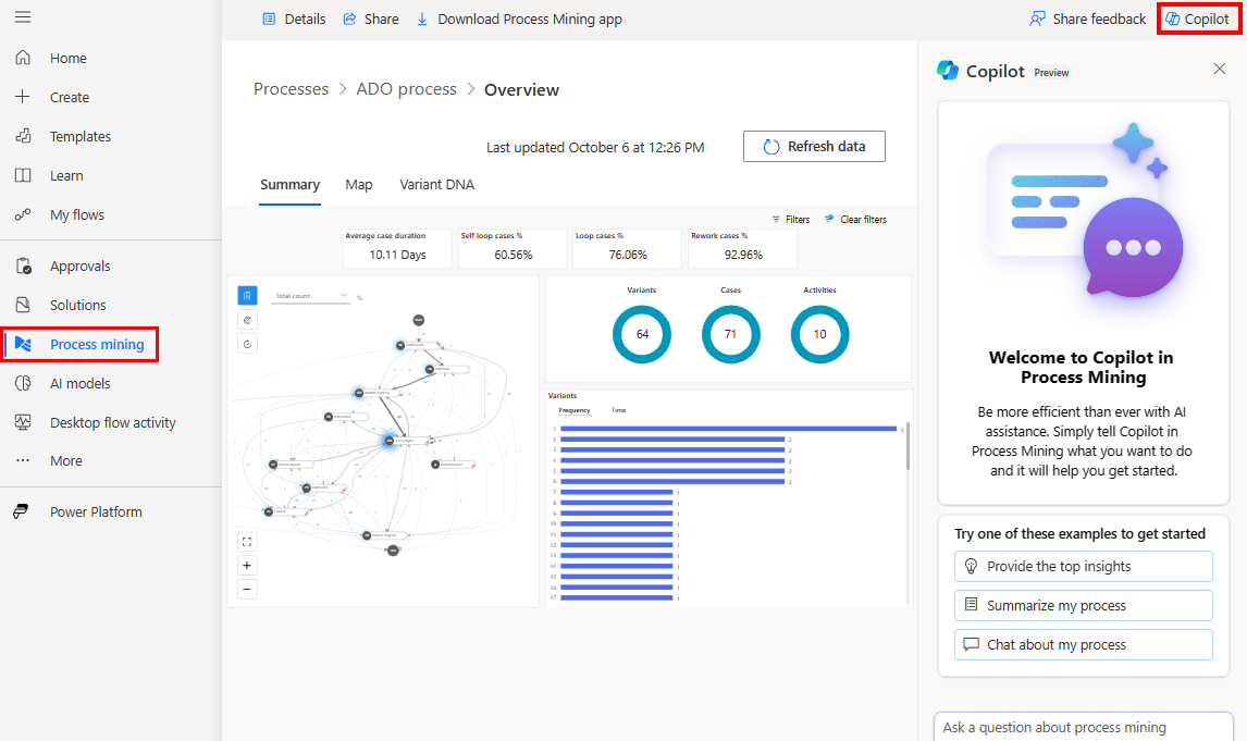
Nel riquadro di spostamento di sinistra di Power Automate, seleziona Process mining.
Nel campo Ambienti nella barra del titolo, seleziona il tuo ambiente di mining dei processi con un processo importato.
Apri il processo importato.
Puoi aprire il processo in due modi:
- Se aspetti fino al termine dell'operazione di importazione, il processo si aprirà automaticamente dopo l'importazione OPPURE
- Dopo i passaggi 1 e 2, viene visualizzata la home page dell'ambiente Process Mining. I processi vengono visualizzati come riquadri. Seleziona un riquadro del processo oppure seleziona il collegamento Tutti i processi per elencare tutti i processi. Per aprire un processo selezionane il nome.
Analizza il tuo processo nell'app desktop Process Mining
Importante
Questa caratteristica è generalmente disponibile solo nell'area geografica degli Stati Uniti ed è in anteprima per tutte le altre aree geografiche.
Apri l'app desktop Process Mining:
- Sulla barra delle applicazioni, seleziona l'icona Start di Windows.
- Nella barra di ricerca, inserisci mining dei processi.
- Nel riquadro destro, seleziona l'app Process Mining di Power Automate.
Nella scheda I miei processi, seleziona l'ambiente di mining dei processi con un processo importato.
Seleziona il processo da analizzare.
Nella visualizzazione della mappa del processo, seleziona Copilot sulla barra dei comandi a destra. Si apre il riquadro Copilot.
Copilot offre diversi suggerimenti già pronti per iniziare facilmente a interagire con i tuoi dati.
Seleziona un suggerimento affinché Copilot fornisca la risposta.
Se disponibili, fornisce anche successivi suggerimenti predisposti.
(Facoltativo) Puoi continuare la conversazione con Copilot selezionando i suggerimenti successivi. In alternativa, puoi porre le tue domande in qualsiasi momento utilizzando il campo di testo nella parte inferiore del riquadro Copilot.
Copilot nell'app desktop Process Mining sfrutta la conoscenza delle statistiche dei processi aperti. Comunica le varie informazioni statistiche.
Come scrivere un buon prompt
Per informazioni più generali sulla scrittura di prompt con l'IA generativa, vai a L'arte del prompt: come ottenere il meglio dall'IA generativa.
Per informazioni generali sulla scrittura dei prompt in Power Automate, vai a Come scrivere un buon prompt.
Copilot nell'app desktop Process Mining ha accesso alle statistiche di processo per gli elementi principali per attività, connettori e varianti. Puoi porre domande relative alle tue statistiche e Copilot può rispondere con i dati corretti. Quando richiedi informazioni sulle proprietà statistiche, Copilot ha accesso alle informazioni sulla frequenza (attività, conteggio dei connettori e conteggio dei casi), durata (totale e media) e statistiche di rilavorazione.
L'elenco seguente fornisce esempi di prompt validi nell'ambito delle statistiche di processo disponibili.
- Qual è la variante più comune?
- Quale attività ha la frequenza maggiore?
- Quali attività hanno la percentuale di rilavorazione più elevata?
- Confronta attività con l'attributo di rilavorazione massimo (%).
- Crea una descrizione riepilogativa del processo. Utilizza i dati forniti per supportare le conclusioni.
L'elenco seguente fornisce esempi di prompt incentrati sulla conoscenza generale del mining dei processi.
- Dammi un'introduzione al Process Mining.
- Parliamo di qualità dei dati del set di dati del registro eventi per il mining dei processi.
- Quali sono i problemi più comuni della qualità dei dati del registro eventi per il mining dei processi?
Domande frequenti
Usa questa sezione per trovare le risposte alle domande frequenti.
Come posso creare un ambiente con Copilot?
Vai a Crea un ambiente Power Platform.
Crea un ambiente Power Platform.
Se hai bisogno di aiuto con la creazione di un ambiente di anteprima, chiedi al tuo amministratore Power Platform.
Perché non vedo Copilot?
Chiedi ai tuoi amministratori se hanno disattivato la funzionalità Copilot nell'interfaccia di amministrazione Power Platform per il tuo ambiente.
Come disabilitare Copilot?
L'amministratore del tuo tenant deve chiedere al team di supporto Microsoft di disabilitare Copilot nel tenant.
Limitazioni di Copilot nell'analisi dei processi
- Copilot dispone di informazioni limitate sui processi. È disponibile solo l'accesso alle attività e alle varianti più comuni. Se il processo contiene molte attività o varianti, Copilot può rispondere ai prompt solo per quelle più frequenti.
- Copilot non ha accesso alle informazioni statistiche sugli attributi personalizzati nel processo come gli attributi finanziari, delle risorse o del fornitore.
Limitazioni di Copilot in Power Automate
- Non è possibile utilizzare Copilot nell'inserimento di Process Mining sui processi creati con flussi di dati.
- Non è possibile utilizzare Copilot nei processi di task mining.
- Copilot ha una visualizzazione limitata dei dati inseriti nell'esperienza di inserimento. Ciò limita le domande a cui potrebbe essere in grado di rispondere per i tuoi dati e processi, come l'attività in esecuzione più lunga o la quantità di rilavorazioni in corso.
- (Si applica solo a Copilot nell'analisi dei processi) Copilot non può essere utilizzato in un report Web di Process Mining.
- Non puoi usare Copilot se utilizzi un account Microsoft personale. Ad esempio, non puoi usare
someone@live.com. Usa invece un account di lavoro o della scuola comesomeone@contoso.com. - Copilot supporta solo la lingua inglese per i modelli.