Condividi tramite


Monitorare le app usando Application Live View con il piano Enterprise di Azure Spring Apps

Nota

I piani Basic, Standard ed Enterprise sono entrati in un periodo di ritiro il 17 marzo 2025. Per altre informazioni, vedere l'annuncio di ritiro di Azure Spring Apps.

Nota

Application Live View per VMware Tanzu raggiunge la fine del supporto il 31 agosto 2025. È consigliabile eseguirne la migrazione all'amministratore Spring Boot self-hosted. Per altre informazioni su come eseguire la migrazione, vedere Eseguire la migrazione di Application Live View ad Spring Boot Admin.

Questo articolo si applica a: ❎ Basic/Standard ✅ Enterprise

Questo articolo descrive le funzionalità dell'interfaccia utente di Application Live View e le pagine e le visualizzazioni incluse nell'interfaccia utente di Application Live View.

Application Live View per VMware Tanzu è uno strumento leggero per informazioni dettagliate e risoluzione dei problemi che consente agli sviluppatori di app e agli operatori di app di guardare all'interno delle app in esecuzione.

Application Live View offre informazioni visive dettagliate sull'esecuzione di app controllando le informazioni sugli attuatori Spring Boot. Fornisce una visualizzazione dinamica dei dati solo dall'interno dell'app. Application Live View non archivia i dati dell'app per ulteriori analisi o visualizzazioni cronologiche. L'interfaccia facile da usare consente di risolvere i problemi, apprendere e gestire una panoramica di alcuni aspetti delle app. Fornisce un certo livello di controllo agli utenti per consentire loro di modificare alcuni parametri, ad esempio i livelli di log e le proprietà dell'ambiente delle app in esecuzione.

Prerequisiti

  • Visualizzazione dinamica dell'applicazione per VMware Tanzu. Per altre informazioni, vedere Use Application Live View.For more information, see Use Application Live View.

Pagina dei dettagli

La pagina Dettagli è la pagina predefinita caricata nella sezione Visualizzazione live. Questa pagina offre una panoramica tabulare contenente le proprietà seguenti:

  • Nome app
  • ID istanza
  • Ufficio
  • Posizione dell'attuatore
  • Endpoint di integrità
  • Accesso diretto all'attuatore
  • Framework
  • Versione
  • Nuova versione della patch
  • Nuova versione principale
  • Versione build

È possibile spostarsi tra categorie di informazioni selezionando dall'elenco a discesa nell'angolo superiore destro della pagina.

Screenshot di Application Live View che mostra la pagina Dettagli per un'app demo.

Pagina Integrità

Per passare alla pagina Integrità , selezionare l'opzione Integrità dall'elenco a discesa Categoria informazioni. La pagina integrità fornisce informazioni dettagliate sull'integrità dell'app.

La pagina Integrità include le funzionalità seguenti:

  • Visualizzare un elenco di tutti i componenti che costituiscono l'integrità dell'app, ad esempio preparazione, attività e spazio su disco.
  • Visualizzare uno stato e i dettagli associati a ognuno dei componenti.

Screenshot di Application Live View che mostra la pagina Integrità.

Pagina Ambiente

Per passare alla pagina Ambiente , selezionare l'opzione Ambiente dall'elenco a discesa Categoria informazioni. La pagina dell'ambiente contiene i dettagli dell'ambiente dell'app. Contiene proprietà, tra cui, ad esempio, proprietà di sistema, variabili di ambiente e proprietà di configurazione, application.properties ad esempio in un'app Spring Boot.

La pagina Ambiente include le funzionalità seguenti:

  • Cercare una proprietà o valori usando la funzionalità di ricerca.
  • Visualizzare tutte le occorrenze di una proprietà specifica usando l'icona di ricerca nell'angolo destro. È possibile trovare rapidamente la chiave della proprietà, senza digitare manualmente nel campo di ricerca. Se si seleziona questo pulsante, la pagina viene filtrata in base al nome della proprietà.
  • Eseguire il probe dell'app per aggiornare tutte le proprietà dell'ambiente selezionando Aggiorna ambito nell'angolo superiore destro della pagina.
  • Modificare le proprietà esistenti selezionando override nella riga e modificando il valore. Dopo aver salvato il valore, è possibile visualizzare la proprietà aggiornata nella sezione Override applicati nella parte superiore della pagina.
  • Reimpostare la proprietà dell'ambiente sullo stato originale selezionando Reimposta.
  • Aggiungere nuove proprietà di ambiente all'app e modificare o rimuovere le variabili di ambiente sottoposte a override nella sezione Override applicati.

Screenshot di Application Live View che mostra la pagina Ambiente.

Nota

Devi impostare management.endpoint.env.post.enabled=true nelle proprietà di configurazione dell'app dell'app e un ambiente modificabile corrispondente deve essere presente nell'app.

Pagina Livelli di log

Per passare alla pagina Livelli di log, selezionare l'opzione Livelli di log dall'elenco a discesa Categoria informazioni. La pagina livelli di log fornisce l'accesso ai logger dell'app e alla configurazione dei relativi livelli.

La pagina Livelli di log include le funzionalità seguenti:

  • Configurare i livelli di log, ad esempio INFO, DEBUGe TRACE, in tempo reale dall'interfaccia utente.
  • Cercare un pacchetto e modificarne il rispettivo livello di log.
  • Configurare i livelli di log a una classe e un pacchetto specifici.
  • Disattivare tutti i livelli di log modificando il livello di log del logger radice in OFF.
  • Visualizzare i livelli di log modificati usando l'interruttore Solo modifiche.
  • Cercare in base al nome del logger usando la funzionalità di ricerca.
  • Reimpostare i livelli di log sullo stato originale selezionando Reimposta.
  • Reimpostare lo stato predefinito di tutti i logger selezionando Reimposta tutto nell'angolo superiore destro della pagina.

Screenshot di Application Live View che mostra la pagina Livelli di log.

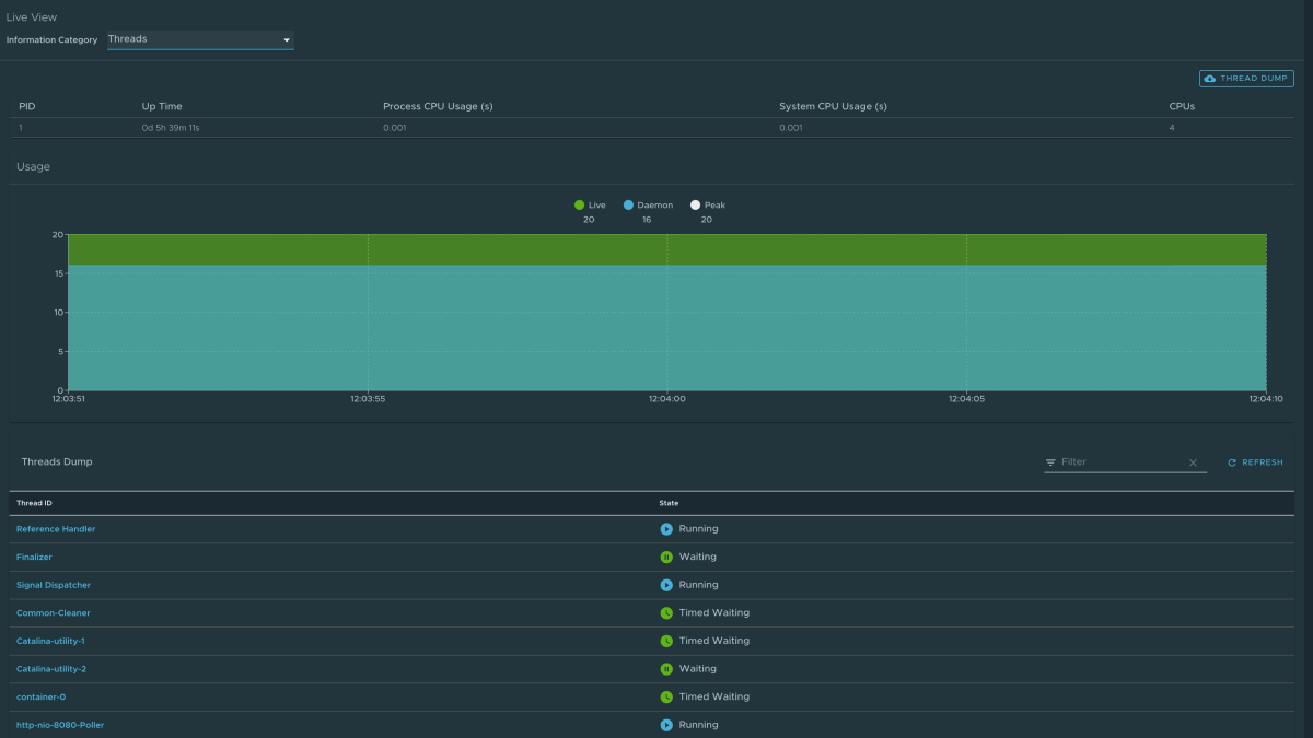
Pagina Thread

Per passare alla pagina Thread , selezionare l'opzione Thread dall'elenco a discesa Categoria informazioni. Questa pagina visualizza tutti i dettagli relativi ai thread JVM e ai processi in esecuzione dell'app. Questo tiene traccia dei thread live e dei thread daemon in tempo reale. Si tratta di uno snapshot di stati di thread diversi.

La pagina Thread include le funzionalità seguenti:

  • Passare a uno stato del thread per visualizzare tutte le informazioni su un determinato thread e sulla relativa analisi dello stack.
  • Cercare thread in base all'ID thread o allo stato usando la funzionalità di ricerca.
  • Aggiornare lo stato più recente dei thread usando l'icona di aggiornamento.
  • Per visualizzare altri dettagli del thread, selezionare l'ID del thread.
  • Scaricare un dump del thread a scopo di analisi.

Screenshot di Application Live View che mostra la pagina Thread.

Screenshot di Application Live View che mostra la pagina Thread con una sovrimpressione che fornisce altri dettagli per un thread specifico.

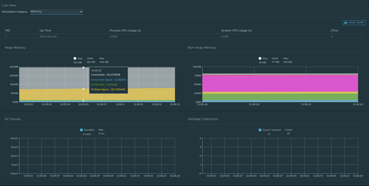
Pagina Memoria

Per passare alla pagina Memoria , selezionare l'opzione Memoria dall'elenco a discesa Categoria informazioni.

La pagina Memoria evidenzia l'uso della memoria all'interno della JVM. Visualizza una rappresentazione grafica delle diverse aree di memoria all'interno dell'heap e della memoria non heap. Per le app Spring Boot in esecuzione in una JVM, la pagina Memoria visualizza i dati dall'interno della JVM, fornendo informazioni dettagliate sulla memoria nell'app in contrasto con le informazioni esterne sul livello del pod Kubernetes.

La pagina Memoria include le funzionalità seguenti:

  • Visualizzare grafici in tempo reale che visualizzano una panoramica in pila dei diversi spazi in memoria insieme alla memoria totale usata e alle dimensioni totali della memoria.
  • Visualizzare i grafici per visualizzare gli eventi GC in pausa e GC.
  • Scaricare i dati del dump dell'heap usando il pulsante Dump heap nell'angolo superiore destro.

Screenshot di Application Live View che mostra la pagina Memoria.

Nota

Questa visualizzazione grafica avviene in tempo reale e mostra solo i dati in tempo reale. Come accennato in precedenza, le funzionalità di Application Live View non archiviano informazioni. Ciò significa che i grafici visualizzano i dati nel tempo solo per il periodo di permanenza in tale pagina.

Pagina Mapping richieste

Per passare alla pagina Mapping richieste, selezionare l'opzione Mapping richieste dall'elenco a discesa Categoria informazioni. Questa pagina fornisce informazioni sui mapping delle richieste dell'app. Per ogni mapping, nella pagina viene visualizzato il metodo del gestore della richiesta.

La pagina Mapping richieste include le funzionalità seguenti:

  • Visualizzare altri dettagli sul mapping delle richieste, ad esempio i metadati di intestazione dell'app, inclusi i producesmetodi , consumese HTTP , selezionando il mapping.
  • Cercare il mapping delle richieste o il metodo .
  • Visualizzare i mapping correlati all'attuatore per l'app usando l'interruttore /attuatore/** Mapping delle richieste

Nota

Quando l'endpoint dell'attuatore dell'app viene esposto in management.server.port, l'app non restituisce alcun dato di mapping delle richieste degli attuatori nel contesto. In questo caso, viene visualizzato un messaggio quando l'interruttore dell'attuatore è abilitato.

Screenshot di Application Live View che mostra la pagina Mapping richieste.

Screenshot di Application Live View che mostra la pagina Mapping richieste con un riquadro di sovrapposizione che fornisce altri dettagli su una richiesta specifica.

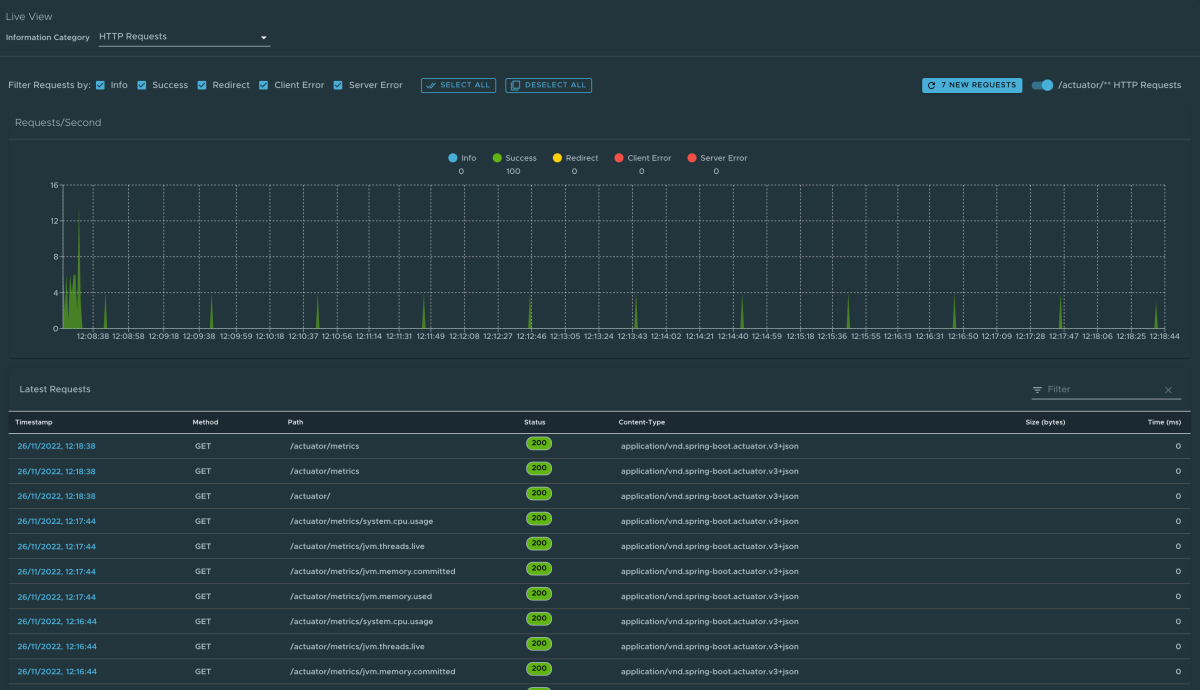
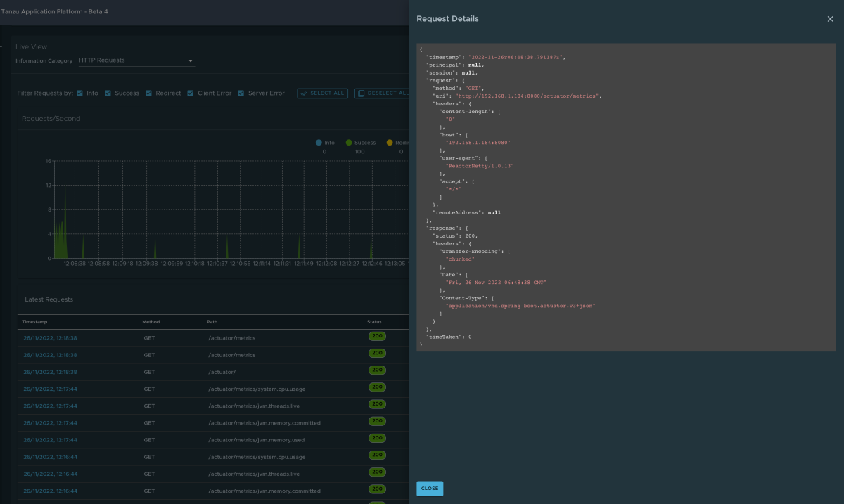
Pagina Richieste HTTP

Per passare alla pagina Richieste HTTP, selezionare l'opzione Richieste HTTP dall'elenco a discesa Categoria informazioni. La pagina Richieste HTTP fornisce informazioni sugli scambi http di richiesta-risposta all'app. Il grafico visualizza le richieste al secondo che indicano lo stato della risposta di tutte le richieste.

La pagina Richieste HTTP include le funzionalità seguenti:

  • Filtrare in base allo stato della risposta, che include info, success, redirectsclient-errors, e server-errors.
  • Visualizzare in dettaglio i dati di traccia in un formato di tabella con metriche quali timestamp, metodo, percorso, stato, tipo di contenuto, lunghezza e tempo.
  • Filtrare le tracce in base al valore del campo di ricerca usando la funzionalità di ricerca nella tabella.
  • Visualizzare altri dettagli della richiesta, ad esempio metodo, intestazioni e risposta dell'app selezionando il timestamp.
  • Selezionare l'icona di aggiornamento sopra il grafico per caricare le tracce più recenti per l'app.
  • Visualizzare le tracce correlate all'attuatore per l'app usando l'interruttore /attuatore/** nell'angolo superiore destro della pagina.

Nota

Quando l'endpoint dell'attuatore dell'app viene esposto in management.server.port, non vengono restituiti dati HTTP Traces per l'app. In questo caso, viene visualizzato un messaggio quando l'interruttore dell'attuatore è abilitato.

Screenshot di Application Live View che mostra la pagina Richieste HTTP.

Screenshot di Application Live View che mostra la pagina Richieste HTTP con una sovrimpressione che fornisce altri dettagli su una richiesta specifica.

Pagina Cache

Per passare alla pagina Cache , selezionare l'opzione Cache dall'elenco a discesa Categoria informazioni. La pagina Cache consente di accedere alle cache dell'app. Fornisce i dettagli dei gestori della cache associati all'app, incluso il nome completo della cache nativa.

La pagina Cache include le funzionalità seguenti:

  • Cercare una cache o un gestore cache specifico usando la funzionalità di ricerca.
  • Rimuovere le singole cache selezionando Evict, che causa la cancellazione della cache.
  • Rimuovere tutte le cache selezionando Elimina tutto. Se non sono presenti gestori cache per l'app, viene visualizzato No cache managers available for the applicationun messaggio .

Screenshot di Application Live View che mostra la pagina Cache HTTP.

Pagina Proprietà configurazione

Per passare alla pagina Proprietà di configurazione, selezionare l'opzione Proprietà di configurazione dall'elenco a discesa Categoria informazioni. La pagina Proprietà di configurazione fornisce informazioni sulle proprietà di configurazione dell'app. Per Spring Boot, visualizza i fagioli dell'app @ConfigurationProperties . Fornisce uno snapshot di tutti i fagioli e delle relative proprietà di configurazione associate.

La pagina Proprietà configurazione include la funzionalità seguente:

  • Cercare un valore chiave per una proprietà o un nome di bean usando la funzionalità di ricerca.

Screenshot di Application Live View che mostra la pagina Proprietà di configurazione.

Pagina Condizioni

Per passare alla pagina Condizioni , selezionare l'opzione Condizioni dall'elenco a discesa Categoria informazioni. Il report di valutazione delle condizioni fornisce informazioni sulla valutazione delle condizioni nelle classi di configurazione e configurazione automatica. Per Spring Boot, il report di valutazione delle condizioni offre una visualizzazione chiara di tutti i fagioli configurati nell'app.

La pagina Condizioni include le funzionalità seguenti:

  • Selezionare il nome del bean per visualizzare le condizioni e il motivo della corrispondenza condizionale. Se i fagioli non sono configurati, vengono visualizzate sia le condizioni corrispondenti che quelle non corrispondenti del bean, se presenti. Oltre alle condizioni, visualizza anche i nomi delle classi di configurazione automatica incondizionato, se presenti.
  • Filtra i fagioli e le condizioni usando la funzionalità di ricerca.

Screenshot di Application Live View che mostra la pagina Condizioni.

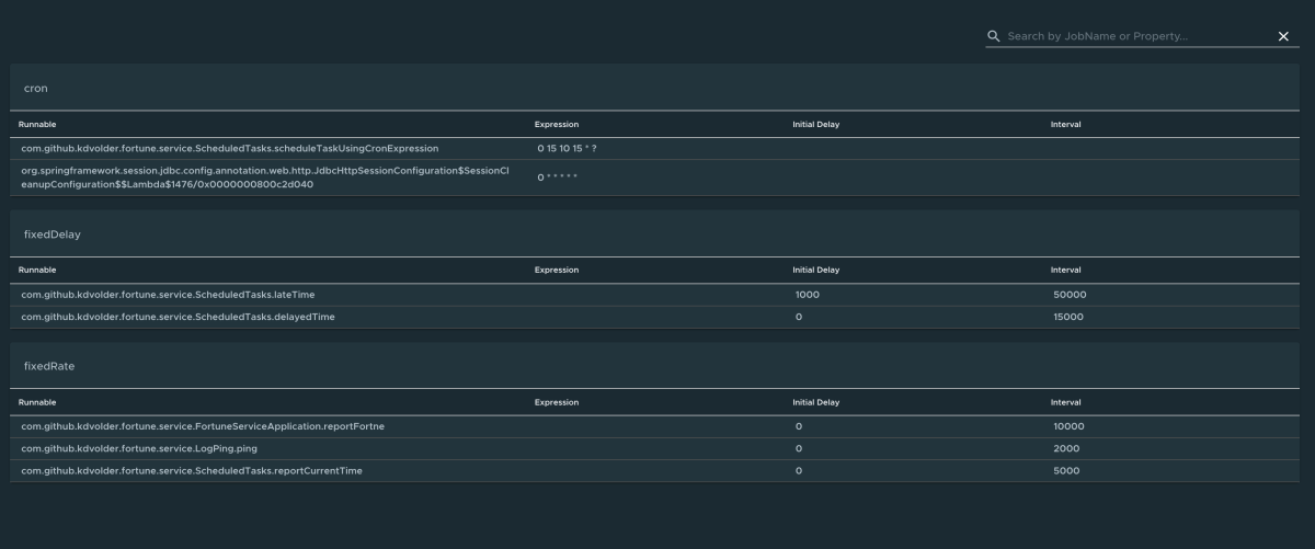
Pagina Attività pianificate

Per passare alla pagina Attività pianificate, selezionare l'opzione Attività pianificate dall'elenco a discesa Categoria informazioni. La pagina Attività pianificate fornisce informazioni sulle attività pianificate dell'app, tra cui attività cron, attività a ritardo fisso e attività a frequenza fissa, attività personalizzate e proprietà associate.

La pagina Attività pianificate include la funzionalità seguente:

  • Cercare una determinata proprietà o un'attività nella barra di ricerca per recuperare i dettagli dell'attività o della proprietà.

Screenshot di Application Live View che mostra la pagina Attività pianificate.

Pagina Fagioli

Per passare alla pagina Fagioli , selezionare l'opzione Fagioli dall'elenco a discesa Categoria informazioni. La pagina Beans fornisce informazioni su un elenco di tutti i fagioli dell'app e le relative dipendenze. Vengono visualizzate le informazioni sul tipo di bean, sulle dipendenze e sulla relativa risorsa.

La pagina Beans include la funzionalità seguente:

  • Eseguire la ricerca in base al nome del bean o ai relativi campi corrispondenti.

Screenshot di Application Live View che mostra la pagina Beans.

Pagina Metriche

Per passare alla pagina Metriche , selezionare l'opzione Metriche dall'elenco a discesa Categoria informazioni. La pagina Metriche fornisce l'accesso alle informazioni sulle metriche dell'app.

La pagina Metriche include le funzionalità seguenti:

  • Scegliere dall'elenco di varie metriche disponibili per l'app, jvm.memory.usedad esempio , jvm.memory.max, http.server.request. Dopo aver scelto la metrica, è possibile visualizzare i tag associati.
  • Scegliere il valore di ognuno dei tag in base ai criteri di filtro.
  • Selezionare Aggiungi metrica per aggiungere la metrica, che viene aggiornata ogni cinque secondi per impostazione predefinita.
  • Sospendere la funzionalità di aggiornamento automatico disabilitando l'interruttore Aggiornamento automatico.
  • Aggiornare manualmente le metriche selezionando Aggiorna tutto.
  • Modificare il formato del valore della metrica in base alle esigenze.
  • Eliminare una particolare metrica selezionando il simbolo meno nella stessa riga.

Screenshot di Application Live View che mostra la pagina Metriche.

Pagina Dell'attuatore

Per passare alla pagina Attuatore , selezionare l'opzione Attuatore dall'elenco a discesa Categoria informazioni. La pagina Dell'attuatore fornisce una visualizzazione ad albero dei dati dell'attuatore.

La pagina Dell'attuatore include la funzionalità seguente:

  • Scegliere tra un elenco di endpoint dell'attuatore e analizzare i dati dell'attuatore non elaborato.

Screenshot di Application Live View che mostra la pagina Dell'attuatore.

Passaggi successivi