Condividi tramite


Usare Advanced Container Networking Services per diagnosticare e risolvere i problemi di rete

Questa guida consente di esplorare i servizi avanzati di rete per contenitori (ACNS) come soluzione principale per affrontare casi d'uso di rete reali nel servizio Azure Kubernetes. Se si risolvono i problemi di risoluzione DNS, ottimizzando il traffico in ingresso e in uscita o garantendo la conformità ai criteri di rete, questo manuale illustra come sfruttare i dashboard di osservabilità ACNS, i log di rete dei contenitori, le metriche di rete dei contenitori e gli strumenti di visualizzazione per diagnosticare e risolvere i problemi in modo efficace.

I servizi avanzati di rete per contenitori rappresentano la piattaforma completa e di sicurezza di rete di livello aziendale di Microsoft che offre le funzionalità più avanzate per il monitoraggio, l'analisi e la risoluzione dei problemi del traffico di rete nei cluster del servizio Azure Kubernetes. Include dashboard Grafana predefiniti, metriche in tempo reale, log dettagliati e informazioni dettagliate basate sull'intelligenza artificiale che consentono di ottenere visibilità approfondita sulle prestazioni di rete, identificare rapidamente i problemi e ottimizzare l'ambiente di rete dei contenitori con supporto Microsoft completo.

Panoramica dei dashboard di Advanced Container Networking Services

Sono stati creati dashboard di esempio per Advanced Container Networking Services per visualizzare e analizzare il traffico di rete, le richieste DNS e le eliminazioni di pacchetti nei cluster Kubernetes. Questi dashboard sono progettati per fornire informazioni dettagliate sulle prestazioni di rete, identificare potenziali problemi e facilitare la risoluzione dei problemi. Per informazioni su come configurare queste dashboard, vedere Configurare l'osservabilità della rete dei container per Azure Kubernetes Service (AKS) - Prometheus e Grafana gestiti da Azure.

La suite di dashboard include:

  • Log di flusso: mostra i flussi di traffico di rete tra pod, spazi dei nomi ed endpoint esterni.
  • Log di flusso (traffico esterno): mostra i flussi di traffico di rete tra i pod e gli endpoint esterni.
  • Cluster: mostra le metriche a livello di nodo per i cluster.
  • DNS (cluster):mostra le metriche DNS in un cluster o la selezione di nodi.
  • DNS (Carico di lavoro): mostra le metriche DNS per il carico di lavoro specificato( ad esempio pod di un DaemonSet o distribuzione, ad esempio CoreDNS).
  • Perdite (carico di lavoro): mostra le perdite verso/da il carico di lavoro specificato, ad esempio Pod di una risorsa Deployment o DaemonSet.
  • Flussi di pod (spazio dei nomi): mostra i flussi di pacchetti L4/L7 verso/dallo spazio dei nomi specificato( ovvero i pod nello spazio dei nomi).
  • Flussi Pod (Carico di Lavoro): mostra i flussi di pacchetti L4/L7 verso/dal carico di lavoro specificato, ad esempio i Pod di un Deployment o DaemonSet.
  • Flussi L7 (spazio dei nomi): mostra i flussi di pacchetti HTTP, Kafka e gRPC verso/dallo spazio dei nomi specificato (ad esempio pod nello spazio dei nomi) quando viene applicato un criterio basato sul livello 7. Questa opzione è disponibile solo per i cluster con piano dati Cilium.
  • Flussi L7 (carico di lavoro): mostra i flussi HTTP, Kafka e gRPC verso/dal carico di lavoro specificato (ad esempio, Pod di un oggetto Deployment o DaemonSet) quando viene applicata una politica basata sul livello 7. Questa opzione è disponibile solo per i cluster con piano dati Cilium.

Caso d'uso 1: Interpretare i problemi del server dei nomi di dominio (DNS) per l'analisi della causa radice (RCA)

I problemi DNS a livello di pod possono causare l'individuazione del servizio non riuscita, le risposte lente dell'applicazione o gli errori di comunicazione tra i pod. Questi problemi si verificano spesso da criteri DNS non configurati correttamente, capacità di query limitata o latenza nella risoluzione di domini esterni. Ad esempio, se il servizio CoreDNS è sovraccarico o un server DNS upstream smette di rispondere, potrebbe causare errori nei pod dipendenti. La risoluzione di questi problemi richiede non solo l'identificazione, ma la visibilità approfondita sul comportamento DNS all'interno del cluster.

Si supponga di aver configurato un'applicazione Web in un cluster del servizio Azure Kubernetes e ora che l'applicazione Web non è raggiungibile. Si ricevono errori DNS, ad esempio DNS_PROBE_FINISHED_NXDOMAIN o SERVFAIL, mentre il server DNS risolve l'indirizzo dell'applicazione Web.

Passaggio 1: Analizzare le metriche DNS nei dashboard di Grafana

Sono già stati creati due dashboard DNS per analizzare metriche, richieste e risposte DNS: DNS (cluster), che mostra le metriche DNS in un cluster o la selezione di nodi e DNS (carico di lavoro) che mostra le metriche DNS per un carico di lavoro specifico (ad esempio, pod di un DaemonSet o distribuzione come CoreDNS).

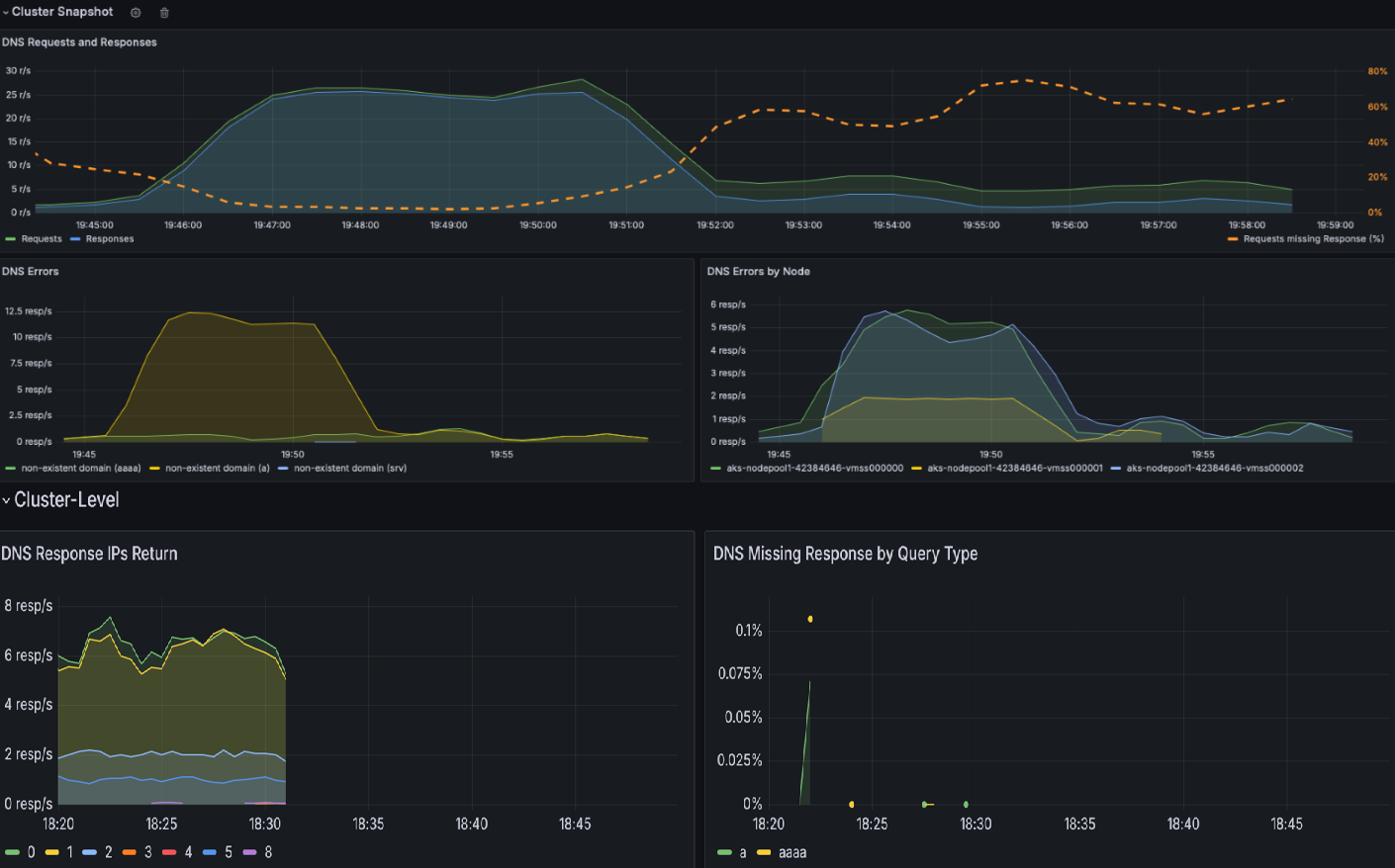
  1. Controllare il dashboard del cluster DNS per ottenere uno snapshot di tutte le attività DNS. Questo dashboard offre una panoramica generale delle richieste e delle risposte DNS, ad esempio i tipi di query che non dispongono di risposte, la query più comune e la risposta più comune. Evidenzia anche i principali errori DNS e i nodi che generano la maggior parte di tali errori.

    Snapshot del dashboard del cluster DNS.

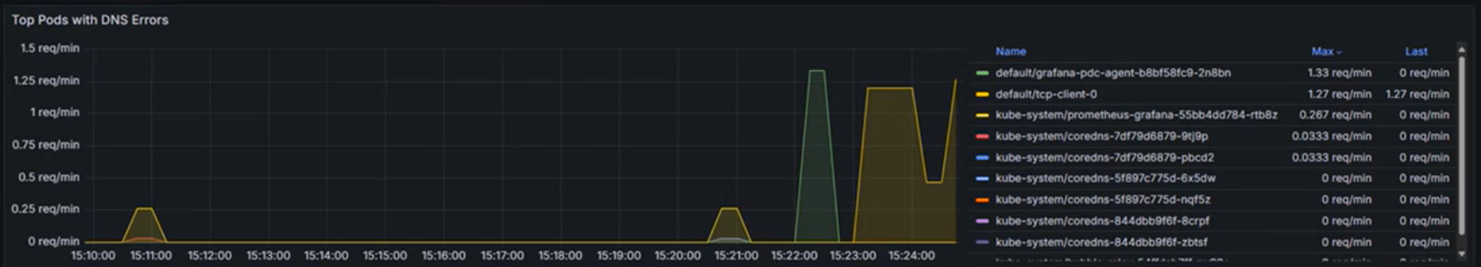
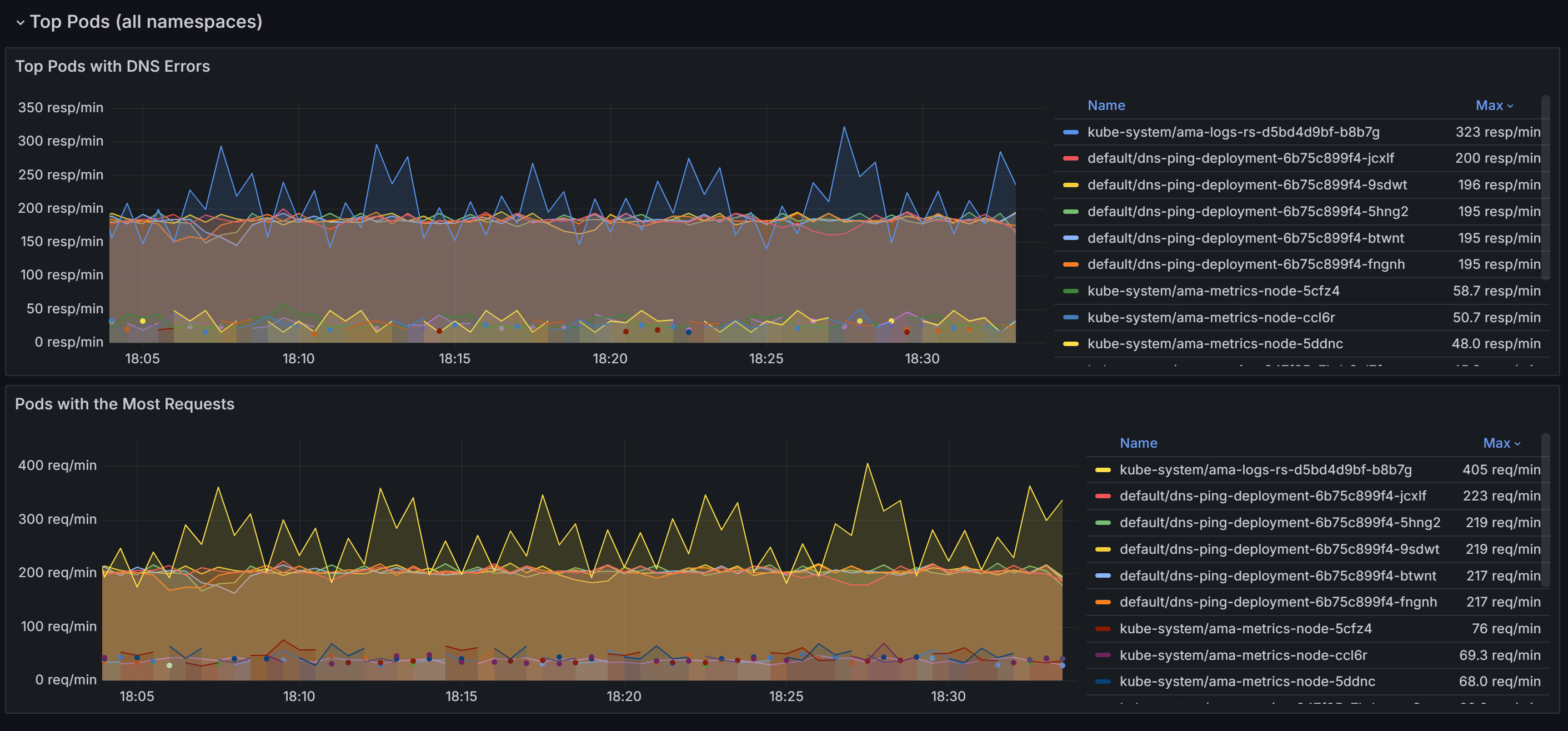
  2. Scorri verso il basso per individuare i pod con il maggior numero di richieste DNS e di errori in tutti i namespace.

    Snapshot dei pod principali in tutti gli spazi dei nomi.

    Dopo aver identificato i pod che causano la maggior parte dei problemi DNS, è possibile approfondire ulteriormente il dashboard del carico di lavoro DNS per una visualizzazione più granulare. Correlando i dati in vari pannelli all'interno del dashboard, è possibile restringere sistematicamente le cause radice dei problemi.

  3. Le sezioni Richieste DNS e Risposte DNS consentono di identificare le tendenze, ad esempio un calo improvviso delle percentuali di risposta o un aumento delle risposte mancanti. Un elevato numero di richieste mancanti di risposta % indica potenziali problemi del server DNS a monte o sovraccarico di query. Nello screenshot seguente del dashboard di esempio è possibile osservare un aumento improvviso delle richieste e delle risposte a circa 15.22.

    Diagramma delle richieste DNS e delle risposte in un carico di lavoro specifico.

  4. Verificare la presenza di eventuali errori DNS per tipo e verificare la presenza di picchi in tipi di errore specifici, NXDOMAIN ad esempio per i domini inesistenti. In questo esempio si verifica un aumento significativo degli errori rifiutati da query, che suggerisce una mancata corrispondenza nelle configurazioni DNS o nelle query non supportate.

    Diagramma degli errori DNS per tipo.

  5. Utilizzare sezioni come IP di risposta DNS resi per assicurarsi che le risposte previste vengano elaborate. Questo grafico mostra il tasso di query DNS elaborate correttamente al secondo. Queste informazioni sono utili per comprendere la frequenza con cui le query DNS vengono risolte correttamente per il carico di lavoro specificato.

    • Un aumento della frequenza può indicare un aumento del traffico o un potenziale attacco DNS (ad esempio, Distributed Denial of Service) (DDoS).
    • Una frequenza ridotta potrebbe indicare problemi che raggiungono il server DNS esterno, un problema di configurazione CoreDNS o un carico di lavoro non raggiungibile da CoreDNS.

    Diagramma della frequenza degli indirizzi IP ritunati nelle risposte DNS al secondo.

  6. L'analisi delle query DNS più frequenti consente di identificare i modelli nel traffico di rete. Queste informazioni sono utili per comprendere la distribuzione del carico di lavoro e rilevare eventuali comportamenti di query insoliti o imprevisti che potrebbero richiedere attenzione.

    Diagramma delle query DNS principali nelle richieste.

  7. La tabella di risposta DNS consente di eseguire l'analisi della causa radice del problema DNS evidenziando tipi di query, risposte e codici di errore come SERVFAIL (errore del server). Identifica query problematiche, modelli di errori o errori di configurazione. Osservando le tendenze nei codici restituiti e nelle percentuali di risposta, è possibile individuare nodi, carichi di lavoro o query specifici che causano interruzioni o anomalie DNS.

    Nell'esempio seguente è possibile notare che per i record AAAA (IPV6) non si verifica alcun errore, ma si verifica un errore del server con un record A (IPV4). In alcuni casi, il server DNS potrebbe essere configurato per classificare in ordine di priorità IPv6 su IPv4. Ciò può causare situazioni in cui gli indirizzi IPv6 vengono restituiti correttamente, ma gli indirizzi IPv4 riscontrano problemi.

    Diagramma della tabella di risposta DNS.

  8. Quando viene confermato che si è verificato un problema DNS, il grafico seguente identifica i primi dieci endpoint che causano errori DNS in un carico di lavoro o uno spazio dei nomi specifico. È possibile usarlo per classificare in ordine di priorità la risoluzione dei problemi di endpoint specifici, rilevare errori di configurazione o analizzare i problemi di rete.

    Diagramma dei pod principali con la maggior parte degli errori DNS.

Passaggio 2: Analizzare i problemi di risoluzione DNS con i log di rete dei contenitori

  1. I log di rete dei contenitori forniscono informazioni dettagliate sulle query DNS e sulle relative risposte in modalità archiviata e su richiesta. Con i log di rete dei contenitori è possibile analizzare il traffico correlato a DNS per pod specifici, visualizzando dettagli quali query DNS, risposte, codici di errore e latenza. Per visualizzare i flussi DNS nell'area di lavoro Log Analytics, usare la query KQL seguente:

    RetinaNetworkFlowLogs
    | where TimeGenerated between (datetime(<start-time>) .. datetime(<end-time>))
    | where Layer4.UDP.destination_port == 53
    | where Layer7.type == "REQUEST" 
    | where Reply == false or isnull(Reply)
    | project TimeGenerated, SourcePodName, DestinationPodName, Layer7.dns.query, Layer7.dns.qtypes, Verdict, TrafficDirection, AdditionalFlowData.Summary, NodeName, SourceNamespace, DestinationNamespace
    | order by TimeGenerated desc
    

    Sostituire <start-time> e <end-time> con l'intervallo di tempo desiderato nel formato 2025-08-12T00:00:00Z.

    I log di rete dei contenitori offrono informazioni dettagliate complete sulle query DNS e sulle relative risposte, che consentono di diagnosticare e risolvere i problemi correlati a DNS. Ogni voce di log include informazioni quali il tipo di query (ad esempio A o AAAA), il nome di dominio sottoposto a query, il codice di risposta DNS (ad esempio, Query Rifiutata, Dominio non esistente o Errore del server) e l'origine e la destinazione della richiesta DNS.

  2. Identificare lo stato della query: esaminare il campo Verdetto per ottenere risposte come DROPPED o FORWARDED, che indicano problemi con la connettività di rete o l'imposizione dei criteri.

  3. Verificare l'origine e la destinazione: verificare che i nomi dei pod elencati nei campi SourcePodName e DestinationPodName siano corretti e che il percorso di comunicazione sia previsto.

  4. Tenere traccia dei modelli di traffico: esaminare il campo Verdetto per capire se le richieste sono state inoltrate o eliminate. Le interruzioni nell'inoltro potrebbero indicare problemi di rete o di configurazione.

  5. Analizzare i timestamp: usare il campo TimeGenerated per correlare problemi DNS specifici con altri eventi nel sistema per una diagnosi completa.

  6. Filtrare in base a pod e spazi dei nomi: usare campi come SourcePodName, DestinationPodName e SourceNamespace per concentrarsi su carichi di lavoro specifici che riscontrano problemi.

Passaggio 3: Visualizzare il traffico DNS con i dashboard dei log di rete del contenitore

I log di rete dei contenitori offrono funzionalità di visualizzazione avanzate tramite i dashboard del portale di Azure e Grafana con gestione Azure. La visualizzazione del grafico delle dipendenze del servizio e dei log dei flussi integra l'analisi dettagliata dei log fornendo informazioni visive sul traffico e sulle dipendenze correlate al DNS:

  • Grafici delle dipendenze del servizio: visualizzare i pod o i servizi che inviano volumi elevati di query DNS e le relative relazioni
  • Dashboard dei log dei flussi: monitorare i modelli di richiesta DNS, le percentuali di errore e i tempi di risposta in tempo reale
  • Analisi del flusso di traffico: identificare i pacchetti DNS eliminati e i percorsi di comunicazione verso CoreDNS o servizi DNS esterni

Screenshot dei log dei flussi e dei log degli errori.

È possibile accedere a queste visualizzazioni tramite:

  • Portale di Azure: passare al cluster del servizio Azure Kubernetes → Insights → Rete → Log dei flussi
  • Grafana con gestione Azure: usare i dashboard "Log di flusso" preconfigurati e "Log di flusso (traffico esterno)"

Con le funzionalità combinate dei dashboard di Grafana, la modalità archiviata Log di rete contenitori per l'analisi cronologica e i log su richiesta per la risoluzione dei problemi in tempo reale, è possibile identificare i problemi DNS ed eseguire in modo efficace l'analisi della causa radice.

Caso d'uso 2: Identificare le eliminazioni di pacchetti a livello di cluster e pod a causa di criteri di rete configurati in modo errato o problemi di connettività di rete

I problemi di applicazione dei criteri di connettività e di rete spesso derivano da criteri di rete Kubernetes non configurati correttamente, plug-in incompatibili di Container Network Interface (CNI), intervalli IP sovrapposti o riduzione della connettività di rete. Tali problemi possono compromettere la funzionalità dell'applicazione, causando interruzioni del servizio e esperienze utente ridotte.

Quando si verifica un rilascio di pacchetti, i programmi eBPF acquisisce l'evento e generano metadati relativi al pacchetto, inclusi il motivo di rilascio e la relativa posizione. Questi dati vengono elaborati da un programma spazio utente, che analizza le informazioni e li converte in metriche Prometheus. Queste metriche offrono informazioni dettagliate critiche sulle cause radice delle eliminazioni di pacchetti, consentendo agli amministratori di identificare e risolvere i problemi, ad esempio errori di configurazione dei criteri di rete in modo efficace.

Oltre ai problemi di applicazione dei criteri, i problemi di connettività di rete possono causare cali di pacchetti a causa di fattori quali errori TCP o ritrasmissioni. Gli amministratori possono eseguire il debug di questi problemi analizzando le tabelle di ritrasmissione TCP e i log degli errori, che consentono di identificare i collegamenti di rete danneggiati o i colli di bottiglia. Usando queste metriche dettagliate e gli strumenti di debug, i team possono garantire operazioni di rete uniformi, ridurre i tempi di inattività e mantenere prestazioni ottimali dell'applicazione.

Si supponga di avere un'applicazione basata su microservizi in cui il pod front-end non può comunicare con un pod back-end a causa di un criterio di rete eccessivamente restrittivo che blocca il traffico in ingresso.

Passaggio 1: Analizzare le metriche di abbandono nelle dashboard di Grafana

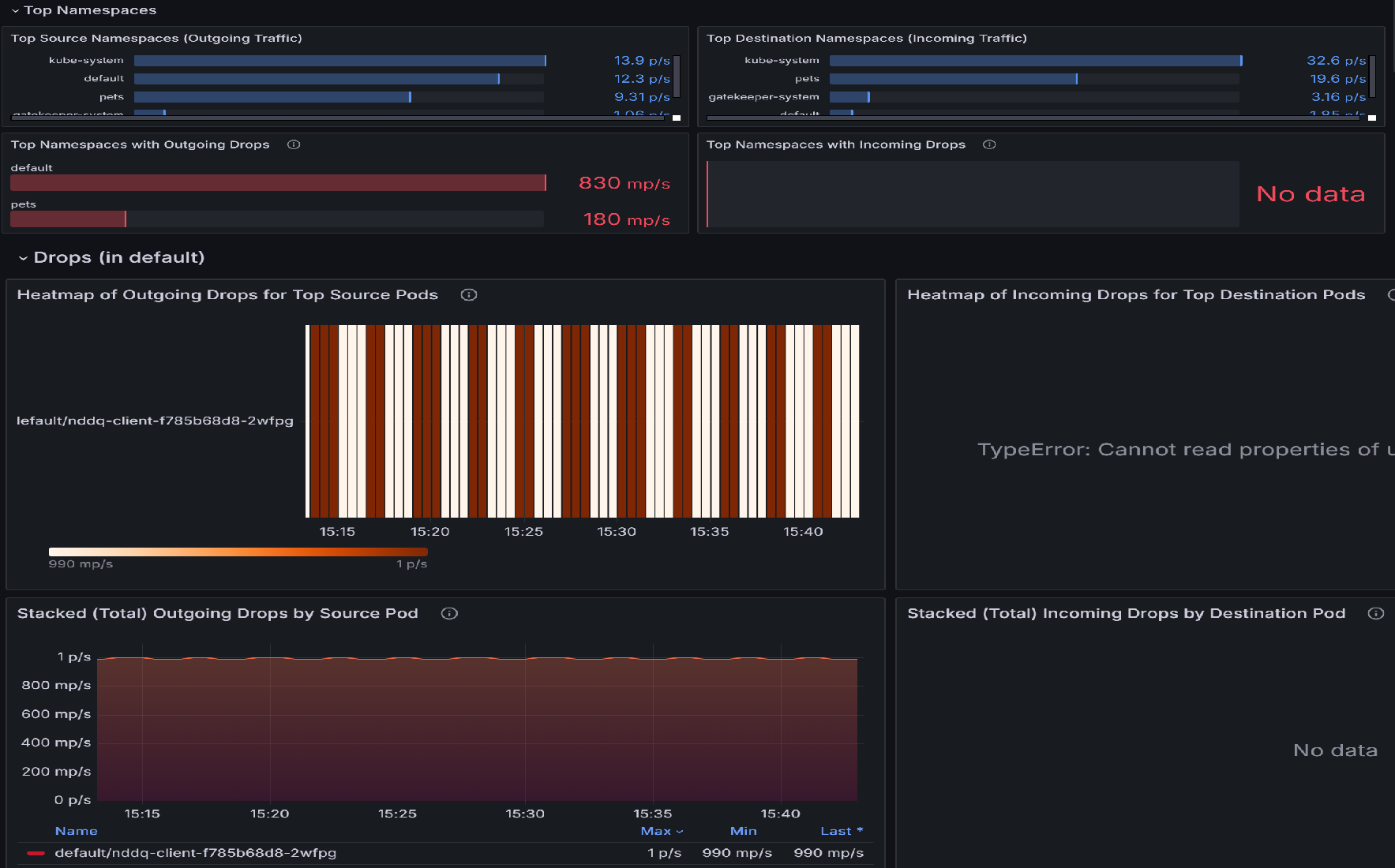
  1. In caso di perdite di pacchetti, iniziare l’analisi con il dashboard Flussi pod (Spazio dei nomi). Questa dashboard contiene pannelli che aiutano a identificare i namespace con i cali maggiori e quindi i pod all'interno di quei namespace con i cali maggiori. Ad esempio, esaminiamo la Mappa termica delle perdite in uscita per i pod di origine principali o per i Pod di destinazione principali per identificare quali pod sono più interessati. I colori più accesi indicano tassi più elevati di cadute. Confrontare nel tempo per rilevare modelli o picchi in determinati pod.

    Diagramma dello snapshot del dashboard dei flussi dei pod (spazio dei nomi).

  2. Dopo aver identificato i pod principali con i drop più elevati, passare alla dashboard Perdite (carico di lavoro). È possibile usare questo dashboard per diagnosticare i problemi di connettività di rete identificando i modelli di eliminazione del traffico in uscita da pod specifici. Le visualizzazioni evidenziano quali pod riscontrano il più elevato numero di cali di prestazioni, la frequenza di tali cali e i motivi alla base, ad esempio il diniego delle politiche. Correlando i picchi nei tassi di inattività con pod o intervalli di tempo specifici, è possibile individuare errori di configurazione, servizi sovraccarichi o problemi di applicazione delle politiche che potrebbero interrompere la connettività.

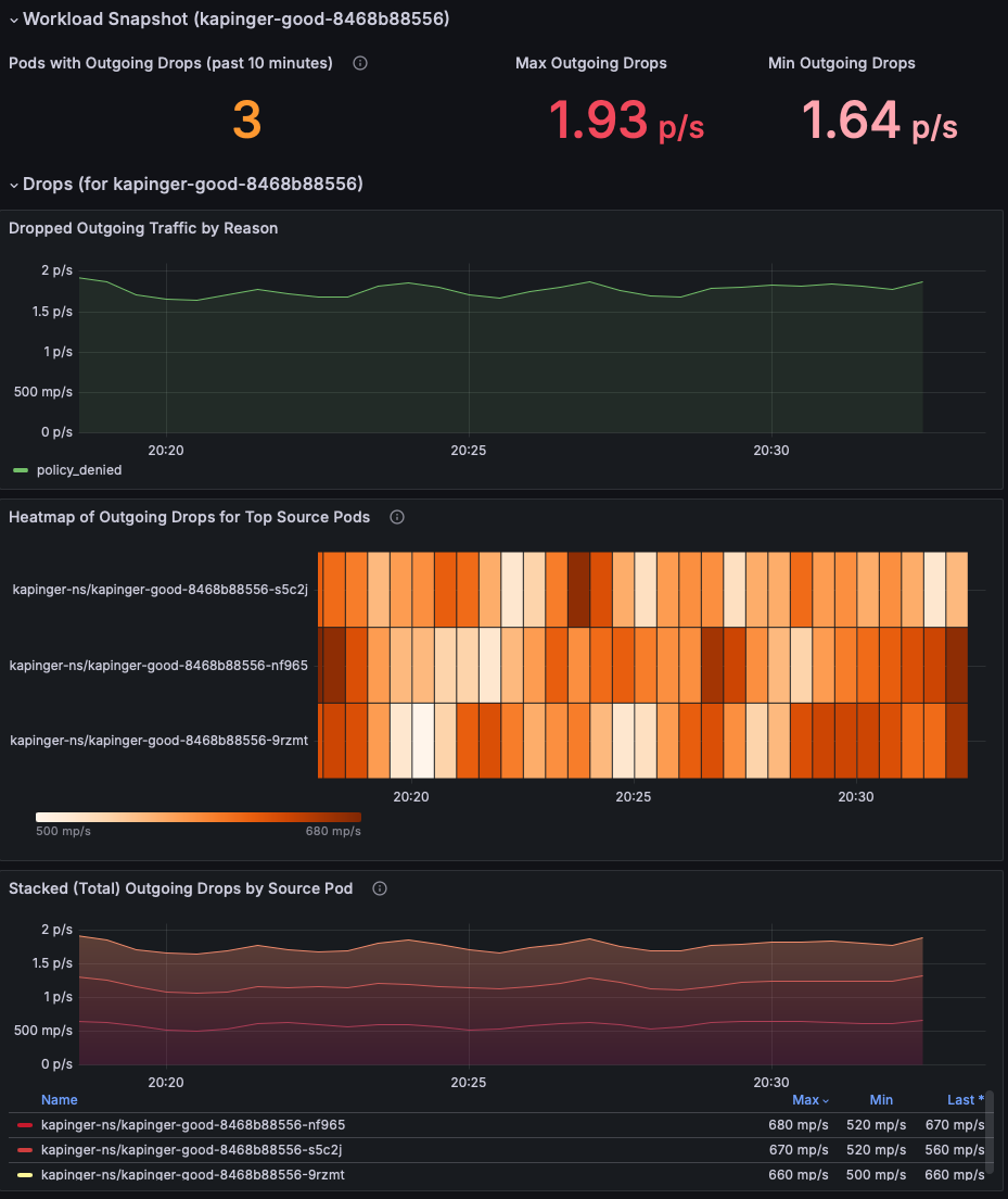
    Diagramma dello snapshot del carico di lavoro dei pacchetti eliminati.

  3. Esaminare la sezione Snapshot del carico di lavoro per identificare i pod che presentano perdite di pacchetti in uscita. Concentrarsi sulle metriche Max Outgoing Drops e Min Outgoing Drops per comprendere la gravità del problema (questo esempio mostra 1,93 pacchetti/sec). Classificare in ordine di priorità i pod con frequenze di rilascio dei pacchetti costantemente elevate.

    Diagramma dello snapshot del carico di lavoro delle metriche del flusso di pod.

  4. Usare il grafico Traffico in ingresso/in uscita eliminato per motivo per identificare la causa radice delle eliminazioni. In questo esempio, il motivo è criterio negato, che indica criteri di rete configurati in modo errato che bloccano il traffico in uscita. Controllare se un intervallo di tempo specifico mostra un picco di perdite per restringere il tempo all'avvio del problema.

    Diagramma del traffico in ingresso eliminato in base al motivo.

  5. Usare la mappa termica delle perdite in ingresso per i pod di origine/destinazione principali per identificare i pod maggiormente interessati. I colori più accesi indicano tassi più elevati di cadute. Confrontare nel tempo per rilevare modelli o picchi in determinati pod.

    Diagramma della mappa termica delle perdite in ingresso per i pod di destinazione principali.

  6. Utilizzare il grafico Perdite in uscita/in ingresso in pila (totale) per pod di origine per confrontare i tassi di caduta tra i pod interessati. Identificare se i pod specifici mostrano in modo coerente perdite più alte (ad esempio, kapinger-bad-6659b89fd8-zjb9k a 26,8 p/s). In questo caso, p/s si riferisce al rilascio di pacchetti al secondo. Fare riferimento incrociato a questi pod con carichi di lavoro, etichette e criteri di rete per diagnosticare potenziali errori di configurazione.

    Diagramma dei pacchetti totali persi per pod sorgente.

Passaggio 2: Analizzare le perdite dei pacchetti con i log di rete del contenitore

I log di rete dei contenitori forniscono informazioni dettagliate dettagliate sulle perdite dei pacchetti causate da criteri di rete non configurati correttamente con dati dettagliati, in tempo reale e cronologici. È possibile analizzare i pacchetti eliminati esaminando specifici motivi di rilascio, modelli e carichi di lavoro interessati.

Usare la seguente query KQL nell'area di lavoro Log Analytics per identificare le perdite dei pacchetti:

RetinaNetworkFlowLogs
| where TimeGenerated between (datetime(<start-time>) .. datetime(<end-time>))
| where Verdict == "DROPPED" 
| summarize DropCount = count() by SourcePodName, DestinationPodName, SourceNamespace, bin(TimeGenerated, 5m)
| order by TimeGenerated desc, DropCount desc

Per l'analisi in tempo reale dei pacchetti persi, è anche possibile filtrare in base a pod o spazi dei nomi specifici:

RetinaNetworkFlowLogs
| where TimeGenerated between (datetime(<start-time>) .. datetime(<end-time>))
| where Verdict == "DROPPED" 
| where SourceNamespace == "<namespace-name>"
| project TimeGenerated, SourcePodName, DestinationPodName, SourceNamespace, DestinationNamespace, Verdict, TrafficDirection
| order by TimeGenerated desc

Sostituire <start-time> e <end-time> con l'intervallo di tempo desiderato nel formato 2025-08-12T00:00:00Z.

I log di rete dei contenitori forniscono informazioni dettagliate granulari sui pacchetti persi, consentendo di identificare i criteri di rete configurati in modo errato e convalidare le correzioni. I log includono informazioni dettagliate sui motivi della perdita, sui pod interessati e sui modelli di traffico che possono guidare le attività di risoluzione dei problemi.

Passaggio 3: Visualizzare le perdite dei pacchetti con i dashboard dei log di rete del contenitore

I log di rete dei contenitori offrono una rappresentazione visiva dei flussi di traffico e dei pacchetti persi tramite i dashboard del portale di Azure e Grafana con gestione Azure. I dashboard dei log dei flussi visualizzano interazioni tra pod all'interno dello stesso spazio dei nomi, pod in altri spazi dei nomi e traffico dall'esterno del cluster.

Le principali funzionalità di visualizzazione includono:

  • Analisi della perdita per motivo: identificare il motivo per cui i pacchetti vengono persi (criteri negati, rilevamento delle connessioni e così via)
  • Mappe del flusso di traffico: rappresentazione visiva dei flussi di traffico consentiti e negati
  • Informazioni dettagliate su spazio dei nomi e pod: visualizzazioni dettagliate delle relazioni di origine e di destinazione
  • Analisi delle serie temporali: tendenze cronologiche delle perdite di pacchetti e delle relative cause

Screenshot degli spazi dei nomi principali e delle metriche dei pod.

Questi dati sono fondamentali per esaminare i criteri di rete applicati nel cluster, consentendo agli amministratori di identificare e risolvere rapidamente eventuali criteri non configurati o problematici tramite rappresentazioni visive e analisi complete dei log.

Caso d'uso 3: Identificare gli squilibri del traffico di rete all'interno di carichi di lavoro e namespace.

Gli squilibri di traffico si verificano quando determinati pod o servizi all'interno di un carico di lavoro o di uno spazio dei nomi gestiscono un volume sproporzionato di traffico di rete rispetto ad altri. Ciò può causare conflitti di risorse, prestazioni ridotte per i pod sovraccarichi e sottoutilizzazione di altri pod. Tali squilibri spesso si verificano a causa di servizi non configurati correttamente, distribuzione del traffico irregolare da parte di servizi di bilanciamento del carico o modelli di utilizzo imprevisti. Senza osservabilità, è difficile identificare quali pod o namespace sono sovraccaricati o sottoutilizzati. I servizi di rete dei contenitori avanzati consentono di monitorare i modelli di traffico in tempo reale a livello di pod, fornendo metriche sull'utilizzo della larghezza di banda, sulle frequenze delle richieste e sulla latenza, semplificando l'individuazione degli squilibri.

Supponiamo che tu abbia una piattaforma di vendita al dettaglio online in esecuzione su un cluster del servizio Azure Kubernetes (AKS). La piattaforma è costituita da più microservizi, tra cui un servizio di ricerca di prodotti, un servizio di autenticazione utente e un servizio di elaborazione degli ordini che comunica tramite Kafka. Durante una vendita stagionale, il servizio di ricerca del prodotto subisce un aumento del traffico, mentre gli altri servizi rimangono inattive. Il servizio di bilanciamento del carico indirizza inavvertitamente più richieste a un subset di pod all'interno della distribuzione della ricerca di prodotti, causando congestione e una maggiore latenza per le query di ricerca. Nel frattempo, gli altri pod nella stessa distribuzione sono sottoutilizzati.

Passaggio 1: Analizzare il traffico dei pod tramite il dashboard di Grafana

  1. Visualizza il dashboard Flussi pod (carico di lavoro). Lo Snapshot del carico di lavoro visualizza varie statistiche, ad esempio il traffico uscente e entrante e le perdite uscente e entrante.

    Diagramma dello snapshot del carico di lavoro per il traffico dei pod.

  2. Esaminare le fluttuazioni del traffico per ogni tipo di traccia. Variazioni significative nelle linee blu e verde indicano modifiche al volume di traffico per applicazioni e servizi, che potrebbero contribuire alla congestione. Identificando i periodi con traffico elevato, è possibile individuare i tempi di congestione e analizzare ulteriormente. Confrontare inoltre i modelli di traffico in uscita e in ingresso. Se si verifica uno squilibrio significativo tra il traffico in uscita e quello in ingresso, potrebbe indicare congestioni della rete o colli di bottiglia. Diagramma del traffico in uscita per tipo di traccia.

  3. Le mappe heatmap rappresentano le metriche del flusso di traffico a livello di pod all'interno di un cluster Kubernetes. La mappa termica del traffico in uscita per i pod di origine principali mostra il traffico in uscita dai primi 10 pod di origine, mentre la mappa termica del traffico in ingresso per i pod di destinazione superiore visualizza il traffico in ingresso verso i primi 10 pod di destinazione. L'intensità del colore indica il volume del traffico, con sfumature più scure che rappresentano un traffico più elevato. I modelli coerenti evidenziano i pod che generano o ricevono traffico significativo, ad esempio default/tcp-client-0, che può fungere da nodo centrale.

    L'indicazione della mappa termica seguente mostra che il traffico più elevato viene ricevuto e esce dal singolo pod. Se lo stesso pod (ad esempio, default/tcp-client-0) viene visualizzato in entrambe le mappe heatmap con un'intensità elevata del traffico, potrebbe suggerire che stia inviando e ricevendo un volume elevato di traffico, potenzialmente fungendo da nodo centrale nel carico di lavoro. Le variazioni di intensità tra pod possono indicare una distribuzione del traffico non uniforme, con alcuni pod che gestiscono in modo sproporzionato più traffico rispetto ad altri.

    Diagramma della mappa termica del traffico in uscita nei pod di origine e del traffico in ingresso nei pod di destinazione.

  4. Il monitoraggio del traffico di reimpostazione TCP è fondamentale per comprendere il comportamento della rete, la risoluzione dei problemi, l'applicazione della sicurezza e l'ottimizzazione delle prestazioni dell'applicazione. Fornisce informazioni dettagliate preziose sul modo in cui le connessioni vengono gestite e terminate, consentendo agli amministratori di rete e di sistema di mantenere un ambiente sano, efficiente e sicuro. Queste metriche rivelano quanti pod sono attivamente coinvolti nell'invio o nella ricezione di pacchetti TCP RST, che possono segnalare connessioni instabili o pod non configurati correttamente causando la congestione della rete. Tassi elevati di reimpostazione indicano che i pod potrebbero essere sovraccaricati da tentativi di connessione o che si verificano conflitti di risorse.

    Diagramma delle metriche di reimpostazione TCP.

  5. La mappa termica della RST TCP in uscita dai pod di origine principali mostra quali pod di origine generano il maggior numero di pacchetti TCP RST e quando l'attività aumenta. Per l'esempio di mappa termica seguente, se animali domestici/rabbitmq-0 mostra costantemente reimpostazioni in uscita elevate durante le ore di traffico di punta, potrebbe indicare che l'applicazione o le relative risorse sottostanti (CPU, memoria) sono sovraccaricate. La soluzione potrebbe essere ottimizzare la configurazione del pod, ridimensionare le risorse o distribuire il traffico in modo uniforme tra le repliche.

    Diagramma della mappa termica della reimpostazione TCP in uscita per pod di origine.

  6. La Mappa termica degli RST TCP in arrivo per pod di destinazione principali identifica i pod di destinazione che ricevono la maggior parte dei pacchetti TCP RST, evidenziando potenziali colli di bottiglia o problemi di connessione presso questi pod. Se animali domestici/mongodb-0 ricevono spesso pacchetti RST, potrebbe essere un indicatore di connessioni di database in overload o configurazioni di rete difettose. La soluzione potrebbe essere aumentare la capacità del database, implementare la limitazione della velocità o analizzare i carichi di lavoro upstream che causano connessioni eccessive.

    Diagramma della mappa termica della reimpostazione TCP in ingresso in base ai pod di destinazione principali.

  7. Il grafico RST TCP in uscita aggregato per pod di origine offre una visualizzazione complessiva delle reimpostazioni nel tempo, evidenziando tendenze o anomalie.

    Snapshot della reimpostazione TCP in uscita in pila (totale) per pod di origine.

  8. Il grafico RST TCP in ingresso in pila (totale) per pod di destinazione aggrega le reimpostazioni in ingresso, mostrando in che modo la congestione della rete influisce sui pod di destinazione. Ad esempio, un aumento prolungato delle reimpostazioni per animali domestici/rabbitmq-0 potrebbe indicare che questo servizio non è in grado di gestire il traffico in ingresso in modo efficace, causando timeout.

    Snapshot del totale di reimpostazioni TCP in ingresso per i pod di destinazione.

Analisi degli squilibri del traffico con i log di rete dei contenitori

Oltre a usare i dashboard di Grafana, è possibile usare i log di rete dei contenitori per analizzare i modelli di traffico e identificare gli squilibri tramite query KQL:

// Identify pods with high traffic volume (potential imbalances)
RetinaNetworkFlowLogs
| where TimeGenerated between (datetime(<start-time>) .. datetime(<end-time>))
| extend TCP = parse_json(Layer4).TCP
| extend SourcePort = TCP.source_port, DestinationPort = TCP.destination_port
| summarize TotalConnections = count() by SourcePodName, SourceNamespace
| top 10 by TotalConnections desc
// Analyze TCP reset patterns to identify connection issues
RetinaNetworkFlowLogs
| where TimeGenerated between (datetime(<start-time>) .. datetime(<end-time>))
| extend TCP = parse_json(Layer4).TCP
| extend Flags = TCP.flags
| where Flags contains "RST"
| summarize ResetCount = count() by SourcePodName, DestinationPodName, bin(TimeGenerated, 5m)
| order by TimeGenerated desc, ResetCount desc

Sostituire <start-time> e <end-time> con l'intervallo di tempo desiderato nel formato 2025-08-12T00:00:00Z.

Queste query consentono di identificare gli squilibri del traffico e i problemi di connessione che potrebbero non essere immediatamente visibili nelle visualizzazioni del dashboard.

Caso d'uso 4: monitoraggio in tempo reale dell'integrità e delle prestazioni della rete del cluster

La presentazione delle metriche di integrità di rete di un cluster a un livello elevato è essenziale per garantire la stabilità complessiva e le prestazioni del sistema. Le metriche di alto livello offrono una visualizzazione rapida e completa delle prestazioni di rete del cluster, consentendo agli amministratori di identificare facilmente potenziali colli di bottiglia, errori o inefficienze senza approfondire dettagli granulari. Queste metriche, ad esempio latenza, velocità effettiva, perdita di pacchetti e percentuali di errore, offrono uno snapshot dell'integrità del cluster, consentendo il monitoraggio proattivo e la risoluzione dei problemi rapidi.

È disponibile un dashboard di esempio che rappresenta l'integrità complessiva del cluster: Kubernetes/Rete/Clusters. Esaminiamo più in dettaglio il dashboard complessivo.

  1. Identificare i colli di bottiglia di rete: analizzando i grafici sui Byte inoltrati e sui Pacchetti inoltrati, è possibile identificare se sono presenti cadute improvvise o picchi che indicano potenziali colli di bottiglia o congestione nella rete.

    Diagramma della visualizzazione della flotta dell'integrità complessiva del cluster.

  2. Rilevare la perdita di pacchetti : le sezioni Pacchetti eliminati e Byte eliminati consentono di identificare se si verifica una perdita significativa di pacchetti all'interno di cluster specifici, che potrebbero indicare problemi come hardware difettoso o impostazioni di rete configurate in modo errato.

    Diagramma dei byte e dei pacchetti eliminati dal cluster.

  3. Monitorare i modelli di traffico: è possibile monitorare i modelli di traffico nel tempo per comprendere il comportamento normale e anomalo, che consente di risolvere i problemi proattivi. Confrontando max e min ingress/egress byte e pacchetti, è possibile analizzare le tendenze delle prestazioni e determinare se determinati orari del giorno o carichi di lavoro specifici causano una riduzione delle prestazioni.

    Diagramma delle metriche del traffico in ingresso in uscita.

  4. Diagnosticare i motivi di eliminazione: le sezioni Byte eliminati per motivo e Pacchetti eliminati per motivo consentono di comprendere i motivi specifici per cui i pacchetti vengono eliminati, ad esempio il rifiuto delle politiche o protocolli sconosciuti.

    Diagramma dei byte persi per motivo.

  5. Analisi specifica del nodo: i grafici Byte eliminati dal nodo e Pacchetti eliminati dal nodo forniscono informazioni dettagliate sui nodi che riscontrano il maggior numero di eliminazioni di pacchetti. Ciò consente di individuare i nodi problematici e di intraprendere azioni correttive per migliorare le prestazioni di rete.

    Diagramma dei byte e dei pacchetti eliminati da diversi nodi.

  6. Distribuzione delle connessioni TCP: il grafico qui indica la distribuzione delle connessioni TCP tra stati diversi. Ad esempio, se il grafico mostra un numero insolitamente elevato di connessioni nello SYN_SENT stato, potrebbe indicare che i nodi del cluster hanno problemi a stabilire le connessioni a causa della latenza di rete o di una configurazione errata. D'altra parte, un numero considerevole di connessioni nello TIME_WAIT stato potrebbe suggerire che le connessioni non vengano rilasciate correttamente, causando potenzialmente l'esaurimento delle risorse.

    Diagramma della connessione TCP in base allo stato.

Caso d'uso 5: Diagnosticare i problemi di rete a livello di applicazione

L'osservabilità del traffico di livello L7 risolve i problemi critici di rete a livello applicativo fornendo una visibilità approfondita sul traffico HTTP, gRPC e Kafka. Questi dati analitici consentono di rilevare problemi come tassi di errore elevati (ad esempio, errori sul lato client 4xx o sul lato server 5xx), cali imprevisti del traffico, picchi di latenza, distribuzione irregolare del traffico tra pod e criteri di rete non configurati correttamente. Questi problemi si verificano spesso in architetture di microservizi complesse in cui le dipendenze tra i servizi sono complesse e l'allocazione delle risorse è dinamica. Ad esempio, un aumento improvviso dei messaggi Kafka eliminati o ritardi nelle chiamate gRPC potrebbe segnalare colli di bottiglia nell'elaborazione dei messaggi o nella congestione della rete.

Si supponga di avere una piattaforma di e-commerce distribuita in un cluster Kubernetes, in cui il servizio front-end si basa su diversi microservizi back-end, tra cui un gateway di pagamento (gRPC), un catalogo prodotti (HTTP) e un servizio di elaborazione degli ordini che comunica tramite Kafka. Di recente, gli utenti hanno segnalato un aumento degli errori al momento del pagamento e tempi lenti di caricamento delle pagine. Verranno ora approfondite le procedure per eseguire l'RCA di questo problema usando i dashboard preconfigurati per il traffico L7: Kubernetes/Networking/L7 (spazi dei nomi) e Kubernetes/Networking/L7 (carico di lavoro).

  1. Identificare i modelli di richieste HTTP eliminate e inoltrate. Nel grafico seguente, il traffico HTTP in uscita viene segmentato in base al verdetto, evidenziando se le richieste vengono "inoltrate" o "scartate". Per la piattaforma di e-commerce, questo grafico può aiutare a identificare potenziali colli di bottiglia o fallimenti nel processo di checkout. Se si verifica un notevole aumento dei flussi HTTP eliminati, potrebbe indicare problemi quali criteri di rete non configurati correttamente, vincoli di risorse o problemi di connettività tra i servizi front-end e back-end. Correlando questo grafico con intervalli di tempo specifici dei reclami degli utenti, gli amministratori possono indicare se queste eliminazioni sono allineate all'errore di checkout.

    Diagramma del traffico HTTP in uscita in base al verdetto.

  2. Il grafico a linee seguente illustra la frequenza delle richieste HTTP in uscita nel tempo, classificate in base ai codici di stato , ad esempio 200, 403. È possibile usare questo grafico per identificare i picchi di frequenza degli errori ,ad esempio 403 Errori non consentiti , che potrebbero indicare problemi con l'autenticazione o il controllo di accesso. Correlando questi picchi con intervalli di tempo specifici, è possibile analizzare e risolvere i problemi sottostanti, ad esempio i criteri di sicurezza non configurati correttamente o i problemi lato server.

    Diagramma del metodo e del conteggio delle richieste HTTP in uscita.

  3. Questa mappa termica seguente indica i pod con richieste HTTP in uscita che hanno generato errori 4xx. È possibile usare questa mappa termica per identificare rapidamente i pod problematici e analizzare i motivi degli errori. Risolvendo questi problemi a livello di pod, è possibile migliorare le prestazioni e l'affidabilità complessive del traffico L7.

    Diagramma delle richieste HTTP che hanno corretto gli errori 4xx.

  4. Usare i grafici seguenti per verificare quali pod ricevono il maggior traffico. In questo modo è possibile identificare i pod sovraccaricati.

    • Le richieste HTTP in uscita per i primi 10 pod di origine per impostazione predefinita mostrano un numero stabile di richieste HTTP in uscita nel tempo per i primi dieci pod di origine. La linea rimane quasi piatta, che indica un traffico coerente senza picchi o cadute significative.
    • La mappa termica delle richieste HTTP in uscita eliminate per i primi 10 pod di origine per impostazione predefinita usa la codifica a colori per rappresentare il numero di richieste eliminate. I colori più scuri indicano un numero più elevato di richieste eliminate, mentre i colori più chiari indicano meno o nessuna richiesta eliminata. Le bande scure e chiare alternate suggeriscono schemi periodici nei cali delle richieste.

    Questi grafici forniscono informazioni dettagliate preziose sul traffico di rete e sulle prestazioni. Il primo grafico consente di comprendere la coerenza e il volume del traffico HTTP in uscita, fondamentale per il monitoraggio e la gestione delle prestazioni di rete ottimali. Il secondo grafico consente di identificare modelli o periodi in cui si verificano problemi con le richieste eliminate, che possono essere cruciali per la risoluzione dei problemi di rete o l'ottimizzazione delle prestazioni.

    Diagramma delle richieste HTTP per i pod di origine principali.

Fattori chiave su cui concentrarsi durante l'analisi della causa radice per il traffico L7

  1. Modelli di traffico e volume: analizzare le tendenze del traffico per identificare picchi, cali o squilibri nella distribuzione del traffico. I nodi o i servizi sovraccaricati possono causare colli di bottiglia o richieste perse.

    Diagramma del traffico l7 di Grafana.

  2. Tassi di errore: tenere traccia delle tendenze negli errori 4xx (richieste non valide) e 5xx (errori back-end). Gli errori persistenti indicano errori di configurazione del client o vincoli di risorse lato server.

  3. Richieste perse: esaminare le perdite su pod o nodi specifici. Le cadute spesso segnalano problemi di connettività o rifiuti correlati alle politiche.

  4. Applicazione e configurazione dei criteri: valutare i criteri di rete, i meccanismi di individuazione dei servizi e le impostazioni di bilanciamento del carico per eventuali errori di configurazione.

  5. Mappe heatmap e metriche di flusso: usare visualizzazioni come le mappe heatmap per identificare rapidamente i pod con carichi di errore o le anomalie del traffico.

Analisi del traffico L7 con i log di rete dei contenitori

I log di rete dei contenitori offrono funzionalità complete di analisi del traffico L7 tramite log archiviati e dashboard visivi. Usare le query KQL seguenti per analizzare il traffico HTTP, gRPC e altro tipo di traffico a livello di applicazione:

// Analyze HTTP response codes and error rates
RetinaNetworkFlowLogs
| where TimeGenerated between (datetime(<start-time>) .. datetime(<end-time>))
| where FlowType == "L7_HTTP"
| extend HTTP = parse_json(Layer4).HTTP
| extend StatusCode = HTTP.status_code
| summarize RequestCount = count() by StatusCode, SourcePodName, bin(TimeGenerated, 5m)
| order by TimeGenerated desc
// Identify pods with high HTTP 4xx or 5xx error rates
RetinaNetworkFlowLogs
| where TimeGenerated between (datetime(<start-time>) .. datetime(<end-time>))
| where FlowType == "L7_HTTP"
| extend HTTP = parse_json(Layer4).HTTP
| extend StatusCode = tostring(HTTP.status_code)
| where StatusCode startswith "4" or StatusCode startswith "5"
| summarize ErrorCount = count(), UniqueErrors = dcount(StatusCode) by SourcePodName, DestinationPodName
| top 10 by ErrorCount desc
// Monitor gRPC traffic and response times
RetinaNetworkFlowLogs
| where TimeGenerated between (datetime(<start-time>) .. datetime(<end-time>))
| where FlowType == "L7_GRPC"
| extend GRPC = parse_json(Layer4).GRPC
| extend Method = GRPC.method
| summarize RequestCount = count() by SourcePodName, DestinationPodName, Method
| order by RequestCount desc

Sostituire <start-time> e <end-time> con l'intervallo di tempo desiderato nel formato 2025-08-12T00:00:00Z.

Queste query integrano i dashboard visivi fornendo informazioni dettagliate sulle prestazioni, i modelli di errore e la distribuzione del traffico a livello di applicazione nell'architettura dei microservizi.

Osservazione della rete inclusa in Monitoraggio di Azure

Quando si abilita il servizio gestito di Monitoraggio di Azure per Prometheus in un cluster del servizio Azure Kubernetes, le metriche di monitoraggio della rete dei nodi di base vengono raccolte per impostazione predefinita tramite la destinazione networkobservabilityRetina. In questo modo sono disponibili le opzioni seguenti:

  • Metriche di rete di base a livello di nodo: visibilità del traffico di rete essenziale a livello di nodo
  • Destinazioni Prometheus predefinite: metriche di osservabilità di rete raschiate automaticamente da Monitoraggio di Azure
  • Integrazione di Monitoraggio di Azure: integrazione perfetta con Monitoraggio di Azure; le metriche vengono raccolte automaticamente e possono essere visualizzate in Grafana
  • Nessuna configurazione aggiuntiva necessaria: abilitata automaticamente quando è configurato Prometheus gestito da Monitoraggio di Azure
  • Supporto tecnico Microsoft: supportato come parte di Monitoraggio di Azure e servizio Azure Kubernetes

Nota: è necessario abilitare il servizio gestito di Monitoraggio di Azure per Prometheus nel cluster del servizio Azure Kubernetes, che potrebbe avere costi associati.

Introduzione: abilitare il servizio gestito di Monitoraggio di Azure per Prometheus nel cluster del servizio Azure Kubernetes tramite il portale di Azure o l'interfaccia della riga di comando. Le metriche di osservabilità della rete verranno raccolte automaticamente e disponibili per la visualizzazione in Grafana con gestione Azure.

Osservabilità di rete con OSS Retina

Anche se i servizi avanzati di rete per contenitori (ACNS) rappresentano un'offerta a pagamento che offre funzionalità complete di osservabilità della rete, Microsoft supporta anche l'osservabilità di rete con OSS Retina, una piattaforma open source di osservabilità di rete che fornisce funzionalità essenziali di monitoraggio della rete.

OSS Retina è la piattaforma open source di osservabilità disponibile in retina.sh e GitHub. Fornisce:

  • Osservabilità della rete basata su eBPF: usa tecnologie eBPF per raccogliere informazioni dettagliate con overhead minimo
  • Analisi approfondita del traffico con il contesto Kubernetes: acquisizione e analisi completa dei flussi di traffico di rete con integrazione completa di Kubernetes
  • Raccolta di metriche avanzate: metriche di livello 4, metriche DNS e funzionalità di acquisizione di pacchetti distribuiti
  • Estendibilità basata su plug-in: personalizzare ed estendere le funzionalità tramite un'architettura di plug-in
  • Metriche compatibili con Prometheus: esportare metriche di rete complete in formato Prometheus con modalità di metrica configurabili
  • Acquisizione di pacchetti distribuiti: acquisizione di pacchetti su richiesta in più nodi per la risoluzione dei problemi più approfondita
  • Indipendente dalla piattaforma e dall'interfaccia CNI: funziona con qualsiasi cluster Kubernetes (servizio Azure Kubernetes, abilitato per Arc, locale), qualsiasi sistema operativo (Linux/Windows) e qualsiasi CNI
  • Supporto della community: open source con supporto e contributi basati sulla community
  • Autogestito: controllo completo sulla distribuzione e sulla configurazione
  • Integrazione di Hubble: si integra con Hubble di Cilium per informazioni di rete aggiuntive

Introduzione: distribuire OSS Retina usando grafici Helm o manifesti Kubernetes dal repository Retina ufficiale. Configurare Prometheus e Grafana per visualizzare le metriche, configurare l'analisi approfondita del traffico con il contesto Kubernetes, abilitare l'acquisizione di pacchetti distribuita per la risoluzione dei problemi avanzata e personalizzare le funzionalità usando l'architettura basata su plug-in per casi d'uso specifici.

Confronto delle offerte di osservabilità di rete

Offering Support Costo Gestione Distribuzione Modalità di utilizzo comuni
Advanced Container Networking Services (ACNS) Supporto aziendale Microsoft Servizio Azure a pagamento Completamente gestito da Microsoft Integrazione di Azure con un clic Osservabilità aziendale gestita: flussi di rete a livello di pod, metriche a livello di pod, metriche DNS, log archiviati persistenti, analisi del traffico di livello 7, imposizione dei criteri di sicurezza di rete, report di conformità, dashboard avanzati di Grafana, informazioni dettagliate basate sull'IA
Osservabilità della rete (Monitoraggio di Azure) Supporto tecnico Microsoft come parte di Monitoraggio di Azure Incluso in Prometheus gestito di Monitoraggio di Azure (si applicano i costi di Monitoraggio di Azure) Completamente gestito da Microsoft Automatico quando è abilitato Prometheus gestito da Monitoraggio di Azure Monitoraggio della rete dei nodi: solo metriche di rete a livello di cluster e a livello di nodo, visibilità a livello di pod, nessun log archiviato, nessuna analisi DNS, adatta per il monitoraggio dell'infrastruttura di base e gli utenti che vogliono una minima osservabilità della rete senza configurazione aggiuntiva
OSS Retina Supporto della community Gratuito e open source Autogestito Installazione manuale tramite Helm/manifest in qualsiasi cluster Kubernetes Osservabilità avanzata non gestita: acquisizioni di pacchetti in tempo reale, raccolta di metriche personalizzate, analisi della rete profonda basata su eBPF, integrazione di Hubble, distribuzioni multicloud, pipeline di osservabilità personalizzate, debug avanzato con l'integrazione tcpdump/Wireshark e ambienti di sviluppo/test

Ulteriori informazioni

Per iniziare a usare l'osservabilità di rete nel servizio Azure Kubernetes:

Advanced Container Networking Services (ACNS)

Osservabilità della rete (Monitoraggio di Azure)

OSS Retina