Analisi delle prestazioni dell'agente
Dopo che l'agente è stato distribuito e i clienti hanno iniziato a interagire, è possibile accedere alle statistiche relative all'agente. Si può accedere a queste informazioni tramite la scheda Analisi del riquadro di spostamento laterale. In questa scheda è possibile trovare gli indicatori di prestazioni chiave (KPI) che mostrano il volume di sessioni gestite dall'agente, l'efficacia dell'agente in termini di coinvolgimento degli utenti e risoluzione dei problemi, la frequenza di escalation agli agenti live e la frequenza di abbandono durante le conversazioni. È possibile trovare informazioni sulla soddisfazione del cliente a livello di KPI nella scheda Soddisfazione del cliente.
È possibile inoltre visualizzare la cronologia dettagliata e le trascrizioni delle sessioni selezionando Sessioni dalla scheda Analisi. Nella pagina Sessioni è possibile scaricare un file con la trascrizione completa della sessione, che può essere un modo utile per regolare le prestazioni dell'agente e modificare il contenuto negli argomenti per migliorare l'efficienza dell'agente.
Analisi delle prestazioni e dell'uso degli agenti
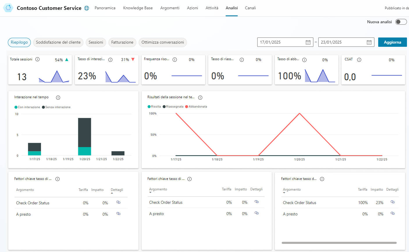
La pagina Riepilogo fornisce una panoramica completa delle prestazioni dell'agente. Usa la tecnologia IA per mostrare gli argomenti che hanno un impatto maggiore sulla frequenza di escalation, abbandono e risoluzione. Per altre informazioni, consultare la tabella in Grafici di riepilogo.
Nella pagina Riepilogo sono inclusi vari grafici relativi ai KPI dell'agente:
Grafici di riepilogo: offrono un riepilogo dei KPI per un periodo specificato e mostrano la percentuale di modifica relativa allo stesso periodo.
Grafico di engagement nel tempo: fornisce una vista grafica del numero di sessioni impegnate e non impegnate nel tempo.
Grafico dei risultati della sessione nel tempo: offre una visualizzazione grafica della frequenza giornaliera di risoluzione, escalation e abbandono per il periodo di tempo specificato.
Grafico dei fattori chiave del tasso di risoluzione: mostra gli argomenti in ordine di impatto sul tasso di risoluzione per il periodo di tempo specificato.
Grafico dei fattori chiave del tasso di escalation: mostra gli argomenti in ordine di impatto sul tasso di escalation per il periodo di tempo specificato.
Grafico dei fattori chiave del tasso di abbandono: mostra gli argomenti in ordine di impatto sul tasso di abbandono per il periodo di tempo specificato.
Per altre informazioni, consultare Analizza le prestazioni e l'utilizzo degli agenti.
I grafici Fattori chiave del tasso di engagement, Fattori chiave del tasso di abbandono e Fattori chiave del tasso di risoluzione usano la comprensione del linguaggio naturale per raggruppare i problemi in argomenti. Tali grafici mostrano gli argomenti che hanno il maggiore impatto sulle prestazioni dell'agente.
Analisi della soddisfazione del cliente in merito agli agenti di Microsoft Copilot Studio
La pagina Soddisfazione del cliente fornisce una visualizzazione dettagliata dei dati del sondaggio sulla soddisfazione del cliente (CSAT), incluso il punteggio CSAT medio nel tempo e gli argomenti che hanno il maggiore impatto sul punteggio CSAT. La pagina Soddisfazione del cliente include una varietà di grafici relativi agli indicatori di soddisfazione del cliente dell'agente:
Grafico dei fattori chiave della soddisfazione del cliente: usa l'IA per raggruppare i casi di supporto correlati come argomenti. Questo grafico visualizza gli argomenti in ordine di impatto sulla soddisfazione del cliente nel periodo di tempo specificato.
Grafico dei risultati nel tempo: fornisce una visualizzazione grafica del punteggio CSAT medio per nel periodo di tempo specificato.
Grafico del punteggio CSAT medio: fornisce una visualizzazione grafica della media dei punteggi CSAT per le sessioni in cui i clienti rispondono a una richiesta di fine sessione per partecipare al sondaggio.
Grafico della frequenza di risposta al sondaggio CSAT: mostra il numero di sondaggi CSAT presentati e la percentuale di sondaggi completati.
Per altre informazioni, consultare Analisi della soddisfazione del cliente.
Analisi dell'utilizzo degli argomenti in Microsoft Copilot Studio
Nella pagina dei dettagli dell'argomento viene fornita una panoramica delle prestazioni dei singoli argomenti e informazioni su come migliorarle. Per visualizzare la pagina dei dettagli dell'argomento, selezionare il collegamento Dettaglio in uno dei seguenti grafici nelle pagine Riepilogo e Soddisfazione del cliente:
Pagina Riepilogo
Pagina Soddisfazione del cliente
La pagina dei dettagli dell'argomento può essere visualizzata anche aprendo un singolo argomento dalla pagina Argomenti e selezionando Analisi nella parte superiore della pagina.
Nella pagina dei dettagli dell'argomento sono inclusi vari grafici relativi ai KPI dell'argomento:
Grafici di riepilogo degli argomenti: offrono un riepilogo degli indicatori di prestazioni dell'argomento per il periodo di tempo specificato e la percentuale di modifica del periodo.
Grafici riepilogativi dell'impatto: offrono un riepilogo dell'impatto dell'argomento sui KPI per il periodo di tempo specificato.
Grafico del volume degli argomenti al giorno: fornisce una visualizzazione grafica del numero di sessioni per l'argomento per il periodo di tempo specificato.
Per altre informazioni, consultare Analisi dell'uso degli argomenti.
Analisi delle informazioni sulla sessione in Microsoft Copilot Studio
La possibilità di accedere alle informazioni sulla sessione relative all'agente può contribuire a identificare potenziali modifiche necessarie. Per impostazione predefinita, è possibile scaricare fino a sette giorni di sessioni di trascrizione di conversazioni dell'agente relative agli ultimi 30 giorni direttamente dal portale di Microsoft Copilot Studio.
Le trascrizioni delle sessioni sono disponibili nella scheda Analisi > Sessioni. Nella scheda Sessioni sono visibili tutte le varie sessioni eseguite per l'agente. Una sessione rappresenta una conversazione che qualcuno ha avuto con l'agente. Se l'agente ha avuto un numero elevato di sessioni, queste verranno suddivise in più righe per semplificarne la gestione. Ogni riga conterrà 2.500 sessioni. È possibile selezionare ogni riga per scaricare le trascrizioni della sessione per l'intervallo di tempo specificato.
Il file scaricato contiene le seguenti informazioni:
SessionID: identificatore univoco per ogni sessione.
StartDateTime: ora di inizio della sessione. Le voci vengono disposte in ordine decrescente in base a questa colonna.
InitialUserMessage: primo messaggio immesso dall'utente.
TopicName: nome dell'ultimo argomento creato, attivato in questa sessione.
ChatTranscript: trascrizione della sessione nel seguente formato:
Struttura Messaggio dell'utente: " "; Messaggio dell'agente: " ";
I turni di conversazione sono separati da punti e virgola
Messaggio dell'utente non include le opzioni presentate all'utente
SessionOutcome: risultato della sessione (risolto, riassegnato, abbandonato, senza interazione).
TopicId: identificatore univoco dell'ultimo argomento creato, attivato in questa sessione.
Per altre informazioni, consultare Analisi delle informazioni sulla sessione.

