Esercizio: Ispezione e preparazione dei dati
L'attività richiesta per questo esercizio consiste nel creare un nuovo progetto di mining dei processi da un set di dati ricevuto in formato CSV.
In questo esercizio si procederà a esaminare i dati, verificare che i campi obbligatori siano inclusi nel set di dati, identificare quali altre colonne usare nel mining dei processi e quindi caricare il set di dati.
Obiettivi
Gli obiettivi di questo esercizio sono:
Rivedere e preparare i dati.
Verificare che tutti i campi richiesti siano inclusi nel set di dati.
Creare il processo e caricare i dati.
Eseguire il mapping degli attributi.
Salvare i dati per l'analisi.
Campi obbligatori
Per far sì che il mining dei processi possa analizzare i registri eventi, è necessario disporre dei campi seguenti: Case ID, Activity ed Event Start.
Preparazione dei dati e caricamento
Si è ricevuto un set di dati in formato CSV. Si vogliono rivedere i dati per accertarsi che il set di dati includa tutti i campi obbligatori prima di procedere alla creazione del processo.
Procedura generale
Per completare questo esercizio, provare a eseguire la seguente procedura generale. Se non si è in grado di procedere, andare alla sezione Procedura dettagliata e seguire le istruzioni fornite.
Aprire e controllare il set di dati.
Se necessario, convertire i dati in un formato facilmente leggibile.
Verificare che tutte le colonne richieste siano incluse nei dati.
Identificare le colonne di cui eseguire il mapping per il mining dei processi.
Salvare i dati nel formato corretto.
Creare il processo e caricare i dati
Eseguire il mapping degli attributi.
Procedura dettagliata
Questa sezione fornisce indicazioni più approfondite per ila procedura generale precedente.
Attività: Ispezione dei dati
La prima attività consiste nell'ispezionare i dati effettuando i seguenti passaggi:
Individuare e aprire il file AP_EV_LAB_Inspect.csv.
I dati nel file dovrebbero avere un aspetto simile all'immagine seguente.
Nota
Una barra verticale (|) separa i dati, rendendone complicata la lettura. Usare la funzionalità Testo in colonne di Microsoft Excel per rendere i dati più facili da leggere.
Selezionare la scheda Dati.
Tutti i dati di ogni riga si trovano in una cella. Selezionare tutte le righe, inclusa l'intestazione, quindi selezionare il pulsante Testo in colonne.
Selezionare Delimitato, quindi Avanti.
Selezionare Altro, immettere una barra verticale (|), quindi selezionare Avanti.
Selezionare Fine.
Ora i dati dovrebbero risultare più facili da leggere.
Attività: Identificazione delle colonne e salvataggio del set di dati
Per far sì che Power Automate Process Mining possa analizzare i registri eventi, è necessario disporre dei campi seguenti: Case ID, Activity Name e Timestamp.
Identificare i campi obbligatori.
Identificare eventuali altri campi dei quali eseguire il mapping per il mining dei processi.
Facoltativamente, è possibile annotare i campi da usare. Dopo aver completato l'ispezione dei dati, selezionare File > Salva con nome.
Salvare il file come CSV e assegnare allo stesso un nome appropriato.
Chiudere il file.
Attività 3: Creazione del processo
Per creare il processo, effettuare i seguenti passaggi:
Accedere a Microsoft Power Automate e selezionare l'ambiente corretto.
Selezionare Mining dei processi dal riquadro di sinistra, quindi + Inizia qui.
Immettere My first mining per Nome processo, selezionare Importa dati per Origine dati, selezionare Flusso di dati, quindi selezionare Continua.
Selezionare Ignora se il sistema richiede di aggiungere l'area di lavoro Power BI.
Selezionare Testo/CSV come origine dati.
Selezionare Carica file, quindi fare clic sul pulsante Sfoglia.
Selezionare il file CSV creato, quindi Apri.
Se non è stato effettuato l'accesso, selezionare il pulsante Accedi e fornire le proprie credenziali.
Selezionare Avanti.
Dovrebbe essere visualizzata un'anteprima dei dati. Selezionare Avanti.
Il sistema dovrebbe ora passare alla fase di trasformazione. Lasciare tutte le altre impostazioni così come sono e selezionare Avanti.
Si dovrebbe ora passare alla fase di mapping. Eseguire per prima cosa il mapping dei campi obbligatori, come mostrato nella tabella seguente.
Nome attributo Tipo di attributo Tipo di dati attributo Case ID Case ID Testo Activity Activity Testo Timestamp Event Start Data/ora È possibile includere molti altri campi. Per questo esercizio, si esegue il mapping di tutti i campi.
Eseguire il mapping del resto dei campi come mostrato nella tabella seguente.
Nome attributo Tipo di attributo Tipo di dati attributo Resource Resource Testo Resource Name Event Level Attribute Testo Vendor Case Level Attribute (first event) Testo Automation Case Level Attribute (first event) Testo Paid on Time Case Level Attribute (first event) Testo Reason for Rejection Case Level Attribute (first event) Testo Cash Discount % Case Level Attribute (first event) Numerico Cash Discount Value Financial per Case (first event) Numerico Invoice Value Financial per Case (first event) Numerico Business Unit Case Level Attribute (first event) Testo Region Case Level Attribute (first event) Testo Dopo aver eseguito il mapping dei campi, selezionare Salva e analizza.
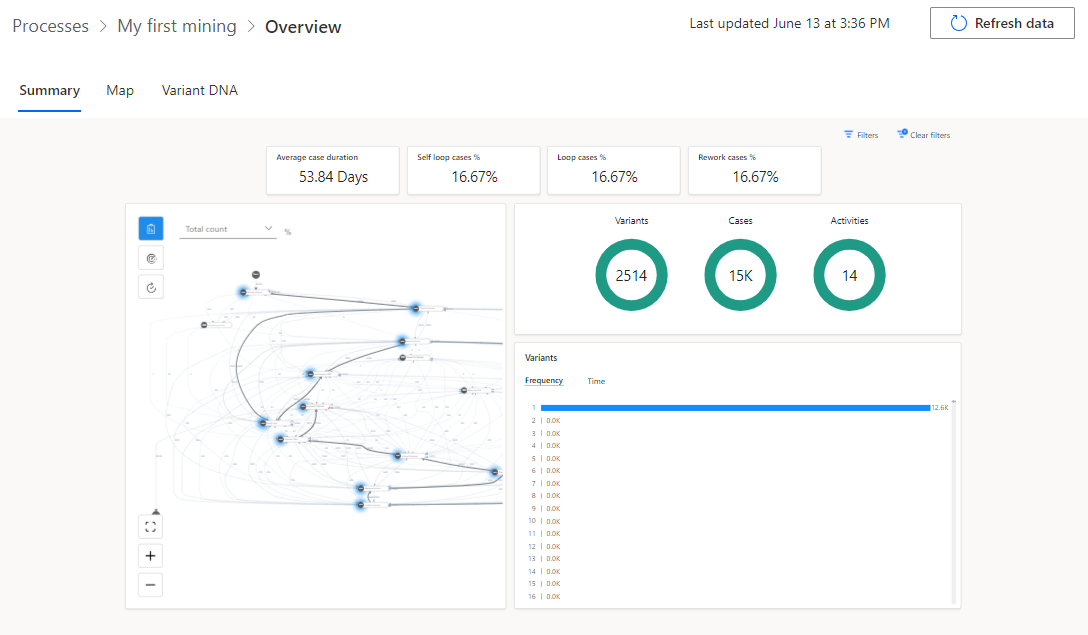
Attendere il completamento dell'analisi. Il processo potrebbe richiedere alcuni minuti.
Una volta completata l'analisi, la panoramica del processo dovrebbe risultare simile all'immagine seguente.
Attività: Esame del report di convalida
L'ultima attività consiste nell'esaminare il report di convalida effettuando i seguenti passaggi:
Nella parte superiore della panoramica, individuare la notifica del report di convalida dei dati, quindi selezionare Ottieni report di convalida dei dati.
Aprire il report di convalida dei dati scaricato.
Per impostazione predefinita, il report mostra un riepilogo della convalida. L'immagine seguente presenta un riepilogo che mostra il campo Reason for Rejection con un valore pari al 99% dei record già contenuti o con valori sostituiti dal valore predefinito.
Selezionare Espandi tutto.
Il report dovrebbe espandersi e mostrare tutte le colonne. I campi che causano problemi di convalida dovrebbero essere visualizzati con un colore di sfondo diverso.
Dopo aver esaminato l'errore di convalida, è possibile decidere se apportare correzioni e ricaricare i dati o meno.
Chiudere il report di convalida dei dati.























