Editja

Ixxerja permezz ta’


Example: Use OpenTelemetry with Prometheus, Grafana, and Jaeger

This example uses Prometheus for metrics collection, Grafana for creating a dashboard, and Jaeger to show distributed tracing.

1. Create the project

Create a simple web API project by using the ASP.NET Core Empty template in Visual Studio or the following .NET CLI command:

dotnet new web

2. Add metrics and activity definitions

The following code defines a new metric (greetings.count) for the number of times the API has been called, and a new activity source (OtPrGrYa.Example).

// Custom metrics for the application
var greeterMeter = new Meter("OtPrGrYa.Example", "1.0.0");
var countGreetings = greeterMeter.CreateCounter<int>("greetings.count", description: "Counts the number of greetings");

// Custom ActivitySource for the application
var greeterActivitySource = new ActivitySource("OtPrGrJa.Example");

3. Create an API endpoint

app.MapGet("/", SendGreeting);
async Task<string> SendGreeting(ILogger<Program> logger)
{
    // Create a new Activity scoped to the method
    using var activity = greeterActivitySource.StartActivity("GreeterActivity");

    // Log a message
    logger.LogInformation("Sending greeting");

    // Increment the custom counter
    countGreetings.Add(1);

    // Add a tag to the Activity
    activity?.SetTag("greeting", "Hello World!");

    return "Hello World!";
}

Note

The API definition doesn't use anything specific to OpenTelemetry. It uses the .NET APIs for observability.

4. Reference the OpenTelemetry packages

Use the NuGet Package Manager or command line to add the following NuGet packages:

dotnet add package OpenTelemetry.Exporter.Console
dotnet add package OpenTelemetry.Exporter.OpenTelemetryProtocol
dotnet add package OpenTelemetry.Exporter.Prometheus.AspNetCore --prerelease
dotnet add package OpenTelemetry.Exporter.Zipkin
dotnet add package OpenTelemetry.Extensions.Hosting
dotnet add package OpenTelemetry.Instrumentation.AspNetCore
dotnet add package OpenTelemetry.Instrumentation.Http

5. Configure OpenTelemetry with the correct providers

var tracingOtlpEndpoint = builder.Configuration["OTLP_ENDPOINT_URL"];
var otel = builder.Services.AddOpenTelemetry();

// Configure OpenTelemetry Resources with the application name
otel.ConfigureResource(resource => resource
    .AddService(serviceName: builder.Environment.ApplicationName));

// Add Metrics for ASP.NET Core and our custom metrics and export to Prometheus
otel.WithMetrics(metrics => metrics
    // Metrics provider from OpenTelemetry
    .AddAspNetCoreInstrumentation()
    .AddMeter(greeterMeter.Name)
    // Metrics provides by ASP.NET Core in .NET 8
    .AddMeter("Microsoft.AspNetCore.Hosting")
    .AddMeter("Microsoft.AspNetCore.Server.Kestrel")
    // Metrics provided by System.Net libraries
    .AddMeter("System.Net.Http")
    .AddMeter("System.Net.NameResolution")
    .AddPrometheusExporter());

// Add Tracing for ASP.NET Core and our custom ActivitySource and export to Jaeger
otel.WithTracing(tracing =>
{
    tracing.AddAspNetCoreInstrumentation();
    tracing.AddHttpClientInstrumentation();
    tracing.AddSource(greeterActivitySource.Name);
    if (tracingOtlpEndpoint != null)
    {
        tracing.AddOtlpExporter(otlpOptions =>
         {
             otlpOptions.Endpoint = new Uri(tracingOtlpEndpoint);
         });
    }
    else
    {
        tracing.AddConsoleExporter();
    }
});

This code uses ASP.NET Core instrumentation to get metrics and activities from ASP.NET Core. It also registers the Metrics and ActivitySource providers for metrics and tracing respectively.

The code uses the Prometheus exporter for metrics, which uses ASP.NET Core to host the endpoint, so you also need to add:

// Configure the Prometheus scraping endpoint
app.MapPrometheusScrapingEndpoint();

6. Run the project

Run the project and then access the API with the browser or curl.

curl -k http://localhost:7275

Each time you request the page, it increments the count for the number of greetings that have been made. You can access the metrics endpoint using the same base URL, with the path /metrics.

6.1 Log output

The logging statements from the code are output using ILogger. By default, the Console Provider is enabled so that output is directed to the console.

There are a few options for how logs can be egressed from .NET:

  • stdout and stderr output is redirected to log files by container systems such as Kubernetes.
  • Using logging libraries that integrate with ILogger. These libraries include Serilog and NLog.
  • Using logging providers for OTel, such as OTLP, or the Azure Monitor exporter shown later.

6.2 Access the metrics

You can access the metrics using the /metrics endpoint.

curl -k https://localhost:7275/
Hello World!

curl -k https://localhost:7275/metrics
# TYPE greetings_count counter
# HELP greetings_count Counts the number of greetings
greetings_count 1 1686894204856

# TYPE current_connections gauge
# HELP current_connections Number of connections that are currently active on the server.
current_connections{endpoint="127.0.0.1:7275"} 1 1686894204856
current_connections{endpoint="[::1]:7275"} 0 1686894204856
current_connections{endpoint="[::1]:5212"} 1 1686894204856
...

The metrics output is a snapshot of the metrics at the time the endpoint is requested. The results are provided in Prometheus exposition format, which is human readable but better understood by Prometheus. That topic is covered in the next stage.

6.3 Access the tracing

If you look at the console for the server, you'll see the output from the console trace exporter, which outputs the information in a human readable format. This should show two activities, one from your custom ActivitySource, and the other from ASP.NET Core:

Activity.TraceId:            2e00dd5e258d33fe691b965607b91d18
Activity.SpanId:             3b7a891f55b97f1a
Activity.TraceFlags:         Recorded
Activity.ParentSpanId:       645071fd0011faac
Activity.ActivitySourceName: OtPrGrYa.Example
Activity.DisplayName:        GreeterActivity
Activity.Kind:               Internal
Activity.StartTime:          2023-06-16T04:50:26.7675469Z
Activity.Duration:           00:00:00.0023974
Activity.Tags:
    greeting: Hello World!
Resource associated with Activity:
    service.name: OTel-Prometheus-Grafana-Jaeger
    service.instance.id: e1afb619-bc32-48d8-b71f-ee196dc2a76a
    telemetry.sdk.name: opentelemetry
    telemetry.sdk.language: dotnet
    telemetry.sdk.version: 1.5.0

Activity.TraceId:            2e00dd5e258d33fe691b965607b91d18
Activity.SpanId:             645071fd0011faac
Activity.TraceFlags:         Recorded
Activity.ActivitySourceName: Microsoft.AspNetCore
Activity.DisplayName:        /
Activity.Kind:               Server
Activity.StartTime:          2023-06-16T04:50:26.7672615Z
Activity.Duration:           00:00:00.0121259
Activity.Tags:
    net.host.name: localhost
    net.host.port: 7275
    http.method: GET
    http.scheme: https
    http.target: /
    http.url: https://localhost:7275/
    http.flavor: 1.1
    http.user_agent: curl/8.0.1
    http.status_code: 200
Resource associated with Activity:
    service.name: OTel-Prometheus-Grafana-Jaeger
    service.instance.id: e1afb619-bc32-48d8-b71f-ee196dc2a76a
    telemetry.sdk.name: opentelemetry
    telemetry.sdk.language: dotnet
    telemetry.sdk.version: 1.5.0

The first is the inner custom activity you created. The second is created by ASP.NET for the request and includes tags for the HTTP request properties. You will see that both have the same TraceId, which identifies a single transaction. In a distributed system, the trace ID can be used to correlate the traces from each service involved in a transaction. The IDs are transmitted as HTTP headers. ASP.NET Core assigns a TraceId if none is present when it receives a request. HttpClient includes the headers by default on outbound requests. Each activity has a SpanId, which is the combination of TraceId and SpanId that uniquely identify each activity. The Greeter activity is parented to the HTTP activity through its ParentSpanId, which maps to the SpanId of the HTTP activity.

In a later stage, you'll feed this data into Jaeger to visualize the distributed traces.

7. Collect metrics with Prometheus

Prometheus is a metrics collection, aggregation, and time-series database system. You configure it with the metric endpoints for each service and it periodically scrapes the values and stores them in its time-series database. You can then analyze and process them as needed.

The metrics data that's exposed in Prometheus format is a point-in-time snapshot of the process's metrics. Each time a request is made to the metrics endpoint, it reports the current values. While current values are interesting, they become more valuable when compared to historical values to see trends and detect if values are anomalous. Commonly, services have usage spikes based on the time of day or world events, such as a holiday shopping spree. By comparing the values against historical trends, you can detect if they're abnormal, or if a metric is slowly getting worse over time.

The process doesn't store any history of these metric snapshots. Adding that capability to the process could be resource intensive. Also, in a distributed system you commonly have multiple instances of each node, so you want to be able to collect the metrics from all of them and then aggregate and compare with their historical values.

7.1 Install and configure Prometheus

Download Prometheus for your platform from https://prometheus.io/download/ and extract the contents of the download.

Look at the top of the output of your running server to get the port number for the HTTP endpoint. For example:

info: Microsoft.Hosting.Lifetime[14]
      Now listening on: https://localhost:7275
info: Microsoft.Hosting.Lifetime[14]
      Now listening on: http://localhost:5212

Modify the Prometheus YAML configuration file to specify the port for your HTTP scraping endpoint and set a lower scraping interval. For example:

  scrape_configs:
  # The job name is added as a label `job=<job_name>` to any timeseries scraped from this config.
  - job_name: "prometheus"

    # metrics_path defaults to '/metrics'
    # scheme defaults to 'http'.

    scrape_interval: 1s # poll very quickly for a more responsive demo
    static_configs:
      - targets: ["localhost:5212"]

Start Prometheus, and look in the output for the port it's running on, typically 9090:

>prometheus.exe
...
ts=2023-06-16T05:29:02.789Z caller=web.go:562 level=info component=web msg="Start listening for connections" address=0.0.0.0:9090

Open this URL in your browser. In the Prometheus UI, you should now be able to query for your metrics. Use the highlighted button in the following image to open the metrics explorer, which shows all the available metrics.

Prometheus Metrics Explorer

Select the greetings_count metric to see a graph of values.

Graph of greetings_count

8. Use Grafana to create a metrics dashboard

Grafana is a dashboarding product that can create dashboards and alerts based on Prometheus or other data sources.

Download and install the OSS version of Grafana from https://grafana.com/oss/grafana/ following the instructions for your platform. Once installed, Grafana is typically run on port 3000, so open http://localhost:3000 in your browser. You'll need to log in; the default username and password are both admin.

From the hamburger menu, choose connections, and then enter the text prometheus to select your endpoint type. Select Create a Prometheus data source to add a new data source.

Grafana connection to prometheus

Set the Prometheus server URL to http://localhost:9090/, changing the port as applicable.

Select Save & Test to verify the configuration.

Once you get a success message, you can configure a dashboard. Select the building a dashboard link shown in the popup for the success message.

Select Add a Visualization, and then choose the Prometheus data source you just added as the data source.

The dashboard panel designer should appear. In the lower half of the screen, you can define the query.

Grafana query using greetings_count

Select the greetings_count metric, and then select Run Queries to see the results.

With Grafana, you can design sophisticated dashboards that will track any number of metrics.

Each metric in .NET can have additional dimensions, which are key-value pairs that can be used to partition the data. The ASP.NET metrics all feature a number of dimensions applicable to the counter. For example, the current-requests counter from Microsoft.AspNetCore.Hosting has the following dimensions:

Attribute Type Description Examples Presence
method string HTTP request method. GET; POST; HEAD Always
scheme string The URI scheme identifying the used protocol. http; https Always
host string Name of the local HTTP server that received the request. localhost Always
port int Port of the local HTTP server that received the request. 8080 Added if not default (80 for http or 443 for https)

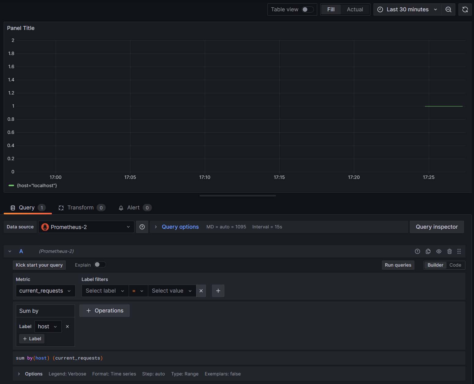
The graphs in Grafana are usually partitioned based on each unique combination of dimensions. The dimensions can be used in the Grafana queries to filter or aggregate the data. For example, if you graph current_requests, you'll see values partitioned based on each combination of dimensions. To filter based only on the host, add an operation of Sum and use host as the label value.

Grafana current_requests by host

9. Distributed tracing with Jaeger

In step 6, you saw that distributed tracing information was being exposed to the console. This information tracks units of work with activities. Some activities are created automatically by the platform, such as the one by ASP.NET to represent the handling of a request, and libraries and app code can also create activities. The greetings example has a Greeter activity. The activities are correlated using the TraceId, SpanId, and ParentId tags.

Each process in a distributed system produces its own stream of activity information, and like metrics, you need a system to collect, store, and correlate the activities to be able to visualize the work done for each transaction. Jaeger is an open-source project to enable this collection and visualization.

Download the latest binary distribution archive of Jaeger for your platform from https://www.jaegertracing.io/download/.

Then, extract the download to a local location that's easy to access. Run the jaeger-all-in-one(.exe) executable:

./jaeger-all-in-one --collector.otlp.enabled

Look through the console output to find the port where it's listening for OTLP traffic via gRPC. For example:

{"level":"info","ts":1686963686.3854616,"caller":"otlpreceiver@v0.78.2/otlp.go:83","msg":"Starting GRPC server","endpoint":"0.0.0.0:4317"}

This output tells you it's listening on 0.0.0.0:4317, so you can configure that port as the destination for your OTLP exporter.

Open the AppSettings.json file for our project, and add the following line, changing the port if applicable.

"OTLP_ENDPOINT_URL" :  "http://localhost:4317/"

Restart the greeter process so that it can pick up the property change and start directing tracing information to Jaeger.

Now, you should be able to see the Jaeger UI at http://localhost:16686/ from a web browser.

Jaeger query for traces

To see a list of traces, select OTel-Prometheus-grafana-Jaeger from the Service dropdown. Selecting a trace should show a gantt chart of the activities as part of that trace. Clicking on each of the operations shows more details about the activity.

Jaeger Operation Details

In a distributed system, you want to send traces from all processes to the same Jaeger installation so that it can correlate the transactions across the system.

You can make your app a little more interesting by having it make HTTP calls to itself.

  • Add an HttpClient factory to the application:

    builder.Services.AddHttpClient();
    
  • Add a new endpoint for making nested greeting calls:

    app.MapGet("/NestedGreeting", SendNestedGreeting);
    
  • Implement the endpoint so that it makes HTTP calls that can also be traced. In this case, it calls back to itself in an artificial loop (really only applicable to demo scenarios):

    async Task SendNestedGreeting(int nestlevel, ILogger<Program> logger, HttpContext context, IHttpClientFactory clientFactory)
    {
        // Create a new Activity scoped to the method
        using var activity = greeterActivitySource.StartActivity("GreeterActivity");
    
        if (nestlevel <= 5)
        {
            // Log a message
            logger.LogInformation("Sending greeting, level {nestlevel}", nestlevel);
    
            // Increment the custom counter
            countGreetings.Add(1);
    
            // Add a tag to the Activity
            activity?.SetTag("nest-level", nestlevel);
    
            await context.Response.WriteAsync($"Nested Greeting, level: {nestlevel}\r\n");
    
            if (nestlevel > 0)
            {
                var request = context.Request;
                var url = new Uri($"{request.Scheme}://{request.Host}{request.Path}?nestlevel={nestlevel - 1}");
    
                // Makes an http call passing the activity information as http headers
                var nestedResult = await clientFactory.CreateClient().GetStringAsync(url);
                await context.Response.WriteAsync(nestedResult);
            }
        }
        else
        {
            // Log a message
            logger.LogError("Greeting nest level {nestlevel} too high", nestlevel);
            await context.Response.WriteAsync("Nest level too high, max is 5");
        }
    }
    

This results in a more interesting graph with a pyramid shape for the requests, as each level waits for the response from the previous call.

Jaeger nested dependency results