Introdução

Concluído

Este módulo apresenta os recursos aprimorados da combinação do Microsoft Power BI com o Microsoft Power Automate Process Mining. Ele aborda os aspectos essenciais de como levar seus dados de mineração de processos ao Power BI para obter relatórios flexíveis e dinâmicos. O Power Automate Process Mining oferece uma abordagem poderosa para descobrir as complexidades de seus processos corporativos, ajudando você a identificar gargalos e descobrir oportunidades de melhoria. É na análise e visualização no Power BI que dados de fato se transformam em insights acionáveis.

Razões para usar o Power BI com o Power Automate Process Mining

O Power Automate Process Mining inclui um relatório incorporado do Power BI com um mapa de processo detalhado, KPIs predefinidos, filtros e visualizações para ajudar você a entender seu processo. No entanto, esse relatório não é personalizável nem extensível, além de incluir apenas dados que são ingeridos por meio do Power Automate Process Mining.

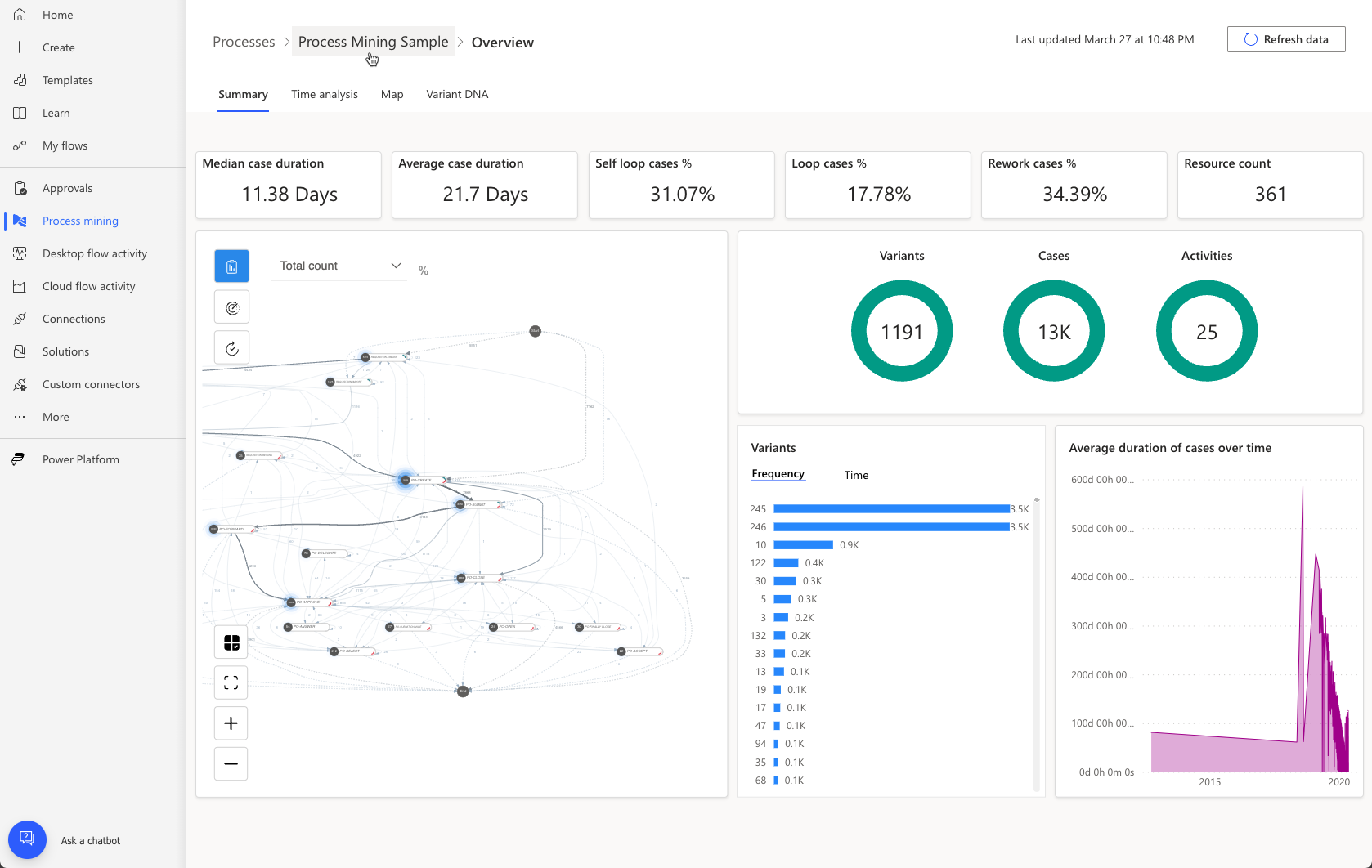
Ao conectar-se ao seu próprio espaço de trabalho premium do Power BI, você pode usar a maior capacidade para analisar processos com muito mais dados. Além disso, é possível personalizar a aparência e o comportamento, trazer mais fontes de dados, estender o modelo de dados e criar outros relatórios. A imagem a seguir mostra um exemplo de relatório personalizado adaptado para fornecer detalhes sobre um processo de aprovação de liquidação específico.

A imagem a seguir é outro exemplo de um relatório de conformidade. Analise ambos os relatórios. Observe que eles apresentam os dados da análise de mineração de processos de uma maneira atípica que os usuários de negócios típicos poderiam entender sem precisar conhecer a mineração de processos.

A personalização de relatórios de mineração de processos é uma maneira poderosa de analisar ainda mais os dados que a mineração de processos cria para fornecer informações empresariais valiosas à sua organização.

Como usar o Power BI com o Power Automate Process Mining

As etapas de alto nível ao usar o Power BI para estender os relatórios de mineração de processos do Power Automate incluem:

  1. Configurar um espaço de trabalho do Power BI com capacidade premium.

  2. Conectar seu processo ao espaço de trabalho e carregar sua análise de processo no Power BI.

  3. Personalizar o modelo de dados e os relatórios no espaço de trabalho do Power BI.

Para obter instruções detalhadas sobre como configurar o espaço de trabalho do Power BI e carregar a análise do processo no Power BI, vá para Personalizar um relatório com seu próprio espaço de trabalho do Power BI - Power Automate | Microsoft Learn.