共用方式為


評估工作:GitHub Copilot Java 現代化應用評估的全面指南

這份全面指南涵蓋了 GitHub Copilot 現代化的進階評估功能,幫助你最大化應用程式現代化評估流程的價值。

應用程式評估是您現代化旅程中的關鍵第一步。 本文將介紹完整的評估工作流程,幫助您有效操作評估報告、為不同情境設定評估,並在現代化過程中管理評估資料。

主要功能包括:

  • 每次執行多份報告:每次評估執行都會產生一份獨立報告。 你可以從報告清單中存取過去的報告,這樣你就能追蹤評估歷史並比較隨時間的結果。
  • 兩個不同用途的評估條目:GitHub Copilot 現代化提供了兩種開始評估的方式:
    • 推薦評估:快速從推薦領域中選擇評估,無需手動設定。
    • 客製化評估:設定特定評估屬性,以依您的具體需求量身打造分析。

推薦評估提供一種簡化的方式,無需手動設定即可開始評估。 這種方法非常適合快速評估應用程式對常見遷移情境的準備程度。

要進行建議評估,請遵循以下步驟:

  1. 在 GitHub Copilot 現代化窗格的快速啟動區塊中,選擇「開始評估」或「開啟評估儀表板」。
  2. 選擇 推薦評估
  3. 從推薦選項清單中選擇你想評估的網域。 每個網域代表一個具有預設設定的共同遷移情境。
  4. 選擇 確定 開始評估。

Visual Studio Code 的截圖,顯示 GitHub Copilot 現代化推薦評估介面及網域選擇選項。

評估完成後,流程會產生一份新報告並將其加入報告清單。 您可以從列表中選擇報告來查看。

自訂評估

客製化評估讓您能依照特定遷移需求量身打造評估分析。 當你需要對評估配置進行細緻控制時,請使用此方法。

要設定並執行自訂評估,請使用以下步驟:

  1. 在 GitHub Copilot 現代化窗格的快速啟動區塊中,選擇「開始評估」或「開啟評估儀表板」。
  2. 選擇 自訂評估
  3. 請依以下章節描述配置評估屬性。
  4. 選擇 「跑步 」開始評估。

Visual Studio Code 的截圖顯示 GitHub Copilot 現代化評估面板,並標示了自訂評估按鈕。

Visual Studio Code 的截圖,顯示 GitHub Copilot 現代化評估面板及自訂評估屬性。

設定屬性

自訂評估配置表單包含一般設定與領域特定設定。 表單會根據你選擇的評估領域,顯示專屬領域的設定。

一般:評估領域

選擇一個或多個領域納入評估。 評估時間取決於網域選擇和應用程式規模。

網域 Description
Java 升級版 辨識過時的應用程式堆疊並獲得升級建議。
雲端準備 評估您的應用程式是否適合 Azure,並提供可行的遷移指引。
安全性 依照 ISO 5055 指引掃描你的程式碼是否有安全問題,並建議修正。

一般:分析報導

選擇評估應該分析的內容。

價值觀 Description
僅發行 分析原始碼以偵測問題。
議題與技術 分析原始碼以偵測問題並識別所使用的技術。
議題、技術與依賴關係 分析原始碼以偵測問題、識別所使用的技術,並繪製相依性。

Java 升級:目標執行時

當你選擇 Java 升級 網域時,表單會顯示這個設定。 選擇目標 JDK 來分析相依性與過時的應用程式堆疊。

價值觀 Description
OpenJDK 21 移轉至 OpenJDK 21 的最佳實務。 (建議)
OpenJDK 17 移轉至 OpenJDK 17 的最佳實務。
OpenJDK 11 移轉至 OpenJDK 11 的最佳實務。

雲端準備:目標運算服務

當你選擇 雲端準備 度網域時,表單會顯示這個設定。 選擇目標 Azure 運算服務以遷移您的應用程式。 如果還沒決定要用哪一個,可以選擇多個目標。 接著你可以比較評估報告上的目標。

價值觀 Description
Azure 應用服務 將應用程式部署至 Azure App Service 的最佳做法。
Azure Kubernetes Service (AKS) 將應用程式部署至 Azure Kubernetes Service 的最佳做法。
Azure Container Apps (ACA) 將應用程式部署至 Azure 容器應用程式的最佳作法。

雲端準備:目標作業系統

當你選擇 雲端準備 度網域時,表單會顯示這個設定。 選擇目標作業系統來執行應用程式。

價值觀 Description
Linux 將應用程式移轉至 Linux 平台的最佳實務。
Windows 作業系統 將應用程式移轉至 Windows 平台的最佳做法。

雲端準備:容器化

當你選擇 雲端準備 度網域時,表單會顯示這個設定。 啟用分析需要修正的問題,以容器化你的應用程式。

價值觀 Description
啟用容器化 容器化應用程式的最佳實務。

範例

以下範例描述了一些常見的配置情境:

  • 範例一:你想將應用程式遷移到 AKS 作為 Linux 容器,並想了解需要修正的問題。 請使用下列組態︰

    • 評估領域:選擇 雲端準備度
    • 分析報導僅限特定議題
    • Target Compute Services: Select Azure Kubernetes Service (AKS)
    • 目標作業系統:Select Linux
    • 容器化:選擇 啟用容器化
  • 範例二:你想將應用程式遷移到 App Service Linux,並想了解需要修正的問題。 請使用下列組態︰

    • 評估領域:選擇 雲端準備度
    • 分析報導僅限特定議題
    • Target Compute Services: Select Azure App Service
    • 目標作業系統:Select Linux
  • 範例三:你想將應用程式現代化到 JDK 21,並想了解需要修正的問題。 請使用下列組態︰

    • 評估領域:選擇 Java 升級
    • 分析報導僅限特定議題
    • 目標執行時:選擇 OpenJDK 21

工具完成評估後,會產生一份新報告並將其加入報告清單。 互動式儀表板自動開啟,提供全面的分析結果。 在設定多個 Azure 服務目標後,你可以輕鬆切換,比較遷移方法並查看服務專屬的建議。

Visual Studio Code 的截圖顯示 GitHub Copilot 現代化評估儀表板及 Azure 服務目標選擇選項。

解讀評估報告

評估報告提供完整的分析結果,幫助您了解應用程式對 Azure 遷移與現代化的準備程度。 本節將引導您了解報告結構,並協助您解讀調查結果,讓您能做出明智的遷移決策。

報告結構概述

評估報告包含幾個關鍵部分:

  • 應用程式資訊:關於您的應用程式的基本資訊,包括 Java 版本、框架、建置工具及專案結構。
  • 議題摘要:依領域分類的遷移問題概述及關鍵性百分比。
  • 詳細分析:詳細報告分為以下四個小節。
    • 問題:提供需要注意之所有問題的簡短摘要。
    • 相依性:顯示應用程式內找到的所有 Java 封裝相依性。
    • 技術:依功能分組顯示所有嵌入式函式庫,讓您能快速查看應用程式中使用的技術。
    • 深入解析:顯示檔案詳細數據和資訊,以協助您了解偵測到的技術。

Visual Studio Code 的截圖,顯示 GitHub Copilot 現代化評估報告儀表板。

問題

請選擇「 議題 」標籤以存取此部分。此分頁提供一份分類清單,列出雲端準備、Java 升級及安全等各方面,您需要解決以成功將應用程式遷移至 Azure。 下表描述 網域關鍵性 值:

網域 Description
Java 升級版 辨識過時的應用程式堆疊並獲得升級建議。
雲端準備 評估您的應用程式是否適合 Azure,並提供可行的遷移指引。
安全性 依照 ISO 5055 指引掃描你的程式碼是否有安全問題,並建議修正。
關鍵性 Description
必要 這些問題是遷移到 Azure 必須修正的。
潛力 可能會影響移轉並需檢閱的事項。
選擇性 影響低的問題。 建議修正它們,但為選擇性。

Visual Studio Code 的截圖顯示 GitHub Copilot 現代化評估報告問題清單。

欲了解更多資訊,請選擇標題來展開每個已報告的問題。 此報表會提供下列資訊:

  • 發生事件的檔案清單,以及受影響的程式代碼行數目。 如果檔案是 Java 原始碼,選擇檔案行號會導向對應的原始碼報告。
  • 問題的詳細描述。 此描述概述問題、提供任何已知解決方案,以及參考有關問題或解決方案的支持檔。

Visual Studio Code 的截圖,顯示 GitHub Copilot 現代化評估報告的問題細節。

依賴

請選擇「 相依關係 」標籤以進入此部分。此分頁顯示應用程式內所有 Java 封裝的相依關係。

Visual Studio Code 的截圖,顯示 GitHub Copilot 現代化評估報告的相依清單。

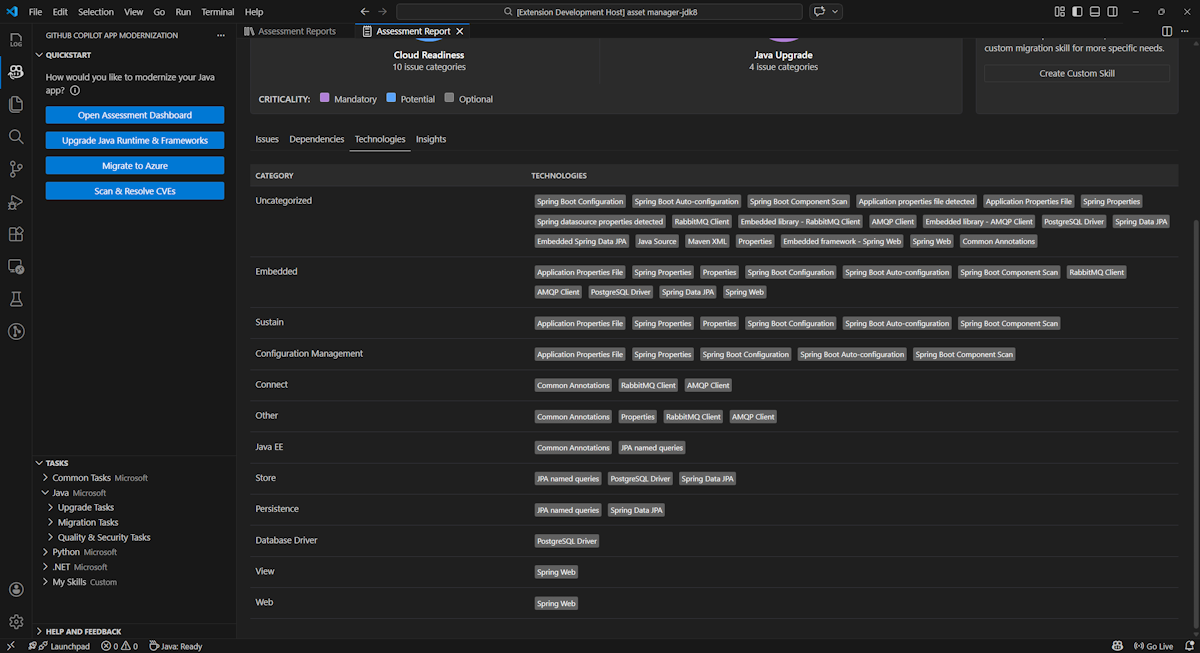
技術

請選擇「技術」標籤以進入此部分。此分頁列出分析應用中依功能分組的技術出現情況。 本報告概述了應用程式中所採用的技術,旨在協助您快速理解每個應用程式的目的。

Visual Studio Code 的截圖,顯示 GitHub Copilot 現代化評估報告技術清單。

Insights

請選擇「 洞察 」標籤以存取此部分。它會顯示檔案細節和資訊,幫助你了解偵測到的技術。

Visual Studio Code 的截圖,顯示 GitHub Copilot 現代化評估報告的洞察清單。

操作評估報告

有效的報告管理促進協作、維護評估歷史,並與現有工作流程整合。 每次評估執行都會在報告列表中產生獨立報告,你可以依需求匯入、匯出或刪除個別報告。

進口評估報告

除了直接在 GitHub Copilot 現代化中執行評估外,你也可以匯入評估報告。 這些報告可以來自 AppCAT CLI 的結果——例如 report.json、GitHub Copilot 現代化匯出報告,或是 Dr. Migrate 的應用程式上下文檔案。

要將評估報告匯入 GitHub Copilot 現代化,請在評估報告頁面選擇 「匯入 」,或按 Ctrl+Shift+P ,然後搜尋 「匯入評估報告」。

Visual Studio Code 的截圖,顯示 GitHub Copilot 現代化評估報告匯入介面。

出口評估報告

在評估儀表板中,您可以查看評估偵測到的問題,並選擇遷移解決方案以決定決策。 你可以匯出報告並與他人分享。 如果你匯出報告,其他人就不需要自己執行評估,可以匯入報告並直接查看評估和遷移決策。

要匯出 GitHub Copilot 現代化的評估報告,請在報告列表中的目標報告中選擇 「... (更多操作)」按鈕,然後選擇 匯出

Visual Studio Code 的截圖,顯示 GitHub Copilot 現代化評估報告的匯出選項與介面。

刪除評估報告

如果你不再需要報告,可以從報告清單中刪除它。

要移除評估報告,請在報告列表中選擇目標報告上的 ...... (更多操作)按鈕,然後選擇 刪除

Visual Studio Code 截圖顯示 GitHub Copilot 現代化,刪除評估報告。

在執行評估前先設定

在執行評估前,請在 GitHub Copilot 現代化評估面板中選擇「設定評估」。

截圖顯示 GitHub Copilot 現代化評估窗格,並標示了「設定評估」按鈕。

設定屬性

目前,你可以設定 targetcapabilityosmode 和 屬性作為評估的對象。

預設情況下,評估會以 Azure Kubernetes Service(AKS)、Azure App Service 及 Azure Container Apps(ACA)作為服務目標執行。

  • target: Azure 運算服務用來執行應用程式。 如果還沒決定要用哪一個,可以選擇多個目標。 接著你可以比較評估報告上的目標。

    價值觀 Description
    azure-aks 將應用程式部署至 Azure Kubernetes Service 的最佳做法。
    azure-appservice 將應用程式部署至 Azure App Service 的最佳做法。
    azure-container-apps 將應用程式部署至 Azure 容器應用程式的最佳作法。
  • capability:現代化應用程式的目標技術。

    價值觀 Description
    containerization 容器化應用程式的最佳實務。
    openjdk11 移轉至 OpenJDK 11 的最佳實務。
    openjdk17 移轉至 OpenJDK 17 的最佳實務。
    openjdk21 移轉至 OpenJDK 21 的最佳實務。
  • os: 是執行應用程式的目標作業系統。

    價值觀 Description
    linux 將應用程式移轉至 Linux 平台的最佳實務。
    windows 將應用程式移轉至 Windows 平台的最佳做法。
  • mode分析模式。

    價值觀 Description
    issue-only 分析原始碼只偵測問題。
    source-only 分析原始碼以偵測問題與所用技術。
    full 分析原始碼以偵測問題與技術,並列出相依性。

範例

以下範例描述了一些配置:

  • 範例一:你想將應用程式遷移到 AKS 作為 Linux 容器,並想了解需要修正的問題。 請使用下列組態︰

    appcat:
    - target:
        - azure-aks
      os:
        - linux
      mode: issue-only
    
  • 範例二:你想將應用程式遷移到 App Service Linux,並想了解需要修正的問題。 請使用下列組態︰

    appcat:
    - target:
        - azure-appservice
      os:
        - linux
      mode: issue-only
    
  • 範例三:你想將應用程式現代化到 JDK21,並想了解需要修正的問題。 請使用下列組態︰

    appcat:
    - capability:
        - openjdk21
      mode: issue-only
    

工具執行評估後,會自動開啟互動式儀表板,提供完整的分析結果。

解讀評估報告

評估報告提供完整的分析結果,幫助您了解應用程式對 Azure 遷移與現代化的準備程度。 本節將引導您了解報告結構,並協助您解讀調查結果,以做出明智的遷移決策。

報告結構概述

評估報告包含幾個關鍵部分:

  • 應用程式資訊:關於您的應用程式的基本資訊,包括 Java 版本、框架、建置工具、專案結構及目標 Azure 服務。
  • 議題摘要:依領域分類的遷移問題概述及關鍵性百分比。
  • 詳細分析:詳細報告分為以下四個小節。
    • 問題:提供需要注意之所有問題的簡短摘要。
    • 相依性:顯示應用程式內找到的所有 Java 封裝相依性。
    • 技術:顯示依功能分組的所有內嵌連結庫,讓您能夠快速檢視應用程式中所使用的技術。
    • 深入解析:顯示檔案詳細數據和資訊,以協助您了解偵測到的技術。

這張截圖顯示了 GitHub Copilot 現代化評估報告儀表板。

問題

請選擇「 議題 」標籤以存取此部分。此分頁提供一份分類清單,列出雲端準備與 Java 升級等各方面的問題,您需要解決這些問題,才能成功將應用程式遷移到 Azure。 下表描述 網域關鍵性 值:

網域 Description
雲端準備 評估應用程式相依性,以建議 Azure 服務,並確保雲端原生整備。
Java 升級版 識別版本升級的 JDK 和架構問題。
關鍵性 Description
必要 這些問題是遷移到 Azure 必須修正的。
潛力 可能會影響移轉並需檢閱的事項。
選擇性 影響低的問題。 建議修正它們,但為選擇性。

顯示 GitHub Copilot 現代化評估報告問題清單的截圖。

欲了解更多資訊,請選擇標題來展開每個已報告的問題。 此報表會提供下列資訊:

  • 發生事件的檔案清單,以及受影響的程式代碼行數目。 如果檔案是 Java 原始碼,選擇檔案行號會導向對應的原始碼報告。
  • 問題的詳細描述。 此描述概述問題、提供任何已知解決方案,以及參考有關問題或解決方案的支持檔。

顯示 GitHub Copilot 現代化評估報告問題細節的截圖。

依賴

請選擇「 相依關係 」標籤以進入此部分。此分頁顯示應用程式內所有 Java 封裝的相依關係。

顯示 GitHub Copilot 現代化評估報告相依清單的截圖。

技術

請選擇「技術」標籤以進入此部分。此分頁列出分析應用中依功能分組的技術出現情況。 本報告概述了應用程式中所採用的技術,旨在協助您快速理解每個應用程式的目的。

截圖顯示 GitHub Copilot 現代化評估報告技術清單。

Insights

選取 Insights 索引標籤以存取此部分。顯示文件的詳細資訊和內容,協助您瞭解偵測到的技術。

截圖顯示 GitHub Copilot 現代化評估報告的洞察清單。

刪除評估報告

如果你不想再看這份報告,可以刪除它。

要移除評估報告,請右鍵點擊 「評估報告 」,然後選擇 刪除

顯示 GitHub Copilot 現代化的截圖,刪除評估報告。

後續步驟

快速入門:創造並應用你自己的技能