Nota
L'accés a aquesta pàgina requereix autorització. Pots provar d'iniciar sessió o canviar de directori.
L'accés a aquesta pàgina requereix autorització. Pots provar de canviar directoris.
Los trabajos de streaming que no generan ningún resultado ni resultados inesperados suelen requerir la solución de problemas. La extensión de Visual Studio Code para Azure Stream Analytics integra diagramas de trabajos, métricas, registros de diagnóstico y resultados intermedios que le ayudarán a aislar rápidamente el origen de un problema. Puede usar el diagrama de trabajos mientras prueba la consulta localmente para examinar el conjunto de resultados intermedio y las métricas de cada paso.
Depuración de una consulta mediante un diagrama de trabajos
Se utiliza un script de Azure Stream Analytics para transformar los datos de entrada en datos de salida. El diagrama de trabajos muestra cómo fluyen los datos de los orígenes de entrada, como Event Hubs o IoT Hub, por varios pasos de consulta a los receptores de salida. Cada paso de la consulta se asigna a un conjunto de resultados temporal definido en el script mediante una instrucción WITH. Puede ver los datos, así como las métricas de cada paso de consulta, en cada uno de los conjuntos de resultados intermedios para encontrar el origen de un problema.
Nota
En este diagrama de trabajos solo se muestran los datos y las métricas para las pruebas locales en un único nodo. No debe usarse para el ajuste del rendimiento y la solución de problemas.
Inicio de las pruebas locales
Use este inicio rápido para aprender a crear un trabajo de Stream Analytics mediante Visual Studio Code o exportar un trabajo existente a un proyecto local. Las credenciales para entradas y salidas se rellenan automáticamente para los trabajos exportados.
Si desea probar la consulta con datos de entrada locales, siga estas instrucciones. Si desea probar con una entrada activa, configure su entrada vaya al paso siguiente.
Abra el archivo de script .asaql y seleccione Ejecutar de forma local. A continuación, seleccione Usar entrada local o Usar entrada activa. El diagrama de trabajos aparece a la derecha de la ventana.
Visualización del conjunto de resultados intermedio y de salida
Todas las salidas de trabajo se muestran en la ventana de resultados en el lado inferior derecho de la ventana de Visual Studio Code.

Seleccione el paso de consulta para desplazarse al script. Se le dirigirá automáticamente al script correspondiente en el editor situado a la izquierda. El resultado intermedio aparece en la ventana de resultados en el lado inferior derecho de la ventana de Visual Studio Code.

Visualización de métricas
En esta sección, explorará las métricas disponibles para cada parte del diagrama.
Seleccione la pestaña Métricas situada junto a la pestaña Resultado en el lado inferior derecho de la ventana de Visual Studio Code.
Seleccione Trabajo en la lista desplegable. Puede seleccionar cualquier espacio vacío en un nodo de gráfico para navegar a las métricas de nivel de trabajo. Esta vista contiene todas las métricas, que se actualizan cada 10 segundos cuando se ejecuta el trabajo. Puede seleccionar o anular la selección de las métricas en el lado derecho para verlas en los gráficos.

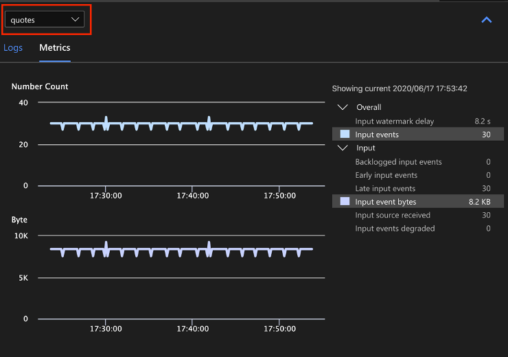
Seleccione el nombre del origen de datos de entrada en la lista desplegable para ver las métricas de entrada. El origen de entrada de la siguiente captura de pantalla se denomina comillas. Para más información sobre las métricas de entrada, consulte las métricas de trabajo de Azure Stream Analytics.

Seleccione un paso de consulta en el diagrama de trabajos o seleccione el nombre del paso en la lista desplegable para ver las métricas de nivel de paso. Retraso de la marca de agua es la única métrica de paso disponible.

Seleccione una salida en el diagrama o en la lista desplegable para ver las métricas relacionadas con la salida. Para más información sobre las métricas de salida, consulte las métricas de trabajo de Azure Stream Analytics. Los receptores de salida en directo no se admiten.

Visualización de los registros de diagnóstico
Los registros de diagnóstico de nivel de trabajo contienen información de diagnóstico para los orígenes de datos de entrada y los receptores de salida. Al seleccionar un nodo de entrada o de salida, solo se mostrarán los registros correspondientes. No se mostrará ningún registro si selecciona un paso de consulta. Puede buscar todos los registros en el nivel de trabajo, así como filtrar los registros por gravedad y hora.

Seleccione una entrada de registro para ver todo el mensaje.

Otras características del diagrama de trabajos
Puede seleccionar Detener o Pausar en la barra de herramientas según sea necesario. Una vez que el trabajo se haya pausado, podrá reanudarlo desde la última salida.

Seleccione Resumen de trabajos en la parte superior derecha del diagrama de trabajos para ver las propiedades y las configuraciones del trabajo local.

Limitaciones
Ejecutar el trabajo localmente con la función de JavaScript solo se admite en el sistema operativo Windows.
Las funciones de Azure Machine Learning no se admiten.
Solo las opciones de entrada de nube tienen compatibilidad con directivas de tiempo, lo que no ocurre con las opciones de entrada locales.
Pasos siguientes
- Inicio rápido: Crear un trabajo de Stream Analytics con Visual Studio Code
- Exploración de Azure Stream Analytics con Visual Studio Code
- Prueba de consultas de Stream Analytics localmente con datos de ejemplo mediante Visual Studio Code
- Prueba de los trabajos de Azure Stream Analytics localmente con una entrada activa mediante Visual Studio Code