Nota
L'accés a aquesta pàgina requereix autorització. Podeu provar d'iniciar la sessió o de canviar els directoris.
L'accés a aquesta pàgina requereix autorització. Podeu provar de canviar els directoris.
Puede usar paneles para crear visualizaciones de datos y compartir informes con su equipo. Los paneles de IA/BI cuentan con creación asistida por IA, una biblioteca de visualización mejorada y una experiencia de configuración optimizada para que pueda transformar rápidamente los datos en conclusiones compartibles. Cuando se publica, los paneles se pueden compartir con cualquier persona registrada en la cuenta de Azure Databricks, incluso si no tienen acceso al área de trabajo.
Paneles de control de autor
| Feature | Descripción |
|---|---|
| Paneles de control de autor | Aprenda a crear, ver, organizar y eliminar paneles. Colabore en borradores y use métodos abreviados de teclado para una edición eficaz. |
| Conjuntos de datos | Defina conjuntos de datos de tablas, vistas o consultas personalizadas para alimentar las visualizaciones del panel. |
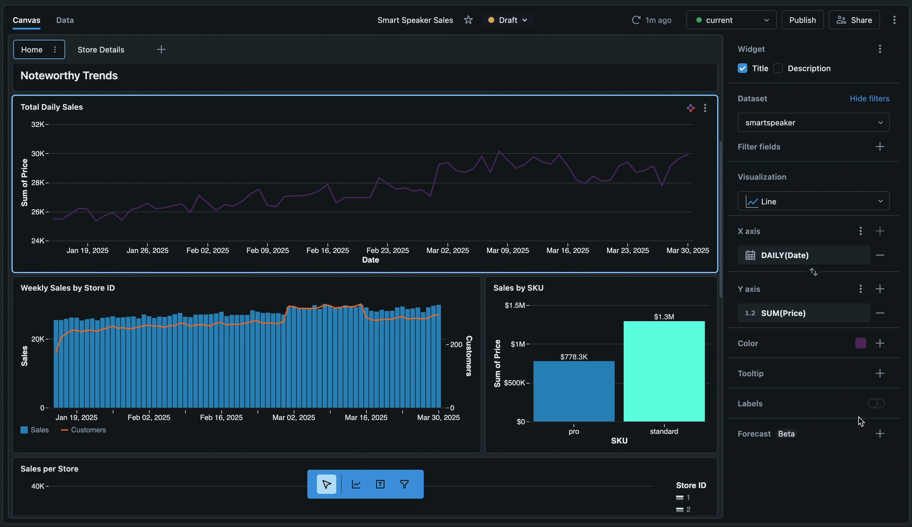
| Visualizaciones | Cree gráficos y visualizaciones mediante la creación asistida por IA o la configuración manual. Explore los tipos de visualización y las opciones de formato. |
| Filtros | Aplique filtros globales, de nivel de página y de nivel de widget para centrarse en datos específicos. Utilice el filtrado cruzado y la exploración detallada para la exploración interactiva. |
| Cálculos personalizados | Cree campos calculados y expresiones de nivel de detalle para analizar los datos sin modificar el conjunto de datos. |
| Configuración del panel | Personalice el tema, los colores, las fuentes y la configuración regional del panel. |
Uso compartido y colaboración
| Feature | Descripción |
|---|---|
| Publicar y compartir paneles | Publicar paneles con permisos de datos compartidos o individuales. Compartir a nivel de área de trabajo y a nivel de cuenta. |
| Programación y suscripción | Configura horarios de actualización automatizados y suscripciones por correo electrónico o Slack para paneles publicados. |
| Integrar paneles de control | Insertar paneles publicados en sitios web y aplicaciones externos mediante iframes. |
| Genie Spaces | Permita la exploración de datos en lenguaje natural publicando espacios Genie junto con sus paneles. |
Automatización e integración
| Feature | Descripción |
|---|---|
| Importación y exportación | Transfiera paneles entre áreas de trabajo mediante la exportación e importación de archivos de panel. Edite los archivos del panel directamente para la personalización avanzada. |
| Control de código fuente | Use la integración de Git para controlar las versiones de los paneles y colaborar con los equipos. |
| Agrupaciones de automatización declarativa | Administrar paneles de forma programática utilizando paquetes de automatización declarativa para flujos de trabajo de infraestructura como código. |
| API de REST | Automatice la creación, administración y uso compartido de paneles mediante las API REST de Azure Databricks. |
| Trabajos de Lakeflow | Utilice tareas de Lakeflow para programar las actualizaciones del cuadro de mandos y orquestar automáticamente los flujos de trabajo. |
Supervisión de uso
| Feature | Descripción |
|---|---|
| Supervisar el uso | Realice un seguimiento de la creación, las vistas y las interacciones del panel mediante registros de auditoría y tablas del sistema. |
Pasos siguientes
- Introducción a los tutoriales: siga las guías paso a paso para crear su primer panel, usar visualizaciones asistidas por IA y aprender técnicas avanzadas. Consulte Tutoriales del panel.
- Explore paneles de ejemplo: Clone y personalice paneles pregenerados para acelerar su análisis. Consulte Creación de un panel.
- Optimizar el rendimiento: obtenga información sobre las estrategias de almacenamiento en caché y las técnicas de optimización para grandes conjuntos de datos. Vea la optimización y almacenamiento en caché del conjunto de datos .
- Límites de revisión: revise los límites numéricos de los paneles, incluidos los límites de página y otras cuotas. Consulte Límites del panel y Límites de recursos.
- Conectarse a los datos: comprenda cómo definir conjuntos de datos y conectarse a tablas, vistas y consultas personalizadas. Consulte Creación y administración de conjuntos de datos de panel.