Comparteix a través de


Trabajar con la evaluación: guía completa para la evaluación de aplicaciones con la modernización de GitHub Copilot para Java

En esta guía completa se tratan las funcionalidades de evaluación avanzadas de la modernización de GitHub Copilot para ayudarle a maximizar el valor del proceso de evaluación de modernización de aplicaciones.

La evaluación de aplicaciones es un primer paso fundamental en el recorrido de modernización. En este artículo se describe el flujo de trabajo de evaluación completo para ayudarle a trabajar eficazmente con informes de evaluación, configurar evaluaciones para distintos escenarios y administrar los datos de evaluación en todo el proceso de modernización.

Entre las funcionalidades clave se incluyen:

  • Varios informes por ejecución: cada ejecución de evaluación genera un informe independiente. Puede acceder a los informes anteriores de la lista de informes, por lo que puede realizar un seguimiento del historial de evaluación y comparar los resultados a lo largo del tiempo.
  • Dos entradas de evaluación con distintos fines: la modernización de GitHub Copilot proporciona dos maneras de iniciar una evaluación:
    • Evaluación recomendada: inicie rápidamente una evaluación seleccionando entre dominios recomendados sin configuración manual.
    • Evaluación personalizada: configure propiedades de evaluación específicas para adaptar el análisis a sus necesidades exactas.

La evaluación recomendada proporciona una manera simplificada de iniciar una evaluación sin configuración manual. Este enfoque es ideal cuando desea evaluar rápidamente la preparación de la aplicación para escenarios comunes de migración.

Para ejecutar una evaluación recomendada, siga estos pasos:

  1. Seleccione Start Assessment (Iniciar evaluación ) o Open Assessment Dashboard (Abrir panel de evaluación) en la sección QUICKSTART del panel de modernización de GitHub Copilot.
  2. Seleccione Evaluación recomendada.
  3. Seleccione los dominios que desea evaluar en la lista de opciones recomendadas. Cada dominio representa un escenario de migración común con la configuración preconfigurada.
  4. Seleccione Aceptar para iniciar la evaluación.

Captura de pantalla de Visual Studio Code que muestra la interfaz de evaluación recomendada de modernización de GitHub Copilot con opciones de selección de dominio.

Una vez completada la evaluación, el proceso genera un nuevo informe y lo agrega a la lista de informes. Para ver el informe, selecciónelo en la lista.

Evaluación personalizada

La evaluación personalizada le permite adaptar el análisis de evaluación a sus necesidades de migración específicas. Use este enfoque cuando necesite un control específico sobre la configuración de evaluación.

Para configurar y ejecutar una evaluación personalizada, siga estos pasos:

  1. Seleccione Start Assessment (Iniciar evaluación ) o Open Assessment Dashboard (Abrir panel de evaluación) en la sección QUICKSTART del panel de modernización de GitHub Copilot.
  2. Seleccione Evaluación personalizada.
  3. Configure las propiedades de evaluación como se describe en la sección siguiente.
  4. Seleccione Ejecutar para iniciar la evaluación.

Captura de pantalla de Visual Studio Code que muestra el panel Evaluación de modernización de Copilot de GitHub con el botón Evaluación personalizada resaltado.

Captura de pantalla de Visual Studio Code que muestra el panel Evaluación de modernización de Copilot de GitHub con las propiedades de evaluación personalizada.

Propiedades de configuración

El formulario de configuración de evaluación personalizada consta de la configuración general y la configuración específica del dominio. El formulario muestra la configuración específica del dominio en función de los dominios de evaluación que seleccione.

General: Dominios de evaluación

Seleccione uno o varios dominios para incluir en la evaluación. El tiempo de evaluación depende de la selección de dominio y el tamaño de la aplicación.

Dominio Description
Actualización de Java Identifique las pilas de aplicaciones obsoletas y obtenga recomendaciones de actualización.
Preparación para la nube Evalúe la preparación de la aplicación para Azure, con instrucciones de migración accionables.
Security Examine el código para detectar problemas de seguridad mediante las directrices ISO 5055, con correcciones recomendadas.

General: Cobertura de análisis

Seleccione lo que debe analizar la evaluación.

Importancia Description
Solo problema Analice el código fuente para detectar problemas.
Problemas y tecnologías Analice el código fuente para detectar problemas e identificar las tecnologías usadas.
Problemas, tecnologías y dependencias Analice el código fuente para detectar problemas, identificar tecnologías usadas y asignar dependencias.

Actualización de Java: Tiempo de ejecución de destino

El formulario muestra esta configuración al seleccionar el dominio de actualización de Java . Seleccione un JDK de destino para analizar las dependencias y la pila de aplicaciones obsoletas.

Importancia Description
OpenJDK 21 Procedimientos recomendados para migrar a OpenJDK 21. (Recomendado)
OpenJDK 17 Procedimientos recomendados para migrar a OpenJDK 17.
OpenJDK 11 Procedimientos recomendados para migrar a OpenJDK 11.

Preparación para la nube: Servicios de proceso de destino

El formulario muestra esta configuración al seleccionar el dominio De preparación en la nube. Seleccione Los servicios de proceso de Azure de destino para migrar la aplicación. Elija varios destinos si no ha decidido cuál usar. A continuación, puede comparar los destinos en el informe de evaluación.

Importancia Description
Azure App Service Procedimientos recomendados para implementar una aplicación en Azure App Service.
Azure Kubernetes Service (AKS) Procedimientos recomendados para implementar una aplicación en Azure Kubernetes Service.
Azure Container Apps (ACA) Procedimientos recomendados para implementar una aplicación en Azure Container Apps.

Preparación para la nube: Sistema operativo de destino

El formulario muestra esta configuración al seleccionar el dominio De preparación en la nube. Seleccione Sistemas operativos de destino para ejecutar las aplicaciones.

Importancia Description
Linux Procedimientos recomendados para migrar aplicaciones a la plataforma Linux.
Windows Procedimientos recomendados para migrar aplicaciones a la plataforma Windows.

Preparación para la nube: contenedorización

El formulario muestra esta configuración al seleccionar el dominio De preparación en la nube. Habilite para analizar los problemas que deben corregirse para incluir en contenedores la aplicación.

Importancia Description
Habilitación de la contenedorización Procedimientos recomendados para incluir aplicaciones en contenedores.

Examples

En los ejemplos siguientes se describen algunos escenarios de configuración comunes:

  • Ejemplo uno: quiere migrar las aplicaciones a AKS como contenedores de Linux y quiere comprender qué problemas deben corregirse. Use la configuración siguiente:

    • Dominios de evaluación: selección de La preparación para la nube
    • Cobertura de análisis: seleccionar solo problema
    • Servicios de proceso de destino: seleccione Azure Kubernetes Service (AKS)
    • Sistema operativo de destino: seleccione Linux.
    • Contenedorización: seleccione Habilitar la contenedorización.
  • Ejemplo dos: quiere migrar las aplicaciones a App Service Linux y quiere comprender qué problemas deben corregirse. Use la configuración siguiente:

    • Dominios de evaluación: selección de La preparación para la nube
    • Cobertura de análisis: seleccionar solo problema
    • Servicios de proceso de destino: selección de Azure App Service
    • Sistema operativo de destino: seleccione Linux.
  • Ejemplo tres: quiere modernizar las aplicaciones a JDK 21 y quiere comprender qué problemas deben corregirse. Use la configuración siguiente:

    • Dominios de evaluación: seleccione Actualización de Java.
    • Cobertura de análisis: seleccionar solo problema
    • Tiempo de ejecución de destino: seleccione OpenJDK 21.

Una vez completada la evaluación, genera un nuevo informe y lo agrega a la lista de informes. El panel interactivo se abre automáticamente, lo que proporciona resultados completos de análisis. Después de configurar varios destinos de servicio de Azure, puede cambiar fácilmente entre ellos para comparar enfoques de migración y ver recomendaciones específicas del servicio.

Captura de pantalla de Visual Studio Code que muestra el panel de evaluación de modernización de Copilot de GitHub con las opciones de selección de destino del servicio de Azure.

Interpretación del informe de evaluación

El informe de evaluación proporciona resultados de análisis completos para ayudarle a comprender la preparación de la aplicación para la migración y modernización de Azure. Esta sección le guía por la estructura del informe y le ayuda a interpretar los resultados para que pueda tomar decisiones de migración informadas.

Información general sobre la estructura del informe

El informe de evaluación consta de varias secciones clave:

  • Información de la aplicación: información básica sobre la aplicación, incluida la versión de Java, los marcos, las herramientas de compilación y la estructura del proyecto.
  • Resumen de problemas: información general de los problemas de migración clasificados por dominio con porcentajes de importancia crítica.
  • Análisis detallado: el informe detallado se organiza en las cuatro subsecciones siguientes.
    • Problemas: proporciona un resumen conciso de todos los problemas que requieren atención.
    • Dependencias: muestra todas las dependencias empaquetadas en Java que se encuentran en la aplicación.
    • Tecnologías: muestra todas las bibliotecas insertadas agrupadas por funcionalidad, por lo que puede ver rápidamente las tecnologías usadas en la aplicación.
    • Conclusiones: muestra los detalles de los archivos y la información que le ayudarán a comprender las tecnologías detectadas.

Captura de pantalla de Visual Studio Code que muestra el panel del informe de evaluación de modernización de Copilot de GitHub.

Problemas

Para acceder a esta parte, seleccione la pestaña Problemas . En esta pestaña se proporciona una lista categorizada de problemas para varios aspectos de preparación para la nube, actualización de Java y seguridad que debe solucionar para migrar correctamente la aplicación a Azure. En las tablas siguientes se describen los valores dominio y importancia :

Dominio Description
Actualización de Java Identifique las pilas de aplicaciones obsoletas y obtenga recomendaciones de actualización.
Preparación para la nube Evalúe la preparación de la aplicación para Azure, con instrucciones de migración accionables.
Security Examine el código para detectar problemas de seguridad mediante las directrices ISO 5055, con correcciones recomendadas.
Gravedad Description
Obligatorio Problemas que debe corregir para la migración a Azure.
Potencial Problemas que podrían afectar a la migración y a la necesidad de revisión.
Opcional Problemas de bajo impacto. Se recomienda corregirlos, pero es opcional.

Captura de pantalla de Visual Studio Code que muestra la lista de problemas del informe de evaluación de modernización de GitHub Copilot.

Para obtener más información, expanda cada problema notificado seleccionando el título. El informe ofrece la siguiente información:

  • Lista de archivos en los que se produjeron los incidentes, junto con el número de líneas de código afectadas. Si el archivo es un archivo de código fuente de Java, al seleccionar el número de línea de archivo se le dirige al informe de origen correspondiente.
  • Descripción detallada del problema. En esta descripción se describe el problema, se proporcionan las soluciones conocidas y se hace referencia a la documentación auxiliar relacionada con el problema o la resolución.

Captura de pantalla de Visual Studio Code que muestra el informe de evaluación de modernización de GitHub Copilot detalle del problema.

Dependencias

Para acceder a esta parte, seleccione la pestaña Dependencias . En esta pestaña se muestran todas las dependencias empaquetadas en Java que se encuentran en la aplicación.

Captura de pantalla de Visual Studio Code que muestra la lista de dependencias del informe de evaluación de modernización de GitHub Copilot.

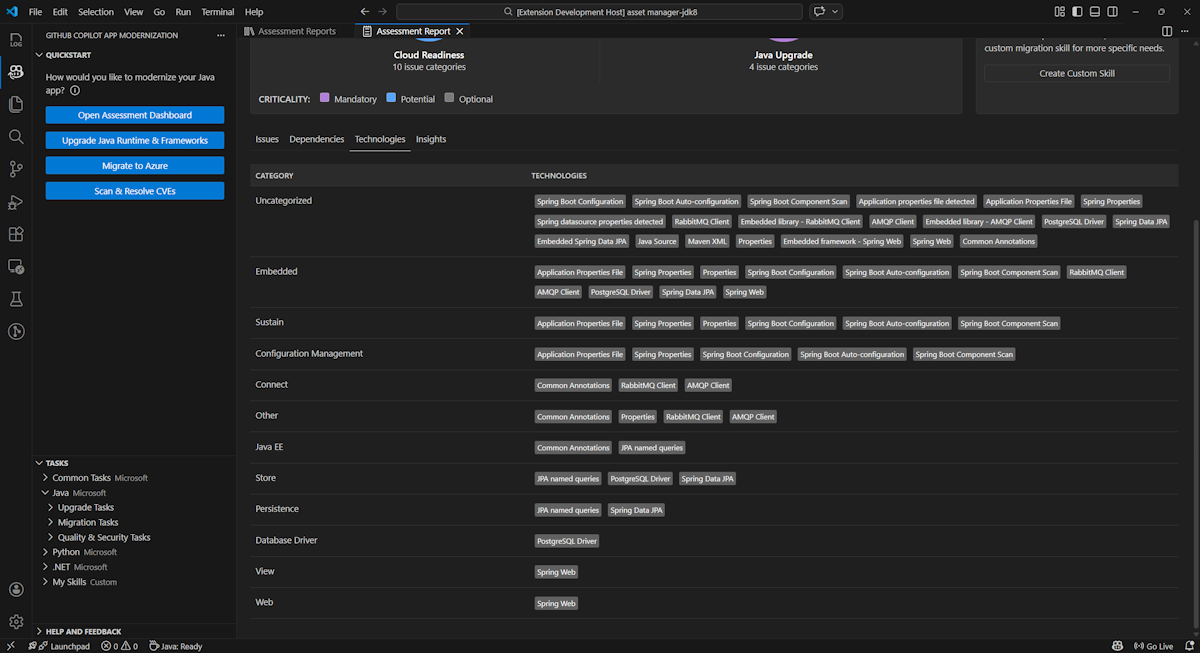
Tecnologías

Para acceder a esta parte, seleccione la pestaña Tecnologías . En esta pestaña se enumeran las apariciones de tecnologías, agrupadas por función, en la aplicación analizada. Este informe proporciona información general sobre las tecnologías que se encuentran en la aplicación y está diseñada para ayudarle a comprender rápidamente el propósito de cada aplicación.

Captura de pantalla de Visual Studio Code que muestra la lista de tecnología del informe de evaluación de modernización de GitHub Copilot.

Insights

Para acceder a esta parte, seleccione la pestaña Conclusiones . Muestra detalles de archivo e información para ayudarle a comprender las tecnologías detectadas.

Captura de pantalla de Visual Studio Code que muestra la lista de conclusiones del informe de evaluación de modernización de GitHub Copilot.

Operar informes de evaluación

La administración eficaz de informes permite la colaboración, mantiene el historial de evaluación y se integra con los flujos de trabajo existentes. Cada ejecución de evaluación genera un informe independiente en la lista de informes y puede importar, exportar o eliminar informes individuales según sea necesario.

Importar informe de evaluación

Además de ejecutar la evaluación directamente en la modernización de GitHub Copilot, también puede importar informes de evaluación. Los informes pueden proceder de los resultados de la CLI de AppCAT , como report.json, un informe exportado de modernización de GitHub Copilot o un archivo de contexto de aplicación de Dr. Migrate.

Para importar un informe de evaluación a la modernización de GitHub Copilot, seleccione Importar en la página informes de evaluación, o presione Ctrl+Mayús+P y busque el informe de evaluación de importación.

Captura de pantalla de Visual Studio Code que muestra la interfaz de importación del informe de importación del informe de evaluación de modernización de GitHub Copilot.

Exportar informe de evaluación

En el panel de evaluación, puede ver los problemas detectados por la evaluación y elegir la solución de migración para determinar la decisión. Puede exportar el informe y compartirlo con otros usuarios. Si exporta el informe, otros usuarios no necesitan ejecutar la evaluación por sí mismos y pueden importar el informe y ver la decisión de evaluación y migración directamente.

Para exportar un informe de evaluación desde la modernización de GitHub Copilot, seleccione el botón ... (más acciones) en el informe de destino de la lista de informes y, a continuación, seleccione Exportar.

Captura de pantalla de Visual Studio Code que muestra las opciones y la interfaz de exportación del informe de evaluación de modernización de GitHub Copilot.

Eliminar informe de evaluación

Si ya no necesita un informe, puede eliminarlo de la lista de informes.

Para quitar un informe de evaluación, seleccione el botón ... (más acciones) en el informe de destino de la lista de informes y, a continuación, seleccione Eliminar.

Captura de pantalla de Visual Studio Code que muestra la modernización de GitHub Copilot elimina un informe de evaluación.

Configurar antes de ejecutar la evaluación

Antes de ejecutar la evaluación, configúrela seleccionando Configurar evaluación en el panel Evaluación de modernización de GitHub Copilot.

Captura de pantalla que muestra el panel Evaluación de modernización de Copilot de GitHub con el botón Configurar evaluación resaltado.

Propiedades de configuración

Actualmente, puede configurar las targetpropiedades , capability, osy mode para la evaluación.

De forma predeterminada, la evaluación se ejecuta con Azure Kubernetes Service (AKS), Azure App Service y Azure Container Apps (ACA) como destinos de servicio.

  • target: el servicio de proceso de Azure en el que se ejecutarán las aplicaciones. Elija varios destinos si no ha decidido cuál usar. A continuación, puede comparar los destinos en el informe de evaluación.

    Importancia Description
    azure-aks Procedimientos recomendados para implementar una aplicación en Azure Kubernetes Service.
    azure-appservice Procedimientos recomendados para implementar una aplicación en Azure App Service.
    azure-container-apps Procedimientos recomendados para implementar una aplicación en Azure Container Apps.
  • capability: la tecnología de destino para modernizar las aplicaciones.

    Importancia Description
    containerization Procedimientos recomendados para incluir aplicaciones en contenedores.
    openjdk11 Procedimientos recomendados para migrar a OpenJDK 11.
    openjdk17 Procedimientos recomendados para migrar a OpenJDK 17.
    openjdk21 Procedimientos recomendados para migrar a OpenJDK 21.
  • os: el sistema operativo de destino en el que se ejecutarán las aplicaciones.

    Importancia Description
    linux Procedimientos recomendados para migrar aplicaciones a la plataforma Linux.
    windows Procedimientos recomendados para migrar aplicaciones a la plataforma Windows.
  • mode: el modo de análisis.

    Importancia Description
    issue-only Analice el código fuente para detectar solo problemas.
    source-only Analice el código fuente para detectar problemas y tecnologías usadas.
    full Analice el código fuente para detectar problemas y tecnologías usadas y enumerar las dependencias.

Examples

En los ejemplos siguientes se describen algunas configuraciones:

  • Ejemplo uno: quiere migrar las aplicaciones a AKS como contenedores de Linux y quiere comprender qué problemas deben corregirse. Use la configuración siguiente:

    appcat:
    - target:
        - azure-aks
      os:
        - linux
      mode: issue-only
    
  • Ejemplo dos: quiere migrar las aplicaciones a App Service Linux y quiere comprender qué problemas deben corregirse. Use la configuración siguiente:

    appcat:
    - target:
        - azure-appservice
      os:
        - linux
      mode: issue-only
    
  • Ejemplo tres: quiere modernizar las aplicaciones a JDK21 y quiere comprender qué problemas deben corregirse. Use la configuración siguiente:

    appcat:
    - capability:
        - openjdk21
      mode: issue-only
    

Una vez que la herramienta ejecuta una evaluación, se abre automáticamente el panel interactivo, que proporciona resultados de análisis completos.

Interpretación del informe de evaluación

El informe de evaluación proporciona resultados de análisis completos para ayudarle a comprender la preparación de la aplicación para la migración y modernización de Azure. Esta sección le guía por la estructura del informe y le ayuda a interpretar los resultados para tomar decisiones de migración informadas.

Información general sobre la estructura del informe

El informe de evaluación consta de varias secciones clave:

  • Información de la aplicación: información básica sobre la aplicación, incluida la versión de Java, los marcos, las herramientas de compilación, la estructura del proyecto y el servicio de Azure de destino.
  • Resumen de problemas: información general de los problemas de migración clasificados por dominio con porcentajes de importancia crítica.
  • Análisis detallado: el informe detallado se organiza en las cuatro subsecciones siguientes.
    • Problemas: proporciona un resumen conciso de todos los problemas que requieren atención.
    • Dependencias: muestra todas las dependencias empaquetadas en Java que se encuentran en la aplicación.
    • Tecnologías: muestra todas las bibliotecas insertadas agrupadas por funcionalidad, lo que le permite ver rápidamente las tecnologías usadas en la aplicación.
    • Conclusiones: muestra los detalles de los archivos y la información que le ayudarán a comprender las tecnologías detectadas.

Captura de pantalla que muestra el panel del informe de evaluación de modernización de Copilot de GitHub.

Problemas

Para acceder a esta parte, seleccione la pestaña Problemas . En esta pestaña se proporciona una lista clasificada de problemas para varios aspectos de la preparación de la nube y la actualización de Java que debe solucionar para migrar correctamente la aplicación a Azure. En las tablas siguientes se describen los valores dominio y importancia :

Dominio Description
Preparación para la nube Evalúa las dependencias de la aplicación para sugerir servicios de Azure y garantizar la preparación nativa de la nube.
Actualización de Java Identifica los problemas del marco y JDK para la actualización de versiones.
Gravedad Description
Obligatorio Problemas que debe corregir para la migración a Azure.
Potencial Problemas que podrían afectar a la migración y a la necesidad de revisión.
Opcional Problemas de bajo impacto. Se recomienda corregirlos, pero es opcional.

Captura de pantalla que muestra la lista de problemas del informe de evaluación de modernización de GitHub Copilot.

Para obtener más información, expanda cada problema notificado seleccionando el título. El informe ofrece la siguiente información:

  • Lista de archivos en los que se produjeron los incidentes, junto con el número de líneas de código afectadas. Si el archivo es un archivo de código fuente de Java, al seleccionar el número de línea de archivo se le dirige al informe de origen correspondiente.
  • Descripción detallada del problema. En esta descripción se describe el problema, se proporcionan las soluciones conocidas y se hace referencia a la documentación auxiliar relacionada con el problema o la resolución.

Captura de pantalla que muestra el informe de evaluación de modernización de Copilot de GitHub detalle del problema.

Dependencias

Para acceder a esta parte, seleccione la pestaña Dependencias . En esta pestaña se muestran todas las dependencias empaquetadas en Java que se encuentran en la aplicación.

Captura de pantalla que muestra la lista de dependencias del informe de evaluación de modernización de GitHub Copilot.

Tecnologías

Para acceder a esta parte, seleccione la pestaña Tecnologías . En esta pestaña se enumeran las apariciones de tecnologías, agrupadas por función, en la aplicación analizada. Este informe proporciona información general sobre las tecnologías que se encuentran en la aplicación y está diseñada para ayudarle a comprender rápidamente el propósito de cada aplicación.

Captura de pantalla que muestra la lista de tecnología del informe de evaluación de modernización de Copilot de GitHub.

Insights

Para acceder a esta parte, seleccione la pestaña Conclusiones . Muestra detalles de archivo e información para ayudarle a comprender las tecnologías detectadas.

Captura de pantalla que muestra la lista de conclusiones del informe de evaluación de modernización de Copilot de GitHub.

Eliminar informe de evaluación

Si ya no quiere el informe, puede eliminarlo.

Para quitar un informe de evaluación, haga clic con el botón derecho en Informe de evaluación y seleccione Eliminar.

Captura de pantalla que muestra la modernización de GitHub Copilot elimina un informe de evaluación.

Paso siguiente

Inicio rápido: Creación y aplicación de sus propias aptitudes