Agent-Leistung analysieren
Nachdem ein Agent bereitgestellt wurde und Kunden mit ihm interagiert haben, werden Statistiken zum Agent verfügbar. Sie können auf diese Informationen über die Registerkarte Analysen im seitlichen Navigationsbereich zugreifen. Auf dieser Registerkarte finden Sie Key Performance Indicators (KPIs), die anzeigen, welches Sitzungsvolumen Ihr Agent bearbeitet hat, wie effektiv Ihr Agent Benutzende einbeziehen und Probleme lösen konnte, Eskalationsraten für Live-Agents und Abbruchraten während Unterhaltungen. Sie finden Informationen zur Kundenzufriedenheit auf der KPI-Ebene und auf der Registerkarte Kundenzufriedenheit.
Sie können auch den detaillierten Sitzungsverlauf und die Transkripte anzeigen, indem Sie auf der Registerkarte Analysen die Option Sitzungen auswählen. Auf der Seite Sitzungen können Sie eine Datei mit dem vollständigen Sitzungsprotokoll herunterladen, die Leistung Ihres Agents anpassen und den Inhalt Ihrer Themen ändern, um die Effizienz des Agents zu verbessern.
Leistung und Nutzung von Agents analysieren
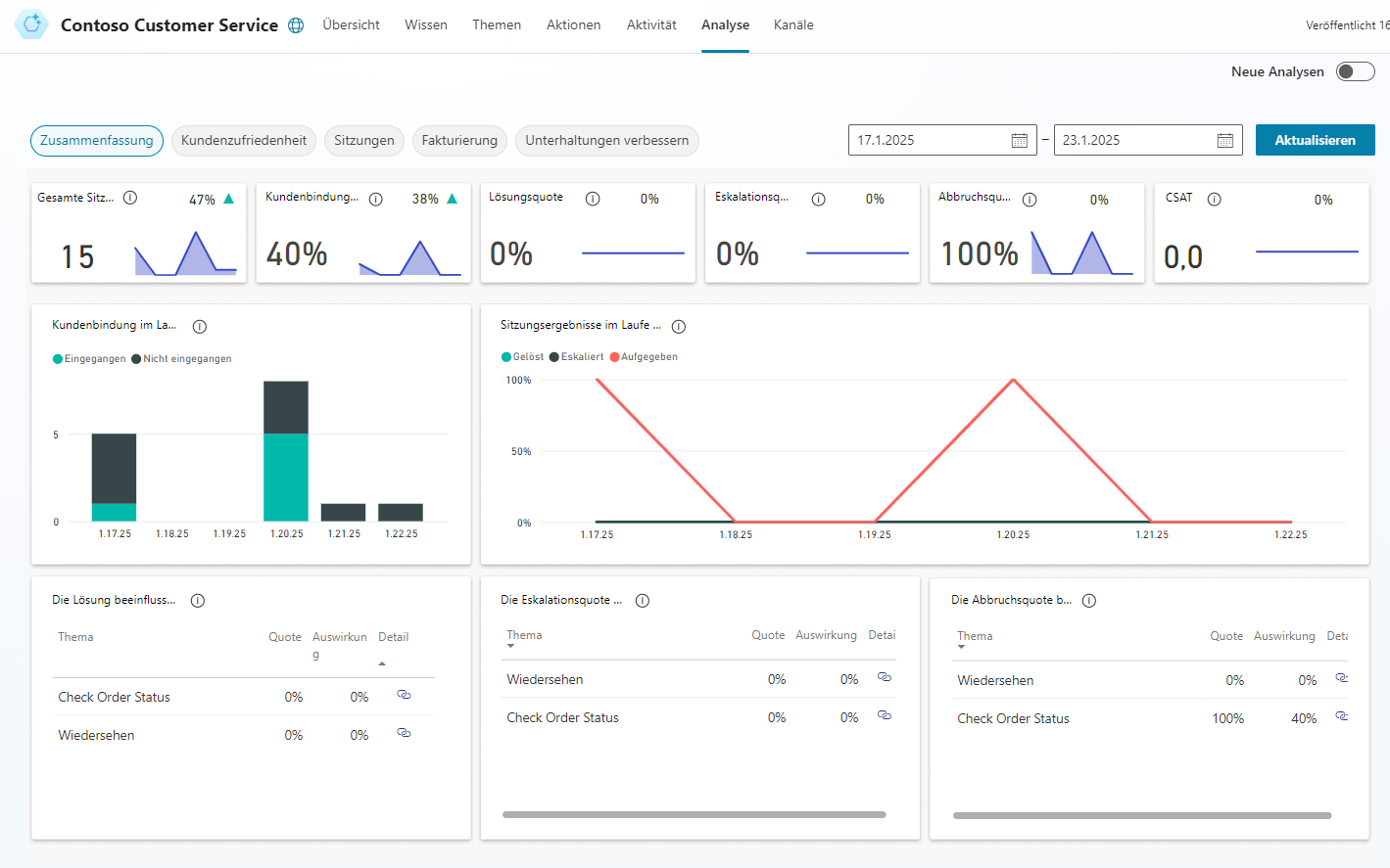
Die Seite Zusammenfassung gibt Ihnen einen umfassenden Überblick über die Leistung Ihres Agents. Sie verwendet KI-Technologie, um Ihnen anzuzeigen, welche Themen den größten Einfluss auf die Eskalationsrate, Abbruchrate und Lösungsrate haben. Weitere Informationen finden Sie in der Tabelle unter Diagramme „Zusammenfassung“.
Die Seite Zusammenfassung enthält eine Vielzahl von Diagrammen mit grafischen Ansichten der KPIs Ihres Agents:
Diagramme „Zusammenfassung“ – Fassen die Leistungskennzahlen (KPIs) für einen angegebenen Zeitraum und die prozentuale Veränderung über diesen Zeitraum zusammen.
Diagramm „Kundenbindung im Zeitverlauf“ – Grafische Ansicht der Anzahl der aktivierten und nicht aktivierten Sitzungen im Zeitverlauf.
Diagramm „Sitzungsergebnisse im Zeitverlauf“ – Grafische Ansicht der täglichen Lösungsrate, Eskalationsrate und Abbruchrate über den angegebenen Zeitraum.
Diagramm „Lösungsratentreiber“ – Zeigt Themen in der Reihenfolge ihrer Auswirkung auf die Lösungsrate über den angegebenen Zeitraum.
Diagramm „Eskalationsratentreiber“ – Zeigt Themen in der Reihenfolge ihrer Auswirkung auf die Eskalationsrate über den angegebenen Zeitraum.
Diagramm „Abbruchratentreiber“ – Zeigt Themen in der Reihenfolge ihrer Auswirkung auf die Abbruchrate über den angegebenen Zeitraum.
Weitere Informationen finden Sie unter Leistung und Nutzung von Agents analysieren.
Die Diagramme Kundenbindungsratentreiber, Abbruchratentreiber und Lösungsratentreiber verwenden das Verständnis der natürlichen Sprache, um Probleme als Themen zu gruppieren. Diese Diagramme zeigen Ihnen die Themen, die den größten Einfluss auf die Leistung Ihres Agents haben.
Kundenzufriedenheit für Microsoft Copilot Studio-Agents analysieren
Auf der Seite Kundenzufriedenheit finden Sie eine detaillierte Ansicht der Umfragedaten zur Kundenzufriedenheit (CSAT), einschließlich der durchschnittlichen CSAT-Bewertung im Zeitverlauf und der Themen, die den größten Einfluss auf die CSAT-Bewertung haben. Die Seite Kundenzufriedenheit enthält eine Vielzahl von Diagrammen mit grafischen Ansichten der Kundenzufriedenheitsindikatoren Ihres Agents.
Treiber der Kundenzufriedenheit – Gruppiert mithilfe von KI die zugehörigen Supportanfragen nach Themen und zeigt dann die Themen sortiert nach Auswirkung auf die Kundenzufriedenheit über einen bestimmten Zeitraum an.
Diagramm „Bewertungen im Zeitverlauf“ – Bietet eine grafische Ansicht der durchschnittlichen CSAT-Punktzahl über den angegebenen Zeitraum.
Durchschnittliche CSAT-Punktzahl – Bietet eine grafische Ansicht des Durchschnitts der CSAT-Ergebnisse für Sitzungen, in denen Kunden auf eine Anfrage zum Ende der Sitzung antworten, um an der Umfrage teilzunehmen.
Antwortrate der CSAT-Umfrage – Zeigt die Anzahl der präsentierten CSAT-Umfragen und den Prozentsatz der abgeschlossenen Umfragen an.
Weitere Informationen finden Sie unter Kundenzufriedenheit analysieren.
Themennutzung in Microsoft Copilot Studio analysieren
Die Seite mit den Themendetails bietet einen Überblick über die Leistung einzelner Themen und darüber, wie sie verbessert werden können. Sie können die Seite mit den Themendetails anzeigen, indem Sie den Link Detail in einem der folgenden Diagramme auf den Seiten Zusammenfassung und Kundenzufriedenheit auswählen:
Seite „Zusammenfassung“
Seite „Kundenzufriedenheit“
Die Seite mit den Themendetails kann auch angezeigt werden, indem Sie ein einzelnes Thema von der Seite Themen aus öffnen und Analysen oben auf der Seite auswählen.
Das Seite „Themendetails“ enthält eine Vielzahl von Diagrammen mit grafischen Ansichten der KPIs für ein Thema:
Diagramme „Themenzusammenfassung“ – Fassen die Leistungskennzahlen des Themas für den angegebenen Zeitraum und die prozentuale Veränderung über diesen Zeitraum zusammen.
Diagramme „Wirkungszusammenfassung“ – Fassen Sie die Auswirkungen des Themas auf KPIs für den angegebenen Zeitraum zusammen.
Diagramm „Tägliches Themenvolumen“ – Bietet eine grafische Ansicht der Anzahl der Sitzungen für das Thema über den angegebenen Zeitraum.
Weitere Informationen finden Sie unter Themennutzung analysieren.
Sitzungsinformationen in Microsoft Copilot Studio analysieren
Der Zugriff auf Sitzungsinformationen, die sich auf Ihren Agent beziehen, kann Ihnen helfen, mögliche Änderungen zu erkennen, die vorgenommen werden müssen. Standardmäßig können Sie bis zu sieben Tage Transkriptionen von Agent-Gesprächsprotokollen der letzten 30 Tage direkt vom Portal Microsoft Copilot Studio herunterladen.
Sitzungstranskripte finden Sie auf der Registerkarte Analysen > Sitzungen. Auf der Registerkarte Sitzungen können Sie alle verschiedenen Sitzungen anzeigen, die für den Agent ausgeführt wurden. Eine Sitzung repräsentiert eine Unterhaltung, die jemand mit dem Agent geführt hat. Wenn Ihr Agent eine hohe Anzahl Sitzungen hatte, werden diese in mehrere Zeilen aufgeteilt, um die Verwaltung der Sitzungen zu erleichtern. Jede Zeile enthält 2.500 Sitzungen. Sie können jede Zeile auswählen, um die Sitzungstranskripte für den angegebenen Zeitraum herunterzuladen.
Die heruntergeladene Datei enthält die folgenden Informationen:
SessionID – Ein eindeutiger Bezeichner für jede Sitzung.
StartdatumUhrzeit – Zeitpunkt, zu dem die Sitzung begonnen hat. Einträge sind in dieser Spalte in absteigender Reihenfolge sortiert.
InitialUserMessage – Erste Nachricht, die vom Benutzer eingegeben wird.
Themenname – Name des zuletzt verfassten Themas, das in dieser Sitzung ausgelöst wurde.
ChatTranscript – Transkript der Sitzung im folgenden Format:
Benutzer sagt: „ “; Agent sagt: „ “; Struktur
Unterhaltungswechsel werden durch Semikolons getrennt
Agent sagt enthält nicht die Optionen, die dem Benutzer angezeigt werden.
Sitzungsergebnis – Ergebnis der Sitzung (Abgeschlossen, Eskaliert, Abgebrochen, Nicht aktiviert).
TopicId – Ein eindeutiger Bezeichner des zuletzt verfassten Themas, das in dieser Sitzung ausgelöst wurde.
Weitere Informationen finden Sie unter Sitzungsinformationen analysieren.

