Consideraciones de análisis para Copilot Studio frente a Dynamics 365 Omnichannel

El análisis es una prioridad principal para Dynamics 365 Omnicanal y Copilot Studio clientes que realicen el seguimiento del rendimiento de sus agentes y representantes del centro de llamadas. Actualmente se están llevando a cabo grandes esfuerzos para mejorar la analítica en ambos productos. Aunque el análisis continúa mejorando, puede adoptar varias consideraciones como creador de agentes o expertos en servicios al cliente para mejorar su comprensión del análisis en Copilot Studio y Dynamics 365 Omnichannel para mejorar el rendimiento del agente.

En este artículo se explican las diferencias entre Dynamics 365 análisis omnicanal y análisis de Copilot Studio y el propósito de cada herramienta de análisis. Esta información te ayuda a evaluar el rendimiento del agente en tu implementación.

Uso de Copilot Studio Analytics

Las herramientas de análisis estándar de los agentes de Copilot Studio se centran principalmente en proporcionar información sobre el rendimiento de los temas del agente durante las sesiones de chat. No proporcionan una visión de un extremo a otro que incluya cualquier conversación entre representantes humanos. Pero puedes usarlos para mejorar el rendimiento del tema dentro del agente.

La información que puede obtener de Copilot Studio analytics incluye métricas para preguntas como:

  • ¿Cómo de involucrados están los usuarios con los agentes?
  • ¿Qué temas están impulsando resoluciones, escalaciones y abandonos?

En general, las herramientas de análisis de Copilot Studio son útiles para mejorar el rendimiento de los temas del agente. Utiliza estos datos para identificar nuevos temas a crear y temas existentes para actualizar y así lograr mejores tasas de resolución para futuras consultas de los usuarios.

Captura de pantalla del panel de análisis de Copilot Studio que muestra métricas de sesión, interacción, resolución, escalación y tasas de abandono.

Descubre más en Conceptos clave – Analítica.

Descripción de las definiciones de análisis de Copilot Studio

Es importante comprender cómo Copilot Studio calcula las distintas métricas disponibles para analizar el rendimiento y el uso del agente en Copilot Studio. Estos cálculos se basan en las sesiones de los agentes. Una sesión puede ser una sesión no facturada o una facturada.

Una sesión facturada es una interacción continua entre un agente y un usuario para responder a todas las preguntas del usuario dentro de una ventana de tiempo de 60 minutos. Una sesión facturada puede incluir varios temas escritos por usuarios y no puede durar más de 60 minutos o 100 turnos.

Una sesión es la interacción entre un agente y un usuario para abordar o asistir al usuario con una consulta o intención (un tema creado por un usuario). La mayoría de las sesiones están activas, lo que significa que se ha activado un tema creado por el usuario o una escalada. Una sesión comprometida tiene tres posibles resultados:

  • Resuelto: Al usuario se le ofrece una encuesta al final de la conversación y o bien responde que sí o se va sin responder.
  • Escalado: el usuario indica que necesita un representante de atención al cliente que ayude a resolver el problema.
  • Abandonada: Una sesión activa que no se resuelve ni se escala y que queda inactiva tras 60 minutos desde su inicio. Esta condición ocurre, por ejemplo, si el usuario se va.

Un tema está asociado a un flujo de diálogo integrado en Copilot Studio. Un tema contiene un flujo de diálogo.

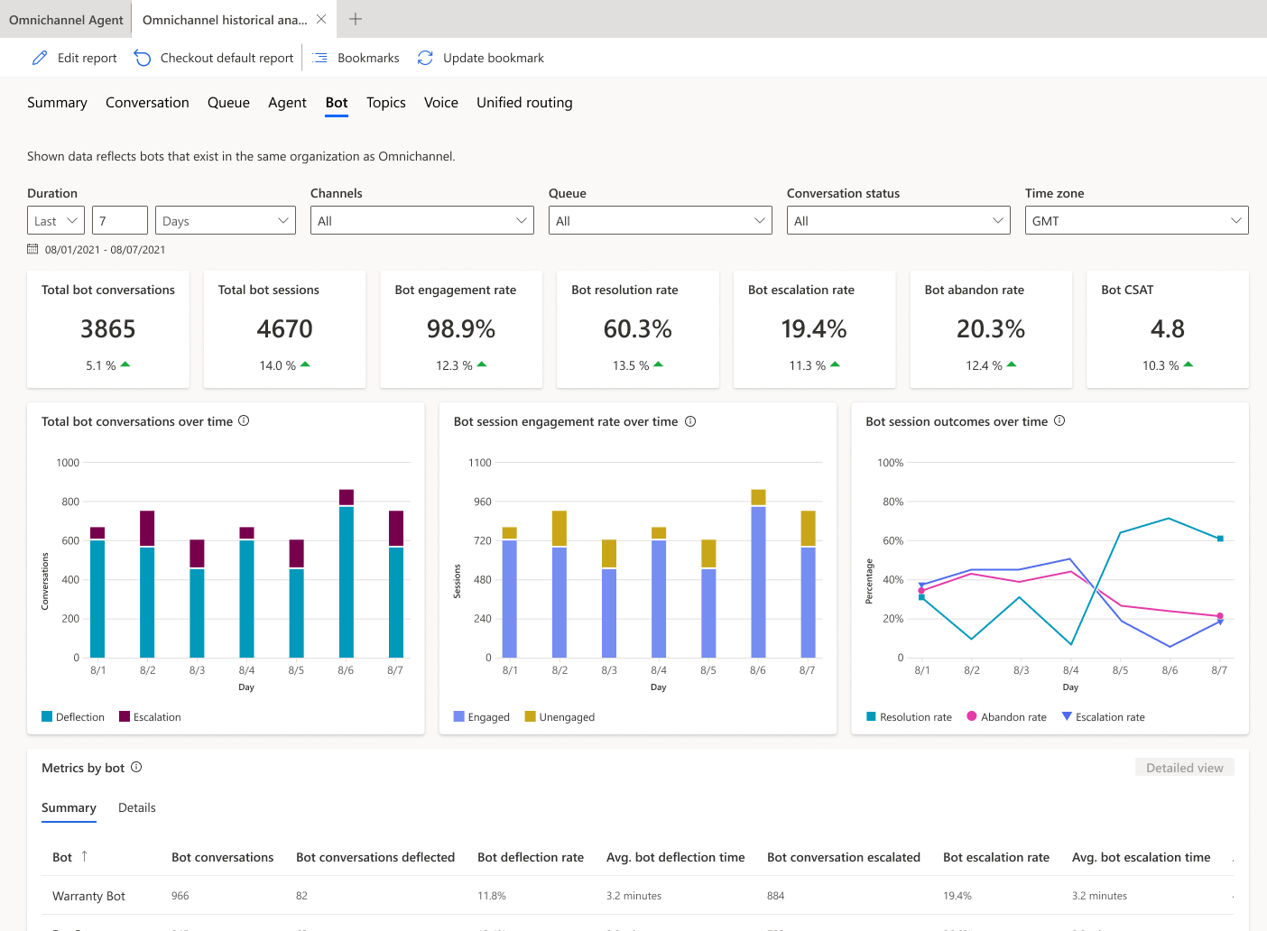
Uso de la analítica de chatbots omnicanal de Dynamics 365

Las herramientas estándar de análisis de bots en Dynamics 365 Omnichannel se centran en proveer información sobre cómo está funcionando la desviación general de los agentes mediante las conversaciones. Estas analíticas están optimizadas para ofrecer una visión de la interacción y conversación general tanto entre agentes como representantes humanos.

Captura de pantalla de la pestaña de análisis de bots omnicanal de Dynamics 365 que muestra métricas de conversación, sesión y resultados a lo largo del tiempo.

Las conclusiones de Dynamics 365 Omnichannel incluyen:

  • Tiempo de resolución del bot
  • Tiempo de escalación del bot
  • Remisión de conversación

comparación de Copilot Studio frente a análisis omnicanal

Los cálculos de análisis difieren entre Copilot Studio y Dynamics 365 Omnichannel para las métricas con nombres similares, como la tasa de resolución, la tasa de escalación y la tasa de abandono.

Por ejemplo, Copilot Studio Analytics podría considerar una interacción continua con un usuario como múltiples sesiones analíticas separadas, mientras que Dynamics 365 Omnichannel Analytics lo considera una sola conversación y una sesión de agente. Como resultado de esta diferencia, las tasas de resolución, las tasas de escalación y las tasas de abandono pueden ser diferentes en los análisis de Copilot Studio y los análisis omnicanales de Dynamics 365.

Este ejemplo de flujo de chat compara los análisis de ambas opciones en una misma conversación, con diferentes tasas de resolución, escalada y abandono:

Captura de pantalla del flujo de chat de Contoso Bot y las métricas analíticas comparativas para Copilot Studio y Omnichannel.

Al usar Copilot Studio y Dynamics 365 análisis omnicanal para determinar métricas clave como la tasa de deflección y la tasa de resolución, tenga en cuenta estas diferencias clave en el cálculo de las tasas de resolución y las tasas de escalación. Utilice la analítica omnicanal de Dynamics 365 para seguir la tasa general de deflexión del agente para la organización. Use el análisis de Copilot Studio para mejorar el rendimiento del tema.