Considérations relatives à l’analytique pour Copilot Studio et Dynamics 365 Omnichannel

L’analytique est une priorité absolue pour Dynamics 365 Omnichannel et Copilot Studio clients qui suivent les performances de leurs agents et des représentants du centre d’appels. D’importants efforts sont actuellement en cours pour améliorer l’analyse sur ces deux produits. Bien que l’analytique continue à s’améliorer, vous pouvez adopter plusieurs considérations en tant que créateur d’agents ou expert en service client pour améliorer votre compréhension de l’analytique dans Copilot Studio et Dynamics 365 Omnichannel pour améliorer les performances de l’agent.

Cet article explique les différences entre Dynamics 365 analytique Omnichannel et analytique Copilot Studio et l’objectif de chaque outil analytique. Ces informations vous aident à évaluer la performance de l’agent dans votre mise en œuvre.

Utilisation de Copilot Studio Analytics

Les outils d'analyse standard dans Copilot Studio agents visent principalement à fournir des informations sur les performances des sujets de l'agent pendant les sessions de conversation. Ils ne fournissent pas d’aperçu de bout en bout y compris toute conversation avec un conseiller humain. Mais vous pouvez les utiliser pour améliorer la performance de la rubrique à l’intérieur de l’assistant.

Les insights que vous pouvez obtenir à partir de Copilot Studio analytics incluent des métriques pour des questions telles que :

  • Dans quelle mesure les utilisateurs interagissent-ils avec les agents ?
  • Quelles rubriques génèrent des résolutions, des escalades et des abandons ?

En général, les outils d’analyse de Copilot Studio sont utiles pour améliorer la performance des rubriques de l’assistant. Utilisez ces données pour identifier de nouveaux sujets à créer et des sujets existants à mettre à jour afin d’obtenir de meilleurs taux de résolution pour les futures requêtes des utilisateurs.

Capture d'écran du tableau de bord analytique de Copilot Studio montrant les métriques de session, l’engagement, la résolution, l’escalade et les taux d’abandon.

En savoir plus dans Concepts clés – Analytique.

Présentation des définitions d’analytique Copilot Studio

Il est important de comprendre comment Copilot Studio calcule les différentes métriques disponibles pour analyze les performances et l'utilisation de l'agent dans Copilot Studio. Ces calculs sont basés sur les sessions de l’agent. Une session peut être une session non facturée ou une session facturée.

Une session facturée est une interaction continue entre un agent et un utilisateur pour répondre à toutes les questions de l’utilisateur dans un délai de 60 minutes. Une session facturée peut inclure plusieurs rubriques créées par l’utilisateur et ne peut pas durer plus de 60 minutes ou 100 tours.

Une session est l’interaction entre un agent et un utilisateur pour répondre ou assister l’utilisateur avec une requête ou une intention (un sujet créé par un utilisateur). La plupart des sessions sont engagées, ce qui signifie qu’un sujet créé par un utilisateur ou une escalade a été déclenchée. Une session engagée comporte trois résultats possibles :

  • Résolu : L’utilisateur reçoit une enquête de fin de conversation et répond oui ou part sans réponse.
  • Escaladé : L’utilisateur indique qu’il a besoin d’un représentant du service client pour aider à résoudre le problème.
  • Abandonné : une session engagée qui n’est ni résolue ni escaladée et qui reste inactive pendant 60 minutes après le début de la session. Cette condition se produit, par exemple, si l’utilisateur quitte le territoire.

Une rubrique est liée à un flux de dialogue intégré Copilot Studio. Une rubrique contient un flux de dialogue.

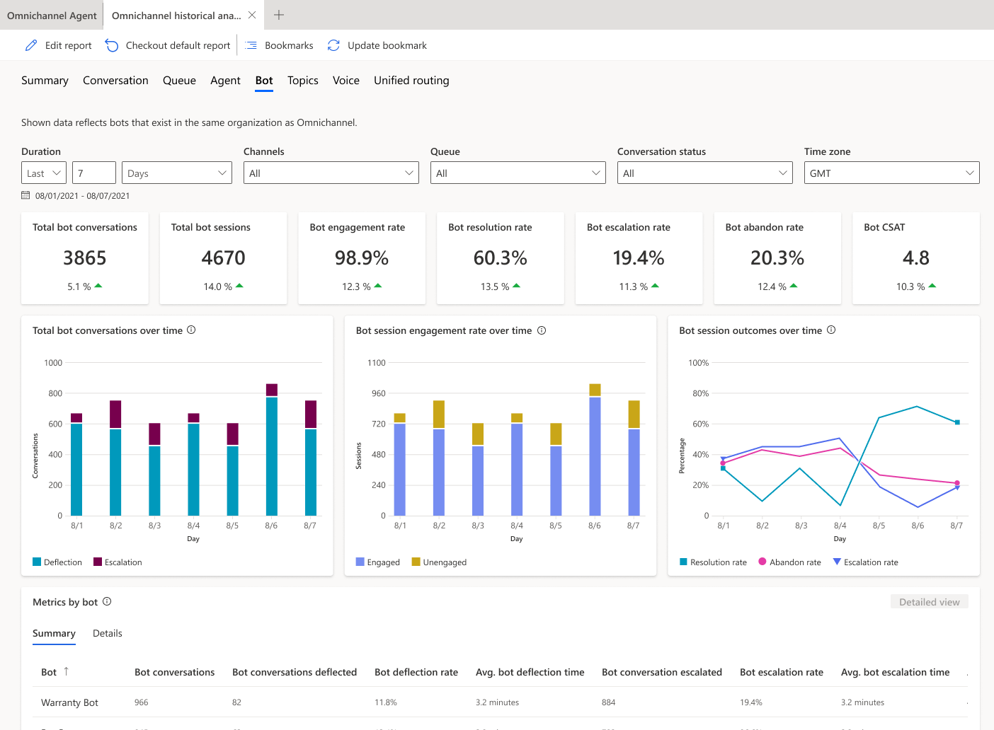
Utilisation de l'analytique des chatbots Omnichannel dans Dynamics 365

Les outils d’analytique des bots standard dans Dynamics 365 Omnicanal se concentrent sur les performances globales de déviation de l’assistant dans les conversations. Ces analyses sont optimisées pour donner un aperçu de l’interaction globale et de la conversation entre les agents et les représentants humains.

Capture d'écran de l'onglet d'analyse des bots Omnichannel de Dynamics 365 affichant les métriques de conversation, de session et de résultat au fil du temps.

Les insights de Dynamics 365 Omnichannel sont les suivants :

  • Temps de résolution du bot
  • Temps de réaffectation du bot
  • Escalade des conversations

comparaison de Copilot Studio et d’analytique Omnichannel

Les calculs d’analyse diffèrent entre Copilot Studio et Dynamics 365 Omnichannel pour les métriques avec des noms similaires, tels que le taux de résolution, le taux d’escalade et le taux d’abandon.

Par exemple, Copilot Studio analytique peut considérer une interaction continue avec un utilisateur comme plusieurs sessions analytiques distinctes, tandis que Dynamics 365 l’analytique Omnichannel la considère comme une conversation et une session d’agent. En raison de cette différence, les taux de résolution, les taux d’escalade et les taux d’abandon peuvent être différents dans l'analytique de Copilot Studio et l'analytique Omnichannel de Dynamics 365.

Cet exemple de flux de discussion compare les analyses des deux options dans une même conversation, avec des taux de résolution, d’escalade et d’abandon différents :

Capture d'écran du flux de conversation du bot Contoso et des métriques d'analyse comparatives pour Copilot Studio et Omnichannel.

Lorsque vous utilisez Copilot Studio et Dynamics 365 analytique Omnichannel pour déterminer les métriques clés telles que le taux de déflection et le taux de résolution, tenez compte de ces principales différences dans le calcul des taux de résolution et des taux d’escalade. Comptez sur les analyses Dynamics 365 Omnichannel pour suivre le taux global de déviation des agents au sein de l'organisation. Utilisez l’analytique Copilot Studio pour améliorer les performances des rubriques.