שתף באמצעות


Manage security compute unit usage in Security Copilot

The usage monitoring dashboard provides a comprehensive view into various data dimensions to help you keep track of security compute unit usage in Security Copilot. You have visibility into the number of provisioned and overage units used, the specific plugins employed during sessions, and the initiators of those sessions. The dashboard also allows you to apply filters and export usage data seamlessly. The dashboard includes up to 90 days of data, offering a robust window into recent activity.

Tip

To understand what Security Compute Units are and the available capacity models, see Understand Security Compute Units and capacity.

Monitor security compute units use

Copilot owners can view the usage over time within the Microsoft Security Copilot usage monitoring dashboard.

To view the usage dashboard:

  1. Sign in to Security Copilot (https://securitycopilot.microsoft.com) and go to the Home menu > Owner settings.

  2. Select Usage monitoring.

  3. View the usage dashboard, which shows how many SCUs are consumed over a period of time by your Microsoft Security Copilot workloads.

Understand the data dimensions

Use the data dimensions to get a granular view of how SCUs are being used.

Capacities are captured on the tabs at the top of the dashboard. Select a capacity to view the usage information related to that specific capacity.

You can toggle between the various capacity resources that you own. You see information such as provisioned units used, overage units used, and the workspace that's using the capacity.

The following table provides information on what each column represents and helps you interpret data accurately:

Column Description Examples/Types
Session ID A unique identifier for each Copilot session. a123b456-789-1011-1c2-d12345678e99
Date Date when the user initiated the session. Displayed in local time zone. Sept 10, 08:30 AM
Units used Number of SCUs used in the session. 0.6
Initiated by The user that initiated the session. Ben Heppard
Category The format in which session was made.
There are three category types:
- Prompt
- Promptbook
- Agent
Prompt – A single prompt.

Promptbook – A session related to a promptbook. For example, a user initiates "Script Analysis" promptbooks in which five prompts are called. Each prompt from promptbook call has a category as "promptbook".

Agent – An interactive or a fully autonomous computational entity that works to achieve a specific goal. It's defined by its ability to perceive and react to its environment, make decisions, and produce outcomes to meet its objective.
Type The method used for the session. There are two invocation types:
- Manual Action
- Automated Action.
Manual Action – User triggered calls. A user must manually initiate. For example, a user types and submits prompt in prompt bar.

Automated Action - Calls that are automatically initiated/scheduled. For example, incident summary or scheduled logic app.
Copilot experience The user interface where the session was initiated from. Users can use the standalone interface, an embedded interface, or through LogicApps. - Security Copilot portal (Standalone experience)

- Copilot in Microsoft products (Embedded experience), for example, inside Microsoft Defender XDR.

- Azure Logic Apps - Users can initiate Security Copilot workflows using Azure Logic Apps.
Plugin used The plugin used in the session. Microsoft Entra, Microsoft Defender XDR.
Status Indicates if SCUs are used. All available units used.

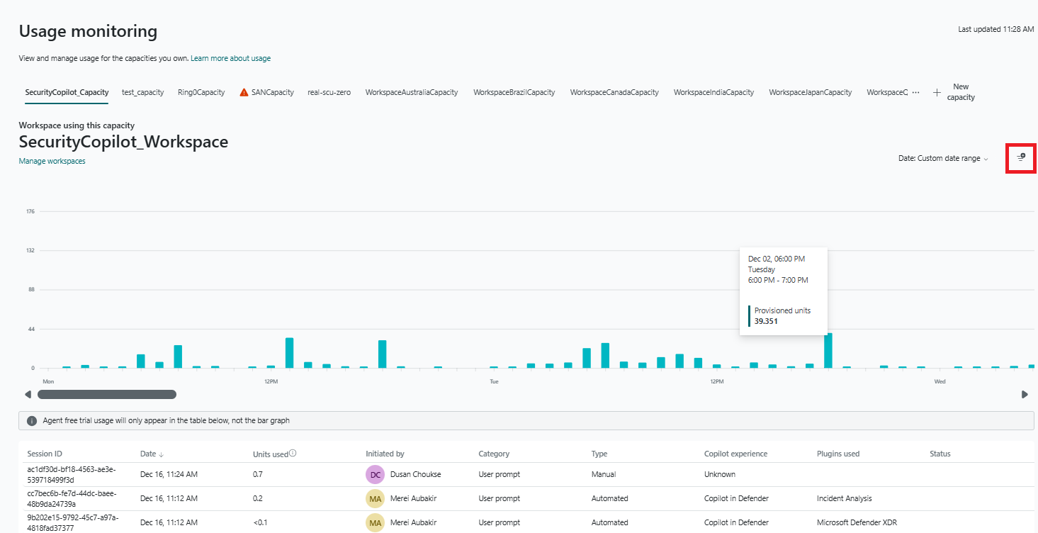
Apply filters

Use filters to narrow down the displayed information in the dashboard. Applying filters can help you analyze relevant data without reviewing the entire data set.

Note

Currently, filters are only applied to the table and not the bar chart.

Screenshot showing the usage monitoring dashboard filter button.

The following filters are available:

  • Copilot experience
  • Users
  • Plugins used
  • Type
  • Category

Important

Selecting a date range impacts the data shown in the table. For instance, choosing "Last 24 hours" and then selecting a filter, such as a specific user will display information related to that user from only the past 24 hours.

Selecting a bar in the chart filters the table to show information for that specific day.

Export data

Export usage dashboard data into Excel files for easier analysis, sharing, or offline access. Select the Export button on the corner of the dashboard.

Screenshot showing the usage monitoring dashboard export button.

Nearing and crossing security compute unit limit

When the usage in your organization is nearing the limit, you're notified of it when submitting the prompts. To avoid disruption, you can contact the Azure capacity owner or contributor to increase the security compute units or limit the number of prompts.

Experience when nearing security compute unit limit

When an analyst is in the middle of an investigation and the usage is nearing the provisioned capacity limit, a notification is displayed to the analyst in response to a prompt.

These notifications are also shown in Security Copilot embedded experiences.

The notification informs the analyst to contact the Azure capacity owner or contributor to increase the capacity or limit the number of prompts to avoid disruptions.

The notification allows the analyst to react before they run out of capacity.

Experience when security compute unit limit is exceeded

When the provisioned and overage security compute unit is crossed, the analyst will see an error message stating that due to high usage in the organization Copilot can't respond to requests. Analysts can't submit more prompts at this time. More capacity would become available in the next hour.

The analyst is asked to contact the Azure capacity owner or contributor to increase the provisioned SCUs.

This view only appears when your organization reaches 100% of capacity.

Update the provisioned and overage security compute units (SCUs)

You can update provisioned security compute units and overage units in the Azure portal and the Security Copilot portal. You also have the option to view billing in Azure while updating SCUs.

Azure portal required role: Azure capacity owner or contributor

Security Copilot portal required role: Azure capacity owner or contributor who are also Security Copilot owners.

Note

Users can expect capacity adjustments to take effect within 30 minutes.

Updating provisioned and overage security compute units (SCUs)

  1. Sign in to Security Copilot (https://securitycopilot.microsoft.com) and go Settings.

  2. There are two ways you can update the provisioned and overage SCUs:

    • Through the owner settings page: Under Security compute units or Number of overage units, select Change.
    • Through the usage dashboard: Select Change units in the main dashboard.

    In either option, update the number of security compute units (SCUs) for the provisioned and overage units. You also have the option to view billing in Azure by selecting View billing in Azure.

    As the number of SCUs are increased or decreased, the estimated monthly cost changes accordingly, assuming the provisioned capacity remains the same 24 hours a day for the whole month.

Offboarding

To offboard from Security Copilot, you'll need to delete the provisioned capacity.

Note

To export data, you will need to contact support. For more information, see Contact support.

Required role

You need to be at least a Security Administrator role to accomplish this task.

Delete capacity through Security Copilot

You can delete capacity from the Owner settings page or the usage monitoring page.

Warning

Deleting capacity and their internal data is a permanent action and cannot be undone.

Owner settings page

  1. Sign in to Security Copilot (https://securitycopilot.microsoft.com).

  2. Select the home menu icon.

  3. Navigate to the Owner settings or Usage monitoring section.

  4. In the units section, select Change.

  5. Select the overflow menu (...).

  6. Select Delete the capacity.

  7. Confirm that you want to delete capacity. This action deletes the active capacity for the tenant.

Handle capacity for features

Public preview and GA capability usage is charged against SCUs while Private preview capability usage isn't.