Megjegyzés
Az oldalhoz való hozzáféréshez engedély szükséges. Megpróbálhat bejelentkezni vagy módosítani a címtárat.
Az oldalhoz való hozzáféréshez engedély szükséges. Megpróbálhatja módosítani a címtárat.
A Visual Studio Code MSSQL-bővítménye tartalmaz egy integrált felhasználói felületet a Data API Builderhez, így rest, GraphQL és MCP-végpontokat hozhat létre az SQL-adatbázistáblákhoz konfigurációs fájlok írása vagy a Visual Studio Code elhagyása nélkül. Kiválaszthatja, hogy mely táblákat tegye közzé, konfigurálja a CRUD-engedélyeket, válasszon API-típusokat, tekintse meg a létrehozott konfigurációt, és helyezzen üzembe egy helyi háttérrendszert a Data API Builder segítségével, mindezt egy vizuális felületen.
Jótanács
A Data API Builder jelenleg előzetes verzióban érhető el, és a visszajelzések alapján változhat. Csatlakozzon a közösséghez a GitHub-vitafórumon , és ossza meg ötleteit vagy jelentési problémáit.
Fontos
Ez a funkció ismert korlátozásokkal rendelkezik, beleértve az SQL-hitelesítés csak a tároló üzembe helyezésének támogatását és a korlátozott adattípus-kompatibilitást. Az üzembe helyezés előtt tekintse át az ismert korlátozásokat és ismert problémákat .
Features
A Data API Builder-integráció az alábbi képességeket kínálja:
- Válassza ki az adatbázis-entitásokat (táblákat) api-végpontként való közzétételhez, séma szerint rendezve, összecsukható csoportosítással.
- Konfigurálja egymástól függetlenül a létrehozási, olvasási, frissítési és törlési (CRUD) engedélyeket az egyes entitásokhoz.
- Válassza ki a létrehozandó API-típusokat: REST, GraphQL, MCP vagy bármilyen kombináció.
- Konfiguráljon speciális entitásbeállításokat, például egyéni REST-útvonalakat, egyéni GraphQL-típusneveket és engedélyezési szerepköröket.
- Tekintse meg a létrehozott Data API builder JSON-konfigurációját egy írásvédett definíciós panelen.
- A Data API Builder helyi üzembe helyezése Docker-tárolóként automatizált előfeltétel-ellenőrzésekkel.
- Tesztelje az API-k futtatását közvetlenül a Visual Studio Code-ban a beépített Simple Browser használatával.
- A GitHub Copilot-csevegéssel természetes nyelvi kérésekkel konfigurálhatja az entitásokat.
Előfeltételek
A Data API Builder használata előtt győződjön meg arról, hogy a következő követelmények teljesülnek:
- A Visual Studio Code MSSQL-bővítménye telepítve van. A telepítési lépésekért tekintse meg a Visual Studio Code MSSQL-bővítményének áttekintését.
- Az MSSQL-bővítményen keresztül aktív adatbázis-kapcsolat jön létre. A csatlakozási lépésekről a Visual Studio Code MSSQL-bővítményével való csatlakozás és lekérdezés című rövid útmutatóban olvashat.
- A Docker Desktop telepítve van és fut a számítógépen (a helyi üzembe helyezéshez szükséges).
- (Nem kötelező) A GitHub Copilot és a GitHub Copilot Chat bővítmények az AI által támogatott entitáskonfigurációhoz vannak telepítve.
Open Data API-készítő
A Data API Builder konfigurációs nézetét két belépési pontból nyithatja meg:
Az Objektumkezelőben kattintson a jobb gombbal egy adatbáziscsomópontra, és válassza a Build Data API (Előzetes verzió)... lehetőséget.
A Sématervezőben válassza a Tervezés API gombot (az eszköztár jobb felső sarkában lévő gombot), vagy válassza a Háttér ikont a bal oldali panelen.
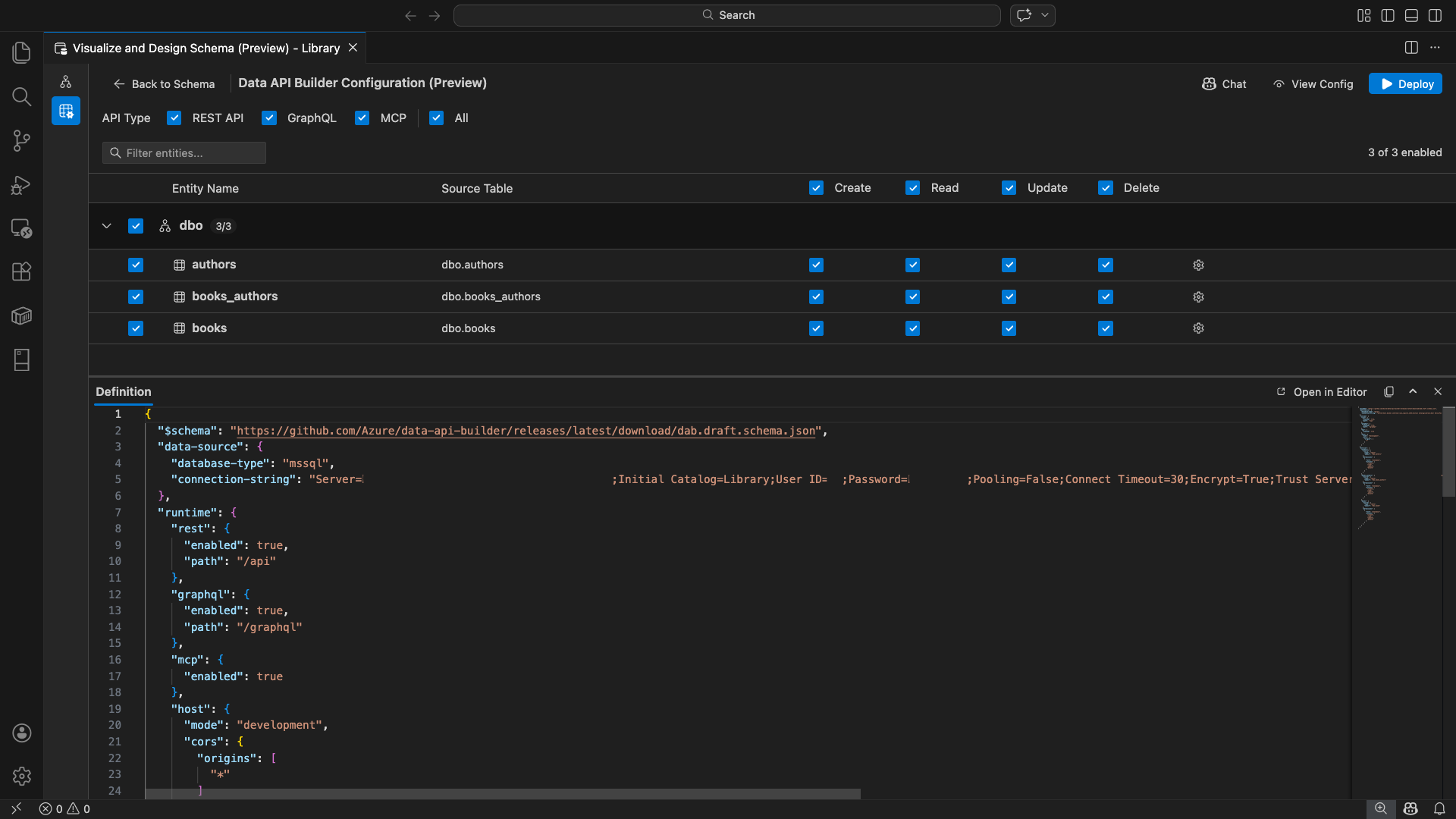
Megnyílik a Data API Builder konfigurációs nézete, amely megjeleníti az adatbázis-entitásokat, az API-típusbeállításokat és a konfigurációvezérlőket.
Entitások kiválasztása
Az entitásválasztó nézet a csatlakoztatott adatbázis összes tábláját listázza séma szerint csoportosítva.
- Minden sémasor összecsukható, és egy számlálójelvényt jelenít meg, amely jelzi, hogy hány entitás van engedélyezve (például "3/5").
- Jelölje be a sémaszintű jelölőnégyzetet a séma összes entitásának váltásához. A jelölőnégyzet támogatja a háromállapotú kijelölést: mindet, egyiket sem, vagy vegyest.
- Minden entitássor megjelenik: az engedélyezés jelölőnégyzet, az entitás neve, a forrástábla, a CRUD jelölőnégyzetek és a beállítások gomb.
- Az entitás letiltása szürkén jelenik meg a sorban, és letiltja a CRUD jelölőnégyzeteket és beállítások gombot.
A felső szűrőmezővel név, séma vagy forrástábla alapján kereshet entitásokat. A szűrő nem érzékeny a kis- és nagybetűkre, és az engedélyezett szám a szűrt eredmények alapján frissül.
Engedélyek és API-típusok konfigurálása
CRUD-engedélyek
Az egyes entitások egyedi létrehozási, olvasási, frissítési és törlési jelölőnégyzeteinek váltása. A fejlécszintű CRUD jelölőnégyzetek az összes engedélyezett entitás esetében bekapcsolják ezt a műveletet, és támogatják a tri-state kijelölést.
API-típus kiválasztása
A konfigurációs nézet tetején válassza ki a létrehozandó API-típusokat:
- REST API: REST-végpontokat hoz létre a Swagger felhasználói felületével a teszteléshez.
- GraphQL: GraphQL-végpontokat hoz létre Nitro GraphQL-játszótérrel.
- MCP (előzetes verzió): Modellkörnyezeti protokoll végpontjait hozza létre.
- Minden: Az összes API-típust kijelöli vagy törli.
Válasszon legalább egy API-típust.
Fejlett entitáskonfiguráció
Az entitássor fogaskerék ikonjára kattintva nyissa meg a Speciális entitáskonfiguráció párbeszédpanelt, ahol konfigurálhatja a következőt:
- Entitás neve: Az API-útvonalakban és -válaszokban használt név (alapértelmezés szerint a tábla neve).
- Engedélyezési szerepkör: Váltás névtelen (nincs szükség hitelesítésre) és hitelesített (felhasználói hitelesítést igényel).
-
Egyéni REST-elérési út: Nem kötelező felülbírálni az alapértelmezett
api/entityNameelérési utat. - Egyéni GraphQL-típus: Nem kötelező felülbírálni az alapértelmezett GraphQL-típusnevet.
A konfiguráció mentéséhez válassza a Módosítások alkalmazása lehetőséget, vagy válassza a Mégse lehetőséget az elvetéshez.
Előzetes verzió konfigurációja
A konfigurációs nézet alján található Definíció panel megnyitásához kattintson az eszköztár Nézet konfiguráció gombjára. Ez a panel írásvédett formátumban jeleníti meg a létrehozott Data API Builder JSON-konfigurációs fájlt.
A Definíció panel:
- Az aktuális entitáskiválasztást, API-típusokat és speciális beállításokat tükrözi.
- Szinkronban marad a felhasználói felülettel és a GitHub Copilot-csevegéssel: a mindkét helyen végrehajtott módosítások azonnal frissítik az előnézetet.
- Csak engedélyezett entitásokat tartalmaz a konfigurációs kimenetben.
- A REST, a GraphQL és az MCP futtatókörnyezet szakaszait jeleníti meg a kiválasztott API-típusok alapján.
A Megnyitás a Szerkesztőben lehetőséget választva megtekintheti a konfigurációt egy teljes Visual Studio Code-szerkesztő lapon. Válassza a Másolás lehetőséget a konfiguráció vágólapra másolásához.
Helyi üzembe helyezés a Dockerrel
A Data API Builder helyi Docker-tárolóként van üzembe helyezve. Az üzembe helyezési varázsló végigvezeti a folyamaton:
Válassza az Eszköztár Üzembe helyezés gombját.
Megnyílik a DAB-tároló üzembe helyezése párbeszédpanel, amely leírja a helyi tároló üzembe helyezését. Válassza a Következőlehetőséget.
A Docker előkészítése képernyő egymás után futtatja az előfeltétel-ellenőrzéseket:
- A Docker telepítésének ellenőrzése: Ellenőrzi, hogy a Docker telepítve van-e a rendszeren.
- A Docker Desktop indítása: Biztosítja, hogy a Docker Desktop fut.
- Docker-motor ellenőrzése: Ellenőrzi, hogy a Docker-motor készen áll-e.
A Tovább gombra kattintva továbbléphet, ha az összes ellenőrzés befejeződött.
Megjelenik a Tárolóbeállítások képernyő:
- Tároló neve: A Docker-tároló opcionális neve (automatikusan létrehozott alapértelmezett beállítás van megadva).
-
Port: Az API-t közzétenni kívánt port (alapértelmezett:
5000). - A tároló újra felhasználja a kapcsolati sztringet az aktív adatbázis-kapcsolatból.
Válassza a Tároló létrehozása lehetőséget.
Az üzembe helyezés sorrendben hajt végre három lépést: kép letöltése, tároló indítása és készenlét ellenőrzése.
Sikeres üzembe helyezés esetén a varázsló megjeleníti az egyes engedélyezett API-típusokhoz tartozó végponti URL-címeket:
API típusa Végpont Action REST http://localhost:{port}/apiA Swagger megtekintése megnyitja a Swagger felhasználói felületét GraphQL http://localhost:{port}/graphqlA Nitro megnyitja a GraphQL-játszóteret MCP http://localhost:{port}/mcpHozzáadás a VS Code-hoz az MCP-kiszolgáló konfigurációját a következőre írja: .vscode/mcp.jsonA tesztelési felület megnyitásához válasszon egy hivatkozást a Visual Studio Code beépített Simple Browserben.
Az alábbi példa a Swagger felhasználói felületét mutatja be a REST-végpontok közvetlenül a Visual Studio Code-ban való teszteléséhez:
Az alábbi példa a GraphQL-lekérdezések és -mutációk tesztelésére szolgáló Nitro GraphQL-játszóteret mutatja be:
A futó API tesztelése
Az üzembe helyezés után az API-kat közvetlenül az üzembe helyezés befejezése párbeszédpanelen tesztelheti a Visual Studio Code beépített Simple Browser használatával.
REST API
Válassza a View Swagger lehetőséget a REST-végpontok felderítésére és tesztelésére szolgáló interaktív vizuális felület, a Swagger UI megnyitásához. Böngészhet az elérhető entitások között, megtekintheti a kérelem- és válaszsémákat, és közvetlenül futtathat API-hívásokat.
A Data API Builder az alábbi REST-végpontokat hozza létre az egyes engedélyezett entitásokhoz:
| Módszer | Végpont | Leírás |
|---|---|---|
GET |
/api/{entity} |
Entitás összes rekordjának listázása |
GET |
/api/{entity}/{primaryKey}/{value} |
Egyetlen rekord lekérése elsődleges kulcs szerint |
POST |
/api/{entity} |
Új rekord létrehozása |
PUT |
/api/{entity}/{primaryKey}/{value} |
Meglévő rekord cseréje |
PATCH |
/api/{entity}/{primaryKey}/{value} |
Rekord adott mezőinek frissítése |
DELETE |
/api/{entity}/{primaryKey}/{value} |
Rekord törlése |
További információ a REST-végpontokról: Data API builder REST API.
GraphQL
Válassza a Nitro lehetőséget a Nitro GraphQL játszótér megnyitásához, ahol interaktív módon írhat és tesztelhet GraphQL-lekérdezéseket és mutációkat.
További információ a GraphQL-végpontokról: Data API builder GraphQL API.
MCP
Válassza a Hozzáadás a VS Code-hoz lehetőséget az MCP-kiszolgáló konfigurációjának megírásához .vscode/mcp.json. Ez a konfiguráció teszi elérhetővé a Data API Builder-végpontot MCP-kiszolgálóként a Visual Studio Code-on belül. Az olyan AI-eszközök, mint a GitHub Copilot, ezután a Data API Builder API-val kezelhetik az adatbázist.
A Visual Studio Code MCP-ről további információt az MCP-kiszolgálók használata a Visual Studio Code-ban című témakörben talál.
Termináltesztelés
A végpontokat a terminálról is tesztelheti:
REST API:
Az összes rekord lekérése egy adott entitásból:
curl http://localhost:{port}/api/{entityName}
Új rekord létrehozása (ha engedélyezve van a létrehozási engedély):
curl -X POST http://localhost:{port}/api/{entityName} \
-H "Content-Type: application/json" \
-d '{"Column1": "Value1", "Column2": "Value2"}'
GraphQL:
curl -X POST http://localhost:{port}/graphql \
-H "Content-Type: application/json" \
-d '{"query": "{ {entityName} { items { Column1 Column2 } } }"}'
Jótanács
Cserélje le {port} az üzembe helyezés során konfigurált portra (alapértelmezett: 5000).
GitHub Copilot-integráció
A természetes nyelvet előnyben részesítő fejlesztők számára a GitHub Copilot beépített a Data API builderi felületébe. Az eszköztár Csevegés gombjára kattintva megnyithat egy GitHub Copilot-csevegési munkamenetet, amely a Data API Builder konfigurációs környezetére terjed ki. A GitHub Copilot és a felhasználói felület szinkronban marad: a csevegésen keresztül végrehajtott módosítások azonnal megjelennek a felhasználói felületen, és fordítva.
Íme néhány példakérés:
"Enable all SalesLT entities for read operations""Expose only the Customer and Product tables with full CRUD permissions""Set all entities in the dbo schema to read-only""Disable the BuildVersion and ErrorLog entities""Can you also enable MCP for the Data API builder API?"
Az alábbi példa azt mutatja be, hogy a GitHub Copilot engedélyezi az entitásokat és konfigurálja a CRUD-engedélyeket egy csevegőüzeneten keresztül:
Az alábbi példa azt mutatja be, hogy a GitHub Copilot engedélyezi az MCP-végpontokat a Data API Builder konfigurációhoz:
Megjegyzés:
A GitHub Copilot integrációjához telepíteni és bejelentkezni kell a GitHub Copilot és a GitHub Copilot Chat bővítményeket. A beállítási utasításokért lásd a GitHub Copilot beállítását.
Ismert korlátozások
- Csak táblák: A konfigurációs felhasználói felület csak a táblákat támogatja. A nézetek és a tárolt eljárások jelenleg nem érhetők el a tervezőben.
- Docker Desktop szükséges: A helyi üzembe helyezéshez telepíteni és futtatni kell a Docker Desktopot.
-
Csak SQL-hitelesítés: A helyi Docker-tárolók nem támogatják a Microsoft Entra ID hitelesítési módszereit, például
ActiveDirectoryInteractiveazért, mert a tárolókörnyezet nem tud böngészőt megnyitni az interaktív bejelentkezési folyamathoz. A bővítmény értesítést jelenít meg, ha az aktuális kapcsolat nem támogatott hitelesítési típust használ. - A Microsoft Fabric SQL-adatbázisa nem támogatott: a Microsoft Fabric SQL-adatbázisához kizárólag Microsoft Entra-hitelesítés szükséges, és nem támogatja az SQL-hitelesítést. Mivel a helyi tároló üzembe helyezése SQL-hitelesítést igényel, az SQL-adatbázison való üzembe helyezés a Fabricben nem járható út.
- Elsődleges kulcs szükséges: A Data API Builderen keresztül közzétett összes táblaentitásnak rendelkeznie kell az adatbázis szintjén definiált elsődleges kulcskényszerrel. Az elsődleges kulcs nélküli táblák a Data API Builder motor indításkor meghiúsulását okozzák.
- Az AI által generált kimenetet felül kell vizsgálni: a GitHub Copilot helytelen vagy nem optimális konfigurációkat eredményezhet. A telepítés előtt mindig tekintse át a létrehozott konfigurációkat.
Ismert problémák
-
Nem támogatott SQL Server-adattípusok: A Data API Builder nem tud szerializálni bizonyos SQL Server-adattípusokat. A nem támogatott típusok oszlopait tartalmazó táblák indításkor a motor meghibásodását okozhatják. A nem támogatott típusok a következők:
geography,geometry,hierarchyid,rowversion,sql_variant, ésxml. A bővítmény figyelmeztető ikonnal jelöli meg az érintett entitásokat, és megakadályozza, hogy üzembe helyezésre kijelölje őket. Az adattípus támogatásával kapcsolatos legfrissebb információkért lásd a GitHub 3181- es problémáját. - A tároló üzembe helyezéséhez nem támogatott interaktív Microsoft Entra ID-hitelesítés: A Data API Builder-tároló nem tudja végrehajtani az interaktív Microsoft Entra-hitelesítést. Az interaktív Microsoft Entra-azonosító metódusokat használó kapcsolatok értesítéssel blokkolva lesznek. További információ: GitHub-probléma #3246.
- Az MCP előzetes verzióban érhető el: A Data API builder MCP felülete jelenleg előzetes verzióban érhető el. További információ: Data API builder MCP Preview.
Visszajelzés és támogatás
Ha vannak ötletei, visszajelzései, vagy szeretne kapcsolatba lépni a közösséggel, csatlakozzon a beszélgetéshez a következő címen https://aka.ms/vscode-mssql-discussions: . Hiba bejelentéséhez látogasson el https://aka.ms/vscode-mssql-bugide. Ha új funkciót szeretne kérni, lépjen a lapra https://aka.ms/vscode-mssql-feature-request.
Kapcsolódó tartalom
- Mi az a Data API Builder?
- A Data API Builder dokumentációja
- GitHub Copilot for MSSQL-bővítmény a Visual Studio Code-hoz
- Sématervező
- GitHub Copilot-integráció a Sématervezőben (előzetes verzió)
- Rövid útmutató: Csatlakozás adatbázishoz és lekérdezés a Visual Studio Code MSSQL-bővítményével
- Helyi SQL Server-tároló
- A Visual Studio Code dokumentációja
- MSSQL-bővítmény a Visual Studio Code-adattárhoz a GitHubon