導入

完了

ペースの速い今日のビジネス環境では、組織のプロセスを理解して改善することは役立つというよりも、むしろ不可欠です。 そこでプロセス マイニングの出番です。 データ分析とプロセス検出を組み合わせることで、オペレーショナル エクセレンスを実現します。

ビジネス ワークフローを調査して、非効率を特定し、改善できる領域を発見できるところを想像してみてください。 まさにそれがプロセス マイニングによって可能になります。 プロセス マイニングは、システムが既に生成しているデータを分析することにより、ボトルネック、逸脱、および運用を最適化する機会を特定するのに役立ちます。 これらの分析情報は、主要業績評価指標 (KPI) の改善に向けて有意義なステップを踏むのに役立ちます。

プロセス マイニングの仕組み

プロセス マイニングは、システム内のイベント ログからデータを抽出し、実際のビジネス プロセスを視覚的にマッピングします。 これにより、設計どおりに機能するように設計されているかだけでなく、運用時に実際に何が起こっているかを把握できます。

プロセス マイニングでは、このデータを分析することにより、組織内での作業のフローを明確に把握できます。 次を実現するのに役立ちます。

  • 業務効率を改善する
    生産性を低下させる速度低下や繰り返しの手順を見つけます。

  • 顧客エクスペリエンスを強化する
    ワークフローの摩擦点をなくして、顧客へのサービスを向上させます。

  • リソースの使用を最適化する
    タスクを自動化し、リソースの割り当てをより効率的に行う機会を探します。

  • コンプライアンスを確保する
    規制や内部標準からの逸脱を検出して対処します。

  • サプライ チェーンのパフォーマンスを向上させる
    物流および倉庫のマネージャーが材料のフローを理解するのに役立ちます。

実際の例

  • 財務: 規制の変更に対するコンプライアンスを監視し、リスクを軽減します。
  • 製造: 生産における遅延やダウンタイムを特定します。
  • 顧客サービス: ワークフローを標準化して、やり直しとバックログを減らします。

プロセス マイニングは、企業が重要な課題に対処して、日常業務を改善し、競争力を維持するのに役立ちます。

Power Automate におけるプロセス マイニング

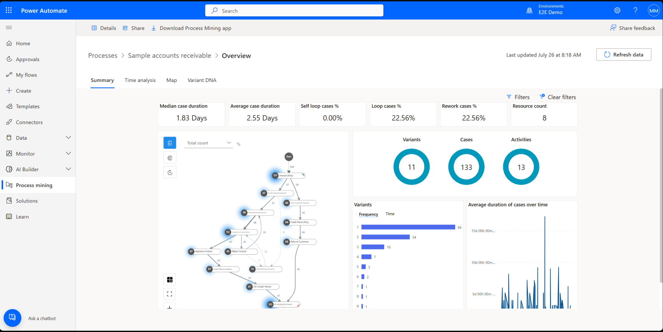
Microsoft Power Automate には、ビジネス プロセスについて理解して最適化するのに役立つ強力なプロセス マイニング機能とタスク マイニング機能が用意されています。

  • プロセス マイニングは、イベント ログを使用して組織全体のワークフローを分析するのに最適です。
  • タスク マイニングは、クリックやキーストロークなどのデータを使用して、ユーザーがデスクトップ上でタスクを完了する方法を観察するのに最適です。

これらのツールを組み合わせて、個々のアクションから企業全体のプロセスにまで、業務の機能を完全に表示できます。 このモジュールでは、プロセス マイニングに焦点を当てます。

Power Automate を使用すると、次の作業が容易になります。

  • プロセス データの収集と視覚化
  • 詳細なプロセス マップの作成
  • ワークフローの分析
  • 自動化の機会の特定

さらに、根本原因分析 (RCA) などの機能を使用してさらに深く掘り下げ、ワークフロー内の隠れたパターンやつながりを明らかにすることもできます。

次の手順

このモジュールの残りの部分では、プロセス マイニングの主要な概念と、Power Automate を使用してこれらの分析情報を適用する方法について学習します。