エージェントの公開とパフォーマンスの分析
エージェント コンテンツを作成したら、公開して、顧客がエージェントと対話できるようにする必要があります。 公開したエージェントは、さまざまなプラットフォームやチャネルで利用できます。 チームのメンバーがエージェントをチャネルに追加したり、使用したり、エージェントと対話したりするためには、少なくとも 1 回エージェントを公開する必要があります。 たとえば、組織の Web サイト、モバイル アプリケーション、Microsoft Teams や Facebook などのメッセージング プラットフォームにエージェントを展開できます。
コンテンツを更新した場合も、エージェントを公開することによって、顧客は最新のエージェント コンテンツで対話できるようになります。 たとえば、店舗の営業時間が変更になった場合は、Store Hours のトピックを編集して変更を反映した後で、Microsoft Copilot Studio ポータル内からもう一度公開する必要があります。 エージェントを再び公開すると、エージェントが構成されているすべてのチャネルで、更新したコンテンツを利用できるようになります。
セキュリティ
エージェントを公開する前に、セキュリティと認証の設定を構成する必要があります。 これにより、ユーザーがエージェントのデータにアクセス可能になるだけでなく、後で必要なチャネルに展開することもできます。 セキュリティ設定は、設定 > セキュリティ を選択して行うことができます。エージェントで認証を構成するためのオプションは、次の 3 つです。
認証なし - 認証は必要ありません。エージェントは、どのチャネルでもパブリックに使用できます。
Microsoft での認証 - Teams と Power Apps での Microsoft Entra ID 認証を使用して、ユーザーが認証されます。 エージェントは、Teams および Power Apps チャネルで使用できます。 これが既定の設定です。
手動認証 - Microsoft Entra ID または OAuth2 認証を構成します。 エージェントは、どのチャネルでも使用できます。
エージェントの公開
エージェントを公開する準備ができたら、サイド ナビゲーション ウィンドウの 公開 タブを選択します。 公開プロセス中に、エージェントのエラーがチェックされます。 通常、エージェントの公開には数分かかります。 公開が正常に完了すると、緑色のバナーがページの上部に表示されます。これは、すべての処理が正しく行われたことを示しています。 エラーが検出された場合には、エラーを通知するメッセージがアプリケーションに表示されます。
さまざまなチャネルにエージェントを展開して使用する前に、他のチーム メンバーからのフィードバックが必要な場合があります。 エージェントを初めて公開する場合は、デモ Web サイトでエージェントを利用できるようにすることもできます。 チーム メンバーや関係者にデモ Web サイトの URL を渡して、コパイロットを試してもらうことができます。デモ Web サイトを使用するメリットは、設計プロセス中にエージェントをテストする場合とはエクスペリエンスが異なる点にあります。 エージェントのテスト エクスペリエンスは、エージェントの作成者がテストを行えるようにすることのみを目的としています。 そのため、デモ Web サイトのリンクを渡すことで、大勢のユーザーがエージェントをテストして、エージェントの全体的なエクスペリエンスについてのフィードバックを提供してもらうことができます。
エージェントをデモ Web サイトに追加するには、エージェントを共有するの下にあるデモ Web サイトのリンクを選択します。 デモ Web サイトの Web ページでは、実際の Web ページを訪問したユーザーにエージェントがどのように表示されるかを確認できます。 下部にエージェント キャンバスがあります。 ウィンドウにテキストを入力するか、表示されるオプションから会話を開始するフレーズを選択することで、エージェントと対話できます。
これでエージェントが公開されたため、このエージェントを他のチャネルに展開できます。 エージェントを公開できるチャネルには、Telephony チャネル、Web サイト、Facebook、Slack、Line、GroupMe などがあります。
詳細については、他のチャネルへのエージェントの公開に関するページを参照してください。
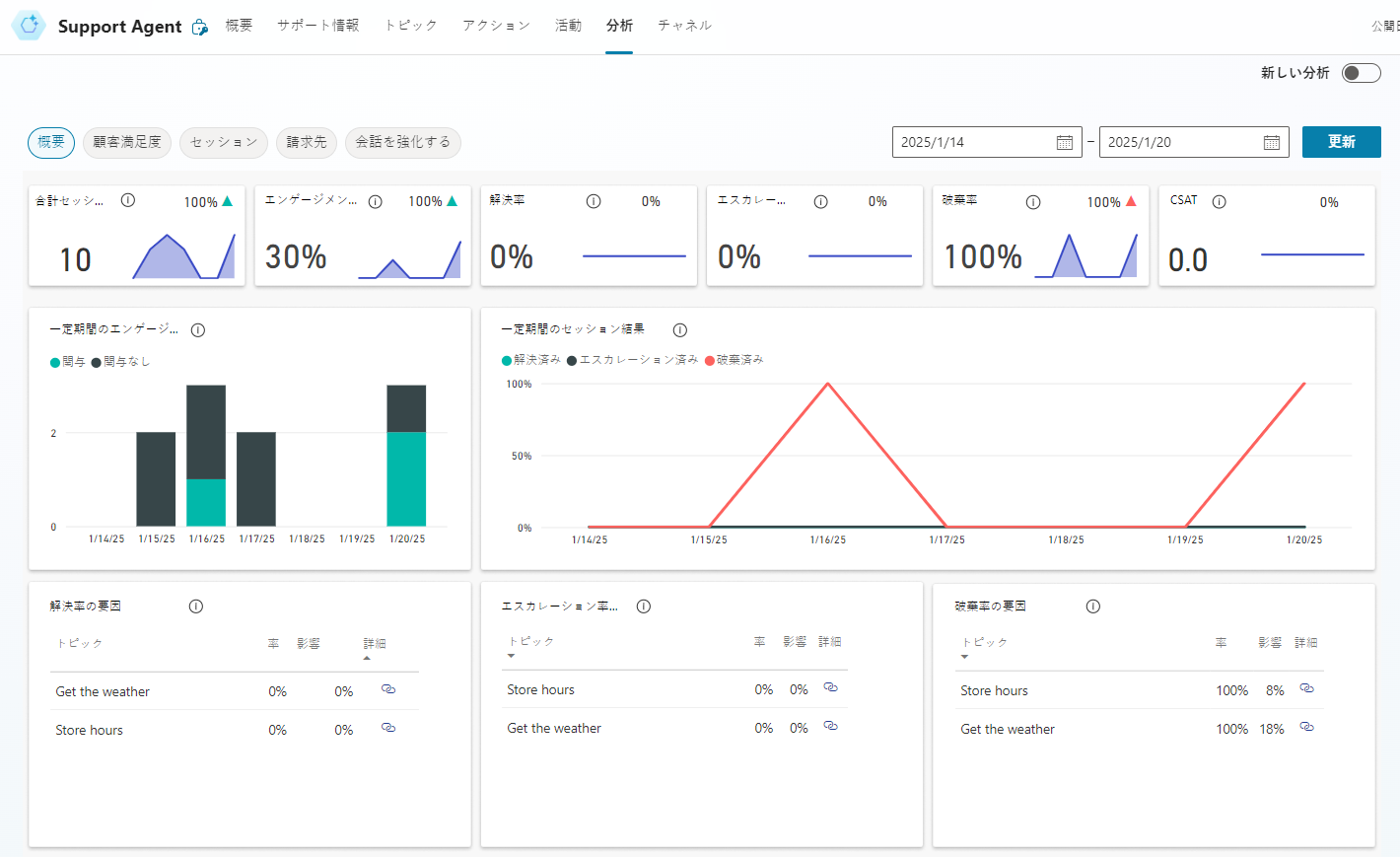
エージェントのパフォーマンスの分析
エージェントを展開し、顧客がエージェントと対話できるようになると、エージェントに関連した統計情報が利用可能になります。 この統計情報には、サイド ナビゲーション ウィンドウの分析タブからアクセスできます。 このウィンドウには、以下を示す KPI (主要業績評価指標) が表示されます。
エージェントが処理したセッションの数
ユーザーとの対話および問題解決におけるエージェントの有効度
エージェント作成者へのエスカレーション率
会話中の離脱率。
また、顧客満足度 タブで、顧客満足度に関する KPI レベルの情報も確認できます。
分析タブからセッションを選択することで、詳細なセッションの履歴とトランスクリプトを閲覧できます。このオプションにより、完全なセッション トランスクリプトを含むファイルをダウンロードできます。 ダウンロードしたトランスクリプトは、エージェントのパフォーマンスを調整したり、トピックのコンテンツを変更してエージェントの効率を向上させたりするのに役立ちます。

![[公開] ページを示す Microsoft Copilot Studio Customer Service のスクリーンショット。](media/publish.png)
![[エージェントを共有する] の [エージェントのデモ] オプションのスクリーンショット。](media/demo-website.png)
