Power Automate でのプロセス マイニング レポートの分析

完了

このユニットでは、Power Automate のプロセス マイニングで生成されるさまざまな種類のレポートや、それらを効率よく分析する方法に焦点を合わせて説明します。 これらのレポートはビジネス プロセスを深く理解し、改善や自動化が必要な領域を特定するために非常に重要です。 必須ではありませんが、これらのレポートは Power Automate でのプロセス マイニング レポートの作成に関する、前回の演習で使用したレポートと同じです。 レポートを開いて、手順に従います。

[概要] タブ

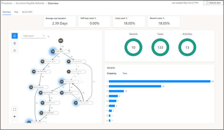
次のスクリーンショットは、KPI やビジュアル化など、概要タブで確認できるデータの種類を示しています。

主要業績評価指標

概要 タブの上部には、プロセスの主要業績評価指標 (KPI) が表示されます。

  • ケース期間の平均 - 平均ケース期間を日単位で示します。 データの外れ値は、この KPI に影響する場合があります。

  • 自己ループ ケースの割合 - 自己ループの活動を含むケースの割合。

  • ループ ケースの割合 - 自己ループでない反復活動を含むケースの割合。

  • リワーク ケースの割合 - 自己ループまたはループのいずれかを含むケースの割合。

プレミアム ライセンスを使用している場合は、次の 2 つの追加 KPI が表示されます。

  • ケース期間の中央値 - 並べ替えられたケース期間一覧の中央値。 平均ケース期間メトリックと比較して、このメトリックに対するデータの極値または外れ値の影響は少なくなります。

  • リソース数 - プロセス内に存在するリソースの数。 リソースは、従業員、機械、デバイスなど、活動を実行するエンティティになります。

ビジュアル化

レポートのビジュアル領域では、追加情報が提供されます。 上部パネルにはバリアントケース、および活動がドーナツ グラフで表示されます。

  • バリアント: - 開始から終了までの一連のプロセスを表す一意のパス。 上の画像は、プロセス内に 10 のパスが存在し、プロセスを最初から最後まで完了するのに 10 種類のバリエーション (またはバリアント) があることを示しています。 異なるパス間では、1 つまたは複数の異なるステップが存在する場合があります。

  • ケース - 最初から最後まで完了したプロセスの 1 つのインスタンス。 これは、その単一のプロセス内で発生する活動またはイベントのグループを表します。 たとえば、組織内の従業員が 5 つのステップを使用してプロセスを完了した場合、それは 1 つのケースです。 同様に、別の従業員が同じプロセスを 4 つのステップで完了した場合、それは別のケースです。 上のプロセス レポートのケースのドーナツ グラフには合計 133 のケースが表示されています。この場合はプロセスが 133 回完了したことになります。

  • 活動 - 活動は、請求書の入力顧客への払戻など、プロセス内で発生する特定のイベントまたはタスクを表します。 上の画像は、プロセスで 13 の異なる活動が特定されたことを示しています。 各活動は、プロセスのケースまたはインスタンスの全体的な完了に貢献します。 各活動の頻度と期間について理解すると、プロセスを改善するための貴重な分析情報が得られる場合があります。

下のパネルには、バリアントの数を示す縦棒グラフが表示され、プロセス内で一意のパスに従った回数が個別に示されます。 たとえば、パス 1 が 68 回実行された場合は、完了した 68 の各プロセスがパス 1 の一連の手順に従ったことになります。 次の画像に示すように、グラフの 10 本の棒は、バリアントの輪の 10 のパスに対応しています。 時間カテゴリ (右下を参照) に切り替えると、各パスの平均期間も表示できます。

プレミアム ライセンスを使用している場合は、同じパネルで時間の経過に伴うケースの平均期間というグラフを表示することもできます。 このグラフは、時間の経過に伴うプロセスの平均期間を示します。 次の画像に示すように、プロセスは 7 月の半ばから後半にかけてより長い時間がかかっています。

マップ タブ

マップ タブでは、プロセス マップを使用して 1 つの活動から次の活動へのプロセスの流れを視覚化できます。 ビジネス プロセスがどのように実行されるかをグラフィカルに表現することで、改善の余地がある箇所に関する分析情報を収集できます。

レポート ページで マップ タブを選択し、プロセス マップの拡大ビューを開きます。 マップをドラッグしたり、プロセス マップ上のスクロール ボタンを使用してズームインおよびズームアウトしたりすることができます (または、マップの左下隅にある [+] ボタンと [-] ボタンを使用します)。 正方形の角を描くボタンを使用すると、ビューを中央に戻すことができます。

次のリストは、プロセス マップのさまざまな部分について説明しています。番号は次のスクリーンショットに対応しています。

  1. ノード - プロセス内の 1 つの活動を表します。

  2. ノードの番号 - その活動を含むケースの数を表します。 次の例では、68 のケースが顧客支払の確認活動を行いました。

  3. 方向矢印線 - これらの線はノードを接続し、1 つの活動から別活動への流れを表します。 矢印の数値は、1 つの活動からそのルート上の別の活動に移動したケースの数を示しています。 たとえば、クレジット メモの入力から顧客への払戻への矢印の数値が 68 である場合は、クレジット メモの入力活動を行った 68 のすべてのケースが、次のステップとして顧客への払戻活動も行ったことになります。

  4. ハロー - これらの要素は各ノードの数値を取り囲み、そのノードで活動を行ったケースの相対的な数を表します。 ハローの大きさはケースの数を示します。 ケース数が多いほど、ハローが広がっています。 たとえば、合計 133 のケースがある場合、113 のケース (約 85%) を含む活動のハローは、12 のケース (約 9%) しか含まれない活動のハローより大きくなります。

次のセクションでは、時間パフォーマンス プロセス マップについて見ていきます。 現在のページで、パフォーマンス ボタンを選択し、ドロップダウン メニューから 平均期間 を選択します。

前の説明については既に確認したので、ここでご自分の知識をテストしてみましょう。 次の説明に進む前に、以下のスクリーン ショットを見て、時間パフォーマンス プロセス マップの属性を説明してみてください。

このリストは、時間パフォーマンス プロセス マップのさまざまな部分について説明しています。各番号、は次のスクリーンショットに対応しています。

  1. ノード - ノードは、プロセス内の 1 つの活動を表します。

  2. 各ノードの数 - その特定の活動の平均期間を表します。 次の例では、顧客支払の確認ノードの数値は 2.75 になっています。つまり、その活動を完了するには、平均して 2.75 時間かかります。

  3. 方向矢印線 - これらの線とその上の数値は、1 つの活動から別活動への流れを表します。 次の例では、クレジット メモ エントリ ステップの後、顧客への払戻ステップが開始するまでに、平均して9.21 時間かかります。

  4. 赤いハロー - これらの要素は各ノードの数値を囲んでおり、活動の相対的な平均期間を表します。 ある活動の平均所要時間が他の活動の所要時間に比べて長いほど、そのハローが広くなり、最も時間のかかる活動が強調表示されます。

バリアント DNA タブ

バリアント DNA チャートを使用すると、プロセスのエンドツーエンド パスをそれぞれ比較して、パスの異なる場所を正確に把握できます。 たとえば、バリアント 2 とバリアント 3 では、パスのステップ 5 が異なります。 チャート側の表記では、バリアント 2 の 5 番目の活動が請求書の承認となっており、バリアント 3 の 5 番目の活動が請求の否認となっていることが示されています。

バリアント DNA は、ビジネスに最適なパスや望ましいパスから逸脱しているププロセス内のパスを識別する上で役立ちます。 たとえば、バリアント 1 がプロセスの理想的なパスを表している場合、そのパスに従うケースは 51.13% のみとなっています。 この結果は、ケースの半数近くが望ましいパスから逸脱していることを示しています。これは、プロセスの効率を改善するために対処する必要がある問題またはボトルネックが発生している可能性があることを示唆しています。

このユニットでは、Power Automate が生成するさまざまなプロセス マイニング レポートをナビゲートして分析する方法を学習することに重点を置きました。 効率の低下している領域の特定、規制の遵守、さらにハイパーオートメーションとプロセスの効率の向上のために、これらのスキルは非常に重要です。