Observação
O acesso a essa página exige autorização. Você pode tentar entrar ou alterar diretórios.
O acesso a essa página exige autorização. Você pode tentar alterar os diretórios.
APLICA-SE A: todas as camadas do Gerenciamento de API
O Azure Monitor coleta e agrega métricas e logs do seu sistema para monitorar a disponibilidade, o desempenho e a resiliência e notificá-lo sobre problemas que afetam seu sistema. Você pode usar o portal do Azure, o PowerShell, a CLI do Azure, a API REST ou as bibliotecas de cliente para configurar e exibir dados de monitoramento.
Métricas e logs diferentes estão disponíveis para diferentes tipos de recursos. Este artigo descreve os tipos de dados de monitoramento que você pode coletar para esse serviço e as maneiras de analisar esses dados.
Coletar dados com o Azure Monitor
Esta tabela descreve como você pode coletar dados para monitorar seu serviço e o que você pode fazer com os dados depois de coletados:
| Dados a serem coletados | Descrição | Como coletar e rotear os dados | Onde visualizar os dados | Tipos de dados compatíveis |
|---|---|---|---|---|
| Dados de métrica | As métricas são valores numéricos que descrevem um aspecto de um sistema em um ponto específico no tempo. As métricas podem ser agregadas usando algoritmos, comparadas a outras métricas e analisadas quanto a tendências ao longo do tempo. | - Coletado automaticamente em intervalos regulares.
- Você pode rotear algumas métricas de plataforma para um workspace do Log Analytics para consultar outros dados. Verifique a configuração de exportação para o DS de cada métrica para ver se você pode usar uma configuração de diagnóstico para rotear os dados da métrica. |
Metrics Explorer | Métricas do Gerenciamento de API do Azure com suporte do Azure Monitor |
| Dados do log de recursos | Os logs são eventos registrados do sistema com um carimbo de data/hora. Os logs podem conter diferentes tipos de dados e ser texto estruturado ou de forma livre. Você pode rotear dados de log de recursos para workspaces do Log Analytics para consulta e análise. | Crie uma configuração de diagnóstico para coletar e rotear dados de log de recursos. | Log Analytics | Dados de log de recurso do Gerenciamento de API do Azure com suporte do Azure Monitor |
| Dados do log de atividades | O log de atividades do Azure Monitor fornece informações sobre eventos no nível da assinatura. O log de atividades inclui informações sobre a alteração de um recurso ou a inicialização de uma máquina virtual. | - Coletado automaticamente.
- Criar uma configuração de diagnóstico para um workspace do Log Analytics sem custo. |
Log de atividade |
Para obter a lista de todos os dados compatíveis com o Azure Monitor, consulte:
Monitoramento interno do Gerenciamento de API
O gerenciamento de API do Azure tem os seguintes recursos de monitoramento internos.
Obter análises de API no Gerenciamento de API do Azure
O Gerenciamento de API do Azure fornece análises de suas APIs para que você possa analisar seu uso e desempenho. Use análises para o monitoramento de alto nível e a resolução de problemas em suas APIs. Para obter outros recursos de monitoramento, incluindo métricas quase em tempo real e registros de recursos para diagnóstico e auditoria, consulte Tutorial: Monitorar as APIs publicadas.
Observação
Atualmente, esse recurso não está disponível em workspaces.
- O Gerenciamento de API fornece análises usando um painel baseado no Azure Monitor. O painel agrega dados em um workspace do Log Analytics do Azure.
- Nas camadas de serviço clássicas do Gerenciamento de API, sua instância do Gerenciamento de API também inclui análises herdadas integradas no portal do Microsoft Azure, e os dados de análise podem ser acessados usando a API REST do Gerenciamento de API. Dados semelhantes são mostrados no painel baseado no Azure Monitor e na análise interna.
Importante
- O painel baseado no Azure Monitor é a maneira recomendada de acessar os dados de análise.
- A partir de março de 2027, o painel e os relatórios associados à análise interna do Gerenciamento de API nas camadas clássicas serão desativados. Recomendamos a transição para o painel baseado no Azure Monitor que o substitui.
Com a análise de API, analise o uso e o desempenho das APIs em sua instância do Gerenciamento de API em várias dimensões, inclusive:
- Linha do tempo
- painel Geografia do app's selecionado
- APIs
- Operações de API
- Produtos
- Assinaturas
- Usuários
- Requests
- Modelos de linguagem (para APIs de modelo de linguagem grande)
A análise de API fornece dados sobre solicitações, incluindo solicitações com falha e não autorizadas. Os valores de geografia são baseados no mapeamento de endereços IP. Pode haver um atraso na disponibilidade dos dados de análise.
Painel de controle baseado no Azure Monitor
Para usar o painel baseado no Azure Monitor, você precisa de um workspace do Log Analytics como fonte de dados para logs de gateway de Gerenciamento de API.
Se precisar configurar um, veja a seguir as etapas resumidas para enviar logs de gateway para um workspace do Log Analytics. Para obter mais informações, consulte Habilitar configuração de diagnóstico para logs do Azure Monitor, mais adiante neste artigo. Esse procedimento é uma configuração única.
No portal do Azure, navegue até a instância do Gerenciamento de API.
No menu à esquerda, em Monitoramento, selecione Configurações de diagnóstico>+ Adicionar configuração de diagnóstico.
Digite um nome descritivo para a configuração de diagnóstico.
Em Logs, selecione Logs relacionados ao ApiManagement Gateway.
Dica
Para coletar logs de APIs de LLM (modelo de linguagem grande) para exibição no painel baseado no Azure Monitor, selecione também logs relacionados ao gateway de IA generativa.
Em Detalhes do destino, selecione Enviar para o Log Analytics e selecione um workspace do Log Analytics na mesma assinatura ou em outra. Se precisar criar um espaço de trabalho, consulte Criar um workspace do Log Analytics.
Verifique se Recurso específico esteja selecionado como tabela de destino.
Clique em Salvar.
Importante
Um novo workspace do Log Analytics pode levar até 2 horas para começar a receber dados. Um workspace existente deve começar a receber dados em aproximadamente 15 minutos.
Acessar o dashboard
Depois que um workspace do Log Analytics estiver configurado, acesse o painel baseado no Azure Monitor para analisar o uso e o desempenho de suas APIs.
- No portal do Azure, navegue até a instância do Gerenciamento de API.
- No menu à esquerda, em Monitoramento, selecione Análises. O painel de análise é aberto.
- Selecione um intervalo de tempo para os dados.
- Selecione uma categoria de relatório para os dados de análise, como Linha do tempo, Geografia e assim por diante.
Análise incorporada herdada
Em determinadas camadas de serviço de Gerenciamento de API, a análise interna (também chamada de análise herdada ou análise clássica) também está disponível no portal do Azure e os dados de análise podem ser acessados usando a API REST de Gerenciamento de API.
Para acessar a análise interna (clássica) no portal do Azure:
- No portal do Azure, navegue até a instância do Gerenciamento de API.
- No menu à esquerda, em Monitoramento, selecione Análise (clássico).
- Selecione um intervalo de tempo para os dados ou insira um do tipo personalizado.
- Selecione uma categoria de relatório para os dados de análise, como Linha do tempo, Geografia e assim por diante.
- Opcionalmente, filtre o relatório por uma ou mais outras categorias.
Use as operações de Relatórios na API REST do Gerenciamento de API para recuperar e filtrar os dados de análise de sua instância do Gerenciamento de API.
As operações disponíveis retornam os registros de relatório por API, geografia, operações de API, produto, solicitação, assinatura, tempo ou usuário.
Logs do Azure Monitor
Esta seção mostra como habilitar logs do Azure Monitor para auditoria e solução de problemas de uso de diferentes recursos da instância de Gerenciamento de API. Ao habilitar uma configuração de diagnóstico, você pode habilitar a coleta de uma ou mais das seguintes categorias de logs de recursos:
| Categoria | Descrição | Anotações |
|---|---|---|
| Gateway de Gerenciamento de API | Solicitações processadas pelo gateway de Gerenciamento de API, incluindo métodos HTTP, protocolos, corpos de solicitação e resposta, cabeçalhos, intervalos, detalhes do erro e envolvimento em cache. | Ajuste as configurações para todas as APIs ou substitua-as para APIs individuais. Em instâncias de Gerenciamento de API configuradas com workspaces, os logs de gateway podem ser coletados individualmente para cada workspace e agregados para acesso centralizado pela equipe da plataforma. |
| Conexões WebSocket | Eventos para conexões da API do WebSocket, começando do handshake até o encerramento da conexão. | |
| Uso do portal do desenvolvedor | Solicitações recebidas e processadas pelo portal do desenvolvedor do Gerenciamento de API, incluindo ações de autenticação do usuário, exibições de detalhes da API e testes de API no console de teste interativo. | |
| Gateway de IA generativo | Solicitações processadas pelo gateway de API Management para APIs REST de modelo de linguagem grande (LLM), como as APIs do Microsoft Foundry, incluindo o uso de tokens, modelos e, opcionalmente, detalhes de prompts de solicitação e conclusões de resposta. | Habilite o registro de mensagens em log de solicitações e/ou respostas para APIs LLM específicas. |
Para obter mais informações, consulte a referência de dados de monitoramento do Gerenciamento de API.
Habilitar a configuração de diagnóstico para logs do Azure Monitor
Para definir uma configuração de diagnóstico para a coleta de logs de recursos:
No portal do Azure, navegue até a instância do Gerenciamento de API.
No menu à esquerda, em Monitoramento, selecione Configurações de Diagnóstico>+ Adicionar configuração de diagnóstico.
Na página Configuração de diagnóstico, insira ou selecione detalhes para a configuração:
- Nome da configuração de diagnóstico: insira um nome descritivo.
- Grupos de categorias: opcionalmente, faça uma seleção para seu cenário.
- Em Categorias: selecione uma ou mais categorias. Por exemplo, selecione Logs relacionados ao ApiManagement Gateway para coletar logs das principais solicitações ao gateway de Gerenciamento de API.
- Em Detalhes de destino, selecione uma ou mais opções e especifique detalhes para o destino. Por exemplo, envie logs para um workspace do Azure Log Analytics, arquive logs para uma conta de armazenamento ou transmita-os para um hub de eventos. Para obter mais informações, consulte as configurações de diagnóstico no Azure Monitor.
- Clique em Salvar.
Dica
- Para exibir a análise de API no painel baseado no Azure Monitor para Gerenciamento de API (folha Monitoramento>Análise), selecione um workspace do Azure Log Analytics como o destino.
- Se você selecionar um workspace do Log Analytics, poderá optar por armazenar os dados em uma tabela específica do recurso (por exemplo, uma tabela ApiManagementGatewayLogs) ou armazenar na tabela geral do AzureDiagnostics. É recomendável usar a tabela específica do recurso para destinos de log que dão suporte a ela. Saiba mais
Depois de configurar os detalhes do destino ou dos destinos do log, selecione Salvar.
Observação
Adicionar um objeto de configuração de diagnóstico poderá resultar em falha se a propriedade da MinApiVersion do seu serviço de Gerenciamento de API estiver definida como uma versão da API superior à 2022-09-01-preview.
Observação
Para habilitar as configurações de diagnóstico para workspaces de Gerenciamento de API, consulte Criar e gerenciar um workspace.
Exibir dados de log do Azure Monitor
Dependendo do destino de log escolhido, pode levar alguns minutos para que os dados apareçam.
Exibir logs no espaço de trabalho do Log Analytics
Se você habilitar a coleta de logs ou métricas em um workspace do Log Analytics, poderá levar alguns minutos para que os dados apareçam no Azure Monitor e no painel baseado no Azure Monitor para Gerenciamento de API (folha Monitoramento>Análise).
Para ver os dados:
No portal do Azure, navegue até a instância do Gerenciamento de API.
No menu à esquerda, em Monitoramento, selecione Logs.
Execute consultas para ver os dados. Existem várias consultas de exemplo. Você também pode executar as suas. Por exemplo, a seguinte consulta recupera as 24 horas mais recentes de dados da tabela ApiManagementGatewayLogs:
ApiManagementGatewayLogs | where TimeGenerated > ago(1d)
Exibir logs na conta de armazenamento
Se você enviar logs para uma conta de armazenamento, poderá acessar os dados no portal do Azure e baixá-los para análise.
- No portal do Azure, navegue até o destino da conta de armazenamento.
- No menu à esquerda, selecione Navegador de Armazenamento.
- Em Contêineres de blob, selecione um nome para os dados de log, por exemplo, insights-logs-developerportalauditlogs para os logs de uso do portal do desenvolvedor.
- Navegue até o contêiner para obter os logs em sua instância de Gerenciamento de API. Os logs são particionados em intervalos de 1 hora.
- Para recuperar os dados para análise adicional, selecione Baixar.
Modificar as configurações de registro em log da API
Quando você usa o portal para criar uma configuração de diagnóstico para habilitar a coleta de logs do gateway do Gerenciamento de API ou do gateway de IA generativa (LLM), o registro em log é habilitado com as configurações padrão. As configurações padrão não incluem detalhes de solicitações ou respostas, como corpos de solicitação ou resposta. Você pode ajustar as configurações de registro em log de todas as APIs ou substituí-las em APIs individuais. Por exemplo, ajuste a taxa de amostragem ou a verbosidade dos dados de log do gateway, habilite o registro de mensagens relativas a solicitações ou respostas LLM, ou desabilite o registro para determinadas APIs.
Para obter detalhes sobre as configurações de log, consulte o Diagnóstico – Criar ou Atualizar e o diagnóstico de API – Criar ou atualizar páginas de referência da API REST.
Para definir as configurações de log de todas as APIs:
- No menu à esquerda da sua instância de Gerenciamento de API, selecione APIs>APIs>Todas as APIs.
- Acesse a guia Configurações na barra superior.
- Role para baixo até a seção Logs de Diagnóstico e selecione a guia Azure Monitor.
- Examine as configurações e faça alterações, se necessário. Clique em Salvar.
Para definir as configurações de log de uma API específica:
- No menu à esquerda da sua instância de Gerenciamento de API, selecione APIs>APIs e depois o nome da API.
- Acesse a guia Configurações na barra superior.
- Role para baixo até a seção Logs de Diagnóstico e selecione a guia Azure Monitor.
- Examine as configurações e faça alterações, se necessário. Clique em Salvar.
Importante
O Gerenciamento de API impõe um limite de 32 KB para o tamanho das entradas de log enviadas ao Azure Monitor. O comportamento quando uma entrada de log excede o limite depende da categoria de log e dos atributos de dados registrados:
- Logs de gateway do Gerenciamento de API: conteúdos de solicitação ou resposta registrados em uma entrada de log, se coletados, podem ter até 8.192 bytes cada. Se o tamanho combinado de todos os atributos em uma entrada exceder 32 KB, o Gerenciamento de API cortará a entrada removendo todo o corpo e o conteúdo do rastreamento.
- Logs de gateway de IA generativa: mensagens de solicitação ou resposta de LLM com até 32 KB de tamanho, se coletadas, serão enviadas em uma única entrada. Mensagens maiores que 32 KB são divididas e registradas em partes de 32 KB com números de sequência para reconstrução posterior. Mensagens de solicitação e mensagens de resposta não podem exceder 2 MB cada.
Usar as ferramentas do Azure Monitor para analisar os dados
Essas ferramentas do Azure Monitor estão disponíveis no portal do Azure para ajudar você a analisar os dados de monitoramento:
Alguns serviços do Azure têm um painel de monitoramento interno no portal do Azure. Esses painéis são chamados de insights e você pode encontrá-los na seção insights do Azure Monitor no portal do Azure.
Gerenciador de métricas permite exibir e analisar métricas para recursos do Azure. Para obter mais informações sobre essa ferramenta, consulte Analisar métricas com o explorador de métricas do Azure Monitor.
O Log Analytics permite consultar e analisar dados de log usando a KQL (linguagem de consulta Kusto). Para obter mais informações, veja Introdução às consultas de log no Azure Monitor.
O portal do Azure tem uma interface do usuário para exibição e pesquisas básicas do log de atividades. Para fazer uma análise mais aprofundada, roteie os dados para os logs do Azure Monitor e execute consultas mais complexas no Log Analytics.
O Application Insights monitora a disponibilidade, o desempenho e o uso de seus aplicativos Web, para que você possa identificar e diagnosticar erros sem esperar que um usuário os relate. O
Application Insights inclui pontos de conexão com várias ferramentas de desenvolvimento e se integra ao Visual Studio para dar suporte aos seus processos de DevOps. Para obter mais informações, confira Monitoramento de aplicativos do Serviço de Aplicativo.
As ferramentas que permitem uma visualização mais complexa incluem:
- Painéis, que permitem que você combine diferentes tipos de dados em um único painel no portal do Azure.
- Pastas de Trabalho, relatórios personalizáveis que você pode criar no portal do Azure. As pastas de trabalho podem incluir texto, métricas e consultas de log.
- Grafana, uma ferramenta de plataforma aberta que oferece excelência em termos de painéis operacionais. Você pode usar o Grafana para criar painéis que incluem dados de várias fontes além do Azure Monitor.
- Power BI, um serviço de análises corporativas que fornece visualizações interativas nas diversas fontes de dados. Você pode configurar o Power BI para importar dados de log automaticamente do Azure Monitor a fim de aproveitar essas visualizações.
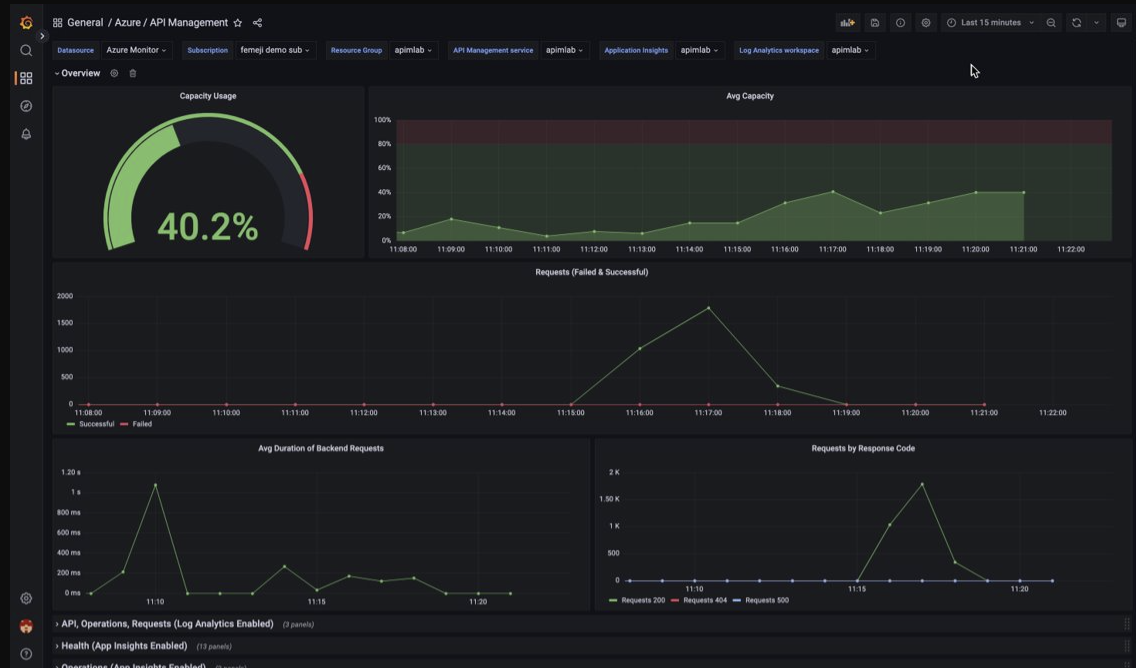
Visualizar dados de monitoramento do Gerenciamento de API usando um painel do Espaço Gerenciado para Grafana
Você pode usar o Espaço Gerenciado do Azure para Grafana para visualizar dados de monitoramento do Gerenciamento de API coletados em um workspace do Log Analytics. Use um painel de Gerenciamento de API predefinido para visualização em tempo real de logs e métricas coletados da instância de Gerenciamento de API.
- Saiba mais sobre o Espaço Gerenciado do Azure para Grafana
- Saiba mais sobre observabilidade no Gerenciamento de API do Azure
Na sua instância do Gerenciamento de API:
Para visualizar logs de recursos e métricas do Gerenciamento de API, defina as configurações de diagnóstico para coletar logs de recursos e enviá-los para um workspace do Log Analytics.
Para visualizar dados detalhados sobre solicitações para o gateway de Gerenciamento de API, integre a instância de Gerenciamento de API ao Application Insights.
Observação
Para visualizar dados em um único painel, defina o workspace do Log Analytics para as configurações de diagnóstico e a instância do Application Insights no mesmo grupo de recursos que a instância de Gerenciamento de API.
No seu workspace do Grafana Gerenciado:
- Para criar uma instância e um workspace de Espaço Gerenciado para Grafana, confira o guia de início rápido para o portal ou a CLI do Azure.
- A instância de Espaço Gerenciado para Grafana deve estar na mesma assinatura que a instância de Gerenciamento de API.
- Quando criado, o workspace do Grafana recebe automaticamente uma identidade gerenciada do Microsoft Entra, que recebe a função de Leitor de Monitoramento na assinatura. Essa abordagem oferece acesso imediato ao Azure Monitor no novo workspace do Grafana sem a necessidade de definir permissões manualmente. Saiba mais sobre como configurar fontes de dados para o Espaço Gerenciado para Grafana.
Primeiro, importe o painel de Gerenciamento de API para o workspace de Gerenciamento do Grafana.
Para importar o painel:
- Acesse o workspace do Espaço Gerenciado do Azure para Grafana. No portal, na página Visão geral da instância de Espaço Gerenciado para Grafana, selecione o link Ponto de Extremidade.
- No workspace do Espaço Gerenciado para Grafana, acesse Painéis>Procurar>Importar.
- Na página Importar, em Importar usando o grafana.com, insira 16604 e selecione Carregar.
- Selecione uma fonte de dados do Azure Monitor, examine ou atualize as outras opções e selecione Importar.
Para usar o painel do Gerenciamento de API:
- No workspace do Espaço Gerenciado para Grafana, acesse Painéis>Procurar e selecione o painel de Gerenciamento de API.
- Nas listas suspensas na parte superior, faça seleções para a instância de Gerenciamento de API. Se configurado, selecione uma instância do Application Insights e um workspace do Log Analytics.
Revise as visualizações padrão no painel, que aparece semelhante à captura de tela a seguir:
Exportar dados do Azure Monitor
Você pode exportar dados do Azure Monitor para outras ferramentas usando:
Métricas: Use a API REST para métricas para extrair dados de métricas do banco de dados de métricas do Azure Monitor. Para obter mais informações, confira Referência da API REST do Azure Monitor.
Logs: Use a API REST ou as bibliotecas de cliente associadas.
Para começar a usar a API REST do Azure Monitor, confira Passo a passo da API REST de monitoramento do Azure.
Usar consultas Kusto para analisar dados de log
Você pode analisar os dados de log do Azure Monitor usando a linguagem de consulta Kusto (KQL). Para obter mais informações, confira Consultas de log no Azure Monitor.
Usar alertas do Azure Monitor para notificá-lo sobre problemas
Os alertas do Azure Monitor permitem que você identifique e resolva problemas em seu sistema e notifique proativamente quando condições específicas são encontradas em seus dados de monitoramento antes que seus clientes as percebam. Você pode receber alertas sobre qualquer fonte de dados de log ou métrica na plataforma de dados do Azure Monitor. Há tipos diferentes de alertas do Azure Monitor dependendo dos serviços que você está monitorando e dos dados de monitoramento que está coletando. Confira Escolhendo o tipo certo de regra de alerta.
Para saber como configurar uma regra de alerta no Gerenciamento de API do Azure, consulte Configurar uma regra de alerta.
Para obter exemplos de alertas comuns para recursos do Azure, confira Amostra de consultas de alerta de logs.
Implementando alertas em escala
No caso de alguns serviços, você pode monitorar em larga escala aplicando a mesma regra de alerta de métricas a vários recursos do mesmo tipo que existem na mesma região do Azure. Os AMBA (Alertas de Linha de Base do Azure Monitor) são um jeito semiautomatizado de implementar alertas de métrica de plataforma importantes, painéis e diretrizes em escala.
Obter recomendações personalizadas usando o Assistente do Azure
Para alguns serviços, se ocorrerem condições críticas ou alterações iminentes durante as operações de recursos, um alerta será exibido na página Visão Geral do serviço no portal. Você pode encontrar mais informações e correções recomendadas para o alerta em Recomendações do Assistente em Monitoramento no menu esquerdo. Durante as operações normais, nenhuma recomendação do assistente será exibida.
Para obter mais informações sobre o Assistente do Azure, confira Visão geral do Assistente do Azure.