Usar o Copilot com relatórios do Power BI e modelos semânticos

O copilot em relatórios e modelos semânticos do Power BI pode ser usado para várias tarefas para usuários empresariais e criadores de relatórios, desde fazer perguntas sobre os dados em um relatório que eles têm aberto para iniciar a criação de novos relatórios e aprimorar seus modelos.

Recursos para usuários empresariais

Gerar um resumo do relatório

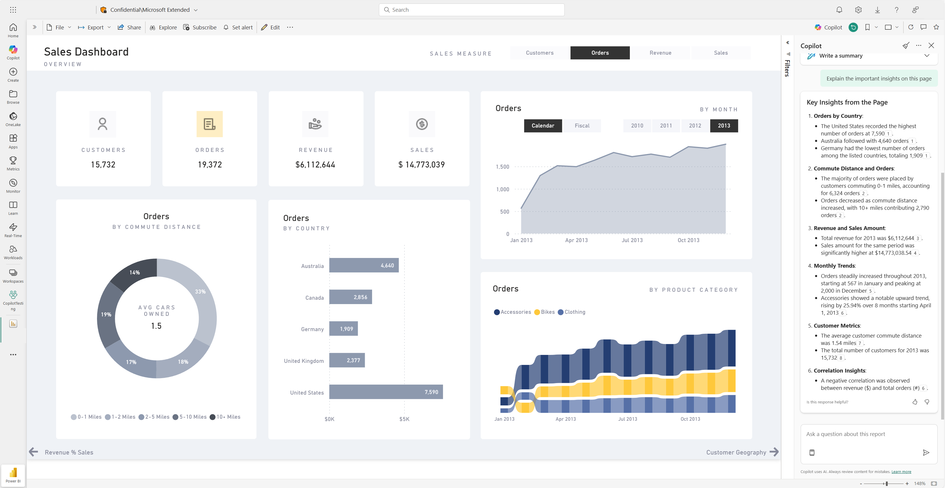
Você pode resumir páginas de relatório usando o Copilot em narrativas inteligentes na página, no painel do Copilot ou em assinaturas de relatório. Você tem a flexibilidade de refinar ou orientar o resumo personalizando as solicitações, como "resumir esta página usando marcadores" ou "fornecer um resumo das vendas nesta página".

Você também pode fazer perguntas específicas sobre os dados visualizados em uma página de relatório e receber uma resposta personalizada. Essa resposta inclui referências a visuais específicos, ajudando você a entender as fontes de dados específicas que contribuem para cada parte da resposta ou do resumo no relatório.

Os consumidores podem usar resumos de página de relatório nos seguintes cenários:

  • Os relatórios são complexos ou difíceis de entender e os consumidores querem uma explicação.
  • Os consumidores têm desafios com a alfabetização visual ou de dados e querem ajuda.
  • Os consumidores querem um resumo de linguagem natural para ajudá-los a analisar os insights.

Saiba mais sobre o Copilot criando respostas resumidas para as solicitações do seu relatório.

Captura de tela da página de resumo do Copilot do painel de um relatório do Power BI.

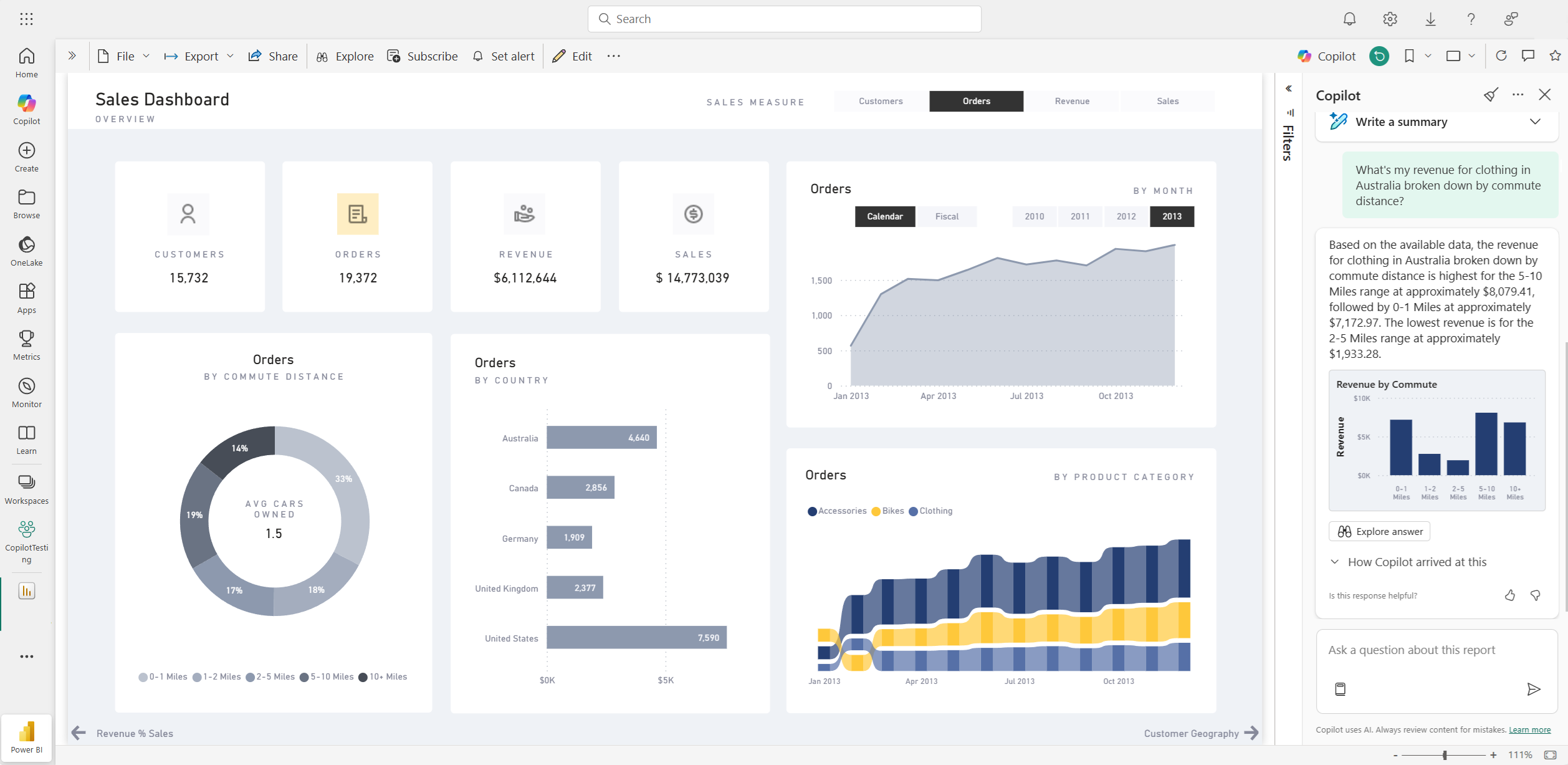
Fazer perguntas sobre seus dados

Os consumidores podem fazer perguntas sobre relatórios e obter respostas no painel Copilot. O Copilot pode encontrar pontos de dados específicos para o usuário e retorná-los como resultado, fazendo referência ao visual de origem do qual foi recuperado.

O Copilot também pode usar medidas e colunas em seu modelo semântico para ajudá-lo a explorar seus dados de novas maneiras. Ao fazer perguntas sobre seus relatórios e modelos, o Copilot verifica se a resposta pode ser encontrada nos visuais do relatório. Se os visuais existentes não responderem à pergunta, o Copilot criará um visual para você usando o modelo.

Aqui estão exemplos do tipo de solicitações que o Copilot pode ajudá-lo com:

  • Posso ver essa medida filtrada para uma região ou intervalo de tempo diferente?
  • Quais são as principais categorias por uma determinada métrica?
  • Mostre-me como essa medida mudou ao longo do tempo.

Captura de tela do Copilot respondendo a uma pergunta de dados no relatório do Power BI.

Os consumidores podem fazer perguntas sobre dados de um modelo semântico nos seguintes cenários:

  • Eles não conseguem encontrar as informações ou análises necessárias no relatório.
  • Eles querem ver os dados apresentados de uma maneira diferente, mas a personalização de visuais não está habilitada.
  • Eles querem fazer uma pergunta de dados usando linguagem natural, em vez de usar ferramentas ou código.

Consulte Solicitar dados ao Copilot em seu modelo semântico para obter detalhes.

Crie assinaturas de relatórios com resumos do Copilot

Você pode incluir um resumo gerado pelo Copilot para sua página de relatório do Power BI ou anexo de relatório completo em sua assinatura de email para obter insights. Todos os destinatários da assinatura de email recebem o resumo do Copilot no email. No momento, esse recurso é compatível apenas com assinaturas padrão.

Consulte Criar assinaturas de relatório com resumos do Copilot para obter detalhes.

Captura de tela do resumo gerado pelo Copilot incluído em um email de assinatura de relatório do Power BI.

Recursos para autores de relatório

Sugerir conteúdo para um relatório

O Copilot pode ajudá-lo a começar um novo relatório sugerindo tópicos com base em seus dados. Quando você seleciona essa opção diretamente no chat, o Copilot avalia os dados e fornece um esboço de relatório com páginas sugeridas que você pode explorar e escolher criar para você.

Captura de tela do Copilot sugerindo conteúdo para um relatório do Power BI com base em dados.

Crie uma página de relatório

O Copilot para Power BI pode ajudá-lo a criar uma página de relatório identificando tabelas, campos, medidas e gráficos para seus dados. Se você fornecer ao Copilot um prompt de alto nível específico aos seus dados, ele poderá gerar uma página de relatório que você pode personalizar e modificar usando as ferramentas de edição existentes. O Copilot pode ajudá-lo a começar a usar sua página de relatório rapidamente e economizar muito tempo e esforço no processo.

Aqui estão alguns exemplos de prompts de alto nível para você começar:

  • Crie uma página para avaliar o desempenho de diferentes turnos com base na contagem de bons, rejeições e alarmes ao longo do tempo.
  • Crie uma página para analisar a eficiência da linha de produção e a eficácia geral do equipamento.
  • Crie uma página para comparar o custo e o material de cada produto e seu impacto na produção.

Se você precisar de ajuda para escrever prompts que lhe obtenham a página de relatório desejada, consulte as solicitações do Write Copilot que produzem resultados no Power BI para obter diretrizes.

Resumir o modelo semântico subjacente

Resumir um modelo semântico do Power BI pedindo ao Copilot para "resumir o modelo" no painel Copilot. Este resumo pode ajudar você a entender melhor os dados no modelo semântico, identificar insights importantes e melhorar sua experiência de exploração de dados. Por fim, entender melhor o modelo semântico pode ajudá-lo a criar relatórios mais significativos.

Criar um visual de resumo no próprio relatório

Você pode usar o Copilot para Power BI para criar rapidamente uma narrativa sobre uma página de relatório com apenas alguns cliques. Essa narrativa pode resumir todo o relatório, páginas específicas ou até mesmo visuais específicos selecionados. Consulte Criar uma narrativa com o Copilot para Power BI para obter detalhes.

Captura de tela do visual de resumo gerado por Copilot para uma página de relatório do Power BI.

Escrever consultas DAX

Copilot pode escrever uma expressão de consulta DAX (Data Analysis Expression). Por exemplo, você pode digitar um prompt para descrever qual consulta DAX deseja gerar e selecionar Enviar ou pressionar Enter. Para executar o que é retornado, selecione Manter para adicioná-lo à guia consulta. Em seguida, selecione Executar ou pressione F5 para ver os resultados da consulta DAX. Leia mais no artigo Escrever consultas DAX.

Captura de tela mostrando a consulta DAX sugerida pelo Copilot.

Adicionar descrições para as medidas de modelo semântico

Copilot pode adicionar descrições às medidas do modelo semântico. As pessoas que criam relatórios a partir do seu modelo semântico podem ver o nome e a descrição das suas medidas, o que torna a propriedade de descrição uma documentação essencial. Use Copilot para criar descrições de medida.

Captura de tela mostrando a descrição da medida sugerida por Copilot.

Enviar comentários

Sempre damos boas-vindas aos seus comentários sobre nossos produtos para nos ajudar a melhorar o Copilot. Dê-nos seus comentários diretamente no painel Copilot selecionando o botão de comentários.

Captura de tela mostrando o mecanismo de feedback de polegares para cima e polegares para baixo.

Requisitos do copilot

Leia sobre os requisitos para usar o Copilot com relatórios e modelos semânticos.