Изменить

Поделиться через


Overview of capabilities for analytics in Dynamics 365 Customer Service

Applies to: Dynamics 365 Customer Service

The article discusses how analytics for Dynamics 365 Customer Service provide vital insights to contact centers. It covers agent productivity, customer satisfaction, and operational efficiency. Dynamics 365 Customer Service offers both historical and real-time analytics to enable quick performance assessments, data-driven decisions, and immediate adjustments.

Get insights

Omnichannel for Dynamics 365 Customer Service offers a robust analytics suite that provides essential insights into your contact center's performance.

The analytics capabilities cover key areas, such as agent productivity, customer satisfaction, and operational efficiency. By using both historical and real-time analytics, you can quickly assess your contact center's performance, identify areas for improvement, and make data-driven decisions.

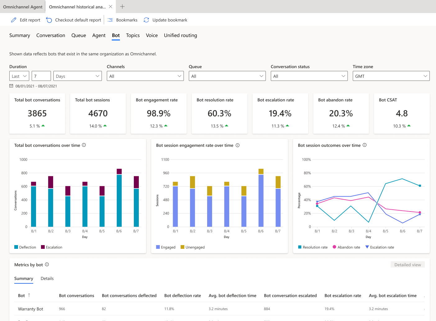
Omnichannel historical analytics

With historical analytics, you can analyze past performance data to identify trends, patterns, and areas of concern. These insights can help you make strategic decisions about long-term improvements in your contact center operations.

Screenshot of a summary dashboard that shows historical data for bots in the Dynamics 365 Customer Service trial.

Key features of historical analytics include:

  • Average handle time​.
  • First-call resolution​.
  • Agent productivity​.
  • Customer satisfaction scores.

Learn more at Omnichannel historical analytics.

Omnichannel real-time analytics

With real-time analytics capabilities in Omnichannel for Dynamics 365 Customer Service, contact center supervisors and managers can monitor ongoing operations and make immediate adjustments. These analytics provide insights into the current state of queues, agent availability, and ongoing customer interactions.

Screenshot of a contact center with real-time data analytics.

Key features of real-time analytics include:

  • Live agent and queue monitoring.
  • Real-time alerts for critical key performance indicators (KPIs).
  • Supervisor intervention capabilities.
  • Dynamic workload distribution.

Learn more at Omnichannel real-time analytics dashboard.

Historical analytics and real-time analytics

The following table compares the advantages of analytics that are based on historical data and analytics that are based on real-time data.

Historical analytics Real-time analytics
  • Analyze past performance data to identify trends and patterns.
  • Help make strategic decisions about long-term improvements. (By default, two years of historical data are supported.)
  • Useful for evaluating agent performance, customer satisfaction, and overall operational efficiency over time.

Examples: Average handle time, first-call resolution, agent productivity, and customer satisfaction scores

  • Provide live insights into ongoing contact center operations.
  • Enable immediate adjustments and interventions for optimal performance.
  • Help supervisors effectively manage agent workload and queues in real time.

Examples: Live queue monitoring, agent availability, real-time alerts, and ongoing customer interactions

Both types of analytics have their benefits. Historical analytics provide insights into past performance for the purpose of long-term improvements. Real-time analytics help you make immediate adjustments to optimize ongoing operations. By using both types of analytics, contact centers can make data-driven decisions to improve overall performance.

The following resources can help you learn more about the built-in analytics capabilities of Omnichannel for Dynamics 365 Customer Service.

Next step