Övervakning och avisering

Att regelbundet övervaka Power Automate-flöden är avgörande för företag för att säkerställa att deras arbetsflöden fungerar smidigt och effektivt. Denna praxis gör det möjligt för organisationer att snabbt identifiera och lösa eventuella problem eller flaskhalsar som stör automatiseringsprocessen.

Viktiga fördelar med att övervaka flöden

Övervaka flöden proaktivt för att vidta nödvändiga åtgärder för att förbättra den övergripande prestandan. Nedan följer några av de viktigaste fördelarna:

  • Identifiering och lösning av problem: Övervakning hjälper till att snabbt identifiera och åtgärda nya problem, till exempel fel eller fördröjningar i flödeskörningen.

  • Prestandaförbättring: Övervaka flödesprestanda för att implementera åtgärder för att optimera arbetsflöden, vilket leder till förbättrad effektivitet och produktivitet.

  • Säkerhet och efterlevnad: Regelbunden övervakning hjälper till att identifiera potentiella säkerhetsrisker eller efterlevnadsproblem. Den här metoden är viktig för att skydda känsliga data och se till att arbetsflödena följer regelkraven.

  • Insikt i användningsmönster: Övervakning ger värdefulla insikter om hur flöden används. Att förstå användningsmönster hjälper företag att fatta välgrundade beslut om att optimera arbetsflöden för bättre prestanda och kostnadseffektivitet.

Så här övervakar du Power Automate molnflöden

Automatiseringscenter i Power Automate fungerar som ett centralt nav för att hantera och övervaka alla dina automatiseringsaktiviteter. Den erbjuder ett omfattande gränssnitt som låter dig skapa, övervaka och optimera automatiserade arbetsflöden i hela din organisation. Automationscentret är utformat för att effektivisera verksamheten, öka produktiviteten och se till att alla automatiseringsuppgifter körs effektivt.

Läs mer om : Översikt över automatiseringscenter

Använda processutvinning

Funktionerna för Process Mining i Power Automate ger värdefulla insikter och hjälper dig att förbättra dina molnflöden. Du kan:

  • Analysera flödesprestanda: Se hur ditt flöde presterar, identifiera områden där det saktar ner och hitta möjligheter till förbättringar.
  • Spåra prestandaförändringar: Övervaka eventuella förändringar i flödets prestanda över tid.
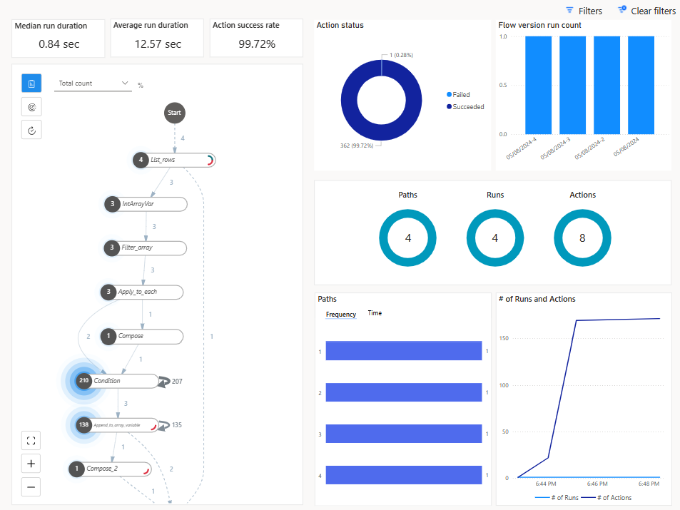
  • Granska körningshistorik: Använd processutvinningsmetoder för att analysera flödets körningshistorik direkt från flödesinformationssidan, vilket genererar användbara insikter.

Skärmbild av en Process Mining-rapport.

Tips!

Avsnittet Körningar och åtgärder innehåller också information om det totala antalet åtgärder för en flödeskörning, vilket hjälper dig att förstå om ditt flöde kan stöta på dagliga gränser för åtgärdsbegränsningar.

Skärmbild av en Process Mining rapport som visar avsnittet körningar och åtgärder.

Läs mer: Förbättra molnflöden med processinsikter

Molnflödesanalyser

Power Automate har inbyggda analysfunktioner som gör att du kan övervaka flödeskörningar, spåra körningshistorik och analysera flödesprestanda. Använd instrumentpaneler och rapporter för analys för att få insikter om flödeskörningsmönster och identifiera flaskhalsar.

Få åtkomst till Molnflödesanalyser genom att välja Analys på sidan med flödesinformation.

På analyssidan visas följande information:

  • Flödesanvändning (inklusive antal åtgärdsbegäranden från molnflödeskörningarna)
  • Detaljerad flödesfelanalys (typ av fel, antal och senaste förekomst)
  • Historik för de senaste 30 dagarna

Skärmbild av fliken Användning på sidan Analys av molnflödet.

Administratörsanalys för Power Automate

Miljöadministratörer kan få åtkomst till analyser Power Automate i Microsoft Power Platform administrationscenter. Med rapporterna får du information om körningar, användning, fel, typer av flöden som skapats, delade flöden och information om kopplingar som är associerade med alla de olika flödestyperna som exempelvis automatiserade flöden, knappflöden, schemalagda flöden, godkännandeflöden och affärsprocessflöden.

Administrationscentret Power Platform innehåller även:

  • Rapporter om flödesanvändning baserat på miljöer, miljötyp och region
  • Flödeslager, inklusive flödestillstånd
  • Utvecklaraktivitet (men endast användar-ID)
  • Antal misslyckade körningar (ingen information om vilka flöden som misslyckades)
  • 28 dagars historik

Skärmbild på flödesanalyser i administrationscentret för Power Platform.

Läs mer: Visa analyser för molnflöden

Power Automate hanteringsanslutningar

Tjänsten Power Automate tillhandahåller också sätt att automatisera vissa hanteringsaktiviteter för flöden via anslutningsprogrammen Hantering av Power Automate och Power Automate för administratörer.

Anslutningsprogrammet Hantering av Power Automate innehåller åtgärder för att hantera flöden, till exempel att skapa, uppdatera och ta bort flöden, samt hämta flödesmetadata och körningshistorik. Det gör att du programmatiskt kan interagera med flöden i din Power Automate-miljö. Administratörer kan köra vissa av dessa åtgärder med suffixet "Som administratör". Läs mer: Anslutningsprogram förhantering av Power Automate.

Anslutningsprogrammet Power Automate för administratörer används främst av administratörer för att aktivera/inaktivera flöden, ändra flödesägare och så vidare. Läs mer: Power Automate för anslutningsprogrammet.

Power Automate App Insights

Application Insights är en funktion i Azure Monitor som ger omfattande övervaknings- och diagnostikfunktioner för webbprogram. Genom att integrera Power Automate med Application Insights kan du övervaka, analysera och optimera dina molnflöden.

Viktiga funktioner i integrationen omfattar:

  • Omfattande övervakning: Application Insights samlar in telemetridata från dina Power Automate-flöden, inklusive flödeskörningar, utlösare och åtgärder. Dessa data lagras i Azure Monitor-loggar och kan visualiseras i olika paneler inuti Application Insights.

  • Prestandaanalys: Integrering med Application Insights ger detaljerade prestandamått, till exempel varaktigheten för flödeskörningar och frekvensen för specifika åtgärder. Dessa data hjälper till att identifiera flaskhalsar och optimera flödesprestanda.

  • Felspårning: Application Insights spårar fel och misslyckanden i dina flöden och erbjuder insikter om grundorsakerna. Med den här informationen kan du snabbt felsöka och lösa problem.

  • Anpassade aviseringar: Du kan konfigurera anpassade aviseringar baserat på specifika kriterier, till exempel flödesfel eller prestandatrösklar. Dessa aviseringar hjälper dig att hålla dig informerad om kritiska problem och att vidta åtgärder i tid.

  • Användningsinsikter: Integreringen ger insikter om användningsmönster, vilket hjälper dig att förstå hur flöden används i hela organisationen. Den här informationen kan vägleda beslut om att optimera och skala automatiseringsarbetet.

I Power Automate kan data från flödeskörningar, utlösare och åtgärder länkas till Application Insights på miljönivå. Data från flera miljöer kan loggas in på samma Application Insights-resurs.

Molnflödeskörning telemetri lagras i tabellen begäranden och utlösar- och åtgärdsnivådata lagras i tabellen beroenden.

Learn mer: Konfigurera Application Insights med Power Automate

Flödeskörningshistorik i Dataverse

Med flödeskörningshistorik i Microsoft Dataverse kan du spåra och hantera körningshistoriken för dina Power Automate-molnflöden i stor skala. Den här funktionen använder Dataverse robusta dataarkitektur för att ge detaljerad insikt och förbättrad kontroll över dina automatiseringsprocesser.

Varje körning av ett molnflöde registreras i tabellen FlowRun i Dataverse. Den här informationen innehåller viktiga element som starttid, sluttid, varaktighet, status (lyckades, misslyckades eller avbröts) och detaljerade felmeddelanden om tillämpligt

Tabellen FlowRun gör det möjligt för Automatiseringscenter att generera meningsfulla data om körningen av molnflöden. Till skillnad från standardkvarhållningsperioden i Power Automate kan du genom att lagra körningshistorik i Dataverse behålla körningsposter under längre perioder. Dessa data är användbara för granskning, efterlevnad och långsiktig analys.

Med körningshistorikdata i Dataverse kan du skapa anpassade rapporter för att analysera automatiseringsprestanda, beräkna avkastning på investeringar (ROI) och övervaka användningsmönster. Dessa rapporter ligger till grund för beslut om optimering av arbetsflödet.

Läs mer:

Genom att konsekvent övervaka Power Automate-flöden kan företag säkerställa att deras arbetsflöden är robusta, säkra och optimerade för maximal effektivitet. Detta proaktiva tillvägagångssätt förbättrar inte bara prestanda utan hjälper också till att upprätthålla efterlevnad och skydda känslig information.