Not
Bu sayfaya erişim yetkilendirme gerektiriyor. Oturum açmayı veya dizinleri değiştirmeyi deneyebilirsiniz.
Bu sayfaya erişim yetkilendirme gerektiriyor. Dizinleri değiştirmeyi deneyebilirsiniz.
UYGULANANLAR: Tüm API Management katmanları
Azure Monitor, kullanılabilirliği, performansı ve dayanıklılığı izlemek için sisteminizden ölçümler ve günlükler toplar, bunları birleştirir ve sisteminizi etkileyen sorunlar konusunda sizi bilgilendirir. İzleme verilerini ayarlamak ve görüntülemek için Azure portalı, PowerShell, Azure CLI, REST API veya istemci kitaplıklarını kullanabilirsiniz.
Farklı kaynak türleri için farklı ölçümler ve günlükler kullanılabilir. Bu makalede, bu hizmet için toplayabileceğiniz izleme verilerinin türleri ve bu verileri analiz etmenin yolları açıklanmaktadır.
Azure İzleyici ile veri toplama
Bu tabloda hizmetinizi izlemek için nasıl veri toplayabileceğiniz ve toplandıktan sonra verilerle neler yapabileceğiniz açıklanmaktadır:
| Toplanacak veriler | Açıklama | Verileri toplama ve yönlendirme | Verilerin görüntülendiği yer | Desteklenen veriler |
|---|---|---|---|---|
| Ölçüm verileri | Ölçümler, sistemin belirli bir zaman noktasındaki bir yönünü açıklayan sayısal değerlerdir. Ölçümler, diğer ölçümlerle karşılaştırıldığında algoritmalar kullanılarak toplanabilir ve zaman içindeki eğilimler için analiz edilebilir. | - Düzenli aralıklarla otomatik olarak toplanır.
- Bazı platform ölçümlerini başka verilerle sorgulamak için Log Analytics çalışma alanına yönlendirebilirsiniz. Ölçüm verilerini yönlendirmek için bir tanılama ayarı kullanıp kullanamadığını görmek için her ölçümün DS dışarı aktarma ayarını denetleyin. |
Ölçüm gezgini | Azure İzleyici tarafından desteklenen Azure API Management ölçümleri |
| Kaynak günlüğü verileri | Günlükler, sistem olayları zaman damgasıyla kaydedilir. Günlükler farklı veri türleri içerebilir ve yapılandırılmış veya serbest biçimli metinler olabilir. Sorgu ve analiz için kaynak günlüğü verilerini Log Analytics çalışma alanlarına yönlendirebilirsiniz. | Kaynak günlüğü verilerini toplamak ve yönlendirmek için bir tanılama ayarı oluşturun. | Log Analytics | Azure İzleyici'nin desteklediği Azure API Management kaynak günlüğü verileri |
| Etkinlik günlüğü verileri | Azure İzleyici etkinlik günlüğü, abonelik düzeyi olaylar hakkında içgörü sağlar. Etkinlik günlüğü, bir kaynağın ne zaman değiştirildiği veya sanal makinenin ne zaman başlatıldığı gibi bilgileri içerir. | - Otomatik olarak toplanır.
- Log Analytics çalışma alanında ücretsiz bir tanılama ayarı oluşturun. |
Etkinlik Günlüğü |
Azure İzleyici tarafından desteklenen tüm verilerin listesi için bkz:
- Azure Monitor tarafından desteklenen ölçümler
- Azure Monitor tarafından desteklenen kaynak günlükleri
API Management için yerleşik izleme
Azure API yönetimi aşağıdaki yerleşik izleme özelliklerine sahiptir.
Azure API Management'da API analizi alma
Azure API Management, api'lerinizin kullanımını ve performansını analiz edebilmeniz için analiz sağlar. API'lerinizin üst düzey izlemesi ve sorunlarını gidermek için analizi kullanın. Diğer izleme özellikleri hakkında bilgi için, gerçek zamanlıya yakın ölçümler ve tanılama ve denetim için kaynak günlükleri dahil olmak üzere, Öğretici: Yayımlanan API'leri izleme kısmına bakınız.
- API Management, Azure İzleyici tabanlı bir pano kullanarak analiz sağlar. Pano, Azure Log Analytics çalışma alanında verileri toplar.
- Klasik API Management hizmet katmanlarında, API Management örneğiniz Azure portalında eski yerleşik analizleri de içerir ve analiz verilerine API Management REST API'si kullanılarak erişilebilir. Azure İzleyici tabanlı panoda ve yerleşik analizde benzer veriler gösterilir.
Önemli
- Azure İzleyici tabanlı pano, analiz verilerine erişmenin önerilen yoludur.
- Mart 2027'de geçerli olmak üzere klasik katmanlardaki API Management yerleşik analiziyle ilişkili pano ve raporlar kullanımdan kaldırılacaktır. Yerini alan Azure İzleyici tabanlı panoya geçiş yapmanızı öneririz.
API analizi ile API Management örneğinizdeki API'lerin kullanımını ve performansını aşağıdakiler gibi çeşitli boyutlarda analiz edin:
- Zaman Çizelgesi
- Coğrafi Bölge
- API'ler
- API işlemleri
- Ürünler
- Abonelikler
- Kullanıcılar
- İstekler
- Dil modelleri (büyük dil modeli API'leri için)
API analizi, başarısız ve yetkisiz istekler de dahil olmak üzere isteklerle ilgili veriler sağlar. Coğrafya değerleri IP adresi eşlemesini temel alır. Analiz verilerinin kullanılabilirliği gecikmeli olabilir.
Azure İzleyici tabanlı gösterge tablosu
Azure İzleyici tabanlı panoyu kullanmak için API Yönetimi ağ geçidi günlükleri için bir veri kaynağı olarak Log Analytics çalışma alanı gerekir.
Yapılandırmanız gerekiyorsa, ağ geçidi günlüklerini Log Analytics çalışma alanına göndermeye yönelik kısa adımlar aşağıdadır. Daha fazla bilgi için bu makalenin devamında yer alan Azure İzleyici günlükleri için tanılama ayarını etkinleştirme bölümüne bakın. Bu yordam bir defaya mahsus bir kurulumdur.
Sol taraftaki menüde, İzleme altında Tanılama ayarları>+ Tanılama ayarı ekle seçeneğini seçin.
Tanılama ayarı için açıklayıcı bir ad girin.
Günlükler'de ApiManagement Ağ Geçidi ile ilgili Günlükler'i seçin.
Tavsiye
Azure İzleyici tabanlı panoda görüntülenecek büyük dil modeli (LLM) API'lerine yönelik günlükleri toplamak için oluşturucu yapay zeka ağ geçidiyle ilgili günlükler'i de seçin.
Hedef ayrıntıları bölümünde Log Analytics'e Gönder'i seçin ve aynı veya farklı bir abonelikte bir Log Analytics çalışma alanı seçin. Çalışma alanı oluşturmanız gerekiyorsa Log Analytics çalışma alanı oluşturma konusuna bkz.
Hedef tablo olarak Kaynağa özgü seçeneğinin belirlendiğinden emin olun.
Kaydet'i seçin.
Önemli
Yeni bir Log Analytics çalışma alanının veri almaya başlaması 2 saate kadar sürebilir. Mevcut bir çalışma alanı yaklaşık 15 dakika içinde veri almaya başlamalıdır.
Panoya erişme
Log Analytics çalışma alanı yapılandırıldıktan sonra API'lerinizin kullanımını ve performansını analiz etmek için Azure İzleyici tabanlı panoya erişin.
- Azure portalında API Management örneğine gidin.
- Sol taraftaki menüde İzleme'nin altında Analiz'i seçin. Analiz panosu açılır.
- Veriler için bir zaman aralığı seçin.
- Zaman Çizelgesi, Coğrafya gibi analiz verileri için bir rapor kategorisi seçin.
Eski yerleşik analiz
Belirli API Management hizmet katmanlarında yerleşik analiz (eski analiz veya klasik analiz olarak da adlandırılır) Azure portalında da kullanılabilir ve analiz verilerine API Management REST API'si kullanılarak erişilebilir.
Azure portalında yerleşik (klasik) analizlere erişmek için:
- Azure portalında API Management örneğine gidin.
- Sol taraftaki menüde İzleme'nin altında Analiz (klasik) öğesini seçin.
- Veriler için bir zaman aralığı seçin veya özel bir zaman aralığı girin.
- Zaman Çizelgesi, Coğrafya gibi analiz verileri için bir rapor kategorisi seçin.
- İsteğe bağlı olarak, raporu bir veya daha fazla kategoriye göre filtreleyin.
API Management örneğinizin analiz verilerini almak ve filtrelemek için API Management REST API'sindeki Raporlar işlemlerini kullanın.
Kullanılabilir işlemler rapor kayıtlarını API, coğrafya, API işlemleri, ürün, istek, abonelik, saat veya kullanıcıya göre döndürür.
Azure İzleyici günlükleri
Bu bölümde, API Management örneğinizin farklı özelliklerinin kullanımını denetlemek ve sorunlarını gidermek için Azure İzleyici günlüklerini etkinleştirme adımları gösterilmektedir. Tanılama ayarını etkinleştirerek, aşağıdaki kaynak günlükleri kategorilerinden birinin veya daha fazlasının toplanmasını etkinleştirebilirsiniz:
| Kategori | Açıklama | Notlar |
|---|---|---|
| API Management ağ geçidi | HTTP yöntemleri, protokoller, istek ve yanıt gövdeleri, üst bilgiler, zamanlamalar, hata ayrıntıları ve önbellek katılımı gibi API Management ağ geçidi tarafından işlenen istekler. | Tüm API'lerin ayarlarını yapın veya bunları tek tek API'ler için geçersiz kılın. Çalışma alanlarıyla yapılandırılan API Management örneklerinde, ağ geçidi günlükleri her çalışma alanı için ayrı ayrı toplanabilir ve platform ekibi tarafından merkezi erişim için birleştirilebilir. |
| WebSocket bağlantıları | Bağlantı sonlandırılana kadar el sıkışmadan başlayarak WebSocket API bağlantıları için olaylar. | |
| Geliştirici portalı kullanımı | Kullanıcı kimlik doğrulaması eylemleri, API ayrıntılarının görünümleri ve etkileşimli test konsolunda API testi de dahil olmak üzere API Management geliştirici portalı tarafından alınan ve işlenen istekler. | |
| Üretken yapay zeka ağ geçidi | Microsoft Foundry API'leri gibi büyük dil modeli (LLM) REST API'leri için API Management ağ geçidi tarafından işlenen istekler( belirteç kullanımı, modeller ve isteğe bağlı olarak istek istemleri ve yanıt tamamlama ayrıntıları). | Belirli LLM API'leri için istek iletilerinin ve/veya yanıt iletilerinin günlüğe kaydedilmesini etkinleştirin. |
Daha fazla bilgi için bakınız API Management izleme veri referansı.
Azure İzleyici günlükleri için tanılama ayarını etkinleştirme
Kaynak günlüklerinin toplanması için bir tanılama ayarı yapılandırmak için:
Soldaki menüde, İzleme altında Tanılama ayarları>+ Tanılama ayarı ekle'yi seçin.
Tanılama ayarı sayfasında, tanılama ayarı için ayrıntıları girin veya seçin:
- Tanılama ayarı adı: Açıklayıcı bir ad girin.
- Kategori grupları: İsteğe bağlı olarak senaryonuz için bir seçim yapın.
- Kategoriler: Altında bir veya daha fazla kategori seçin. Örneğin ApiManagement Ağ Geçidi ile ilgili günlükler'i seçerek API Management ağ geçidine yapılan çoğu isteğin günlüklerini toplayın.
- Hedef ayrıntıları'nın altında bir veya daha fazla seçenek belirleyin ve hedefin ayrıntılarını belirtin. Örneğin, günlükleri bir Azure Log Analytics çalışma alanına gönderin, günlükleri bir depolama hesabına arşivleyin veya bir olay hub'ına akışla aktarabilirsiniz. Daha fazla bilgi için bkz . Azure İzleyici'de tanılama ayarları.
- Kaydet'i seçin.
Tavsiye
- API Management için Azure İzleyici tabanlı panoda API analizini görüntülemek için (İzleme>Analizi dikey penceresi), hedef olarak bir Azure Log Analytics çalışma alanı seçin.
- Log Analytics çalışma alanını seçerseniz, verileri kaynağa özgü bir tabloda (örneğin ApiManagementGatewayLogs tablosu) depolamayı veya genel AzureDiagnostics tablosunda depolamayı seçebilirsiniz. Bunu destekleyen günlük hedefleri için kaynağa özgü tabloyu kullanmanızı öneririz. Daha fazla bilgi edinin
Günlük hedefi veya hedefleri için ayrıntıları yapılandırdıktan sonra Kaydet'i seçin.
Not
API Management hizmetinizin MinApiVersion özelliği 2022-09-01-preview'dan daha yüksek bir API sürümüne ayarlandıysa tanılama ayarı nesnesi eklemek hataya neden olabilir.
Not
API Management çalışma alanları için tanılama ayarlarını etkinleştirmek için bkz. Çalışma alanı oluşturma ve yönetme.
Azure İzleyici günlük verilerini görüntüleme
Verilerin görünmesi, seçtiğiniz günlük hedefine bağlı olarak birkaç dakika sürebilir.
Log Analytics çalışma alanında günlükleri görüntüleme
Log Analytics çalışma alanında günlüklerin veya ölçümlerin toplanmasını etkinleştirirseniz verilerin Azure İzleyici'de ve API Management için Azure İzleyici tabanlı panoda (İzleme>Analizi dikey penceresi) görünmesi birkaç dakika sürebilir.
Verileri görüntülemek için:
Soldaki menüde İzleme'nin altında Günlükler'i seçin.
Verileri görüntülemek için sorgular çalıştırın. Çeşitli örnek sorgular sağlanır veya kendi sorgunuzu çalıştırın. Örneğin, aşağıdaki sorgu ApiManagementGatewayLogs tablosundan en son 24 saatlik verileri alır:
ApiManagementGatewayLogs | where TimeGenerated > ago(1d)
Depolama hesabındaki günlükleri görüntüleme
Günlükleri bir depolama hesabına gönderirseniz Verilere Azure portalından erişebilir ve analiz için indirebilirsiniz.
- Azure portalında depolama hesabı hedefine gidin.
- Soldaki menüde Depolama Tarayıcısı'nı seçin.
- Blob kapsayıcıları altında günlük verileri için bir ad seçin; örneğin, geliştirici portalı kullanım günlükleri için insights-logs-developerportalauditlogs.
- API Yönetimi örneğinizdeki günlüklerin kapsayıcısına gidin. Günlükler 1 saatlik aralıklarla bölümlenir.
- Daha fazla analiz için verileri almak için İndir'i seçin.
API günlük ayarlarını değiştirme
API Yönetimi ağ geçidi veya üretken yapay zeka ağ geçidi (LLM) günlüklerinin toplanmasını sağlamak için tanılama ayarını oluşturmak amacıyla portalı kullandığınızda, günlükler varsayılan ayarlarla etkinleştirilir. Varsayılan ayarlar istek veya yanıt gövdeleri gibi isteklerin veya yanıtların ayrıntılarını içermez. Tüm API'ler için günlük ayarlarını yapabilir veya bunları tek tek API'ler için geçersiz kılabilirsiniz. Örneğin, örnekleme oranını veya ağ geçidi günlük verilerinin ayrıntı düzeyini ayarlayın, LLM istek veya yanıt iletilerinin kaydedilmesini etkinleştirin ya da belirli API'lerin kaydını devre dışı bırakın.
Günlük ayarları hakkında ayrıntılı bilgi için Tanılama - Oluştur veya Güncelle ve API Tanılama - Oluştur veya Güncelle REST API başvuru sayfalarına bakın.
Tüm API'ler için günlük ayarlarını yapılandırmak için:
- API Management örneğinizin sol menüsünde API'ler API'ler
- Üst çubuktan Ayarlar sekmesini seçin.
- Tanılama Günlükleri bölümüne kadar aşağı kaydırın ve Azure İzleyici sekmesini seçin.
- Ayarları gözden geçirin ve gerekirse değişiklik yapın. Kaydet'i seçin.
Belirli bir API için günlük ayarlarını yapılandırmak için:
- API Management örneğinizin sol menüsünde API API'lerini> ve ardından API'nin adını seçin.
- Üst çubuktan Ayarlar sekmesini seçin.
- Tanılama Günlükleri bölümüne kadar aşağı kaydırın ve Azure İzleyici sekmesini seçin.
- Ayarları gözden geçirin ve gerekirse değişiklik yapın. Kaydet'i seçin.
Önemli
API Management, Azure İzleyici'ye gönderilen günlük girdilerinin boyutu için 32 KB sınırı uygular. Günlük girdisinin sınırı aşması davranışı günlük kategorisine ve günlüğe kaydedilen veri özniteliklerine bağlıdır:
- API Management ağ geçidi günlükleri - Günlük girdisindeki günlüğe kaydedilen istek veya yanıt yükleri toplanırsa her birinin sayısı en fazla 8.192 bayt olabilir. Bir girdideki tüm özniteliklerin birleşik boyutu 32 KB'yi aşarsa, API Management tüm gövde ve izleme içeriğini kaldırarak girişi kırpır.
- Üretken Yapay Zeka Ağ Geçidi Günlükleri - 32 KB'a kadar olan LLM istek veya yanıt mesajları toplandığında, tek bir girişte gönderilir. 32 KB'tan büyük iletiler bölünür ve daha sonra yeniden yapılandırma için sıra numaraları içeren 32 KB öbeklerinde günlüğe kaydedilir. İstek iletileri ve yanıt iletileri 2 MB'ı aşamaz.
Verileri analiz etmek için Azure İzleyici araçlarını kullanma
bu Azure İzleyici araçları, izleme verilerini analiz etmeye yardımcı olmak için Azure portalında kullanılabilir:
Bazı Azure hizmetlerinin Azure portalında yerleşik bir izleme panosu vardır. Bu panolara içgörü adı verilir ve bunları Azure portalındaki Azure İzleyici'nin İçgörüler bölümünde bulabilirsiniz.
Ölçüm gezgini , Azure kaynaklarına yönelik ölçümleri görüntülemenize ve analiz etmenizi sağlar. Daha fazla bilgi için bkz. Azure İzleyici Ölçümler Gezgini ile ölçümleri analiz etme.
Log Analytics, Kusto sorgu dilini (KQL) kullanarak günlük verilerini sorgulamanıza ve analiz etmenizi sağlar. Daha fazla bilgi için Azure İzleyici'de günlük sorgularını kullanmaya başlama başlığına bakın.
Azure portalında etkinlik günlüğünü görüntülemeye ve temel aramalara yönelik bir kullanıcı arabirimi vardır. Daha ayrıntılı analiz yapmak için verileri Azure İzleyici günlüklerine yönlendirin ve Log Analytics'te daha karmaşık sorgular çalıştırın.
Application Insights web uygulamalarınızın kullanılabilirliğini, performansını ve kullanımını izler, böylece bir kullanıcının raporlamasını beklemeden hataları tanımlayıp tanılayabilirsiniz.
Application Insights, çeşitli geliştirme araçlarına bağlantı noktaları içerir ve DevOps işlemlerinizi desteklemek için Visual Studio ile tümleştirilir. Daha fazla bilgi için App Service için Uygulama İzleme kısmına bakın.
Daha karmaşık görselleştirmelere olanak sağlayan araçlar şunlardır:
- Farklı veri türlerini Azure portalında tek bir bölmede birleştirmenize olanak sağlayan panolar .
- Çalışma kitapları, Azure portalında oluşturabileceğiniz özelleştirilebilir raporlar. Çalışma kitapları metin, ölçüm ve günlük sorguları içerebilir.
- Grafana, işletimsel panolarda üstünlük sağlayan açık bir platform aracıdır. Azure İzleyici dışındaki birden çok kaynaktan veri içeren panolar oluşturmak için Grafana'yı kullanabilirsiniz.
- Çeşitli veri kaynakları genelinde etkileşimli görselleştirmeler sağlayan bir iş analizi hizmeti olan Power BI. Bu görselleştirmelerden yararlanmak için Power BI'ı günlük verilerini Azure İzleyici'den otomatik olarak içeri aktaracak şekilde yapılandırabilirsiniz.
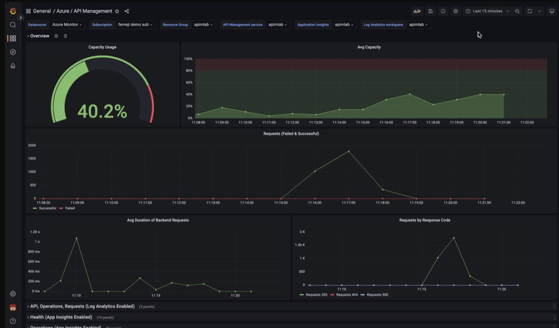
Yönetilen bir Grafana panosu kullanarak API Management izleme verilerini görselleştirme
Log Analytics çalışma alanında toplanan API Management izleme verilerini görselleştirmek için Azure Yönetilen Grafana'yı kullanabilirsiniz. API Management örneğinizden toplanan günlüklerin ve ölçümlerin gerçek zamanlı görselleştirmesi için önceden oluşturulmuş bir API Management panosu kullanın.
- Azure Yönetilen Grafana hakkında daha fazla bilgi edinin
- Azure API Management'ta gözlemlenebilirlik hakkında daha fazla bilgi edinin
API Management örneğinizde:
API Management'a yönelik kaynak günlüklerini ve ölçümlerini görselleştirmek için tanılama ayarlarını kaynak günlüklerini toplayacak ve bunları Log Analytics çalışma alanına gönderecek şekilde yapılandırın.
API Management ağ geçidine yönelik istekler hakkındaki ayrıntılı verileri görselleştirmek için API Management örneğinizi Application Insights ile tümleştirin .
Not
Verileri tek bir panoda görselleştirmek için tanılama ayarları için Log Analytics çalışma alanını ve API Management örneğiniz ile aynı kaynak grubunda Application Insights örneğini yapılandırın.
Yönetimli Grafana çalışma alanınızda:
- Yönetilen bir Grafana örneği ve çalışma alanı oluşturmak için portal veya Azure CLI hızlı başlangıç kılavuzuna bakın.
- Yönetilen Grafana örneği, API Management örneğiyle aynı abonelikte olmalıdır.
- Grafana çalışma alanı oluşturulduğunda, otomatik olarak, abonelik üzerinde Monitor Reader rolüne atanmış bir Microsoft Entra yönetilen kimliği verilir. Bu yaklaşım, izinleri el ile ayarlamanıza gerek kalmadan yeni Grafana çalışma alanından Azure İzleyici'ye hemen erişmenizi sağlar. Yönetilen Grafana için veri kaynaklarını yapılandırma hakkında daha fazla bilgi edinin.
İlk olarak API Management panosunu Yönetim Grafana çalışma alanınıza aktarın.
Panoyu aktarmak için:
- Azure Yönetilen Grafana çalışma alanınıza gidin. Portalda, Yönetilen Grafana örneğinizin Genel Bakış sayfasında Uç Nokta bağlantısını seçin.
- Yönetilen Grafana çalışma alanında Panolar>Gözat>İçeri Aktar'a gidin.
- İçeri Aktar sayfasında, grafana.com aracılığıyla içeri aktar bölümünde 16604 girin ve Yükle'yi seçin.
- Azure İzleyici veri kaynağını seçin, diğer seçenekleri gözden geçirin veya güncelleştirin ve İçeri Aktar'ı seçin.
API Management panosunu kullanmak için:
- Yönetilen Grafana çalışma alanında, Panolar>Gözat'a gidin ve API Yönetim panonuzu seçin.
- Üstteki açılan listelerde API Management örneğiniz için seçimler yapın. Yapılandırıldıysa bir Application Insights örneği ve Log Analytics çalışma alanı seçin.
Panoda aşağıdaki ekran görüntüsüne benzer görünen varsayılan görselleştirmeleri gözden geçirin:
Azure İzleyici verilerini dışarı aktarma
Azure İzleyici'nin dışındaki verileri şu araçları kullanarak diğer araçlara aktarabilirsiniz:
Ölçümler: Azure İzleyici ölçüm veritabanından ölçüm verilerini ayıklamak için ölçümler için REST API'sini kullanın. Daha fazla bilgi için bkz . Azure İzleyici REST API başvurusu.
Günlükler: REST API'sini veya ilişkili istemci kitaplıklarını kullanın.
Azure Monitor REST API'sini kullanmaya başlamak için bkz Azure Monitor REST API kılavuzu.
Günlük verilerini analiz etmek için Kusto sorgularını kullanma
Kusto sorgu dilini (KQL) kullanarak Azure İzleyici Günlük verilerini analiz edebilirsiniz. Daha fazla bilgi için Azure İzleyici'de günlük sorguları bölümüne bakın.
Sorunları size bildirmek için Azure İzleyici uyarılarını kullanma
Azure İzleyici uyarıları , sisteminizdeki sorunları belirleyip çözmenize ve müşterileriniz bunları fark etmeden önce izleme verilerinizde belirli koşullar bulunduğunda sizi proaktif olarak bilgilendirmenize olanak sağlar. Azure İzleyici veri platformundaki herhangi bir ölçüm veya günlük veri kaynağı hakkında uyarı alabilirsiniz. İzlediğiniz hizmetlere ve topladığınız izleme verilerine bağlı olarak farklı türde Azure İzleyici uyarıları vardır. Bkz Doğru uyarı kuralı türünü seçme.
Azure API Management'ta uyarı kuralı ayarlamayı görmek için bkz . Uyarı kuralı ayarlama.
Azure kaynakları için yaygın uyarı örneklerine Örnek günlük uyarısı sorguları bölümünden bakabilirsiniz.
Büyük ölçekte uyarılar uygulama
Bazı hizmetler için, aynı Azure bölgesinde bulunan aynı türdeki birden çok kaynağa aynı ölçüm uyarı kuralını uygulayarak büyük ölçekte izleyebilirsiniz. Azure İzleyici Temel Uyarıları (AMBA), büyük ölçekte önemli platform ölçüm uyarılarını, panolarını ve yönergelerini uygulamak için yarı otomatik bir yöntem sağlar.
Azure Danışmanı'nı kullanarak kişiselleştirilmiş öneriler alın
Bazı hizmetler için, kaynak işlemleri sırasında kritik koşullar veya yakın değişiklikler gerçekleşirse portaldaki hizmete Genel Bakış sayfasında bir uyarı görüntülenir. Uyarı için daha fazla bilgi ve önerilen düzeltmeleri soldaki menüde İzleme altında Danışman önerileri bölümünde bulabilirsiniz. Normal işlemler sırasında hiçbir danışman önerisi görüntülenmez.
Azure Danışmanı hakkında daha fazla bilgi için bkz . Azure Danışmanına genel bakış.