Aracılığıyla paylaş


Değerlendirmeyle çalışma: Java için GitHub Copilot Modernizasyonu ile uygulama değerlendirmesine yönelik kapsamlı kılavuz

Bu kapsamlı kılavuz, uygulama modernleştirme değerlendirme sürecinizin değerini en üst düzeye çıkarmanıza yardımcı olmak için GitHub Copilot modernizasyonundaki gelişmiş değerlendirme özelliklerini kapsar.

Uygulama değerlendirmesi, modernleştirme yolculuğunuzda kritik bir ilk adımdır. Bu makale, değerlendirme raporlarıyla etkili bir şekilde çalışmanıza, farklı senaryolar için değerlendirmeleri yapılandırmanıza ve modernleştirme sürecinizde değerlendirme verilerini yönetmenize yardımcı olmak için tüm değerlendirme iş akışını kapsar.

Önemli özellikler şunları içerir:

  • Çalıştırma başına birden çok rapor: Her değerlendirme çalıştırması bağımsız bir rapor oluşturur. Önceki raporlara rapor listesinden erişebilirsiniz, böylece değerlendirme geçmişini izleyebilir ve zaman içindeki sonuçları karşılaştırabilirsiniz.
  • Farklı amaçlar için iki değerlendirme girişi: GitHub Copilot modernizasyonu, değerlendirme başlatmak için iki yol sağlar:
    • Önerilen değerlendirme: El ile yapılandırma olmadan önerilen etki alanlarından seçim yaparak hızla bir değerlendirme başlatın.
    • Özel değerlendirme: Analizi tam gereksinimlerinize göre uyarlamak için belirli değerlendirme özelliklerini yapılandırın.

Önerilen değerlendirme, el ile yapılandırma olmadan değerlendirme başlatmanın kolay bir yolunu sağlar. Bu yaklaşım, uygulamanızın yaygın geçiş senaryolarına hazır olup olmadığını hızlı bir şekilde değerlendirmek istediğinizde idealdir.

Önerilen değerlendirmeyi çalıştırmak için aşağıdaki adımları kullanın:

  1. GitHub Copilot modernleştirme bölmesinin QUICKSTART bölümünde Değerlendirmeyi Başlat veya Değerlendirme Panosunu Aç'ı seçin.
  2. Önerilen Değerlendirme'yi seçin.
  3. Önerilen seçenekler listesinden değerlendirmek istediğiniz etki alanlarını seçin. Her etki alanı, önceden yapılandırılmış ayarlara sahip yaygın bir geçiş senaryolarını temsil eder.
  4. Değerlendirmeyi başlatmak için Tamam'ı seçin.

Etki alanı seçim seçenekleriyle GitHub Copilot modernizasyonu Önerilen Değerlendirme arabirimini gösteren Visual Studio Code'un ekran görüntüsü.

Değerlendirme tamamlandıktan sonra işlem yeni bir rapor oluşturur ve bunu rapor listesine ekler. Raporu listeden seçerek görüntüleyebilirsiniz.

Özel değerlendirme

Özel değerlendirme, değerlendirme analizini belirli geçiş gereksinimlerinize göre uyarlamanızı sağlar. Değerlendirme yapılandırması üzerinde ayrıntılı denetime ihtiyacınız olduğunda bu yaklaşımı kullanın.

Özel değerlendirmeyi yapılandırmak ve çalıştırmak için aşağıdaki adımları kullanın:

  1. GitHub Copilot modernleştirme bölmesinin QUICKSTART bölümünde Değerlendirmeyi Başlat veya Değerlendirme Panosunu Aç'ı seçin.
  2. Özel Değerlendirme'yi seçin.
  3. Değerlendirme özelliklerini aşağıdaki bölümde açıklandığı gibi yapılandırın.
  4. Değerlendirmeyi başlatmak için Çalıştır'ı seçin.

Özel Değerlendirme düğmesinin vurgulandığı GitHub Copilot modernleştirme Değerlendirmesi bölmesini gösteren Visual Studio Code'un ekran görüntüsü.

Özel Değerlendirme özelliklerine sahip GitHub Copilot modernleştirme Değerlendirmesi bölmesini gösteren Visual Studio Code'un ekran görüntüsü.

Yapılandırma özellikleri

Özel değerlendirme yapılandırma formu genel ayarlardan ve etki alanına özgü ayarlardan oluşur. Form, seçtiğiniz değerlendirme etki alanlarına göre etki alanına özgü ayarları görüntüler.

Genel: Değerlendirme Etki Alanları

Değerlendirmeye dahil etmek için bir veya daha fazla etki alanı seçin. Değerlendirme süresi, etki alanı seçimine ve uygulama boyutuna bağlıdır.

Alan adı Description
Java Yükseltmesi Eski uygulama yığınlarını belirleyin ve yükseltme önerileri alın.
Bulut Hazırlığı Eyleme dönüştürülebilir geçiş kılavuzuyla uygulamanızın Azure için hazır olma durumunu değerlendirin.
Güvenlik Önerilen düzeltmelerle ISO 5055 yönergelerini kullanarak kodunuzu güvenlik sorunları için tarayın.

Genel: Analiz Kapsamı

Değerlendirmenin analiz etmesi gerekenleri seçin.

Değer Description
Yalnızca sorun Sorunları algılamak için kaynak kodunu analiz edin.
Sorunlar ve Teknolojiler Sorunları algılamak ve kullanılan teknolojileri belirlemek için kaynak kodunu analiz edin.
Sorunlar, Teknolojiler ve Bağımlılıklar Sorunları algılamak, kullanılan teknolojileri belirlemek ve bağımlılıkları eşlemek için kaynak kodunu analiz edin.

Java Yükseltmesi: Hedef Çalışma Zamanı

Java Yükseltme etki alanını seçtiğinizde form bu ayarı görüntüler. Bağımlılıkları ve güncel olmayan uygulama yığınını analiz etmek için bir hedef JDK seçin.

Değer Description
OpenJDK 21 OpenJDK 21'e geçiş için en iyi yöntemler. (Önerilen)
OpenJDK 17 OpenJDK 17'ye geçiş için en iyi yöntemler.
OpenJDK 11 OpenJDK 11'e geçiş için en iyi yöntemler.

Buluta Hazır Olma: Hedef İşlem Hizmetleri

Bulut Hazırlığı etki alanını seçtiğinizde form bu ayarı görüntüler. Uygulamanızı geçirmek için hedef Azure işlem hizmetlerini seçin. Hangisini kullanacağınıza karar vermediyseniz birden çok hedef seçin. Ardından değerlendirme raporundaki hedefleri karşılaştırabilirsiniz.

Değer Description
Azure App Service Bir uygulamayı Azure Uygulaması Hizmetine dağıtmak için en iyi yöntemler.
Azure Kubernetes Service (AKS) Azure Kubernetes Service'e uygulama dağıtmak için en iyi yöntemler.
Azure Container Apps (ACA) Azure Container Apps'e uygulama dağıtmaya yönelik en iyi yöntemler.

Bulut Hazırlığı: Hedef İşletim Sistemi

Bulut Hazırlığı etki alanını seçtiğinizde form bu ayarı görüntüler. Uygulamaları çalıştırmak için hedef işletim sistemlerini seçin.

Değer Description
Linux Uygulamaları Linux platformuna geçirmek için en iyi yöntemler.
Windows Uygulamaları Windows platformuna geçirmek için en iyi yöntemler.

Buluta Hazır Olma: Kapsayıcıya Alma

Bulut Hazırlığı etki alanını seçtiğinizde form bu ayarı görüntüler. Uygulamanızı kapsayıcıya almak için düzeltilmesi gereken sorunları analiz etmek için etkinleştirin.

Değer Description
Kapsayıcı oluşturmayı etkinleştirme Uygulamaları kapsayıcıya alma için en iyi yöntemler.

Örnekler

Aşağıdaki örneklerde bazı yaygın yapılandırma senaryoları açıklanmaktadır:

  • Örnek bir: Uygulamalarınızı Linux kapsayıcıları olarak AKS'ye geçirmek ve hangi sorunların düzeltilmesi gerektiğini anlamak istiyorsunuz. Aşağıdaki yapılandırmayı kullanın:

    • Değerlendirme Etki Alanları: Bulut Hazırlığı'nı seçin
    • Analiz Kapsamı: Yalnızca Sorun'a tıklayın
    • Hedef İşlem Hizmetleri: Azure Kubernetes Service (AKS) öğesini seçin
    • Hedef İşletim Sistemi: Linux'ı seçin
    • Kapsayıcıya Alma: Kapsayıcı oluşturmayı etkinleştir'i seçin
  • Örnek iki: Uygulamalarınızı App Service Linux'a geçirmek ve hangi sorunların düzeltilmesi gerektiğini anlamak istiyorsunuz. Aşağıdaki yapılandırmayı kullanın:

    • Değerlendirme Etki Alanları: Bulut Hazırlığı'nı seçin
    • Analiz Kapsamı: Yalnızca Sorun'a tıklayın
    • Hedef İşlem Hizmetleri: Azure App Service'i seçin
    • Hedef İşletim Sistemi: Linux'ı seçin
  • Örnek üç: Uygulamalarınızı JDK 21'e modernleştirmek ve hangi sorunların düzeltilmesi gerektiğini anlamak istiyorsunuz. Aşağıdaki yapılandırmayı kullanın:

    • Değerlendirme Etki Alanları: Java Yükseltme'yi seçin
    • Analiz Kapsamı: Yalnızca Sorun'a tıklayın
    • Hedef Çalışma Zamanı: OpenJDK 21'i seçin

Araç değerlendirmeyi tamamladıktan sonra yeni bir rapor oluşturur ve rapor listesine ekler. Etkileşimli pano otomatik olarak açılır ve kapsamlı analiz sonuçları sağlar. Birden çok Azure hizmet hedeflerini yapılandırdıktan sonra geçiş yaklaşımlarını karşılaştırmak ve hizmete özgü önerileri görüntülemek için bunlar arasında kolayca geçiş yapabilirsiniz.

Azure hizmeti hedef seçimi seçeneklerini içeren GitHub Copilot modernleştirme değerlendirme panosunu gösteren Visual Studio Code'un ekran görüntüsü.

Değerlendirme raporunu yorumlama

Değerlendirme raporu, uygulamanızın Azure geçişi ve modernleştirmeye hazır olduğunu anlamanıza yardımcı olacak kapsamlı analiz sonuçları sağlar. Bu bölüm rapor yapısında size yol gösterir ve bilinçli geçiş kararları vermek için bulguları yorumlamanıza yardımcı olur.

Rapor yapısına genel bakış

Değerlendirme raporu birkaç önemli bölümden oluşur:

  • Uygulama Bilgileri: Java sürümü, çerçeveler, derleme araçları ve proje yapısı gibi uygulamanızla ilgili temel bilgiler.
  • Sorun Özeti: Kritiklik yüzdelerine sahip etki alanına göre kategorilere ayrılmış geçiş sorunlarına genel bakış.
  • Ayrıntılı Analiz: Ayrıntılı rapor aşağıdaki dört alt bölüm halinde düzenlenmiştir.
    • Sorunlar: Dikkat gerektiren tüm sorunların kısa bir özetini sağlar.
    • Bağımlılıklar: Uygulama içinde bulunan tüm Java paketlenmiş bağımlılıklarını görüntüler.
    • Teknolojiler: Uygulamada kullanılan teknolojileri hızla görüntüleyebilmeniz için işlevlere göre gruplandırılmış tüm eklenmiş kitaplıkları görüntüler.
    • İçgörüler: Algılanan teknolojileri anlamanıza yardımcı olmak için dosya ayrıntılarını ve bilgilerini görüntüler.

GitHub Copilot modernizasyon değerlendirme raporu panosunu gösteren Visual Studio Code'un ekran görüntüsü.

Issues

Sorunlar sekmesini seçerek bu bölüme erişin. Bu sekmede, uygulamayı Azure'a başarıyla geçirmek için çözmeniz gereken Bulut Hazırlığı, Java Yükseltme ve Güvenlik ile ilgili çeşitli sorunların kategorilere ayrılmış bir listesi sağlanır. Aşağıdaki tablolarda Etki Alanı ve Kritiklik değerleri açıklanmaktadır:

Alan adı Description
Java Yükseltmesi Eski uygulama yığınlarını belirleyin ve yükseltme önerileri alın.
Bulut Hazırlığı Eyleme dönüştürülebilir geçiş kılavuzuyla uygulamanızın Azure için hazır olma durumunu değerlendirin.
Güvenlik Önerilen düzeltmelerle ISO 5055 yönergelerini kullanarak kodunuzu güvenlik sorunları için tarayın.
Kritiklik Description
Zorunlu Azure'a geçiş için düzeltmeniz gereken sorunlar.
Potansiyel Geçişi etkileyebilecek ve gözden geçirilmesi gereken sorunlar.
Opsiyonel Düşük etkili sorunlar. Bunların düzeltilmesi önerilir ancak isteğe bağlıdır.

GitHub Copilot modernizasyon değerlendirme raporu sorun listesini gösteren Visual Studio Code'un ekran görüntüsü.

Daha fazla bilgi için başlığı seçerek bildirilen her sorunu genişletin. Raporda şu bilgiler yer alır:

  • Olayların oluştuğu dosyaların listesi ve etkilenen kod satırlarının sayısı. Dosya bir Java kaynak dosyasıysa, dosya satır numarasının seçilmesi sizi ilgili kaynak rapora yönlendirir.
  • Sorunun ayrıntılı açıklaması. Bu açıklama sorunu özetler, bilinen çözümleri sağlar ve sorun veya çözümle ilgili destekleyici belgelere başvurur.

GitHub Copilot modernizasyon değerlendirme raporu sorun ayrıntılarını gösteren Visual Studio Code'un ekran görüntüsü.

Bağımlılıklar

Bağımlılıklar sekmesini seçerek bu bölüme erişin. Bu sekme, uygulama içinde bulunan tüm Java paketlenmiş bağımlılıklarını görüntüler.

GitHub Copilot modernizasyon değerlendirme raporu bağımlılık listesini gösteren Visual Studio Code'un ekran görüntüsü.

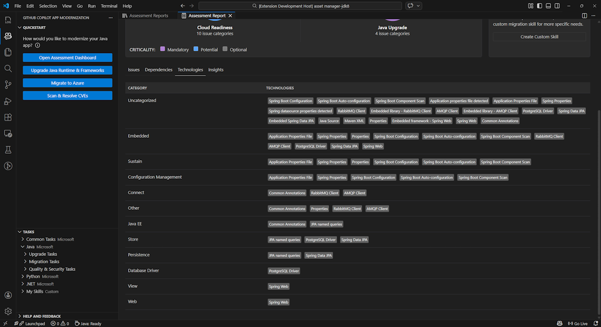
Teknolojileri

Teknolojiler sekmesini seçerek bu bölüme erişin. Bu sekmede analiz edilen uygulamada işleve göre gruplandırılmış teknolojilerin oluşumları listelenir. Bu rapor, uygulamada bulunan teknolojilere genel bir bakış sağlar ve her uygulamanın amacını hızla anlamanıza yardımcı olmak için tasarlanmıştır.

GitHub Copilot modernizasyon değerlendirme raporu teknoloji listesini gösteren Visual Studio Code'un ekran görüntüsü.

Insights

İçgörüler sekmesini seçerek bu bölüme erişin. Algılanan teknolojileri anlamanıza yardımcı olmak için dosya ayrıntılarını ve bilgilerini görüntüler.

GitHub Copilot modernizasyon değerlendirme raporu içgörü listesini gösteren Visual Studio Code'un ekran görüntüsü.

Değerlendirme raporlarını çalıştırma

Etkili rapor yönetimi işbirliği sağlar, değerlendirme geçmişini korur ve mevcut iş akışlarıyla tümleşir. Her değerlendirme çalıştırması, rapor listesinde bağımsız bir rapor oluşturur ve gerektiğinde tek tek raporları içeri aktarabilir, dışarı aktarabilir veya silebilirsiniz.

Değerlendirme raporunu içeri aktarma

Değerlendirmeyi doğrudan GitHub Copilot modernizasyonunda çalıştırmanın yanı sıra değerlendirme raporlarını da içeri aktarabilirsiniz. Raporlar AppCAT CLI sonuçlarından (GitHub Copilot modernleştirme dışarı aktarılmış raporu veya Dr. Geçişi'nden bir uygulama bağlam dosyası gibi report.json) gelebilir.

Değerlendirme raporunu GitHub Copilot modernizasyonuna aktarmak için değerlendirme raporları sayfasında İçeri Aktar'ı seçin veya Ctrl+ ShiftPtuşlarına+ basın ve ardından değerlendirme raporunu içeri aktarma araması yapın.

GitHub Copilot modernizasyon değerlendirme raporu içeri aktarma arabirimini gösteren Visual Studio Code'un ekran görüntüsü.

Değerlendirme raporunu dışarı aktarma

Değerlendirme panosunda, değerlendirme tarafından algılanan sorunları görüntüleyebilir ve kararı belirlemek için geçiş çözümünü seçebilirsiniz. Raporu dışarı aktarabilir ve başkalarıyla paylaşabilirsiniz. Raporu dışarı aktarırsanız, diğer kişilerin değerlendirmeyi kendi başlarına çalıştırmaları gerekmez ve raporu içeri aktarabilir ve değerlendirme ile geçiş kararını doğrudan görüntüleyebilir.

GitHub Copilot modernizasyonundan bir değerlendirme raporunu dışarı aktarmak için, rapor listesindeki hedef raporda ... (diğer eylemler) düğmesini ve ardından Dışarı Aktar'ı seçin.

GitHub Copilot modernizasyon değerlendirme raporu dışarı aktarma seçeneklerini ve arabirimini gösteren Visual Studio Code'un ekran görüntüsü.

Değerlendirme raporunu silme

Artık bir rapora ihtiyacınız yoksa, raporu rapor listesinden silebilirsiniz.

Değerlendirme raporunu kaldırmak için, rapor listesindeki hedef raporda ... (diğer eylemler) düğmesini seçin ve ardından Sil'i seçin.

GitHub Copilot modernleştirmesinin değerlendirme raporunu silme işlemini gösteren Visual Studio Code'un ekran görüntüsü.

Değerlendirmeyi çalıştırmadan önce yapılandırma

Değerlendirmeyi çalıştırmadan önce GitHub Copilot modernleştirme Değerlendirmesi bölmesinde Değerlendirmeyi Yapılandır'ı seçerek yapılandırın.

Değerlendirmeyi Yapılandır düğmesinin vurgulandığı GitHub Copilot modernleştirme Değerlendirmesi bölmesini gösteren ekran görüntüsü.

Yapılandırma özellikleri

Şu anda değerlendirme için target, capability, osve mode özelliklerini yapılandırabilirsiniz.

Varsayılan olarak değerlendirme, hizmet hedef olarak Azure Kubernetes Service (AKS), Azure App Service ve Azure Container Apps (ACA) ile çalışır.

  • target: Uygulamaları çalıştırılacak Azure işlem hizmeti. Hangisini kullanacağınıza karar vermediyseniz birden çok hedef seçin. Ardından değerlendirme raporundaki hedefleri karşılaştırabilirsiniz.

    Değer Description
    azure-aks Azure Kubernetes Service'e uygulama dağıtmak için en iyi yöntemler.
    azure-appservice Bir uygulamayı Azure Uygulaması Hizmetine dağıtmak için en iyi yöntemler.
    azure-container-apps Azure Container Apps'e uygulama dağıtmaya yönelik en iyi yöntemler.
  • capability: uygulamaları modernleştirmek için hedef teknoloji.

    Değer Description
    containerization Uygulamaları kapsayıcıya alma için en iyi yöntemler.
    openjdk11 OpenJDK 11'e geçiş için en iyi yöntemler.
    openjdk17 OpenJDK 17'ye geçiş için en iyi yöntemler.
    openjdk21 OpenJDK 21'e geçiş için en iyi yöntemler.
  • os: uygulamaların çalıştırılacak hedef işletim sistemi.

    Değer Description
    linux Uygulamaları Linux platformuna geçirmek için en iyi yöntemler.
    windows Uygulamaları Windows platformuna geçirmek için en iyi yöntemler.
  • mode: analiz modu.

    Değer Description
    issue-only Yalnızca sorunları algılamak için kaynak kodunu analiz edin.
    source-only Hem sorunları hem de kullanılan teknolojileri algılamak için kaynak kodunu analiz edin.
    full Hem sorunları hem de kullanılan teknolojileri algılamak ve bağımlılıkları listelemek için kaynak kodunu analiz edin.

Örnekler

Aşağıdaki örneklerde bazı yapılandırmalar açıklanmaktadır:

  • Örnek bir: Uygulamalarınızı Linux kapsayıcıları olarak AKS'ye geçirmek ve hangi sorunların düzeltilmesi gerektiğini anlamak istiyorsunuz. Aşağıdaki yapılandırmayı kullanın:

    appcat:
    - target:
        - azure-aks
      os:
        - linux
      mode: issue-only
    
  • Örnek iki: Uygulamalarınızı App Service Linux'a geçirmek ve hangi sorunların düzeltilmesi gerektiğini anlamak istiyorsunuz. Aşağıdaki yapılandırmayı kullanın:

    appcat:
    - target:
        - azure-appservice
      os:
        - linux
      mode: issue-only
    
  • Örnek üç: Uygulamalarınızı JDK21'e modernleştirmek ve hangi sorunların düzeltilmesi gerektiğini anlamak istiyorsunuz. Aşağıdaki yapılandırmayı kullanın:

    appcat:
    - capability:
        - openjdk21
      mode: issue-only
    

Araç bir değerlendirme çalıştırdıktan sonra, kapsamlı analiz sonuçları sağlayan etkileşimli panoyu otomatik olarak açar.

Değerlendirme raporunu yorumlama

Değerlendirme raporu, uygulamanızın Azure geçişi ve modernleştirmeye hazır olduğunu anlamanıza yardımcı olacak kapsamlı analiz sonuçları sağlar. Bu bölüm rapor yapısında size yol gösterir ve bilinçli geçiş kararları almak için bulguları yorumlamanıza yardımcı olur.

Rapor yapısına genel bakış

Değerlendirme raporu birkaç önemli bölümden oluşur:

  • Uygulama Bilgileri: Java sürümü, çerçeveler, derleme araçları, proje yapısı ve hedef Azure hizmeti gibi uygulamanızla ilgili temel bilgiler.
  • Sorun Özeti: Kritiklik yüzdelerine sahip etki alanına göre kategorilere ayrılmış geçiş sorunlarına genel bakış.
  • Ayrıntılı Analiz: Ayrıntılı rapor aşağıdaki dört alt bölüm halinde düzenlenmiştir.
    • Sorunlar: Dikkat gerektiren tüm sorunların kısa bir özetini sağlar.
    • Bağımlılıklar: Uygulama içinde bulunan tüm Java paketlenmiş bağımlılıklarını görüntüler.
    • Teknolojiler: İşlevselliğe göre gruplandırılmış tüm ekli kitaplıkları görüntüleyerek uygulamada kullanılan teknolojileri hızla görüntülemenizi sağlar.
    • İçgörüler: Algılanan teknolojileri anlamanıza yardımcı olmak için dosya ayrıntılarını ve bilgilerini görüntüler.

GitHub Copilot modernizasyon değerlendirme raporu panosunu gösteren ekran görüntüsü.

Issues

Sorunlar sekmesini seçerek bu bölüme erişin. Bu sekme, uygulamayı Azure'a başarıyla geçirmek için çözmeniz gereken bulut hazırlığı ve Java yükseltmesinin çeşitli yönlerine yönelik kategorilere ayrılmış bir sorun listesi sağlar. Aşağıdaki tablolarda Etki Alanı ve Kritiklik değerleri açıklanmaktadır:

Alan adı Description
Bulut Hazırlığı Azure hizmetleri önermek ve bulutta yerel hazır olma durumunu sağlamak için uygulama bağımlılıklarını değerlendirir.
Java Yükseltmesi Sürüm yükseltme için JDK ve çerçeve sorunlarını tanımlar.
Kritiklik Description
Zorunlu Azure'a geçiş için düzeltmeniz gereken sorunlar.
Potansiyel Geçişi etkileyebilecek ve gözden geçirilmesi gereken sorunlar.
Opsiyonel Düşük etkili sorunlar. Bunların düzeltilmesi önerilir ancak isteğe bağlıdır.

GitHub Copilot modernizasyon değerlendirme raporu sorun listesini gösteren ekran görüntüsü.

Daha fazla bilgi için başlığı seçerek bildirilen her sorunu genişletin. Raporda şu bilgiler yer alır:

  • Olayların oluştuğu dosyaların listesi ve etkilenen kod satırlarının sayısı. Dosya bir Java kaynak dosyasıysa, dosya satır numarasının seçilmesi sizi ilgili kaynak rapora yönlendirir.
  • Sorunun ayrıntılı açıklaması. Bu açıklama sorunu özetler, bilinen çözümleri sağlar ve sorun veya çözümle ilgili destekleyici belgelere başvurur.

GitHub Copilot modernizasyon değerlendirme raporu sorun ayrıntılarını gösteren ekran görüntüsü.

Bağımlılıklar

Bağımlılıklar sekmesini seçerek bu bölüme erişin. Bu sekme, uygulama içinde bulunan tüm Java paketlenmiş bağımlılıklarını görüntüler.

GitHub Copilot modernizasyon değerlendirme raporu bağımlılık listesini gösteren ekran görüntüsü.

Teknolojileri

Teknolojiler sekmesini seçerek bu bölüme erişin. Bu sekmede analiz edilen uygulamada işleve göre gruplandırılmış teknolojilerin oluşumları listelenir. Bu rapor, uygulamada bulunan teknolojilere genel bir bakış sağlar ve her uygulamanın amacını hızla anlamanıza yardımcı olmak için tasarlanmıştır.

GitHub Copilot modernizasyon değerlendirme raporu teknoloji listesini gösteren ekran görüntüsü.

Insights

İçgörüler sekmesini seçerek bu bölüme erişin. Algılanan teknolojileri anlamanıza yardımcı olması için dosya ayrıntılarını ve bilgilerini görüntüler.

GitHub Copilot modernizasyon değerlendirme raporu içgörü listesini gösteren ekran görüntüsü.

Değerlendirme raporunu silme

Raporu artık istemiyorsanız silebilirsiniz.

Değerlendirme raporunu kaldırmak için Değerlendirme Raporu'na sağ tıklayın ve sil'i seçin.

GitHub Copilot modernleştirmesinin değerlendirme raporunu silme işlemini gösteren ekran görüntüsü.

Sonraki adım

Hızlı Başlangıç: Kendi becerilerinizi oluşturma ve uygulama