简介

已完成

本模块介绍了将 Microsoft Power BI 与 Microsoft Power Automate Process Mining 相结合的增强功能。 它涵盖了如何将流程挖掘数据引入 Power BI 以实现灵活、动态的报告的基础知识。 Power Automate Process Mining 提供了一种强大的方法来揭示业务流程的复杂之处,从而帮助您识别瓶颈并发现改进机会。 在 Power BI 分析和可视化过程中,它可使数据真正转化为可操作见解。

将 Power BI 与 Power Automate Process Mining 结合使用的原因

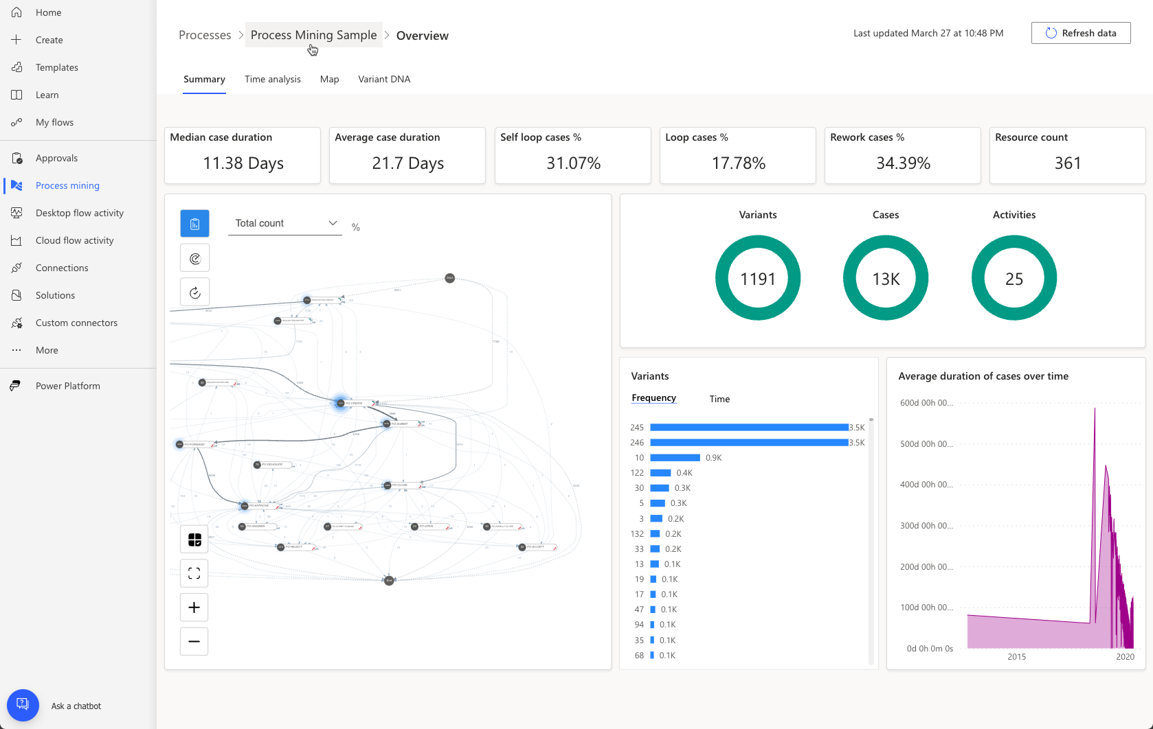
Power Automate Process Mining 包括一个嵌入式 Power BI 报表,该报表中包括详细的流程图、预生成的 KPI、筛选器和可视化,以帮助您了解您的流程。 但是,此报表不可自定义或扩展,并且仅包含通过 Power Automate Process Mining 引入的数据。

通过连接到您自己的 Power BI 高级工作区,您可以使用更高的产能来分析包含更多数据的流程。 此外,您还可以自定义外观和行为、引入更多数据源、扩展数据模型和创建其他报表。 下图显示了自定义报表的示例,该报表可进行定制以提供有关特定结算审批流程的详细信息。

下图是合规性报表的另一个示例。 查看这两个报表。 请注意,他们以非流程挖掘的方式呈现来自流程挖掘分析的数据,典型的商务用户无需了解流程挖掘即可理解。

自定义流程挖掘报表是一种有效方法,可进一步分析流程挖掘创建的数据,以为您的组织提供有价值的业务信息。

如何将 Power BI 与 Power Automate Process Mining 结合使用

使用 Power BI 扩展 Power Automate 流程挖掘报告的高级别步骤包括:

  1. 设置具有高级容量的 Power BI 工作区。

  2. 将您的流程连接到工作区并在 Power BI 中加载流程分析。

  3. 在 Power BI 工作区中自定义数据模型和报表。

有关设置 Power BI 工作区和在 Power BI 中加载流程分析的详细说明,请转到使用您自己的 Power BI 工作区自定义报表 - Power Automate | Microsoft Learn