在 Power Automate 中分析流程挖掘报表

已完成

本单元重点介绍 Power Automate 为流程挖掘提供的各种类型的报表,以及如何有效地分析它们。 这些报表对于深入了解您的业务流程以及确定哪些方面需要改进和实现自动化至关重要。 虽然这些报表不是必需的,但是在您完成前面在 Power Automate 中创建流程挖掘报表的练习后,可以使用这些报表。 打开报表并继续操作。

“摘要”选项卡

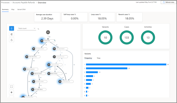
以下屏幕截图显示了您可以在摘要选项卡上查看的数据类型,例如 KPI 和可视化。

关键绩效指标

摘要选项卡的上部显示流程的关键绩效指标 (KPI)。

  • 平均案例持续时间 - 显示平均案例持续时间(以天为单位)。 数据中的离群值会影响此 KPI。

  • 自循环案例百分比 - 包含自重复活动的案例百分比。

  • 循环案例百分比 - 包含非自循环重复活动的案例百分比。

  • 返工案例百分比 - 包含自循环或循环的案例百分比。

如果您拥有高级 许可证,将显示两个额外的 KPI:

  • 案例持续时间中间值 - 案例持续时间排序列表中的中间值。 与平均案例持续时间指标相比,数据中的极值或异常值对该指标的影响较小。

  • 资源计数 - 流程中包含的资源计数。 资源可以是执行活动的任何实体,例如员工、机器或设备。

可视化

报表的可视化区域提供了额外信息。 顶部面板显示变体案例活动圆环图。

  • 变体 - 路径是整个流程中的一系列独特步骤。 上图表示流程中包含 10 个路径,这意味着我们可以通过 10 种变型(或变体)完成整个流程。 不同路径之间可能在一个或多个步骤上存在差异。

  • 案例 - 案例是完成的整个流程的单个实例。 它表示单个流程中发生的一组活动或事件。 例如,如果组织中的一名员工使用五个步骤完成一个流程,这是一个案例。 同样,如果另一名员工使用四个步骤完成同一流程,这是不同的案例。 以上流程报表中的案例圆环图显示共有 133 个案例,这就是说流程已经完成了 133 次。

  • 活动 - 活动表示流程中发生的特定事件或任务,例如发票输入向客户退款。 上图表示您的流程已识别出 13 个不同的活动。 每个活动都有助于推进案例或流程实例的完成。 了解每项活动的频率和持续时间可以为流程改进提供重要见解。

下部面板显示了变体数量水平条形图,其中显示了流程中执行每条唯一路径的次数。 例如,如果路径 1 被执行了 68 次,就说明 68 个不同的流程完成过程遵循了路径 1 中的步骤序列。 如下图所示,图表中的 10 个条形对应着变体圆环图中的 10 个路径。 如果切换到时间类别(查看右侧正下方),您还可以查看每个路径的平均持续时间。

如果您拥有高级许可证,则您还能够在同一面板中查看名为随时间变化的案例平均持续时间的图表。 此图显示随时间变化的流程平均持续时间。 如下图所示,该流程在七月中下旬花费的时间更长。

“地图”选项卡

地图选项卡上,您可以使用流程图可视化从流程中的一个活动到下一个活动的流。 通过查看关于业务流程执行方式的图表,您可以深入了解存在改进机会的领域。

在报表页面上,选择地图选项卡以打开更大的流程图视图。 您可以拖动流程图,然后使用流程图上的滚动按钮放大和缩小(或者使用流程图左下角的 + 和 - 按钮)。 用于描绘正方形的角的按钮允许您重新居中视图。

下表描述了流程图的不同部分,编号对应于下一个屏幕截图:

  1. 节点 - 表示流程中的单个活动。

  2. 节点上的数字 - 表示包含该活动的案例数量。 在以下示例中,包含检查客户付款活动的案例有 68 个。

  3. 有向箭头线 - 这些线用于连接不同节点,表示从一项活动到另一项活动的流。 箭头上的数字表示从一项活动发展到该路径上另一项活动的案例数量。 例如,如果由贷记单条目指向向客户退款的箭头上的数字为 68,则贷记单条目活动中的所有 68 个案例都包含向客户退款活动作为下一步骤。

  4. 光环 - 这些元素出现在每个节点的数字周围,表示包含该节点活动的案例的相对计数。 光环的大小表示案例的数量。 案例计数越大,光环越宽。 例如,如果一项活动包含 133 个案例中的 113 个案例(大约 85%),与仅包含 12 个案例(大约 9%)的活动相比,前者的光环更宽。

下一部分将探索时间绩效流程图。 在当前页面上,选择绩效按钮,然后从下拉菜单中选择平均持续时间

您已经学完了前面的描述,现在,我们来测试一下您的知识掌握情况。 转到以下屏幕截图,在浏览以下描述之前尝试描述时间绩效流程图的属性。

此列表描述了时间绩效流程图的不同部分,每个编号对应于下一个屏幕截图:

  1. 节点 - 节点表示流程中的单个活动。

  2. 每个节点处的数字 - 表示该特定活动的平均持续时间。 在以下示例中,检查客户付款节点的数字为 2.75,表示完成该活动平均需要 2.75 小时。

  3. 有向箭头线 - 这些线和线上的数字表示从一项活动到另一项活动的流。 在以下示例中,在贷记单条目步骤之后,平均需要花费 9.21 小时才能开始向客户退款步骤。

  4. 红色光环 - 这些元素出现在每个节点的数字周围,表示活动的平均相对持续时间。 活动的平均持续时间相对于其他活动的持续时间越长,光环越宽,突出显示了花费时间最长的活动。

“变体 DNA”选项卡

借助变体 DNA 图表,您可以比较流程中的不同端到端路径,准确识别各路径之间的不同之处。 例如,在变体 2 和变体 3 中,路径的第 5 个步骤存在差异。 图表侧边的图例显示变体 2 的第五个活动是批准发票活动,而变体 3 的第五个活动则是拒绝发票活动。

变体 DNA 可以帮助您识别流程中偏离业务理想或期望路径的路径。 例如,如果变体 1 表示流程的理想路径,那么只有 51.13% 的案例遵循该路径。 此结果表明近一半案例偏离了期望路径,可能说明流程中存在问题或瓶颈,而您需要解决这些问题或瓶颈,才能提高流程效率。

本单元侧重于帮助您了解如何在 Power Automate 生成的各种流程挖掘报表中导航并进行分析。 这些技能对于识别低效问题、确保合规性并最终指导您实现超自动化和卓越流程至关重要。