共用方式為


Data API 建構器(預覽版)

Visual Studio Code 的 MSSQL 擴充功能包含整合的 UI for Data API 建構器,讓你能為 SQL 資料庫資料表建立 REST、GraphQL 和 MCP 端點,無需撰寫設定檔或離開 Visual Studio Code。 你可以選擇要暴露哪些資料表、設定 CRUD 權限、選擇 API 類型、預覽產生的設定,並部署由 Data API 建構器驅動的本地後端,全部都來自視覺化介面。

Visual Studio Code 中 Data API 建構器介面的截圖,包含實體清單和 CRUD 勾選框。

小提示

Data API 建構器目前還在預覽階段,可能會根據回饋做出調整。 歡迎加入 GitHub Discussions 社群,分享想法或回報問題。

這很重要

此功能已知有限制,包括僅支援 SQL 驗證的容器部署,以及資料型別相容性受限。 部署前請檢視 已知限制已知問題

Features

資料 API 建構器整合提供以下功能:

  • 選擇資料庫實體(資料表)作為 API 端點,依模式組織且可折疊分組。
  • 為每個實體分別設定建立、讀取、更新和刪除(CRUD)權限。
  • 選擇產生的 API 類型:REST、GraphQL、MCP 或任意組合。
  • 配置進階實體設定,包括自訂 REST 路徑、自訂 GraphQL 類型名稱及授權角色。
  • 在唯讀定義面板中預覽產生的資料 API 建構器 JSON 設定。
  • 在本地部署 Data API 建構器,作為 Docker 容器,並自動進行前置檢查。
  • 直接在 Visual Studio Code 中使用內建的 Simple Browser 測試執行 API。
  • 使用 GitHub Copilot 聊天功能透過自然語言提示來配置實體。

先決條件

在使用 Data API 建構器之前,請確保符合以下要求:

開放資料 API 建構器

你可以從兩個入口點開啟 Data API 建構器設定檢視:

  • 從物件總管:右鍵點擊資料庫節點,選擇 建置資料 API(預覽)......

    Visual Studio Code 中 Data API 建構器設定視圖的截圖,包含實體清單和 CRUD 勾選框。

  • 從結構設計器中:選擇 設計 API 按鈕(工具列右上角的按鈕),或在左側面板中選擇 Backend 圖示。

    Schema Designer 工具列中 Design API 按鈕和後端圖示的截圖。

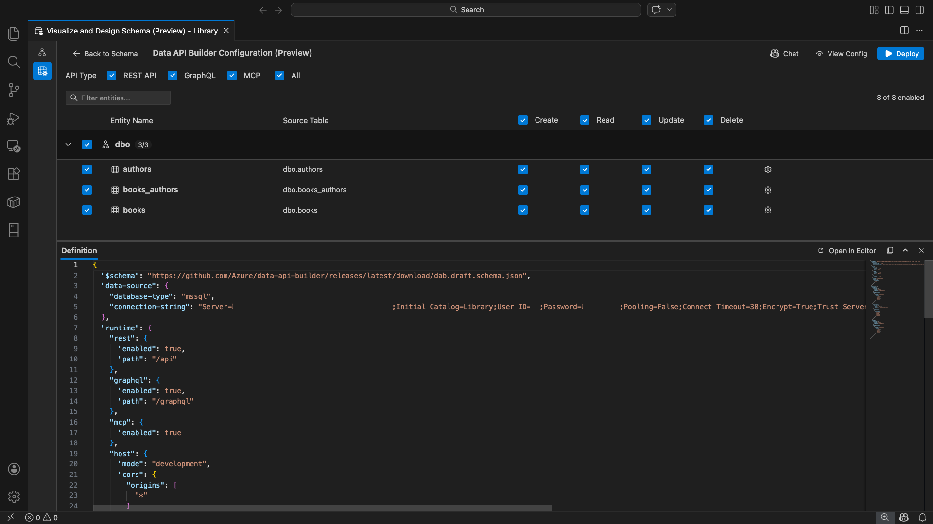
Data API 建構器設定檢視會開啟,顯示您的資料庫實體、API 類型選項及設定控制。

選取實體

實體選擇檢視會列出你連接資料庫中所有的資料表,並依結構分組。

  • 每個結構列可摺疊,並顯示一個計數徽章,顯示啟用的實體數量(例如「3/5」)。
  • 選擇一個結構層級的勾選框,切換該架構中的所有實體。 勾選框支援三州選擇:全部、無或混合。
  • 每個實體列會顯示:啟用勾選框、實體名稱、來源資料表、CRUD 勾選框,以及設定按鈕。
  • 停用實體會使其列變灰,並關閉 CRUD 勾選框和設定按鈕。

使用頂部 的篩選框 ,依名稱、結構或來源資料表搜尋實體。 這個篩選器不區分大小寫,啟用的計數會根據篩選結果更新。

實體篩選框的截圖,搭配搜尋詞過濾實體清單。

設定權限與 API 類型

CRUD 權限

為每個實體切換建立讀取更新刪除的核取方塊。 標頭層級的 CRUD 勾選框可切換所有啟用實體的該動作,並支援三態選擇。

API 類型選擇

在設定檢視的最上方,選擇要產生的 API 類型:

  • REST API:用 Swagger UI 生成 REST 端點用於測試。
  • GraphQL:透過 Nitro GraphQL 遊樂場生成 GraphQL 端點。
  • MCP預覽):產生模型上下文協定端點。
  • All:選擇或取消所有 API 類型。

至少選擇一種 API 類型。

Data API 建構器設定檢視頂部的 REST API、GraphQL、MCP,以及所有核取方塊的截圖。

進階實體配置

選擇實體列上的齒輪圖示,開啟 進階實體設定 對話框,您可以設定:

  • 實體名稱:API 路由與回應中使用的名稱(預設為資料表名稱)。
  • 授權角色:在 匿名(無需 驗證)與 已認證 (需使用者認證)之間切換。
  • 自訂 REST 路徑:可以選擇覆寫預設的 api/entityName 路徑。
  • 自訂 GraphQL 類型:可選擇覆蓋預設的 GraphQL 類型名稱。

選擇 「套用變更 」以儲存你的設定,或選擇 取消 以丟棄。

進階實體設定對話框的截圖,顯示實體名稱、授權角色、自訂 REST 路徑及自訂 GraphQL 類型欄位。

預覽配置

在工具列中選擇 「檢視設定 」按鈕,開啟設定檢視底部的 定義 面板。 此面板顯示產生的資料 API 建構器 JSON 設定檔,格式為唯讀格式。

定義小組:

  • 反映目前的實體選擇、API 類型及進階設定。
  • 與 UI 和 GitHub Copilot 聊天功能保持同步:任何一端的變更都會立即更新預覽。
  • 配置輸出中僅包含啟用的實體。
  • 根據所選 API 類型,顯示 REST、GraphQL 及 MCP 執行時區段。

選擇「 在編輯器中開啟 」,可在完整的 Visual Studio Code 編輯器分頁中查看設定。選擇 複製 以將設定複製到剪貼簿。

定義面板的截圖,顯示產生的資料 API 建構器 JSON 設定,並有「在編輯器中開啟」和「複製」按鈕。

用 Docker 本地部署

Data API 建構器是以本地 Docker 容器形式部署的。 部署精靈會引導你完成整個流程:

  1. 在工具列中選擇 部署 按鈕。

  2. 會開啟「 部署 DAB 容器 」對話框,描述本地容器的部署。 選取 下一步

    部署 DAB 容器對話框的截圖,附上本地容器部署說明。

  3. 準備 Docker畫面會依序進行前置檢查:

    • 檢查 Docker 安裝:驗證 Docker 是否安裝在你的系統上。
    • 啟動 Docker 桌面:確保 Docker 桌面正在執行。
    • 檢查 Docker 引擎:確認 Docker 引擎是否已準備好。

    Docker 前置檢查依序執行的截圖。

    所有檢查完成後,選擇 「下一步 」繼續。

    Docker 前置條件檢查成功完成的截圖。

  4. 容器 設定 畫面會出現:

    • 容器名稱:Docker 容器的可選名稱(預設自動生成)。
    • Port:用來暴露 API 的埠(預設: 5000)。
    • 容器會重複使用來自主動資料庫連線的連線字串。

    選取 [建立容器]。

    容器設定畫面的截圖,包含容器名稱和港口欄位。

  5. 部署依序執行三個步驟:拉取映像、啟動容器,以及檢查準備狀況。

    部署進度截圖,顯示容器建立步驟。

  6. 成功部署後,精靈會顯示每種啟用 API 類型的端點網址:

    API 類型 端點 Action
    REST http://localhost:{port}/api 檢視 Swagger 會開啟 Swagger 的使用者介面
    GraphQL http://localhost:{port}/graphql Nitro 開啟了 GraphQL 的遊樂場
    MCP http://localhost:{port}/mcp Add to VS Code 會將 MCP 伺服器設定寫入 .vscode/mcp.json

    選擇任意連結即可在 Visual Studio Code 內建的簡易瀏覽器中開啟測試介面。

    部署完成畫面的截圖顯示 Data API 建構容器正在執行,並顯示端點網址。

    以下範例展示了 Swagger 在 Visual Studio Code 中直接測試 REST 端點的介面:

    Visual Studio Code Simple 瀏覽器中 REST 端點的 Swagger 介面截圖。

    以下範例展示了 Nitro GraphQL 平台,用來測試 GraphQL 查詢與異動:

    Visual Studio Code 簡易瀏覽器中 Nitro GraphQL 遊樂場的截圖。

測試執行中的 API

部署完成後,你可以直接在部署完成對話框中,使用 Visual Studio Code 內建的 Simple Browser 測試 API。

REST API

選擇 「檢視 Swagger 」以開啟 Swagger UI,這是一個互動式視覺介面,用於探索與測試 REST 端點。 你可以瀏覽可用的實體、查看請求與回應結構,並直接執行 API 呼叫。

Data API 建構器會為每個啟用的實體產生以下 REST 端點:

方法 端點 說明
GET /api/{entity} 列出一個實體的所有紀錄
GET /api/{entity}/{primaryKey}/{value} 依主鍵取得單一記錄
POST /api/{entity} 建立新的記錄
PUT /api/{entity}/{primaryKey}/{value} 替換現有紀錄
PATCH /api/{entity}/{primaryKey}/{value} 更新記錄中的特定欄位
DELETE /api/{entity}/{primaryKey}/{value} 刪除記錄

欲了解更多 REST 端點資訊,請參閱 Data API 建構器 REST API

GraphQL

選擇 Nitro 即可開啟 Nitro GraphQL 遊樂場,您可以互動式撰寫並測試 GraphQL 查詢與突變。

欲了解更多 GraphQL 端點資訊,請參閱 資料 API 建構器 GraphQL API

MCP

選擇 「加入 VS Code 」以將 MCP 伺服器設定寫入 .vscode/mcp.json。 此配置使資料 API 建構器端點可作為 Visual Studio Code 中的 MCP 伺服器使用。 像 GitHub Copilot 這類 AI 工具可以透過 Data API 建構 API 與你的資料庫互動。

欲了解更多關於 Visual Studio Code 中 MCP 的資訊,請參閱 Use MCP server in Visual Studio Code

終端測試

你也可以從終端機測試端點:

REST API

從特定實體取得所有紀錄:

curl http://localhost:{port}/api/{entityName}

建立新紀錄(若啟用建立權限):

curl -X POST http://localhost:{port}/api/{entityName} \
  -H "Content-Type: application/json" \
  -d '{"Column1": "Value1", "Column2": "Value2"}'

GraphQL

curl -X POST http://localhost:{port}/graphql \
  -H "Content-Type: application/json" \
  -d '{"query": "{ {entityName} { items { Column1 Column2 } } }"}'

小提示

用你在部署時設定的埠(預設:{port})取代5000

GitHub Copilot 整合

對於偏好自然語言的開發者,GitHub Copilot 內建於資料 API 建構器體驗中。 在工具列中選擇 聊天 按鈕,即可開啟一個針對 Data API 建構器設定情境的 GitHub Copilot 聊天會話。 GitHub Copilot 與使用者介面保持同步:透過聊天所做的變更會立即反映在使用者介面上,反之亦然。

以下是一些範例提示:

  • "Enable all SalesLT entities for read operations"
  • "Expose only the Customer and Product tables with full CRUD permissions"
  • "Set all entities in the dbo schema to read-only"
  • "Disable the BuildVersion and ErrorLog entities"
  • "Can you also enable MCP for the Data API builder API?"

以下範例展示了 GitHub Copilot 啟用實體並透過聊天提示設定 CRUD 權限:

GitHub Copilot 在 Data API 建構器聊天中透過自然語言提示啟用實體並設定 CRUD 權限的截圖。

以下範例顯示 GitHub Copilot 啟用 MCP 端點以供資料 API 建構器配置:

GitHub Copilot 在 Data API 建構器聊天中透過自然語言提示啟用 MCP 端點的截圖。

備註

GitHub Copilot 整合需要安裝並登入 GitHub Copilot 和 GitHub Copilot Chat 擴充功能。 關於設定說明,請參見 「設置 GitHub Copilot」。

已知的限制

  • 僅限資料表:設定介面僅支援資料表。 目前設計器中無法提供檢視和儲存程序。
  • 需要 Docker Desktop :本地部署需要安裝並執行 Docker Desktop。
  • 僅支援 SQL 認證:本地 Docker 容器不支援 Microsoft Entra ID 認證方法, ActiveDirectoryInteractive例如 ,因為容器環境無法開啟瀏覽器進行互動式登入流程。 如果你目前的連線使用不支援的認證類型,擴充功能會顯示通知。
  • Microsoft Fabric 不支援 SQL 資料庫:Microsoft Fabric 中的 SQL 資料庫必須 Microsoft Entra 認證,且不支援 SQL 認證。 由於本地容器部署需要 SQL 認證,在 Fabric 中針對 SQL 資料庫部署並非可行的方案。
  • 需要主鍵:透過 Data API 建構器暴露的每個資料表實體,必須在資料庫層級定義主鍵約束。 沒有主鍵的資料表會導致 Data API 建構引擎在啟動時失敗。
  • AI 產生的輸出應該被檢視:GitHub Copilot 可能會產生錯誤或次優的設定。 部署前務必檢視已產生的設定。

已知問題

  • 不支援的 SQL Server 資料型別:Data API 建構器無法序列化某些 SQL Server 資料型態。 包含不支援型別欄位的資料表可能會導致引擎啟動時失敗。 不支援類型包括 geographygeometryhierarchyidrowversionsql_variantxml、 和 。 該擴充功能會以警告圖示標記受影響的實體,並阻止它們被選中部署。 有關資料型別支援的最新資訊,請參見 GitHub issue #3181
  • 不支援容器部署的互動式 Microsoft Entra ID 驗證:Data API 建構容器無法執行互動式 Microsoft Entra 認證。 使用 Microsoft Entra ID 互動方法的連線會被封鎖,並通知用戶。 更多資訊請參閱 GitHub issue #3246
  • MCP 處於預覽階段:Data API 建構器的 MCP 體驗目前處於預覽階段。 欲了解更多資訊,請參閱 資料 API 建構器 MCP 預覽

意見反應與支援

如果您有想法、反饋或想與社區互動,請加入討論 https://aka.ms/vscode-mssql-discussions。 若要回報錯誤,請造訪 https://aka.ms/vscode-mssql-bug。 若要要求新功能,請移至 https://aka.ms/vscode-mssql-feature-request