Comparteix via


Uso de Copilot con informes de Power BI y modelos semánticos

Copilot en informes de Power BI y modelos semánticos puede usarse para diversas tareas tanto para usuarios de negocio como para creadores de informes, desde hacer preguntas sobre los datos de un informe que tiene abierto hasta iniciar la creación de nuevos informes y mejorar sus modelos.

Funcionalidades para usuarios empresariales

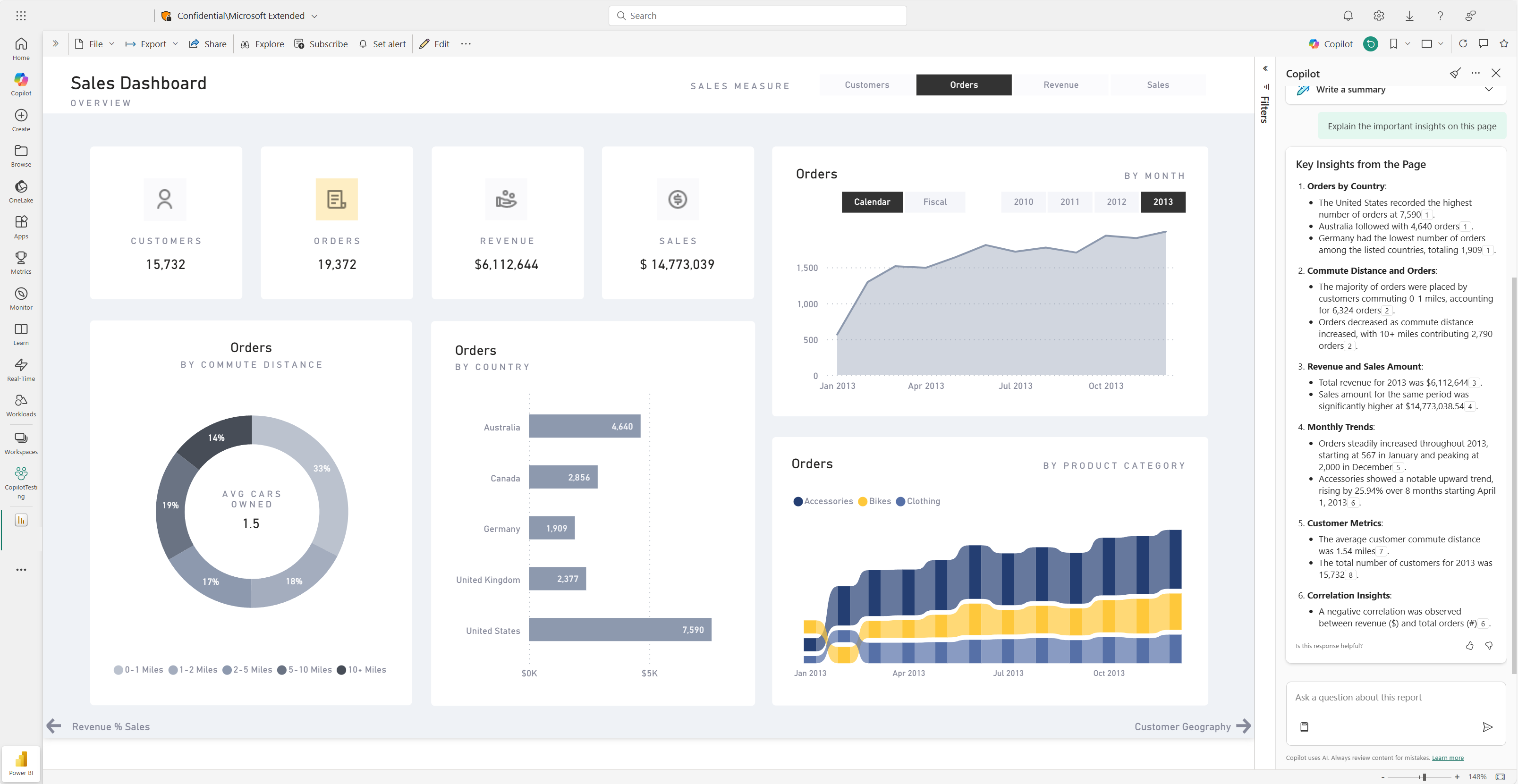
Generación de un resumen del informe

Puede resumir las páginas de informe mediante Copilot en visuales narrativos inteligentes en la página, en el panel Copilot o en las suscripciones del informe. Tiene la flexibilidad de refinar o guiar el resumen mediante la personalización de las solicitudes, como "resumir esta página con viñetas" o "proveer un resumen de las ventas en esta página".

También puede formular preguntas específicas sobre los datos visualizados en una página de informe y recibir una respuesta personalizada. Esta respuesta incluye referencias a objetos visuales específicos, lo que le ayuda a comprender los orígenes de datos específicos que contribuyen a cada parte de la respuesta o del resumen del informe.

Los consumidores pueden usar resúmenes de páginas de informe en los escenarios siguientes:

  • Los informes son complejos o difíciles de entender y los consumidores quieren una explicación.
  • Los consumidores tienen desafíos con la alfabetización visual o de datos y quieren ayuda.
  • Los consumidores quieren un resumen de lenguaje natural para ayudarles a pensar en la información.

Obtenga más información sobre cómo Copilot crea respuestas resumidas a las solicitudes relacionadas con su informe.

Captura de pantalla de la página de resumen de Copilot del dashboard de un informe de Power BI.

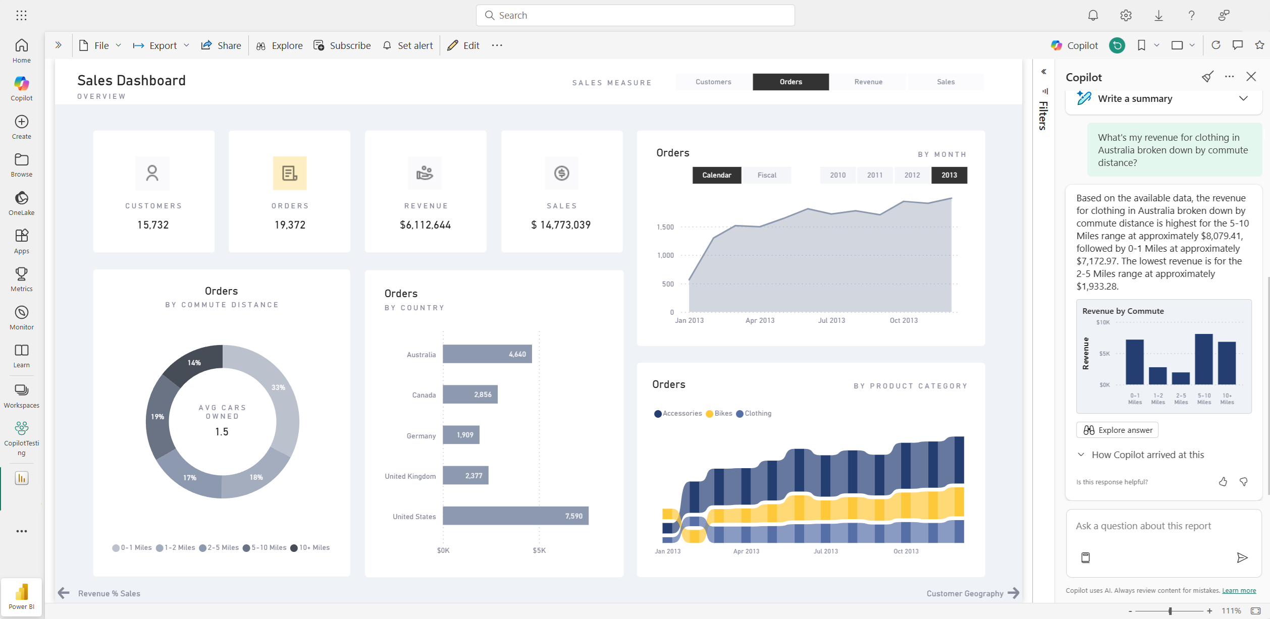
Formular preguntas sobre los datos

Los consumidores pueden formular preguntas sobre los informes y obtener respuestas en el panel Copilot. Copilot puede encontrar puntos de datos específicos para el usuario y devolverlos como resultado, haciendo referencia al objeto visual de donde se obtuvo.

Copilot también puede usar medidas y columnas en el modelo semántico para ayudarle a explorar los datos de nuevas maneras. A medida que formula preguntas sobre los informes y modelos, Copilot comprueba si la respuesta se puede encontrar en las visualizaciones del informe. Si los objetos visuales existentes no responden a la pregunta, Copilot crea un objeto visual automáticamente mediante el modelo.

Estos son ejemplos del tipo de solicitudes que Copilot puede ayudarle con:

  • ¿Puedo ver esta medida filtrada a otra región o intervalo de tiempo?
  • ¿Cuáles son las categorías principales por una determinada métrica?
  • Muéstreme cómo ha cambiado esta medida con el tiempo.

Captura de pantalla de Copilot que responde a una pregunta de datos en el informe de Power BI.

Los consumidores pueden formular preguntas de datos de un modelo semántico en los escenarios siguientes:

  • No pueden encontrar la información ni el análisis que necesitan en el informe.
  • Quieren ver los datos presentados de otra manera, y personalizar los objetos visuales no está habilitado.
  • Quieren hacer una pregunta de datos mediante lenguaje natural, en lugar de usar herramientas o código.

Consulte Consultar a Copilot para datos en su modelo semántico para más detalles.

Crea suscripciones de informes con resúmenes de Copilot

Puede incluir un resumen generado por Copilot para la página del informe de Power BI o datos adjuntos completos del informe en la suscripción de correo electrónico para obtener información. Todos los destinatarios de la suscripción de correo electrónico reciben el resumen de Copilot en el correo electrónico. Esta característica solo se admite actualmente para suscripciones estándar.

Vea Crear suscripciones a informes con resúmenes de Copilot para más detalles.

Captura de pantalla del resumen generado por Copilot incluido en un correo electrónico de suscripción a informes de Power BI.

Capacidades de los autores de informes

Sugerir contenido para un informe

Copilot puede ayudarle a empezar a trabajar en un nuevo informe sugiriendo temas basados en sus datos. Al seleccionar esta opción directamente en el chat, Copilot evalúa los datos y proporciona un esquema de informe con páginas sugeridas que puede explorar y elegir crear para usted.

Captura de pantalla de Copilot que sugiere contenido para un informe de Power BI basado en datos.

Crear una página de informe

Copilot para Power BI puede ayudarle a crear una página de informe mediante la identificación de las tablas, campos, medidas y gráficos de los datos. Si proporciona a Copilot un aviso de alto nivel que es específico de los datos, puede generar una página de informe que pueda personalizar y modificar mediante las herramientas de edición existentes. Copilot puede ayudarle a empezar a trabajar rápidamente en la página del informe y ahorrarle mucho tiempo y esfuerzo en el proceso.

Estos son algunos ejemplos de avisos de alto nivel para empezar:

  • Cree una página para evaluar el rendimiento de diferentes turnos en función del buen recuento, el recuento de rechazos y el recuento de alarmas a lo largo del tiempo.
  • Cree una página para analizar la eficacia de la línea de producción y la eficacia general de los equipos.
  • Cree una página para comparar el costo y el material de cada producto y su impacto en la producción.

Si necesita ayuda con la escritura de mensajes que le ayudarán a obtener la página del informe que desea, consulte Escribir avisos de Copilot que generen resultados en Power BI para obtener instrucciones.

Resumir el modelo semántico subyacente

Para resumir un modelo semántico de Power BI, pida a Copilot que "resuma el modelo" en el panel Copilot. Este resumen puede ayudarle a comprender mejor los datos del modelo semántico, identificar información importante y mejorar la experiencia de exploración de datos. En última instancia, comprender mejor el modelo semántico puede ayudarle a crear informes más significativos.

Crear un resumen visual en el propio informe

Puede usar Copilot para Power BI para crear rápidamente una narración sobre una página de informe con unos pocos clics. Esta narración puede resumir todo el informe, páginas específicas o incluso objetos visuales específicos que seleccione. Consulte Creación de una narración con Copilot para Power BI para obtener más información.

Captura de pantalla del objeto visual de resumen generado por Copilot para una página de informe de Power BI.

Escribir consultas DAX

Copilot puede redactar una consulta de DAX (expresión de análisis de datos). Por ejemplo, puede escribir un mensaje para describir qué consulta DAX desea generar y seleccionar Enviar o presionar Entrar. Para ejecutar lo que se devuelve, seleccione Mantenerlo para agregarlo a la pestaña de consulta. A continuación, seleccione Ejecutar o presione F5 para ver los resultados de la consulta DAX. Obtenga más información en el artículo Escribir consultas DAX.

Captura de pantalla que muestra la consulta DAX sugerida por Copilot.

Agregar descripciones para las medidas del modelo semántico

Copilot puede agregar descripciones a las medidas del modelo semántico. Las personas que crean informes a partir de tu modelo semántico pueden ver el nombre y la descripción de tus medidas, lo que hace que esta información sea esencial para la documentación. Utiliza Copilot para crear descripciones de medida.

Captura de pantalla que muestra la descripción de la medida sugerida de Copilot.

Enviar comentarios

Siempre agradecemos sus comentarios sobre nuestros productos para ayudarnos a mejorar Copilot. Envíenos sus comentarios directamente en el panel Copilot seleccionando el botón comentarios.

Captura de pantalla que muestra los pulgares hacia arriba y hacia abajo del mecanismo de comentarios.

Requisitos de Copilot

Obtenga información sobre los requisitos para usar Copilot con informes y modelos semánticos.